Liste des meilleurs outils de surveillance des bases de données
Voici mes principales recommandations pour les outils de surveillance de bases de données, basées sur mon analyse de leurs fonctionnalités principales, de leurs atouts clés et des cas d’utilisation idéaux.
Avec la multitude d’outils de surveillance des bases de données disponibles, il peut être difficile de savoir lequel choisir. Vous savez que vous souhaitez améliorer la gestion de vos bases de données, mais il vous faut trouver l’outil le plus adapté à vos besoins. Pas d’inquiétude ! Dans cet article, je vais faciliter votre choix en partageant mon expérience personnelle avec des dizaines d’outils de surveillance de bases de données utilisés dans de grandes équipes et sur de gros projets, ainsi que mes favoris parmi les meilleurs outils du marché.
Table of Contents
- Meilleure Sélection de Logiciels
- Pourquoi Nous Faire Confiance
- Comparer Les Spécifications
- Avis
- Autres Outils de Surveillance de Données
- Avis Connexes
- Critères de Sélection
- Comment Choisir
- Tendances
- Qu'est-ce que les Outils de Surveillance de Base de Données ?
- Fonctionnalités
- Avantages
- Coûts & Tarification
- FAQ
Why Trust Our Software Reviews
We’ve been testing and reviewing software since 2023. As tech leaders ourselves, we know how critical and difficult it is to make the right decision when selecting software.
We invest in deep research to help our audience make better software purchasing decisions. We’ve tested more than 2,000 tools for different tech use cases and written over 1,000 comprehensive software reviews. Learn how we stay transparent & our software review methodology.
Résumé des meilleurs outils de surveillance des bases de données
| Tool | Best For | Trial Info | Price | ||
|---|---|---|---|---|---|
| 1 | Idéal pour l'optimisation des performances grâce au machine learning | Essai gratuit de 14 jours | À partir de 1•275 $ (facturé annuellement) | Website | |
| 2 | Meilleure plateforme de surveillance informatique évolutive | Plan gratuit disponible | À partir de $70,95/mois (facturé annuellement) | Website | |
| 3 | Idéal pour l'optimisation des performances des bases de données des applications critiques pour l'entreprise | Essai gratuit de 30 jours | Tarification sur demande | Website | |
| 4 | Idéal pour les bases de données marketing | Démo gratuite disponible | Tarification sur demande | Website | |
| 5 | Meilleure solution open-source | Plan gratuit disponible | Tarif sur demande | Website | |
| 6 | Idéal pour des analyses approfondies des bases de données | Démo gratuite + essai gratuit de 30 jours disponible | À partir de 9 $/mois (facturé annuellement) | Website | |
| 7 | Idéal pour les fonctionnalités de création de graphiques SQL | Essai gratuit de 21 jours | À partir de $199/utilisateur/an (facturation annuelle) | Website | |
| 8 | Idéal pour la surveillance en temps réel de la santé du système | Essai gratuit de 14 jours + plan gratuit + démo gratuite disponibles | À partir de $4.50/nœud/mois (facturé annuellement) | Website | |
| 9 | Idéal pour l'observabilité full-stack et la surveillance des performances applicatives | Essai gratuit de 15 jours | À partir de $0.08 par heure pour un hôte de 8 GiB (surveillance full-stack) | Website | |
| 10 | Idéal pour la surveillance sécurisée des bases de données | Essai gratuit de 14 jours | À partir de $70 par hôte de base de données et par mois (facturé annuellement) | Website | |
| 11 | Meilleur outil de surveillance pour les startups et les petites entreprises | Essai gratuit + démo gratuite disponible | Tarification sur demande | Website | |
| 12 | Idéal pour la surveillance basée sur les séries temporelles | Gratuit à utiliser | Aucun forfait payant | Website | |
| 13 | Idéal pour les visualisations et les tableaux de bord intuitifs | Essai gratuit de 14 jours + Offre gratuite disponible | À partir de 29 $/mois (plus utilisation) | Website | |
| 14 | Meilleure plateforme d’observabilité complète pour les entreprises | Essai gratuit de 15 jours | À partir de $60/mois/cœur CPU | Website | |
| 15 | Meilleure solution facile à utiliser pour surveiller l'infrastructure informatique | Offre gratuite disponible (jusqu'à 100 capteurs PRTG) | À partir de 1 699 $ par an | Website |
-
Site24x7
Visit WebsiteThis is an aggregated rating for this tool including ratings from Crozdesk users and ratings from other sites.4.7 -
GitHub Actions
Visit WebsiteThis is an aggregated rating for this tool including ratings from Crozdesk users and ratings from other sites.4.8 -
Docker
Visit WebsiteThis is an aggregated rating for this tool including ratings from Crozdesk users and ratings from other sites.4.6
Avis sur les meilleurs outils de surveillance des bases de données
Vous trouverez ci-dessous ma liste des meilleurs outils de surveillance des bases de données, accompagnée de mon analyse de leurs principales fonctionnalités et des éléments qui les distinguent sur le marché très concurrentiel des outils de surveillance informatique.
Idéal pour l'optimisation des performances grâce au machine learning
SolarWinds Database Performance Analyzer est une solution complète de surveillance des bases de données. Elle prend en charge une large gamme de plateformes de bases de données telles qu'Oracle, SQL Server, MySQL, PostgreSQL, DB2 et AWS RDS.
Pourquoi j'ai choisi SolarWinds Database Performance Analyzer : J'ai choisi SolarWinds en raison de son accent sur l'optimisation de l'expérience utilisateur et de l'intégration de l'apprentissage automatique pour détecter les anomalies en temps réel. L'outil peut analyser les tendances dans plusieurs bases de données, et l'algorithme devient plus intelligent avec le temps pour améliorer la précision des prédictions.
Fonctionnalités et intégrations phares de SolarWinds Database Performance Analyzer
L'une des fonctionnalités phares de la plateforme inclut la prise en charge multiplateforme permettant de surveiller à la fois les bases de données cloud et sur site. À mon avis, une autre fonction puissante est l'utilisation de l'analyse du temps d'attente pour des optimisations ciblées et une amélioration des performances du système tout en conservant la priorité sur les utilisateurs.
Les intégrations sont natives avec un ensemble d'outils, comme SolarWinds Orion Platform, Microsoft SQL Server, et Oracle Database.
Pros and Cons
Pros:
- Options de licence flexibles
- Rapports historiques pour l'analyse des performances
- Envoie rapidement des alertes sur les requêtes inefficaces
Cons:
- L'interface peut devenir encombrante si vous souhaitez surveiller plusieurs serveurs
- Coût supplémentaire élevé
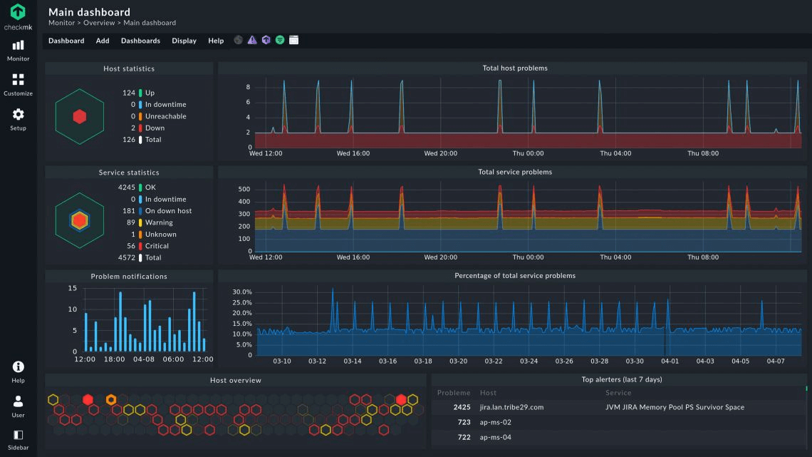
Checkmk est une solution de surveillance d'infrastructure informatique qui vous offre la liberté de tout personnaliser pendant la supervision. Vous pouvez suivre les appareils réseau, les services cloud, les bases de données, les systèmes d'exploitation, le matériel serveur et les applications web.
Pourquoi j'ai choisi Checkmk : J'ai choisi Checkmk pour sa flexibilité et sa scalabilité. Il propose plus de 2 000 plugins pour vous aider à surveiller différents aspects de l'ensemble de votre infrastructure informatique. Vous pouvez commencer avec son édition open-source gratuite à vie, puis passer à la version Enterprise ou Cloud lorsque vous souhaitez automatiser et étendre votre surveillance informatique.
Fonctionnalités et intégrations remarquables de Checkmk
Je pense que la principale fonctionnalité remarquable de Checkmk est sa configuration 1-à-N basée sur des règles. Cela entraîne un faible effort de configuration et de mise en place même dans des environnements informatiques complexes et le rend très évolutif.
Checkmk propose une gamme d'intégrations préconçues avec des technologies comme Amazon Web Services (AWS), Microsoft Azure, VMware et Docker. Il propose également des intégrations natives avec des protocoles de supervision, notamment SNMP, WMI et JMX, afin de surveiller les composants de l'infrastructure.
Pros and Cons
Pros:
- Possibilité de tout personnaliser et de surveiller des applications personnalisées
- Options de licence flexibles
- Plugins gratuits prêts à l'emploi dès l'édition open-source
Cons:
- Courbe d'apprentissage abrupte
- Navigation complexe dans l'interface utilisateur
Idéal pour l'optimisation des performances des bases de données des applications critiques pour l'entreprise
ManageEngine Applications Manager est un logiciel de surveillance des applications. Il excelle à offrir une visibilité sur les performances et l'expérience utilisateur des applications et des composants d'infrastructure essentiels à l'entreprise. Les administrateurs et opérateurs informatiques utilisent ManageEngine pour optimiser leurs applications sur des plateformes physiques, virtuelles, cloud et conteneurisées.
Pourquoi j'ai choisi ManageEngine Applications Manager : J'ai sélectionné ManageEngine en raison de ses fonctionnalités prêtes à l'emploi pour la surveillance, l'alerte et le reporting de plus de 150 applications et éléments d'infrastructure. Il propose un suivi de bases de données en temps réel sans agent, avec découverte automatisée des instances de base de données.
Fonctionnalités et intégrations remarquables de ManageEngine Applications Manager
Parmi les fonctionnalités remarquables de ManageEngine Applications Manager figurent l'analyse des tendances, la détection proactive des anomalies à l'aide de références dynamiques et la prise en charge multi-fournisseurs pour les bases de données. Je pense que sa surveillance sans agent, utilisant des méthodes telles que les appels natifs du système d'exploitation et d'API, le rend idéal pour la montée en charge des applications métier.
ManageEngine Applications Manager fournit des intégrations natives avec des bases de données telles qu'Oracle, MySQL, PostgreSQL, MongoDB, AWS Aurora et Azure SQL. Il propose également des intégrations prêtes à l'emploi avec Slack, ServiceNow et Site24x7.
Pros and Cons
Pros:
- Couvre la surveillance des microservices comme Docker et Kubernetes
- Outils de reporting intégrés
- Permet la configuration d'alertes à différents niveaux
Cons:
- La configuration et l'installation initiales peuvent être complexes
- Interface utilisateur obsolète et encombrante
New Product Updates from ManageEngine Applications Manager
ManageEngine Applications Manager Adds Veeam Monitoring
ManageEngine Applications Manager adds Veeam Enterprise Manager monitoring. This update enables tracking of backup infrastructure, job performance, and storage usage. For more information, visit ManageEngine’s official site.
Adverity est une plateforme de données qui aide les équipes marketing à gérer et surveiller leurs flux de données. Elle propose des outils pour connecter, transformer et superviser les données provenant de diverses sources.
Pourquoi j'ai choisi Adverity : Adverity propose une surveillance automatisée de la qualité des données afin de détecter des problèmes tels que les doublons, les anomalies et les retards avant qu'ils n'impactent vos tableaux de bord. Vous pouvez définir des règles personnalisées qui déclenchent des alertes lorsque les données ne répondent pas à vos standards. La plateforme indique également si les flux de données sont complets, en cours de récupération ou manquants, ce qui vous permet de combler rapidement les lacunes. Ces outils de surveillance contribuent à maintenir la fiabilité de vos données marketing et leur préparation à l'analyse. Tout se fait en temps réel, réduisant ainsi le besoin de vérifications manuelles.
Fonctionnalités et intégrations remarquables d'Adverity
Parmi les autres fonctionnalités figurent des conventions de nommage intelligentes pour garantir la cohérence des champs de données. De plus, Adverity fournit un dictionnaire de données qui fait la correspondance entre les champs de données source et votre système centralisé, ce qui facilite la compréhension et la gestion de la structure de vos données.
Les intégrations incluent Google, Meta, TikTok, Google BigQuery, Looker Studio, Facebook Ads, Amazon Advertising, Hubspot, Salesforce, Amazon S3, Snowflake et Microsoft Azure.
Pros and Cons
Pros:
- Peut harmoniser les données provenant de différentes sources
- Possibilité de créer des tableaux de bord personnalisés
- Surveillance automatisée de la qualité des données
Cons:
- La configuration initiale peut prendre du temps
- Certaines configurations peuvent nécessiter des connaissances techniques
New Product Updates from Adverity
Adverity Enables Smart Scheduling in API
Adverity's Management API now includes smart schedule functionality, enhancing automation for data fetching. For more information, visit Adverity's official site.
Icinga est une solution de surveillance open-source conçue pour prendre en charge des environnements informatiques complexes. Elle offre une pile complète pour superviser l'infrastructure, le cloud, les bases de données et les applications, garantissant ainsi le bon fonctionnement de vos systèmes.
Pourquoi j'ai choisi Icinga : J'apprécie Icinga car il permet d'inspecter la connectivité et la santé de nombreux types de bases de données—comme MySQL, MariaDB, PostgreSQL—en suivant des métriques telles que le nombre de threads, l'utilisation du buffer pool, le retard de réplication et les requêtes lentes. Ces vérifications fournissent à votre équipe des informations exploitables pour anticiper les goulets d'étranglement ou les baisses de performance. Vous pouvez également définir des requêtes personnalisées adaptées à votre environnement. Par exemple, il est possible d'extraire des statistiques internes de la base de données ou de vérifier la disponibilité des sauvegardes, et, si vous le souhaitez, d'exporter toutes les métriques vers votre propre base de séries temporelles.
Fonctionnalités et intégrations remarquables d'Icinga
Parmi les autres fonctionnalités, on trouve l'automatisation de la surveillance, qui réduit les interventions manuelles en automatisant les tâches de supervision courantes. La plateforme propose également l'intégration de métriques et de journaux, permettant de collecter et d'analyser des données issues de différentes sources pour des analyses approfondies.
Les intégrations incluent Grafana, AWS, Azure, Puppet, Ansible, Chef, Terraform, Jira, PagerDuty, ServiceNow, BigPanda et Stackstorm.
Pros and Cons
Pros:
- Fortement personnalisable pour divers besoins d'infrastructures informatiques
- Scalable pour des environnements petits comme grands
- Gratuit à l'utilisation sans frais d'installation
Cons:
- La mise en place et la configuration nécessitent une certaine courbe d'apprentissage
- Des problèmes de performance occasionnels signalés en cas de forte charge
New Product Updates from Icinga
Icinga Web Adds PHP 8.5 Support and New Packages
Icinga Web introduces PHP 8.5 support, icinga/zf1 and icinga-php-legacy packages, and module updates. These changes improve compatibility, modernize the codebase, and enhance overall system stability. For more information, visit Icinga's official site.
Site24x7 est une plateforme de surveillance complète conçue pour les équipes des opérations informatiques et DevOps, offrant des services pour surveiller les sites web, les bases de données, les serveurs, les ressources cloud, les réseaux et les applications.
Pourquoi j'ai choisi Site24x7 : Il prend en charge un large éventail de systèmes de bases de données, incluant SQL, NoSQL et Oracle, qu'ils soient locaux ou en environnement hybride. J'apprécie également sa capacité à détecter automatiquement et à visualiser les métriques critiques. Cette fonctionnalité agrège les données dans un tableau de bord global, vous offrant une vue d'ensemble à la fois au niveau des hôtes et des requêtes pour tous les nœuds de votre cluster. Grâce à cette vision complète, vous pouvez rapidement identifier et résoudre des problèmes comme des temps de réponse lents ou une charge élevée.
Fonctionnalités phares et intégrations de Site24x7
Site24x7 permet de surveiller des bases de données hétérogènes provenant de différents environnements depuis une seule console. Que vous gériez des bases relationnelles telles qu'Oracle DB, MSSQL, MySQL, PostgreSQL et SAP HANA, ou des bases NoSQL comme MongoDB et Cassandra, Site24x7 offre une vue unifiée. De plus, il propose une surveillance alimentée par l’IA qui aide à identifier de manière proactive les problèmes potentiels avant qu’ils n’affectent les performances de vos bases de données.
Les intégrations incluent ServiceNow, PagerDuty, Jira, Microsoft Teams, Slack, Nagios, AWS, Azure, Google Cloud Platform, Docker, Jenkins et Kubernetes.
Pros and Cons
Pros:
- Notifications en temps réel via divers canaux
- Tableaux de bord et rapports personnalisables
- Surveillance complète de différents systèmes
Cons:
- Trop d’alertes peuvent submerger les utilisateurs
- Mise en place initiale complexe pour les grands environnements
New Product Updates from Site24x7
Site24x7 Enhances Network Monitoring With Device and Visibility Updates
Site24x7 introduces proactive hardware health monitoring, expanded device support, centralized network controls, and enhanced SD-WAN visualization to improve network monitoring and management. For more information, visit Site24x7’s official site.
Idéal pour les fonctionnalités de création de graphiques SQL
DbVisualizer propose un mélange pratique d’outils de visualisation et de gestion pour les équipes qui doivent surveiller et comprendre l’activité de leurs bases de données. Doté de puissantes fonctionnalités de création de graphiques SQL, il permet de transformer les résultats des requêtes en analyses visuelles claires pour détecter plus rapidement les tendances et les problèmes de performance. Sa capacité à suivre les changements de données et à présenter les résultats sous plusieurs formats en fait une option utile pour préserver la santé des bases de données et optimiser les performances.
Pourquoi j'ai choisi DbVisualizer
J’ai choisi DbVisualizer pour ses solides fonctionnalités de création de graphiques SQL, qui permettent de transformer des résultats de requêtes en graphiques visuels afin de repérer aisément les schémas de performance. Sa surveillance des données en temps réel vous permet d’exécuter des instructions SQL à intervalles réguliers et de visualiser les résultats dans des grilles, sous forme de texte ou de graphiques, le tout au même endroit. Avec la capacité de surveiller plusieurs bases de données simultanément et de suivre automatiquement tout ensemble de résultats, DbVisualizer aide les administrateurs à identifier tendances et problèmes rapidement, sans effort manuel.
Fonctionnalités clés de DbVisualizer
En plus de la création de graphiques SQL, DbVisualizer propose :
- Surveillance automatique : Il vous permet de configurer une surveillance automatisée des instructions SQL afin de garantir une supervision continue des performances de la base de données.
- Exportation des données : La possibilité d’imprimer et d’exporter les données surveillées vous assure de pouvoir partager facilement analyses et rapports avec votre équipe.
- Analyse des plans d'exécution : Analysez la façon dont les requêtes s’exécutent afin d’améliorer l’efficacité et de réduire la charge.
Intégrations de DbVisualizer
Les intégrations natives incluent Oracle, SQL Server, MySQL, PostgreSQL, DB2, Sybase, SQLite, Derby, H2 et HSQLDB.
Pros and Cons
Pros:
- Inclut un contrôle de version pour les scripts SQL
- Permet l’édition de données en ligne aussi simplement qu’un tableur
- Propose des générateurs de requêtes visuelles pour simplifier le codage
Cons:
- Peut être gourmand en ressources sur de grands environnements de bases de données
- Certains utilisateurs signalent des ralentissements occasionnels
New Product Updates from DbVisualizer
DbVisualizer Adds AI Assistant and New Database Support
DbVisualizer introduces an AI assistant, OS-native file chooser support, and new database compatibility with Impala and Neo4j. These updates help users write SQL faster, simplify file handling, and expand database connectivity. For more information, visit DbVisualizer’s official site.
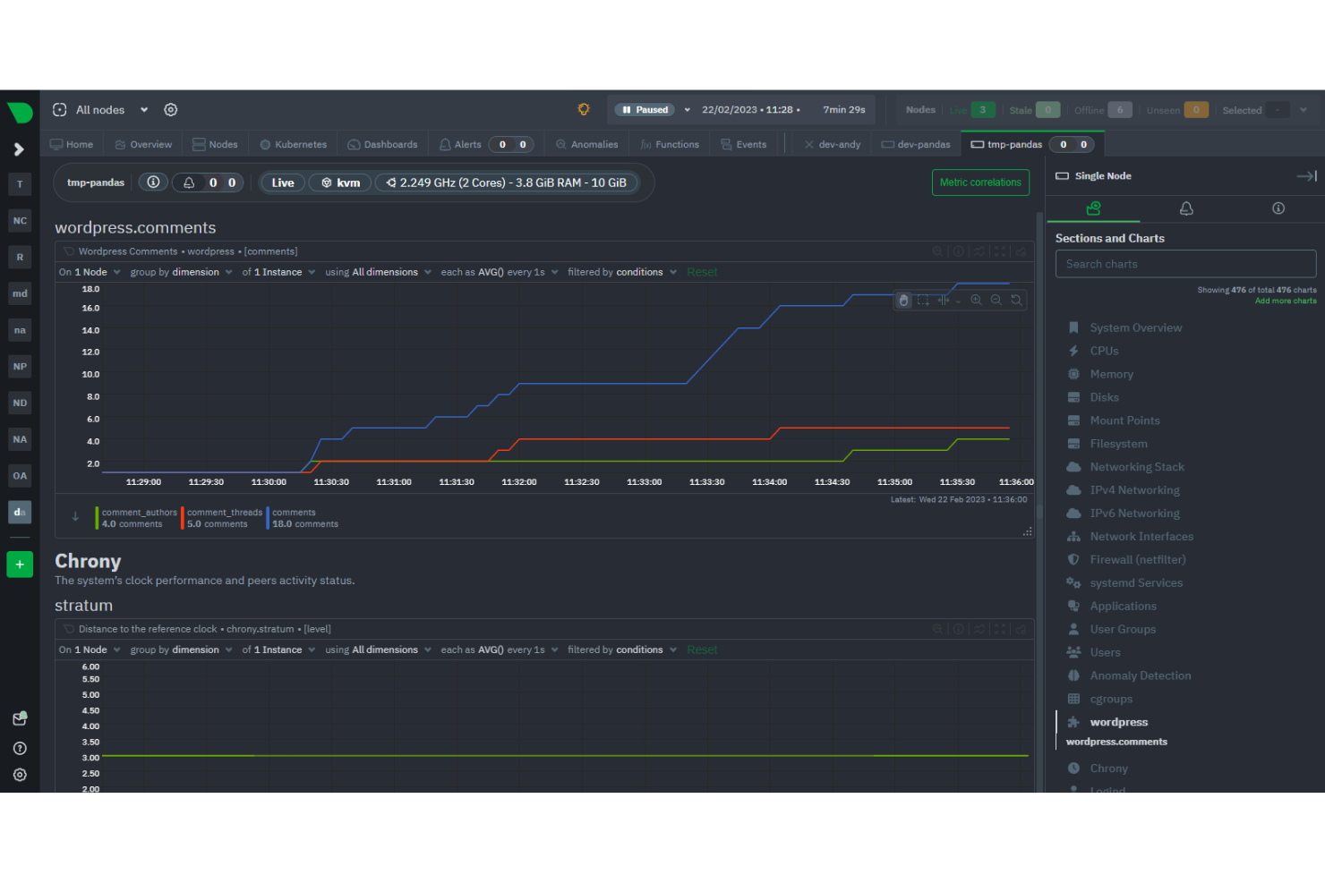
Netdata
Idéal pour la surveillance en temps réel de la santé du système
Netdata est une plateforme open source de surveillance et de dépannage qui fournit des métriques et visualisations en temps réel et à haute résolution pour les systèmes, le matériel, les conteneurs et les applications. Elle met l'accent sur une utilisation minimale des ressources et prend en charge un large éventail de systèmes d'exploitation, y compris Linux, FreeBSD et MacOS.
Pourquoi j'ai choisi Netdata : J'ai choisi Netdata parce qu'il est conçu pour collecter des métriques à la seconde près, telles que l'utilisation du processeur, l'activité du disque, l'utilisation de la bande passante et les visites sur les sites web, et les afficher dans des tableaux de bord à faible latence. Cette capacité en temps réel est particulièrement précieuse pour la surveillance des bases de données, où la rapidité des données est cruciale pour maintenir la santé et la performance du système. Netdata offre également une installation rapide et une automatisation totale, permettant aux utilisateurs de commencer la surveillance d'une simple commande, avec accès immédiat à des tableaux de bord entièrement automatisés et des alertes préconfigurées.
Fonctionnalités et intégrations remarquables de Netdata
Une fonctionnalité remarquable de Netdata est son moteur de santé capable d'envoyer des alertes automatisées en cas de comportement anormal ou de dégradation des performances sur vos applications de notification préférées. Il collecte, stocke, interroge, visualise, alerte et entraîne même des modèles d'apprentissage automatique pour chaque métrique.
Intégrations : conteneurs, conteneurs Kubernetes, machines virtuelles, Apache, Consul, Elasticsearch, OpenSearch, MySQL, Redis, fichiers journaux Squid, Windows, macOS, et des centaines d'autres.
Pros and Cons
Pros:
- Tableaux de bord et alertes préconfigurés
- De nombreuses intégrations disponibles
- Surveillance en temps réel
Cons:
- Quelques problèmes de compatibilité
- Courbe d'apprentissage pour les nouveaux utilisateurs
Idéal pour l'observabilité full-stack et la surveillance des performances applicatives
Dynatrace est un outil avancé d'observabilité et de surveillance des performances des applications (APM). Il vous offre une vue complète sur les performances et l'expérience utilisateur des applications, de l'infrastructure et des environnements cloud.
Pourquoi j'ai choisi Dynatrace : J'ai choisi Dynatrace pour son observabilité full-stack propulsée par l'IA qui met l'accent sur l'expérience client. Il propose un puissant système de surveillance des utilisateurs réels permettant de suivre, en temps réel, l'expérience utilisateur et de résoudre les réclamations depuis un système centralisé. Je pense que ses capacités d'intelligence artificielle et ses intégrations avec des outils de gestion de workflows et de communication comme Jira et Slack en font une solution adaptée aux grandes équipes et aux environnements d'entreprise.
Fonctionnalités et intégrations remarquables de Dynatrace
La fonctionnalité distinctive de Dynatrace, à mon avis, est son assistant IA breveté appelé Davis AI pour l'analyse des causes racines. Il propulse toute sa suite pour identifier plus rapidement les problèmes de performance et optimiser l'expérience des utilisateurs finaux.
Les intégrations incluent plus de 600 intégrations prêtes à l'emploi avec ServiceNow, Adobe Analytics, Apple Safari, Google Chrome, Amazon CloudWatch, Jira et Slack. Dynatrace propose également des intégrations natives avec les principales plateformes cloud comme AWS, Microsoft Azure et Google Cloud.
Pros and Cons
Pros:
- Configuration facile
- Surveillance des utilisateurs réels pour les performances applicatives
- Analyse des causes racines accélérée par l'IA
Cons:
- La surveillance basée sur des agents peut entraîner des problèmes de performance du système
- Peut être coûteux
Datadog est une plateforme complète qui vous permet de mesurer les performances, de résoudre les problèmes et d'optimiser votre infrastructure. Elle permet de collecter des données depuis toutes les sources, y compris les sessions utilisateur, et de les présenter sur un tableau de bord intuitif pour l'analyse et le dépannage.
Pourquoi j'ai choisi Datadog : Datadog fournit toutes les fonctionnalités essentielles d'une plateforme de surveillance de base de données en ce qui concerne le suivi des indicateurs de performance et la résolution des problèmes. De plus, j'ai choisi Datadog en raison de ses capacités de collaboration sans compromettre la sécurité. Je pense que Datadog convient à toutes les tailles d'équipe, sans craindre de risques de sécurité, car il vous permet de créer des connexions sécurisées pour chaque utilisateur et de limiter leur accès aux informations sensibles.
Principales fonctionnalités et intégrations de Datadog
La fonctionnalité phare de Datadog est la possibilité de sécuriser les informations personnellement identifiables (PII) grâce à leur obfuscation automatique dans toutes les données de requête. Je pense que c'est cette fonctionnalité qui fait de Datadog une plateforme de surveillance collaborative et sécurisée. Datadog permet un accès DBM évolutif où vous pouvez ajouter ou retirer des membres à tout moment tout en spécifiant leur niveau d'accès.
Datadog propose plus de 600 intégrations natives telles qu'Amazon RDS, Amazon Lambda, Microsoft Azure, Google Cloud, Hive, Jira, Kong et OpenAI, pour n'en nommer que quelques-unes. Il offre également une fonctionnalité d'API REST qui vous permet de créer des intégrations avec n'importe quel service.
Pros and Cons
Pros:
- Surveillance centralisée et en temps réel de tout
- Gestion des incidents conviviale
- Détection des requêtes lentes prête à l'emploi
Cons:
- La tarification des logs par volume entraîne des coûts élevés
- Plus d'intégrations peuvent entraîner des ralentissements et des retards de livraison de l'information
New Relic
Meilleur outil de surveillance pour les startups et les petites entreprises
New Relic Database Monitoring est une plateforme d'observabilité tout-en-un qui permet aux équipes de surveiller, diagnostiquer et améliorer les performances de leurs bases de données et de leurs applications.
Pourquoi j'ai choisi New Relic Database Monitoring : Je pense que New Relic est un excellent outil pour les startups, car il offre tout ce dont vous avez besoin dès le départ. Vous pouvez commencer la surveillance sans processus d'installation compliqué grâce à son pack Instant Observability quickstarts. Il propose également un forfait gratuit et permanent, idéal pour les startups au budget limité.
Fonctionnalités et intégrations phares de New Relic Database Monitoring
Selon moi, la fonctionnalité phare de New Relic Database Monitoring est sa capacité à diagnostiquer et collaborer directement depuis l'IDE. Cela améliore le flux de travail des équipes techniques, leur permettant de se concentrer sur le développement tout en surveillant l'infrastructure et la performance applicative.
L'intégration clé de New Relic Database Monitoring est la prise en charge native d’OpenTelemetry. Il propose également des intégrations prédéfinies avec des services cloud tels qu’AWS, Microsoft Azure et Google Cloud.
Pros and Cons
Pros:
- Modèle de tarification flexible à l’utilisation
- Observabilité multiplateforme soutenue par l’IA
- Installation automatisée et déploiement facile
Cons:
- Stockage limité des données historiques
- Le tableau de bord peut prêter à confusion
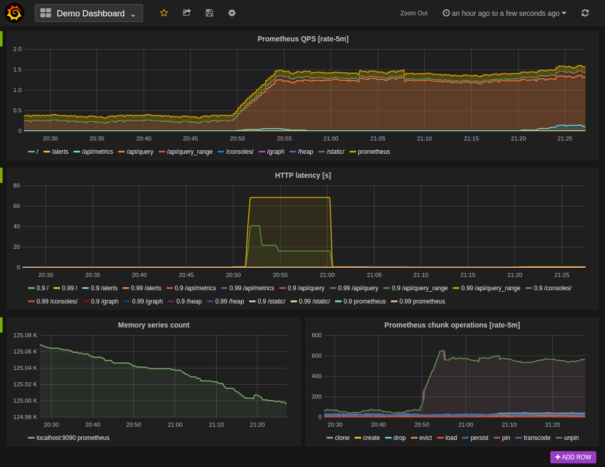
Prometheus
Idéal pour la surveillance basée sur les séries temporelles
Prometheus est un système de surveillance et d'alerte open source développé par la Cloud Native Computing Foundation (CNCF). Il se spécialise dans la collecte et l'analyse de données sous forme de séries temporelles, ce qui permet une plus grande efficacité dans la collecte et l'analyse des données.
Pourquoi j'ai choisi Prometheus : J'ai choisi Prometheus en raison de son approche unique de la collecte de données et de ses superbes visualisations. Il stocke les données sous forme de valeurs horodatées associées à des labels spécifiques. Cela permet d'améliorer la collecte, l'interrogation et l'analyse des données.
Fonctionnalités et intégrations remarquables de Prometheus
La fonctionnalité qui se distingue chez Prometheus, selon moi, est son langage natif, le Prometheus Query Language (PromQL). Une fois que vous êtes à l'aise avec celui-ci, il vous permet d'effectuer des requêtes puissantes, de découper et de filtrer les données collectées pour obtenir des informations pertinentes et exploitables.
Prometheus offre une intégration prête à l'emploi avec Grafana — une plateforme open source de visualisation de données. Il propose également une prise en charge native des bibliothèques clientes pour les langages de programmation populaires tels que Go, Java, Python et Ruby.
Pros and Cons
Pros:
- Écosystème riche en intégrations et extensions
- Tableaux de bord visuellement attractifs
- Stocke les métriques historiques sur le long terme
Cons:
- L'installation et la configuration demandent beaucoup de développement et prennent du temps
- PromQL nécessite un temps d'apprentissage
Idéal pour les visualisations et les tableaux de bord intuitifs
Pros and Cons
Pros:
- Architecture cloud-native évolutive, capable de gérer de grandes quantités de données
- Capacités avancées de requêtes et de transformation
- Large bibliothèque de plugins et de panneaux
Cons:
- Configuration et paramétrage complexes
- Connaissance du JSON nécessaire pour créer des tableaux de bord avancés
Meilleure plateforme d’observabilité complète pour les entreprises
AppDynamics Database Monitoring offre une observabilité complète de vos bases de données et des services applicatifs connectés. Il est idéal pour les environnements de bases de données complexes et les entreprises utilisant des technologies variées qui nécessitent une plateforme centralisée pour tout surveiller.
Pourquoi j’ai choisi AppDynamics : J’ai sélectionné AppDynamics en raison de sa capacité à capturer des détails précis sur des indicateurs de performance clés comme l’utilisation des ressources et les temps de réponse des bases de données en environnement de production. Il propose également une visualisation de bout en bout du parcours utilisateur, que je trouve très utile pour diagnostiquer et résoudre les problèmes pouvant affecter l’expérience client.
Fonctionnalités et intégrations phares d’AppDynamics
Parmi les fonctionnalités phares d’AppDynamics figurent la découverte automatique et la comparaison dynamique avec les valeurs de référence. Selon moi, la découverte et la cartographie automatiques sont les fonctionnalités les plus utiles d’AppDynamics. Cela permet une analyse de la cause première en vous aidant à visualiser l’impact des performances des bases de données sur celles des applications.
AppDynamics propose des intégrations préconfigurées avec JIRA, ServiceNow, Splunk, Scalyr, DB CAM et Apica. Il offre également des API.
Pros and Cons
Pros:
- Excellents outils de diagnostic et de résolution des problèmes
- Permet une visibilité claire des parcours utilisateurs
- Peut surveiller des environnements de bases de données vastes et complexes
Cons:
- Courbe d’apprentissage abrupte
- Peut devenir coûteux à grande échelle
Meilleure solution facile à utiliser pour surveiller l'infrastructure informatique
Paessler PRTG Network Monitor est un logiciel de surveillance et de gestion d'infrastructure sans agent. La surveillance de base de données est l'un de ses composants avec des capteurs prédéfinis pour tous les fabricants de bases de données importants comme Microsoft, MySQL et Oracle. Il prend également en charge la surveillance d'autres composants tels que les appareils réseau, les applications, les serveurs et les services cloud.
Pourquoi j'ai choisi Paessler PRTG : J'ai choisi Paessler PRTG car il est facile à configurer et à utiliser avec une prise en charge d'un large éventail de technologies. Grâce à sa découverte automatique du réseau, je pense qu'il peut permettre aux administrateurs de gagner beaucoup de temps, puisqu'ils peuvent surveiller les composants critiques de leur infrastructure en un rien de temps.
Fonctionnalités phares et intégrations de Paessler PRTG
Je trouve que la fonctionnalité remarquable de Paessler PRTG est sa prise en charge prête à l'emploi de toutes les principales technologies et bases de données. J'ai également apprécié sa fonctionnalité permettant de visualiser les données au format 2 jours, 30 jours ou 365 jours, ce qui vous permet d'analyser les tendances de performance.
Paessler PRTG propose plus de 250 intégrations préconfigurées pour les bases de données les plus populaires.
Pros and Cons
Pros:
- Surveillance de la pile complète
- Tableau de bord flexible, personnalisable et facile à utiliser
- Configuration rapide
Cons:
- Modèle de tarification basé sur le nombre de capteurs, ce qui peut devenir coûteux
- Maximum de 10 000 capteurs
Autres outils de surveillance des données
Voici d’autres outils de surveillance des bases de données particulièrement adaptés à des cas spéciaux :
- Quest Foglight for Databases
Idéal pour la surveillance multiplateforme des bases de données
- Redgate SQL Monitor
Idéal pour la surveillance SQL
- NinjaOne
Idéal pour la surveillance SQL centralisée
- PRTG
Idéal pour une surveillance complète de l'infrastructure informatique
Autres revues de logiciels et d’outils
Si vous n’avez pas encore trouvé ce dont vous avez besoin, explorez ces autres catégories d’outils que nous avons testées et évaluées.
- Logiciels de surveillance réseau
- Logiciels de surveillance de serveurs
- Solutions SD-Wan
- Outils de surveillance d’infrastructure
- Analyseurs de paquets
- Outils de surveillance d’applications
Critères de sélection pour les outils de surveillance des bases de données
Lorsque je sélectionne des outils de supervision pour bases de données, je me concentre sur une combinaison de fonctionnalités et d’adéquation avec des cas d’utilisation spécifiques, car ces outils intègrent un large éventail de caractéristiques permettant d’obtenir une vision complète du fonctionnement des bases de données. J’ai personnellement recherché et évalué les outils de cette liste en m’appuyant sur les critères suivants :
Fonctionnalités principales des outils de surveillance des bases de données : 25 % de la note totale
Pour figurer dans ma sélection des meilleurs outils de surveillance de bases de données, la solution devait répondre à des besoins courants, notamment :
- Surveillance des performances en temps réel pour identifier et corriger rapidement les problèmes.
- Suivi historique des performances pour l’analyse des tendances et la planification de la capacité.
- Optimisation des requêtes pour améliorer l’efficacité et les temps de réponse de la base de données.
- Surveillance de la haute disponibilité et de la préparation à la reprise après sinistre.
- Surveillance de la sécurité afin de détecter et d’atténuer les éventuelles intrusions ou accès non autorisés.
Fonctionnalités distinctives supplémentaires : 25 % de la note totale
- Outils proposant des analyses prédictives permettant d’anticiper les problèmes potentiels avant qu’ils n’affectent le système.
- Solutions offrant des analyses avancées basées sur l’IA pour la détection d’anomalies et des recommandations d’ajustement automatique.
- Produits disposant de nombreuses options de personnalisation pour les tableaux de bord et rapports afin d’adapter l’expérience de surveillance aux besoins spécifiques de l’organisation.
- Outils intégrant des capacités de surveillance des environnements cloud et hybrides, pour les architectures de bases de données modernes et distribuées.
- Plateformes offrant des intégrations API robustes pour un flux de travail sans friction avec d’autres outils de gestion et développement IT.
Facilité d’utilisation : 10% du score de pondération total
- Interfaces affichant de façon claire l’état de santé des bases de données avec des options d’exploration détaillée pour une analyse approfondie.
- Tableaux de bord facilement personnalisables sans nécessiter de connaissances techniques avancées.
- Produits conçus avec des parcours guidés pour aider les utilisateurs à identifier et résoudre les problèmes de performance des bases de données.
Intégration et prise en main : 10% du score de pondération total
- Disponibilité de supports de formation complets, tels que vidéos, documentation et visites interactives du produit.
- Un processus d’installation simple permettant aux équipes de migrer rapidement et de commencer à profiter des fonctionnalités de l’outil.
- Forums communautaires ou groupes d’utilisateurs offrant entraide et conseils pour les nouveaux utilisateurs.
Support client : 10% du score de pondération total
- Support disponible 24h/24 et 7j/7 via plusieurs canaux, y compris chat en direct, e-mail et téléphone.
- Mise à disposition d’un gestionnaire de compte dédié pour les clients entreprise.
- Une équipe d’assistance technique réactive et compétente, capable d’aider à la fois sur les problèmes courants et complexes.
Rapport qualité/prix : 10% du score de pondération total
- Des modèles tarifaires transparents et flexibles adaptés à la taille et aux besoins de l’organisation.
- Évaluation de l’ensemble des fonctionnalités offertes par l’outil par rapport à son coût, garantissant un Retour sur Investissement élevé.
- Disponibilité d’une version d’essai gratuite ou d’une démo permettant d’évaluer l’outil avant achat.
Avis clients : 10% du score de pondération total
- Excellentes notes en termes de satisfaction utilisateur, d’ergonomie et de support client.
- Retour positif sur l’impact de l’outil concernant la performance de la base de données et le suivi de son état de santé.
- Témoignages soulignant la facilité d’utilisation, la fiabilité de l’outil et la résolution concrète de défis liés à la surveillance des bases de données.
Grâce à ces critères détaillés, mon objectif est d’identifier des outils de surveillance de bases de données qui non seulement couvrent l’ensemble des fonctionnalités essentielles, mais qui se démarquent aussi par des caractéristiques uniques répondant à l’évolution des besoins des environnements modernes. Une surveillance efficace débute par une structure de base de données solide, que l’on peut établir à l’aide de bons outils de conception de bases de données. Il s’agit de trouver le juste équilibre entre puissance et simplicité d’utilisation, pour que l’outil réponde non seulement aux besoins actuels mais soit aussi capable de s’adapter aux défis futurs.
Comment choisir un outil de surveillance de bases de données
Pendant votre présélection, période d’essai et phase de sélection d’outils de surveillance de bases de données, prenez en compte les éléments suivants :
- Quel problème essayez-vous de résoudre - Commencez par identifier la lacune de fonctionnalité de surveillance de base de données que vous souhaitez combler, afin de clarifier les fonctionnalités et caractéristiques dont l’outil doit disposer.
- Qui devra l'utiliser - Pour évaluer le coût et les besoins, réfléchissez à qui utilisera la plateforme et combien de licences seront nécessaires. Il faut déterminer si seuls l’équipe data ou l’ensemble de l’organisation devront y accéder. Une fois cela clarifié, demandez-vous s’il vaut mieux privilégier la facilité d’utilisation pour tous ou la rapidité pour vos utilisateurs techniques avancés.
- Avec quels autres outils doit-il fonctionner - Précisez les outils que vous remplacez, ceux que vous conservez, et ceux auxquels vous devrez intégrer la solution. Cela peut inclure votre infrastructure de données existante, différentes sources No SQL, et l’ensemble de votre pile technologique. Vous devrez peut-être également décider si les outils doivent fonctionner ensemble ou, au contraire, s’il serait possible de remplacer plusieurs outils par un outil de surveillance de base de données consolidé.
- Quels sont les résultats attendus - Réfléchissez au résultat que l’outil doit fournir pour être considéré comme un succès. Pensez à la capacité que vous voulez acquérir ou améliorer, et à la façon dont vous allez mesurer cette réussite. Vous pourrez comparer les fonctionnalités des outils de surveillance de base de données indéfiniment, mais si vous ne réfléchissez pas aux résultats que vous souhaitez atteindre, vous risquez de perdre beaucoup de temps précieux.
- Comment cela s'intégrera dans votre organisation - Réfléchissez aux solutions en tenant compte de vos processus de travail et de votre méthodologie de livraison. Évaluez ce qui fonctionne bien, ainsi que les points qui posent problème et doivent être corrigés. N’oubliez pas que chaque entreprise est différente — ne partez pas du principe qu’un outil populaire conviendra forcément à votre organisation.
Tendances des outils de surveillance de bases de données
Le paysage des outils de surveillance de bases de données évolue rapidement, reflétant la complexité croissante des environnements de données et la demande grandissante pour une gestion proactive et en temps réel des systèmes de bases de données. À travers l’analyse des mises à jour produits, des communiqués de presse et des journaux de version des principaux outils du marché, j’ai pu identifier les tendances suivantes qui façonnent l’avenir de ces solutions.
Évolution des fonctionnalités et technologies
- Intégration avec le cloud et les environnements hybrides : On constate un fort mouvement vers de meilleures capacités d’intégration avec les services cloud et les architectures hybrides. Cette évolution reflète le passage du stockage et de la gestion des bases de données en local vers des solutions dans le cloud, exigeant des outils capables de surveiller de manière homogène ces différents environnements.
- IA et apprentissage automatique pour l’analytique prédictive : Des fonctions avancées d’analytique prédictive, alimentées par l’intelligence artificielle et des algorithmes d’apprentissage automatique, deviennent de plus en plus courantes. Elles permettent d’identifier et de résoudre de façon proactive les problèmes, réduisant ainsi considérablement les interruptions et optimisant la performance des bases de données.
- Automatisation de l’optimisation des performances : Les capacités d’automatisation pour l’optimisation des performances des bases de données évoluent très rapidement. Les outils sont désormais dotés d’algorithmes plus intelligents qui ajustent automatiquement les configurations pour une performance optimale, sans intervention humaine.
Fonctionnalités les plus recherchées, et celles en perte de vitesse
- Scalabilité et flexibilité : À mesure que les bases de données gagnent en taille et en complexité, la capacité à faire évoluer les outils de surveillance sans perte de performance ni augmentation de la latence est fortement appréciée. La flexibilité pour surveiller différents types et architectures de bases de données est également un atout essentiel.
- Configuration manuelle étendue : Le besoin de paramétrages manuels complexes s’estompe. Avec la montée des outils plus intelligents et adaptatifs, la préférence va désormais vers des solutions dont le déploiement et la maintenance nécessitent peu d’efforts de configuration.
Ces tendances témoignent d’une trajectoire nette vers des solutions de surveillance de base de données de plus en plus intelligentes, automatisées et intégrées, incorporant souvent des outils database DevOps. À mesure que les bases de données deviennent centrales dans les opérations des entreprises, les professionnels des données recherchent des solutions capables non seulement de suivre l’évolution rapide des environnements de base de données, mais aussi d’offrir des fonctionnalités innovantes anticipant les défis à venir.
Qu’est-ce qu’un outil de surveillance de base de données ?
Un outil de surveillance de base de données est une application logicielle permettant de suivre la performance, la disponibilité et l’état général d’une base de données. Il observe des indicateurs clés tels que l’utilisation du disque, la performance des requêtes, les ressources du serveur de base de données et la performance du système.
Les administrateurs de bases de données, les équipes IT et support utilisent ces outils pour identifier les goulets d’étranglement, maintenir l’efficacité de l’environnement de bases de données et garantir une performance optimale tout en minimisant les interruptions. Ces équipes complètent souvent leurs efforts de surveillance par des stratégies complètes de tests de bases de données afin de prévenir les incidents avant qu’ils n’affectent les systèmes en production.
Fonctionnalités
Pour garantir l’efficacité d’un environnement de bases de données, l’usage d’outils de surveillance performants est crucial. Voici quelques fonctionnalités clés que je recherche dans mes analyses :
- Surveillance en temps réel : La surveillance et la visualisation en temps réel à partir des outils d’analyse SQL permettent de détecter et de réagir rapidement aux problèmes, réduisant ainsi les temps d’arrêt et assurant des performances optimales.
- Alertes et notifications : Les alertes et notifications aident à traiter de manière proactive les problèmes potentiels avant qu'ils ne s'aggravent, garantissant ainsi la continuité des opérations.
- Analyse des performances : Contribue à optimiser les performances de la base de données en identifiant les axes d'amélioration et en anticipant les besoins futurs en ressources.
- Suivi de l’utilisation des ressources : Surveiller l’utilisation des ressources permet une allocation efficace, prévenant les goulets d’étranglement et maintenant des performances optimales.
- Analyse des performances des requêtes : Identifier et optimiser les requêtes peu performantes améliore les performances globales de la base de données et l’expérience utilisateur.
- Audit de sécurité : L’audit de sécurité garantit la conformité aux réglementations et protège les données sensibles contre les violations ou les accès non autorisés.
- Sauvegardes et restauration automatisées : Sauvegarde automatiquement les données de la base et permet une récupération rapide en cas de perte ou de corruption de données.
- Surveillance de la scalabilité : Aide à anticiper le besoin de montée en charge pour répondre à l’évolution de la demande et maintenir les performances en cas de forte affluence.
- Rétention des données historiques : Permet une prise de décision éclairée et une gestion proactive des ressources de la base de données.
- Tableaux de bord et rapports personnalisables : Offre des tableaux de bord et des rapports personnalisables pour visualiser les métriques de performance clés.
Déterminer quelles fonctionnalités sont vos priorités vous permet de sélectionner l’outil le mieux adapté à votre entreprise.
Avantages
Les outils de surveillance de bases de données présentent de nombreux avantages pour les utilisateurs et les organisations, en fournissant des informations essentielles sur la performance, la disponibilité et la santé de leurs environnements de bases de données. Voici cinq avantages principaux à utiliser ces outils :
- Optimisation améliorée des performances : En surveillant continuellement les indicateurs de performance, les utilisateurs identifient les goulets d'étranglement et les inefficacités, ce qui leur permet d’optimiser les performances et d’améliorer la réactivité du système.
- Fiabilité du système accrue : Les outils de surveillance alertent les utilisateurs en temps réel sur les problèmes ou anomalies potentiels, ce qui leur permet d’adopter une démarche proactive de résolution et de réduire les temps d’arrêt, garantissant la fiabilité des systèmes critiques.
- Efficacité opérationnelle renforcée : Grâce aux capacités de surveillance et d’alerte automatisées, les organisations rationalisent leurs processus et peuvent allouer les ressources de façon plus efficace, ce qui augmente la productivité et permet de réaliser des économies.
- Meilleure utilisation des ressources : En suivant les tendances d'utilisation, les utilisateurs prennent des décisions éclairées en matière d’allocation de ressources et de planification de la capacité, assurant une exploitation optimale du matériel et des logiciels.
- Sécurité et conformité renforcées : Les outils de surveillance permettent de contrôler l’accès et les activités, de détecter les comportements suspects ou non autorisés, et de répondre aux exigences réglementaires, renforçant ainsi la sécurité des données et limitant les risques.
L’intégration d’outils de surveillance de bases de données dans vos opérations vous permet de gagner en efficacité, en fiabilité et donc en réussite globale de votre entreprise.
Coûts & Tarification
Parcourir la multitude d’offres et d’options tarifaires pour les outils de surveillance de bases de données peut s’avérer difficile pour les acheteurs novices dans le domaine. Ces plateformes adoptent différents modèles de tarification selon la taille et les besoins de l’entreprise. Connaître les prix moyens et les types de forfaits vous aide à faire le bon choix lors de l’achat.
Tableau comparatif des forfaits pour les outils de surveillance de bases de données
Vous trouverez ci-dessous les différentes options disponibles, leurs tarifs moyens ainsi que les fonctionnalités courantes, afin de vous aider à choisir :
| Type de forfait | Prix moyen | Fonctionnalités courantes |
|---|---|---|
| Gratuit | $0 | Fonctionnalités de surveillance de base comme la surveillance temps réel, alertes limitées, et analyse basique des performances. |
| Standard | $50-$200/mois | Capacités de surveillance élargies, tableaux de bord personnalisables, fonctionnalités d’alerte et de notification, stockage des données historiques. |
| Professionnel | $200-$500/mois | Analyses avancées des performances, sécurité renforcée, surveillance de la scalabilité, sauvegardes et restauration automatisées. |
| Entreprise | $500+/mois | Suite complète de surveillance et d’outils d’observabilité des données, assistance dédiée, intégrations sur mesure, accès prioritaire aux nouvelles fonctionnalités. |
Pensez à bien évaluer les besoins de votre organisation et vos contraintes budgétaires avant de choisir le forfait le plus adapté. Assurez-vous également que la plateforme saura évoluer avec les besoins grandissants de votre entreprise.
Questions fréquemment posées sur les outils de surveillance des bases de données
Voici quelques autres questions fréquemment posées sur les outils de surveillance des bases de données qui pourraient vous être utiles :u003c!u002du002d /wp:heading u002du002du003e
Que peuvent m’indiquer les outils de surveillance des performances des bases de données sur mes bases ?
Quels sont les indicateurs de performance des bases de données les plus importants, et comment les surveiller ?
Et ensuite :
Si vous êtes en train de rechercher des outils de surveillance de bases de données, contactez gratuitement un conseiller SoftwareSelect pour obtenir des recommandations personnalisées.
Vous remplissez un formulaire puis vous effectuez un bref entretien afin qu’ils comprennent vos besoins spécifiques. Ensuite, vous recevrez une liste restreinte de logiciels à examiner. Ils vous accompagneront même tout au long du processus d’achat, y compris la négociation des prix.
