Beste Honeycomb-Alternativen im Überblick
Hier ist meine Shortlist der besten Honeycomb-Alternativen:
Honeycomb ist ein Tool, das entwickelt wurde, um Einblicke in das Innenleben Ihres Systems zu ermöglichen. Es hilft Ihnen, die Performance zu optimieren und Fehler zu beheben.
Die Vorteile sind vielfältig: Sie können einzelne Ereignisse nachverfolgen, komplexe Systeme beobachtbar machen und so Ihr Software-System verstehen, daraus lernen und Fehler beheben.
Es gibt jedoch Situationen, in denen Sie eine Alternative zu Honeycomb suchen. Vielleicht arbeiten Sie mit einer spezifischen Programmiersprache wie PHP oder benötigen ein Werkzeug mit SOC-Compliance. Vielleicht möchten Sie Zugang zum Quellcode oder ein anderes Funktionsspektrum.
Was auch immer Ihre Gründe sind, ich habe eine Liste der besten Honeycomb-Alternativen zusammengestellt – inklusive Produktdaten und Sternebewertung – damit Sie die beste Lösung für Ihre Anforderungen finden. Lassen Sie uns gemeinsam einen Blick auf diese Alternativen werfen.
Was ist Honeycomb?
Honeycomb ist eine Observability-Plattform, mit der Sie Ihre Softwaresysteme in Echtzeit debuggen, überwachen und verstehen können. Sie wird von Softwareentwicklern, DevOps-Teams und Site Reliability Engineers genutzt, die Performance-Probleme und ungewöhnliches Verhalten in der Produktion schnell identifizieren müssen. Ereignisbasierte Einblicke, Abfragen und Heatmaps unterstützen dabei, das Systemverhalten im Detail zu analysieren, Engpässe zu erkennen und die Zuverlässigkeit von Anwendungen zu verbessern. Insgesamt verschafft Honeycomb Ihrem Team einen besseren Überblick darüber, was in Ihrem Code passiert, damit Fehler schneller behoben werden können.
Darum können Sie unseren Software-Reviews vertrauen
Wir testen und bewerten SaaS-Entwicklungssoftware seit 2023. Als Technologieexpert:innen wissen wir, wie kritisch und schwierig die Auswahl der richtigen Software ist. Wir investieren viel in fundierte Recherche, damit unsere Leser:innen bessere Kaufentscheidungen treffen können.
Wir haben über 2.000 Tools für verschiedene SaaS-Entwicklungsszenarien getestet und mehr als 1.000 ausführliche Software-Reviews verfasst. Erfahren Sie wie wir für Transparenz sorgen und informieren Sie sich über unsere Review-Methodik.
Zusammenfassung der besten Honeycomb-Alternativen
Diese Vergleichstabelle fasst die Preise meiner Honeycomb-Alternativen zusammen, damit Sie schnell das passende Werkzeug für Ihr Budget und Ihre Geschäftsanforderungen finden.
| Tool | Best For | Trial Info | Price | ||
|---|---|---|---|---|---|
| 1 | Am besten geeignet für kontextreiches verteiltes Tracing | Kostenloser Plan + kostenlose Demo verfügbar | Ab $26/Monat (jährliche Abrechnung) | Website | |
| 2 | Am besten geeignet für KI-gestützte, vollständig automatisierte Monitoring-Lösungen | 15-tägige kostenlose Testversion | $21/Benutzer/Monat für den Full-Stack-Monitoring-Plan (jährlich abgerechnet) | Website | |
| 3 | Am besten geeignet für einheitliches Monitoring von Servern, Anwendungen und Diensten | 14-tägige kostenlose Testphase + kostenloser Tarif verfügbar | $15/user/Monat (jährliche Abrechnung) | Website | |
| 4 | Am besten geeignet für Open-Source-Netzwerküberwachung auf Unternehmensebene | Kostenloser Download verfügbar | Kostenlos | Website | |
| 5 | Am besten geeignet für Einblicke in die Anwendungsleistung und das Tracking des Endnutzererlebnisses | Kostenlose Testversion + kostenlose Demo verfügbar | $99/Monat für den Pro-Tarif (jährlich abgerechnet) | Website | |
| 6 | Am besten geeignet für die End-to-End-Geschäftstransaktionsverfolgung in komplexen Umgebungen | Kostenlose Testversion verfügbar | $3300 pro Einheit und Jahr (jährliche Abrechnung) | Website | |
| 7 | Am besten geeignet für cloud-natives Log-Management und Analysen | 30-tägige kostenlose Testversion | $108/Benutzer/Monat für die Professional-Stufe (jährliche Abrechnung) | Website | |
| 8 | Am besten geeignet für skalierbares, cloudbasiertes Log-Management und interaktive Datenvisualisierung | $99/Monat für den 'Starter'-Tarif (jährliche Abrechnung) | Website | ||
| 9 | Am besten geeignet, um Maschinendaten für tiefgehende operative Intelligenz zu nutzen | 14-tägige kostenlose Testphase + kostenlose Demo verfügbar | $150/Monat (jährliche Abrechnung) | Website | |
| 10 | Am besten geeignet für die Metrik-Erfassung und Alarmierung, insbesondere in Kubernetes-Umgebungen | Kostenloses, dauerhaftes Angebot verfügbar | Kostenlos | Website |
-
Site24x7
Visit WebsiteThis is an aggregated rating for this tool including ratings from Crozdesk users and ratings from other sites.4.7 -
GitHub Actions
Visit WebsiteThis is an aggregated rating for this tool including ratings from Crozdesk users and ratings from other sites.4.8 -
Docker
Visit WebsiteThis is an aggregated rating for this tool including ratings from Crozdesk users and ratings from other sites.4.6
Bewertungen der besten Honeycomb-Alternativen
Im Folgenden finden Sie meine detaillierten Zusammenfassungen der besten Honeycomb-Alternativen aus meiner Shortlist. Meine Bewertungen geben Ihnen einen genauen Überblick über die wichtigsten Funktionen, Vor- u0026amp; Nachteile, Integrationen und Anwendungsfälle jedes Tools, um das passende Werkzeug für Sie zu finden.
Für Softwareentwicklungsteams, die nach einer Honeycomb-Alternative suchen, bietet Sentry eine praxisnahe Lösung für Anwendungsleistungsüberwachung und Fehlerverfolgung mit Unterstützung für kontextreiche verteilte Tracing-Funktionen. Das Funktionsspektrum, darunter Fehlerüberwachung und Tracing, ermöglicht es Entwicklern, Probleme schneller zu identifizieren und zu beheben – insbesondere in stark frequentierten Umgebungen wie E-Commerce oder Gaming. Durch die Priorisierung von Problemen auf Basis des Kundeneinflusses unterstützt Sentry Teams dabei, während Spitzenzeiten eine stabile Nutzererfahrung aufrechtzuerhalten.
Warum ich Sentry ausgewählt habe
Ich habe Sentry wegen des kontextreichen verteilten Tracings ausgewählt, das Teams hilft, den Ursprung von Problemen über verschiedene Dienste hinweg genau zu bestimmen. Traces sind mit Fehlern und Sitzungswiedergaben verknüpft, was eine klare Sicht darauf bietet, was Nutzer vor dem Auftreten eines Problems erlebt haben. Sentry liefert zudem Einblicke auf Code-Ebene, die Teams helfen, frühzeitig im Entwicklungsprozess Lücken zu erkennen und Probleme im Produktivsystem zu verringern.
Wichtige Funktionen von Sentry
Neben kontextreichem verteiltem Tracing bietet Sentry:
- Fehlerüberwachung: Erfasst und protokolliert unbehandelte Ausnahmen und verknüpft sie mit spezifischen Codezeilen für schnelleres Debugging.
- Sitzungswiedergabe: Bietet eine visuelle Wiedergabe von Nutzerinteraktionen, um nachzuvollziehen, wie Probleme entstehen.
- Automatisierte Benachrichtigungen: Integriert sich mit Plattformen wie Slack und Jira, um Ihr Team in Echtzeit über kritische Probleme zu informieren.
- Testabdeckung: Liefert Einblicke in die Testabdeckung und hilft dabei, ungetestete Codepfade zu erkennen, die zu künftigen Problemen führen könnten.
Sentry-Integrationen
Zu den Integrationen gehören GitHub, Slack, Jira, GitLab, Bitbucket, Trello, Microsoft Teams, Azure DevOps, Google Cloud Platform und AWS Lambda.
Pros and Cons
Pros:
- Traces sind mit Logs und Sitzungswiedergaben verknüpft
- Nützlich beim Debugging von Problemen in verteilten Systemen
- Bietet Echtzeit-Fehlerverfolgung für Web-, Mobil- und Backend-Anwendungen
Cons:
- Die Tiefe des Tracings ist geringer als bei analyseorientierten Plattformen
- Nicht für stark metrikorientierte Observability-Anwendungsfälle ausgelegt
New Product Updates from Sentry
Sentry Adds AI Dashboard Generation in Beta
Sentry introduces AI Dashboard Generation in beta, enabling users to create dashboards using prompts through an agent. This makes dashboard setup faster and easier without manual configuration. For more information, visit Sentry’s official site.
Am besten geeignet für KI-gestützte, vollständig automatisierte Monitoring-Lösungen
Dynatrace ist eine Full-Stack-Monitoring-Lösung, die von künstlicher Intelligenz unterstützt wird. Das Tool bietet eine umfassende Überwachung Ihres Software-Stacks mit automatischen und intelligenten Einblicken in Ihre Anwendungen, Microservices und Infrastruktur. Diese Funktion macht Dynatrace zu einer idealen Lösung für KI-gestützte, vollständig automatisierte Monitoring-Aufgaben.
Pros and Cons
Pros:
- KI-basierte automatisierte Full-Stack-Überwachung
- Integration mit einer Vielzahl von Plattformen und Technologien
- Liefert umsetzbare Erkenntnisse bei Leistungsproblemen
Cons:
- Kann aufgrund der umfangreichen Funktionen für Einsteiger überwältigend sein
- Die Preisgestaltung könnte für kleine Unternehmen hoch sein
- Einige Benutzer empfinden das Alarmsystem als zu empfindlich
Datadog
Am besten geeignet für einheitliches Monitoring von Servern, Anwendungen und Diensten
Datadog ist eine branchenführende Überwachungs- und Sicherheitsplattform, die tiefe Einblicke in den gesamten Technologie-Stack bietet. Das Tool punktet mit einheitlichem Monitoring, indem es Server, Anwendungen und Dienste in einer einzigen Übersicht für eine optimierte Verwaltung zusammenführt.
Pros and Cons
Pros:
- Umfassendes, einheitliches Monitoring über verschiedene Systeme hinweg
- Einfach zu integrieren mit einer Vielzahl beliebter Dienste und Plattformen
- Umfangreiche Funktionen wie Echtzeit-Dashboards, Anwendungsleistungsüberwachung und Protokollverwaltung
Cons:
- Die Kosten können sich durch zusätzliche Funktionen schnell summieren
- Hohe Lernkurve für neue Nutzer
- Einige Nutzer berichten von einem komplexen Einrichtungsprozess
Zabbix
Am besten geeignet für Open-Source-Netzwerküberwachung auf Unternehmensebene
Zabbix ist ein Open-Source-Tool, das für die Netzwerküberwachung auf Unternehmensebene entwickelt wurde. Die Fähigkeit, mehrere Netzwerkparameter und die Systemleistung in Echtzeit zu überwachen, macht es zur ausgezeichneten Wahl für große Organisationen, die umfassende Überwachungslösungen suchen.
Pros and Cons
Pros:
- Bietet umfassende Überwachungsfunktionen
- Die Open-Source-Natur ermöglicht umfangreiche Anpassungsmöglichkeiten
- Unterstützt zahlreiche Integrationen zur Erweiterung der Funktionalität
Cons:
- Die Benutzeroberfläche ist möglicherweise nicht so intuitiv wie bei anderen Optionen
- Einrichtung und Konfiguration können komplex sein
- Für die fortgeschrittene Nutzung sind möglicherweise tiefergehende technische Kenntnisse erforderlich
Am besten geeignet für Einblicke in die Anwendungsleistung und das Tracking des Endnutzererlebnisses
New Relic ist darauf spezialisiert, tiefgehende Einblicke in die Anwendungsleistung und das Nutzererlebnis zu bieten. Dieses Tool leistet hervorragende Arbeit dabei, Teams ein detailliertes und feingranulares Verständnis von Nutzerinteraktionen und dem Verhalten von Anwendungen zu vermitteln.
Pros and Cons
Pros:
- Detaillierte Überwachung der Anwendungsleistung und Nachverfolgung des Nutzererlebnisses
- Breite Integrationen mit führenden Cloud-Anbietern und Plattformen
- AIOps-Funktionen für vorausschauende Warnungen und Reaktionsmanagement bei Vorfällen
Cons:
- Höhere Preise im Vergleich zu einigen Mitbewerbern
- Kann komplex in der Einrichtung und Konfiguration sein
- Die große Funktionsvielfalt kann neue Nutzer überfordern
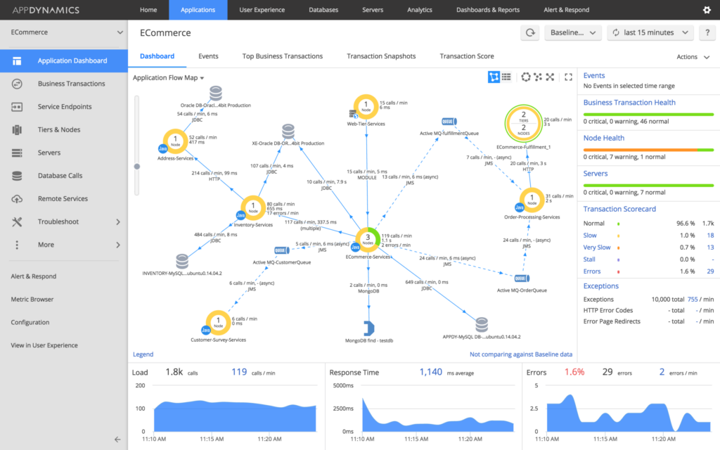
Am besten geeignet für die End-to-End-Geschäftstransaktionsverfolgung in komplexen Umgebungen
AppDynamics ist eine umfassende Lösung für das Application Performance Management (APM), die sich auf die Überwachung, Verwaltung und Analyse komplexer Softwareumgebungen spezialisiert hat. Ihre besondere Stärke liegt in der Fähigkeit, Geschäftsprozesse von Anfang bis Ende zu verfolgen, was sie zu einem unverzichtbaren Werkzeug bei der Problemerkennung und -diagnose in komplexen Systemen macht.
Pros and Cons
Pros:
- Herausragende End-to-End-Geschäftstransaktionsverfolgung
- Dynamische Basiswerte passen sich der normalen Performance an
- Unterstützt eine große Bandbreite an Integrationen
Cons:
- Der höhere Einstiegspreis ist unter Umständen nicht für kleine Unternehmen geeignet
- Für Einsteiger möglicherweise komplex in der Konfiguration
- Berichtsfunktionen könnten intuitiver sein
Am besten geeignet für cloud-natives Log-Management und Analysen
Sumo Logic bietet Echtzeit-Log-Management und Analysedienste, die maschinelles Lernen für kontinuierliche Intelligenz nutzen. Die Plattform ist darauf ausgelegt, große Datenmengen zu erfassen und zu analysieren und liefert IT-Einblicke basierend auf diesen Daten. Sumo Logic zeichnet sich durch cloud-natives Log-Management und Analysen aus und eignet sich daher für Unternehmen, die diese Funktionen benötigen.
Pros and Cons
Pros:
- Umfassende Log-Management- und Analysefunktionen
- Maschinelles Lernen für effiziente Datenanalyse
- Umfangreiche Integrationsmöglichkeiten mit verschiedenen Plattformen
Cons:
- Die Benutzeroberfläche kann für Einsteiger komplex sein
- Preisgestaltung könnte für kleine Unternehmen hoch sein
- Das Anpassen von Benachrichtigungen kann für einige Nutzer herausfordernd sein
Loggly
Am besten geeignet für skalierbares, cloudbasiertes Log-Management und interaktive Datenvisualisierung
Loggly ist ein umfassender Log-Management-Dienst, der in der Cloud betrieben wird und Dienstleistungen wie Log-Aggregation, Analyse und Visualisierung anbietet. Aufgrund seiner Stärken in der Bereitstellung skalierbarer Log-Management-Lösungen und der Erstellung interaktiver Datenvisualisierungen ist er besonders für Unternehmen geeignet, die diese Funktionen benötigen.
Pros and Cons
Pros:
- Cloudbasiertes Log-Management ist skalierbar und robust
- Interaktive Datenvisualisierung erleichtert das Verständnis komplexer Daten
- Unterstützt die Integration mit einer Vielzahl von Anwendungen
Cons:
- Die Benutzeroberfläche kann für neue Nutzer überwältigend sein
- Die Preisgestaltung kann für kleinere Unternehmen abschreckend sein
- Für die Nutzung der erweiterten Funktionen ist eine Lernkurve erforderlich
Splunk
Am besten geeignet, um Maschinendaten für tiefgehende operative Intelligenz zu nutzen
Splunk ist ein leistungsstarkes Tool, das Maschinendaten nutzt, um umfassende operative Einblicke zu liefern. Es überzeugt darin, den verborgenen Wert von Big Data, der durch technologische Infrastrukturen generiert wird, zu erfassen, zu analysieren und daraus zu handeln.
Pros and Cons
Pros:
- Leistungsstarke Verarbeitung und Analyse von Maschinendaten
- Große Bandbreite an Integrationen mit beliebten Plattformen
- Umfassende operative Einblicke mit Echtzeit-Transparenz
Cons:
- Hohe Lernkurve aufgrund komplexer Funktionen
- Kann für kleine bis mittelständische Unternehmen teuer sein
- Konfiguration und Einrichtung erfordern möglicherweise Expertenwissen
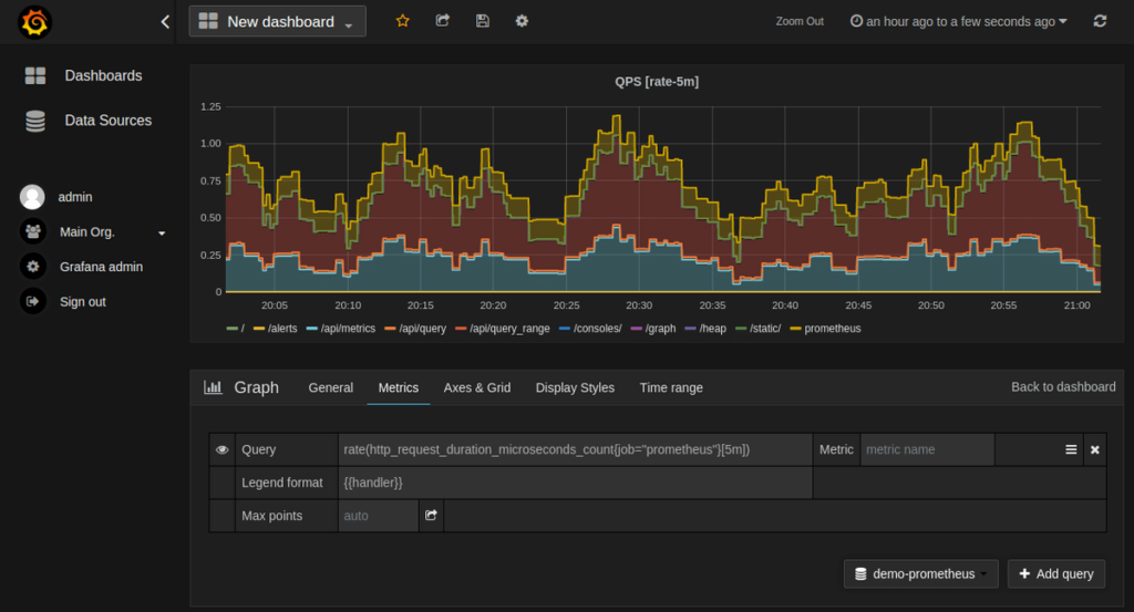
Prometheus
Am besten geeignet für die Metrik-Erfassung und Alarmierung, insbesondere in Kubernetes-Umgebungen
Prometheus, ein Open-Source-Tool, ist bekannt für seine leistungsstarke Metrik-Erfassung und Alarmierungsfähigkeiten. Speziell für Kubernetes-Umgebungen entwickelt, hebt es die Systemüberwachung und Alarmierung auf ein neues Niveau.
Pros and Cons
Pros:
- Starke Funktionen für Metrik-Erfassung und Alarmierung
- Hervorragende Integration mit Kubernetes
- Open-Source, daher keine Lizenzkosten
Cons:
- Benötigt technisches Fachwissen für Einrichtung und Wartung
- Benutzeroberfläche hinkt kommerziellen Alternativen hinterher
- Begrenzte Lösungen für Langzeitspeicherung
Weitere Honeycomb-Alternativen
Hier sind weitere Honeycomb-Alternativen, die es nicht auf meine Shortlist geschafft haben, aber dennoch einen Blick wert sind:
- Grafana Cloud
Am besten für interaktive Visualisierung geeignet, um datengestützte Entscheidungen zu ermöglichen
- Elastic (ELK Stack)
Am besten geeignet für Protokollanalyse, Suche und leistungsstarke Datenkorrelationsfunktionen
- Wrike
Am besten geeignet für Projektmanagement in Softwareteams
Weitere Software-Reviews
Auswahlkriterien für Honeycomb-Alternativen
Bei der Auswahl eines Observability-Tools wie Honeycomb spielen zahlreiche Faktoren eine entscheidende Rolle. Ich habe persönlich Dutzende solcher Tools getestet und bewertet. Meine Favoriten basieren auf den folgenden Schlüsselkriterien.
Kernfunktionen:
- Verteiltes Tracing: Das Tool sollte es ermöglichen, Anfragen nachzuverfolgen, während sie verschiedene Dienste in einer verteilten Architektur durchlaufen.
- Echtzeitanalyse: Es sollte Echtzeit-Dateneinblicke bieten, um Leistungsprobleme sofort zu erkennen und zu beheben.
- Ereignisvisualisierung: Das Tool sollte eine einfache Visualisierung von Datenmustern und Ereigniskorrelationen ermöglichen.
Wichtige Funktionen:
- Abfragesprache: Suchen Sie nach Tools, die eine leistungsstarke und flexible Abfragesprache bieten. Mit dieser Funktion können Sie tief in Ihre Protokolle und Ereignisse eintauchen, um die Ursache jedes Problems zu ermitteln.
- Skalierbarkeit: Mit dem Wachstum Ihres Systems wächst auch die zu bewältigende Datenmenge. Tools, die sich unkompliziert skalieren lassen und auch bei steigendem Datenaufkommen leistungsfähig bleiben, sind unerlässlich.
- Alarmierung: Kritisch für die Echtzeitüberwachung sorgt die Alarmierungsfunktion dafür, dass Sie sofort benachrichtigt werden, wenn etwas schiefläuft.
Benutzerfreundlichkeit:
- Benutzeroberfläche: Eine klar strukturierte, intuitive Benutzeroberfläche ist bei diesen Tools entscheidend. Sie sollte Daten übersichtlich darstellen und eine einfache Navigation zu verschiedenen Funktionen ermöglichen.
- Einarbeitung: Angesichts der Komplexität von Observability-Tools ist ein gut strukturierter Onboarding-Prozess, einschließlich einer ausführlichen Dokumentation und interaktiver Tutorials, von Vorteil.
- Kundensupport: Schneller und zuverlässiger Kundensupport ist besonders bei Ausfällen oder Performance-Problemen von unschätzbarem Wert.
Zusammenfassend ist ein ideales Observability-Tool eines, das nicht nur die Kernfunktionalität erfüllt, sondern auch mit diesen Schlüsselfunktionen und Aspekten der Benutzerfreundlichkeit überzeugt.
Warum nach einer Honeycomb-Alternative suchen?
Honeycomb ist ein fortschrittliches Observability-Tool, das Softwareentwicklern dabei hilft, Softwareproduktion zu verstehen, zu debuggen und zu optimieren. Es bietet exzellente Einblicke auf Systemebene und erleichtert das Aufdecken von Mustern und Anomalien, womit die Performance verbessert werden kann.
Trotz seiner leistungsfähigen Funktionen suchen Nutzer möglicherweise nach Alternativen. Gründe dafür können Budgetbeschränkungen sein, da die Preisgestaltung von Honeycomb für kleinere Teams unter Umständen zu hoch ist, oder benötigte spezielle Funktionen, die Honeycomb nicht abdeckt, wie klassische Log-Management-Software oder detailliertes Application Performance Monitoring.
Nicht zuletzt bevorzugen einige Nutzer vielleicht einfach eine Open-Source-Alternative oder eine mit einer anderen Benutzeroberfläche. Die Suche nach der perfekten Honeycomb-Alternative bedeutet also, ein Tool zu finden, das eine Balance zwischen umfassender Funktionalität und nahtloser Benutzererfahrung bietet – und dabei zu den individuellen Anforderungen und Ressourcen der Organisation passt.
Wesentliche Honeycomb-Funktionen
Hier sind einige der wichtigsten Funktionen von Honeycomb, um Ihnen den Vergleich zu alternativen Lösungen zu erleichtern:
- Ereignisbasierte Telemetrie: Erfasst detaillierte Ereignisdaten, damit Ihr Team zu jedem Zeitpunkt genau nachvollziehen kann, was in Ihren Systemen passiert ist.
- Abfrage-Builder: Ermöglicht es, komplexe Fragen zu Ihren Daten zu stellen, ohne dass Sie Code schreiben müssen.
- BubbleUp: Hebt automatisch Ausreißer in Ihren Daten hervor, sodass Sie Probleme schneller entdecken.
- Tracing-Unterstützung: Verknüpft Traces mit Logs und Metriken, damit Sie nachvollziehen können, wie eine Anfrage durch Ihren Stack läuft.
- Boards und Ansichten: Hilft dabei, wichtige Abfragen oder Visualisierungen, die Ihr Team häufig nutzt, zu speichern, zu organisieren und zu teilen.
- Service Map: Zeigt an, wie Ihre Dienste miteinander interagieren – hilfreich zum Verständnis von Abhängigkeiten und Systemgesundheit.
- SLO-Tracking: Ermöglicht das Setzen und Überwachen von Service Level Objectives, um Performance-Ziele einzuhalten.
- Team-Kollaborations-Tools: Ermöglicht das Kommentieren von Abfragen, das Teilen von Links und die gemeinsame Bearbeitung von Analysen.
- Schnelle Abfrage-Engine: Reagiert auch auf große Datenmengen schnell – hilfreich bei Live-Debugging.
- Integrationen mit Tools wie OpenTelemetry: Ermöglicht die einfache Einbindung von Daten aus Ihrer bestehenden Umgebung.
Zusammenfassung
In diesem Leitfaden haben wir einige der besten Alternativen zu Honeycomb vorgestellt – jede davon mit eigenen Stärken, die sich für unterschiedliche Anwendungsfälle eignen. Wir haben uns ihre besonderen Merkmale, Alleinstellungsmerkmale, Integrationen und Preisgestaltung angesehen, um einen umfassenden Überblick darüber zu geben, was jedes dieser Tools bietet.
Wesentliche Erkenntnisse:
- Das Verständnis Ihrer Anforderungen ist entscheidend: Jede der besprochenen Alternativen glänzt in bestimmten Bereichen. So bietet Loggly skalierbares, cloudbasiertes Log-Management, SolarWinds konzentriert sich auf fortschrittliche Analytik und Zabbix stellt umfangreiches, quelloffenes Netzwerk-Monitoring auf Unternehmensebene bereit. Wenn Sie Ihre spezifischen Anforderungen und Herausforderungen erkennen, finden Sie das passende Tool.
- Berücksichtigen Sie das Gesamtpaket: Kernfunktionen sind essenziell, aber ebenso wichtig sind Faktoren wie Benutzerfreundlichkeit, Kundensupport und Integrationsmöglichkeiten.
- Die Preisgestaltung variiert stark: Von kostenlosen Open-Source-Lösungen wie Zabbix bis zu Unternehmenslösungen, die mehrere Hundert pro Monat kosten können. Diese Werkzeuge decken unterschiedlichste Budgets ab. Bedenken Sie, dass die günstigste Option nicht immer die beste für Ihre Zwecke ist und die teuerste möglicherweise Funktionen bietet, die Sie gar nicht benötigen. Bewerten Sie den Mehrwert des Tools immer im Kontext Ihres spezifischen Anwendungsfalls und Budgets.
Bedenken Sie: Die Wahl eines Tools ist keine einmalige Entscheidung, sondern eine langfristige Verpflichtung. Das richtige Observability-Tool kann entscheidend sein, um Ihre Systeme effizient zu verwalten und zu skalieren.
Was meinen Sie?
Unbedingt, Ihr Feedback ist mir wichtig. Wenn Sie noch eine weitere Honeycomb-Alternative kennen, die auf die Liste sollte, teilen Sie sie gern mit. Ich bin neugierig, neue Tools zu entdecken und zu sehen, wie sie unterschiedliche Anforderungen lösen können. Ihre Idee könnte auch anderen weiterhelfen. Lassen Sie uns den Austausch spannend und für alle gewinnbringend gestalten!
