I’ve spent years in the trenches of network monitoring, and I'm here to share an in-depth review of Zabbix, a renowned network monitoring tech software. With experience using and building various software, I’m here to guide you through the ins and outs of Zabbix to help you discern whether it’s the right choice for your needs.

Zabbix Software Product Overview
Zabbix is an open-source monitoring software that monitors networks, servers, applications, and services in real-time providing metrics. It is widely used by IT professionals and network administrators using it as an SNMP.
This tool offers several benefits such as instant alerts on network anomalies and comprehensive data visualization, addressing main pain points like undetected network failures and performance issues.
Furthermore, its best features include advanced analytics, robust customization options, and high scalability. Additionally, Zabbix provides automation functionalities as well, encompassing automatic network detection, management of configuration, and the generation of reports.
Moreover, Zabbix comes with official and community-created templates preconstructed for integrating with networks, applications, and endpoints and has the capability to automate certain monitoring procedures such as server monitoring.
Pros
- Scalability: Zabbix adapts efficiently to varying network sizes, accommodating growth and diverse configurations.
- Customization: The software allows modifications, enabling users to cater it to specific network environments and needs.
- Real-Time Monitoring: Zabbix swiftly detects irregularities, ensuring prompt issue resolution.
Cons
- Learning Curve: It might be challenging for beginners due to its extensive features and configurations.
- Installation Complexity: The installation process can be intricate and might require technical know-how.
- Resource Intensive: It may consume significant system resources, impacting the performance of other applications.
Expert Opinion
As a matter of fact, I've had the opportunity to explore various network monitoring tools, and in comparison, Zabbix’s monitoring services hold their ground firmly. It has a robust feature set, excellent functionality, and reasonable pricing, making it a commendable choice. However, some competitors offer more user-friendly interfaces and simpler integration processes.
Zabbix is well-suited for environments that require detailed analytics and have the resources to manage it. When determining the right fit, it's crucial to consider your environment's specific needs and constraints, and in my opinion, Zabbix meets a broad spectrum of network monitoring requirements.
Zabbix Review: The Bottom Line
Being an open-source tool, Zabbix’s monitoring system distinguishes itself by offering advanced analytics and customization options. Its ability to provide detailed insights and adapt to various network sizes and configurations is particularly noteworthy. Furthermore, you can run Zabbix on Linux, and Windows operating systems.

Zabbix Deep Dive
Product Specifications
- Real-Time Monitoring - Yes
- Customization - Yes
- Scalability - Yes
- Data Visualization - Yes
- Advanced Analytics - Yes
- Alerting - Yes
- Dashboard - Yes
- Integrations - Yes
- API Access - Yes
- User-Friendly Interface - Yes
- Documentation - Yes
- Webinars - Yes
- Live Chat - No
- Tutorials - Yes
- Support Channels - Yes
- Resource Efficiency - No
- Installation Simplicity - No
- Onboarding Process - Yes
- Third-Party Application Compatibility - Yes
- Performance Monitoring - Yes
- Network Analysis - Yes
- Detailed Reporting - Yes
- Network Management - Yes
- Application Monitoring - Yes
Zabbix Feature Overview
- Real-Time Monitoring: Offers instant insights into network performance and immediate detection of anomalies.
- Customization: Allows modifications to suit specific network environments and requirements.
- Scalability: Adapts to various network sizes and configurations efficiently.
- Advanced Analytics: Provides detailed insights into network performance and issues.
- Data Visualization: Enables comprehensive view of network data in an intuitive manner.
- Alerting: Sends immediate notifications on detected network irregularities.
- API Access: Facilitates integration with other tools and services.
- Documentation and Support: Offers extensive resources and support channels for user assistance.
- Performance Monitoring: Monitors the efficiency and functionality of network elements effectively.
- Detailed Reporting: Generates comprehensive reports on network status and performance.
Standout Functionality
Zabbix is unique in its detailed analytics capability, allowing users to delve deep into network performance insights. The high level of customization and adaptation to diverse network configurations sets it apart from other similar software, providing users with a tailored monitoring experience.
Integrations
As a matter of fact, Zabbix as a monitoring platform provides several out-of-the-box integrations with third-party applications and services, extending its capabilities. It offers an API that allows users to integrate with other tools and create a cohesive monitoring ecosystem. Moreover, several add-ons are available to enhance the platform's functionalities, catering to specific user needs.
Zabbix Pricing
Pricing upon request
Ease of Use
The user interface or web interface of Zabbix is organized, though it may present complexities due to its extensive feature set. Navigation through the software is logical, but the onboarding process can be a bit overwhelming due to the myriad of functionalities and customization options.
Customer Support
Zabbix offers a range of support channels and extensive documentation to assist users. However, the lack of live chat can be a point of frustration for users seeking immediate assistance, and some users might find the response times on reported issues to be suboptimal.
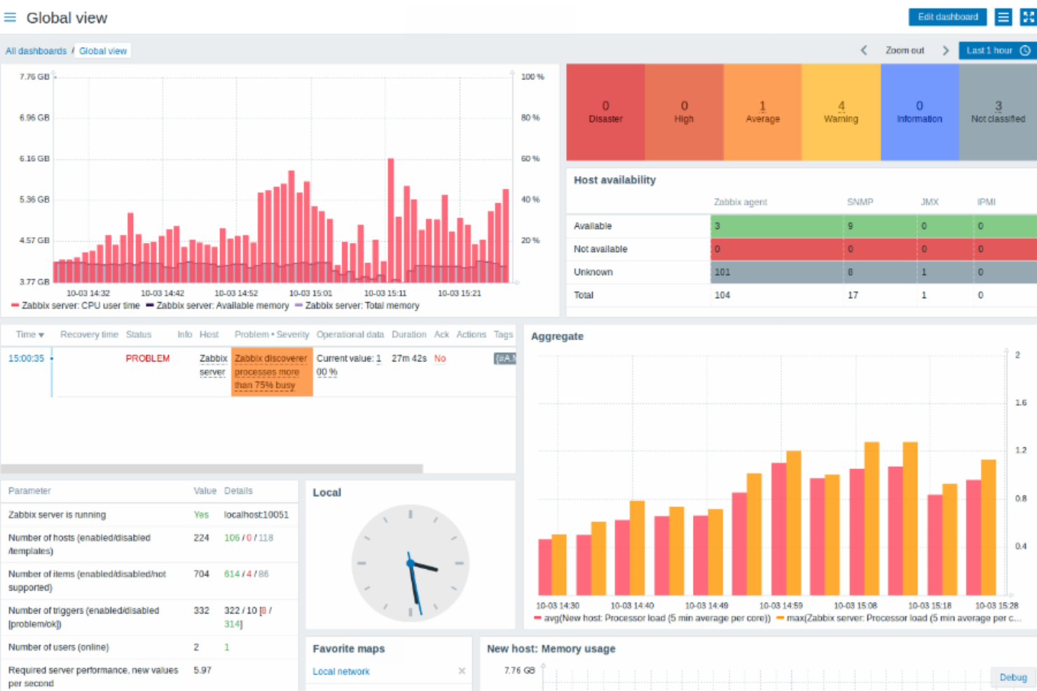
One more thing that is important to mention is that Zabbix has enhanced the speed of troubleshooting and delivered a valuable dashboard for overseeing global health.

Zabbix Use Case
Who would be a good fit for Zabbix?
Individuals and organizations that prize deep, intricate network insights would find Zabbix monitoring a valuable ally. The most loyal customers often hail from industries where real-time network monitoring and detailed analytics are crucial, such as IT services and telecommunications. For example, IT services can use is as an infrastructure monitoring tool.
Large companies, especially those with substantial and diverse network configurations, benefit greatly due to Zabbix's adaptability and scalability. IT professionals and network administrators in large teams who desire detailed insights and customizable features see significant value in using Zabbix.
Who would be a bad fit for Zabbix?
Small organizations or individuals who are new to network monitoring may struggle with Zabbix. Those who seek simplicity and easy onboarding might find themselves overwhelmed by the intricate setup and myriad of features.
Small to medium-sized enterprises, especially those with limited IT resources, may find it less suitable due to its resource-intensive nature and the steep learning curve. Customers from industries where the focus is on simplicity and quick solutions might be disappointed with the complexity of Zabbix.
Zabbix Review FAQs
How user-friendly is Zabbix?
Zabbix has a logical interface but may present complexities, especially for beginners, due to its extensive features.
Does Zabbix offer real-time monitoring?
Yes, Zabbix specializes in providing real-time insights into network performance.
Is Zabbix scalable to different network sizes?
Yes, Zabbix is highly adaptable to various network configurations and sizes.
Can Zabbix be customized to suit individual needs?
Zabbix allows extensive modifications to meet specific network monitoring requirements.
How does Zabbix alert users to network anomalies?
Zabbix sends immediate notifications, allowing swift resolution of detected irregularities.
Does Zabbix offer extensive documentation and support?
Zabbix provides a range of support channels and has extensive documentation to assist users.
Is the installation process for Zabbix intricate?
In fact, the installation of Zabbix can be complex and may require technical expertise.
Does Zabbix consume significant system resources?
Zabbix can be resource-intensive and may impact the performance of other applications.
Alternatives to Zabbix
- Nagios: Often preferred for its simplicity and efficient resource management, making it a suitable choice for small to medium-sized enterprises.
- SolarWinds: Favored for its user-friendly interface and easy installation process, ideal for those seeking quick solutions.
- PRTG Network Monitor: Valued for its comprehensive, yet easy-to-navigate dashboard, suitable for those who prioritize intuitive design.
Explore other alternatives to Zabbix in this best server monitoring shortlist.
Zabbix Company Overview & History
Zabbix specializes in network monitoring solutions and is widely used by companies in IT services and telecommunications. It’s a private company headquartered in Riga, Latvia. The company’s mission centers around providing advanced, detailed network monitoring solutions to cater to diverse and intricate network environments.
Since its inception, Zabbix has achieved several milestones, including constant upgrades to offer real-time monitoring, detailed analytics, and extensive customization options to its broad user base.
Summary
In conclusion, Zabbix stands out with its detailed analytics, real-time monitoring, and high scalability, making it a robust choice for large organizations and professionals in IT services and telecommunications. However, smaller teams and those seeking simplicity might find it overwhelming due to its complexity and extensive feature set.
So, if you have experience with Zabbix or have any thoughts, please share your experiences and insights in the comments, as it could help prospective users make an informed decision and we are interested in user reviews.
