10 Liste restreinte des meilleurs logiciels de surveillance d'entreprise
Voici ma liste restreinte des meilleurs logiciels de surveillance d’entreprise :
Gérer l’infrastructure informatique de votre entreprise peut être une tâche écrasante. Vous jonglez avec la performance des systèmes, la sécurité et la conformité, tout en veillant à ce que tout fonctionne sans accroc. C’est là qu’interviennent les logiciels de surveillance d’entreprise.
D’après mon expérience, ces outils sont essentiels pour maintenir l’efficacité opérationnelle et identifier les problèmes potentiels avant qu’ils ne prennent de l’ampleur. Ils aident votre équipe à surveiller les performances réseau et la santé des systèmes sans une surveillance manuelle constante.
J’ai passé en revue les meilleures solutions de surveillance d’entreprise du marché, afin d’offrir une analyse objective de leurs fonctionnalités, avantages et inconvénients. Dans cet article, vous trouverez des éléments pour vous guider vers le logiciel le mieux adapté à vos besoins et garantir le suivi permanent de vos systèmes.
Table of Contents
Why Trust Our Software Reviews
We’ve been testing and reviewing software since 2023. As tech leaders ourselves, we know how critical and difficult it is to make the right decision when selecting software.
We invest in deep research to help our audience make better software purchasing decisions. We’ve tested more than 2,000 tools for different tech use cases and written over 1,000 comprehensive software reviews. Learn how we stay transparent & our software review methodology.
Résumé des meilleurs logiciels de surveillance d’entreprise
Ce tableau comparatif résume les détails tarifaires de mes principales sélections de logiciels de surveillance d’entreprise afin de vous aider à choisir celui qui correspond le mieux à votre budget et à vos besoins professionnels.
| Tool | Best For | Trial Info | Price | ||
|---|---|---|---|---|---|
| 1 | Idéal pour une solution open source | Forfait gratuit disponible | Tarification sur demande | Website | |
| 2 | Idéal pour les MSP et les équipes informatiques internes | Essai gratuit de 30 jours + démo gratuite disponible | À partir de $149/technicien/mois (facturé annuellement) | Website | |
| 3 | Meilleur pour l’évolutivité et l’adaptabilité | Plan gratuit + essai gratuit de 30 jours disponible | À partir de $25/utilisateur/mois (facturé annuellement) | Website | |
| 4 | Idéal pour la supervision de technologies variées | Essai gratuit disponible | À partir de 2 149/an | Website | |
| 5 | Idéal pour la surveillance de réseaux diversifiés | Démo gratuite disponible | Tarification sur demande | Website | |
| 6 | Idéal pour des solutions sur mesure pour les entreprises | Essai gratuit de 14 jours + démo gratuite disponible | À partir de $30/utilisateur/mois (facturé annuellement) + $80 de frais de base par mois | Website | |
| 7 | Idéal pour la surveillance de l'infrastructure cloud | Essai gratuit de 14 jours + offre gratuite disponible | À partir de $15/utilisateur/mois (facturé annuellement) | Website | |
| 8 | Idéal pour la performance basée sur le SaaS | Essai gratuit de 15 jours | Tarification sur demande | Website | |
| 9 | Idéal pour les décisions pilotées par les données | Essai gratuit de 60 jours | Tarification sur demande | Website | |
| 10 | Idéal pour l'analyse des performances métier | Essai gratuit disponible | À partir de $30/utilisateur/mois (facturé annuellement) + $200 de frais de base par mois | Website |
-
Site24x7
Visit WebsiteThis is an aggregated rating for this tool including ratings from Crozdesk users and ratings from other sites.4.7 -
GitHub Actions
Visit WebsiteThis is an aggregated rating for this tool including ratings from Crozdesk users and ratings from other sites.4.8 -
Docker
Visit WebsiteThis is an aggregated rating for this tool including ratings from Crozdesk users and ratings from other sites.4.6
Avis sur les meilleurs logiciels de surveillance d’entreprise
Vous trouverez ci-dessous mes résumés détaillés des meilleurs logiciels de surveillance d’entreprise qui figurent dans ma sélection. Mes analyses proposent un tour d’horizon des fonctionnalités clés, des avantages et inconvénients, des intégrations possibles et des cas d’usage idéaux pour chaque outil, afin de vous aider dans votre choix.
Icinga est un système de surveillance open source qui contrôle en permanence la disponibilité et les performances de vos ressources réseau, serveurs et applications.
Pourquoi j'ai choisi Icinga :
J'ai choisi Icinga pour ses solides capacités de supervision d'infrastructure. Il permet de surveiller serveurs, réseaux, Kubernetes, bases de données et bien d'autres éléments, et vous apporte les informations nécessaires pour gérer des environnements informatiques complexes. Il offre également une supervision basée sur des agents, vous permettant de déployer des agents légers sur vos serveurs afin de recueillir localement des métriques telles que CPU, mémoire, processus et autres indicateurs système.
Fonctionnalités et intégrations remarquables :
Parmi les autres fonctionnalités importantes figurent la prise en charge de zones de surveillance sensibles au cluster, où les vérifications sont réparties sur des zones géographiques ou segmentées et les résultats sont envoyés à des nœuds parents pour une gestion centralisée. Icinga comprend également une journalisation détaillée et des indicateurs de santé de supervision via plusieurs backends de logs (fichier, syslog, journald, journal d'événements Windows).
Parmi les intégrations d'Icinga figurent Grafana, AWS, Azure, Puppet, Ansible, Chef, Terraform, Jira, PagerDuty, ServiceNow, BigPanda et Stackstorm.
Pros and Cons
Pros:
- Gratuit, sans frais d'installation
- Évolutif, adapté aux environnements petits et grands
- Très personnalisable pour divers besoins d’infrastructure informatique
Cons:
- Quelques soucis de performance signalés lors de charges élevées
- La configuration et la mise en place nécessitent un temps d'apprentissage
New Product Updates from Icinga
Icinga Adds OpenTelemetry Support
Icinga introduces OpenTelemetry metrics support, HTTP response streaming, and key system updates. These improvements enhance performance, scalability, and integration with modern monitoring tools. For more information, visit Icinga’s official site.
Pour ceux qui recherchent une solution logicielle de surveillance d’entreprise, Atera propose une approche complète de la gestion de l’infrastructure informatique, adaptée aux fournisseurs de services gérés (MSP) et aux équipes informatiques internes. Sa plateforme tout-en-un intègre la surveillance et la gestion à distance (RMM), la gestion des correctifs et l’automatisation des opérations, répondant ainsi au besoin d’un contrôle et d’une supervision efficaces des opérations informatiques.
Pourquoi j’ai choisi Atera
J’ai choisi Atera pour sa capacité unique à intégrer la surveillance et la gestion à distance (RMM) avec la gestion des correctifs et l’automatisation opérationnelle, ce qui en fait une excellente option pour la surveillance d’entreprise. Les fonctionnalités d’IA de la plateforme automatisent les opérations informatiques, offrent des analyses en temps réel et améliorent l’efficacité. De plus, les services complets de centre d’assistance et de gestion de tickets d’Atera garantissent une gestion IT fluide, répondant aux besoins spécifiques des MSP et des équipes informatiques.
Fonctionnalités clés d’Atera
En plus de ses fonctionnalités principales, Atera propose plusieurs options qui renforcent son utilité comme solution de surveillance d’entreprise.
- Surveillance des serveurs : La plateforme surveille en continu la santé des serveurs, envoie des alertes en temps réel si certains seuils sont dépassés, et fournit des analyses détaillées des performances et de l’utilisation.
- Scan des actifs et inventaire : Les appareils sont découverts automatiquement (y compris le matériel réseau via SNMP) et inventoriés, vous offrant une visibilité sur les connexions et leur emplacement.
- AI Copilot (Assistance IT Générative) : L’AI Copilot d’Atera peut générer des scripts, des commandes CLI et des synthèses de sessions, permettant aux techniciens d’accélérer les diagnostics et les interventions.
- Rapports & analyses : Vous pouvez planifier des rapports automatisés (état du système, statut des correctifs, inventaire des logiciels, performance des techniciens, satisfaction des clients).
Intégrations Atera
Les intégrations incluent Bitdefender, Acronis, Webroot, Splashtop, TeamViewer, AnyDesk, QuickBooks, Xero, FreshBooks et Stripe.
Pros and Cons
Pros:
- Centralise la gestion IT dans une seule plateforme, simplifiant les opérations.
- L’inventaire intégré des actifs et des logiciels offre une visibilité sur les déploiements matériels et logiciels.
- Les alertes de seuil et les outils de maintenance à distance réduisent le temps de réponse lors des incidents sur les appareils.
Cons:
- Contrôle moins granulaire pour des workflows ou intégrations très personnalisés et complexes.
- La gestion de projet et le suivi de SLA complexes sont relativement limités.
New Product Updates from Atera
Atera Enhances IT Autopilot With Automation and File Support
Atera’s IT Autopilot gets three major boosts: you can now attach common files for deeper analysis, automate IT tasks with clear workflows, and choose how the system follows up when users go silent. These updates help streamline IT operations and improve resolution efficiency. For more information, visit Atera’s official site.
Checkmk se distingue comme un puissant logiciel de supervision d'entreprise, parfaitement équipé pour surveiller une gamme variée de composants informatiques, des serveurs aux applications. Son principal atout réside dans sa capacité à évoluer et à s'adapter, le rendant particulièrement adapté aux entreprises en croissance ou en mutation.
Pourquoi j'ai choisi Checkmk :
En analysant de nombreuses plateformes de surveillance, Checkmk a retenu mon attention grâce à sa flexibilité en matière d'évolutivité et d'adaptabilité. Ma décision s'est portée sur cet outil en raison de son habileté à répondre aux exigences d’infrastructures IT diversifiées tout en garantissant des performances constantes. Après comparaison avec ses concurrents, j'ai conclu qu’il est « le meilleur pour l’évolutivité et l’adaptabilité ».
Fonctionnalités et intégrations remarquables :
Checkmk propose un ensemble de fonctionnalités notables, dont la surveillance intuitive des serveurs, des seuils dynamiques et des outils de dépannage avancés. Son interface conviviale garantit une gestion simplifiée même pour les tâches complexes.
Côté intégrations, Checkmk travaille sans effort avec Solarwinds, permet les notifications SMS et dispose de plugins pour s’intégrer à un large éventail de dispositifs réseau, renforçant ainsi ses capacités de surveillance.
Pros and Cons
Pros:
- Offre de nombreuses options d’évolutivité
- Outils de dépannage avancés pour une résolution rapide des problèmes
- Large gamme de plugins pour une supervision réseau diversifiée
Cons:
- L’interface peut être intimidante pour les débutants
- Certaines fonctionnalités avancées nécessitent un apprentissage plus poussé
- Le prix peut être un frein pour les petites entreprises
PRTG Enterprise Monitor est une solution de supervision complète conçue pour surveiller les infrastructures informatiques à grande échelle. Elle vous permet de superviser l'ensemble de votre environnement informatique, y compris les services métiers et les accords de niveau de service (SLA), garantissant ainsi des performances et une disponibilité optimales.
Pourquoi j'ai choisi PRTG :
PRTG prend en charge une large gamme de technologies et de protocoles, ce qui vous permet de surveiller divers systèmes et appareils au sein de votre infrastructure. J'apprécie particulièrement sa fonction de découverte automatique du réseau, qui simplifie la configuration initiale en détectant et en configurant les équipements présents sur votre réseau. De plus, PRTG propose des alertes en temps réel via différents canaux, tels que l'e-mail et les notifications push, afin de vous informer rapidement de tout incident potentiel.
Fonctionnalités phares et intégrations :
Une autre fonction clé de PRTG Enterprise Monitor est sa vue centralisée, qui vous permet de gérer plusieurs installations PRTG à partir d'une interface unique. Cette vision unifiée simplifie le processus de surveillance sur des réseaux étendus et distribués, facilitant ainsi l'identification et la résolution rapides des problèmes. PRTG propose également la supervision distribuée sur un nombre illimité de sites distants, des rapports personnalisables intégrant uniquement les informations dont vous avez besoin, et plusieurs interfaces utilisateur accessibles depuis le web, un poste de travail ou un appareil mobile.
Les intégrations comprennent AWS, Cisco, Dell Technologies, HPE, VMware, ServiceNow, Check Point, Sonicwall, NetApp, Fujitsu, Lansweeper et Martello.
Pros and Cons
Pros:
- Prend en charge de multiples technologies de supervision
- Tableaux de bord personnalisables et alertes en temps réel
- Offre une vue d'ensemble complète de l'infrastructure réseau
Cons:
- La tarification basée sur le nombre de capteurs peut devenir coûteuse pour les grands réseaux
- La configuration initiale peut être chronophage
New Product Updates from PRTG
PRTG Introduces New Monitoring Sensors In Beta
This week, PRTG introduces three BETA sensors that broaden your monitoring scope for Proxmox VE clusters and SIMATIC S7-300/400 PLCs, giving you deeper operational insights. For more information, visit PRTG’s official site.
Idéal pour la surveillance de réseaux diversifiés
ManageEngine OpManager est un logiciel de surveillance d'entreprise performant, conçu pour répondre à un large éventail de besoins de surveillance réseau. Grâce à ses fonctionnalités étendues, il relève les défis liés au monitoring de réseaux diversifiés, renforçant ainsi sa position parmi les meilleurs choix.
Pourquoi j'ai choisi ManageEngine OpManager :
Choisir l’outil adapté à la surveillance de réseaux diversifiés n’a pas été une tâche facile, mais ManageEngine OpManager s’est démarqué par sa richesse fonctionnelle. Après avoir comparé ses offres et évalué ses capacités face à d’autres solutions, il est devenu évident que son approche du logiciel de surveillance d’infrastructure est à la fois robuste et variée.
C’est pourquoi je pense qu’il s’agit du « meilleur pour la surveillance de réseaux diversifiés ».
Fonctionnalités et intégrations remarquables :
ManageEngine OpManager se distingue par ses outils exceptionnels de suivi de la virtualisation et d’analyse DNS efficace, garantissant une supervision complète de chaque aspect du réseau. De plus, il utilise des techniques avancées permettant de détecter et réduire rapidement les risques de panne.
En ce qui concerne les intégrations, OpManager coopère aisément avec une multitude de solutions de gestion informatique, ce qui le rend polyvalent pour diverses infrastructures.
Pros and Cons
Pros:
- Outils de surveillance complets adaptés à des besoins variés de monitoring réseau
- Suivi avancé de la virtualisation et du DNS assurant la fiabilité réseau
- Large choix d’intégrations augmentant son utilité pour des architectures complexes
Cons:
- Le manque de transparence tarifaire peut décourager certaines organisations
- L’interface peut paraître complexe pour les utilisateurs novices en surveillance réseau
- La configuration et la personnalisation initiales peuvent prendre du temps
New Product Updates from ManageEngine OpManager
ManageEngine OpManager Vendor Templates and NCM XML Import
ManageEngine OpManager introduces enhanced vendor template integration and device template import for the NCM module using XML files. This update helps teams improve device classification and speed up configuration workflows. For more information, visit ManageEngine OpManager’s official site.
Coralogix propose une plateforme de surveillance d'entreprise, experte dans la création de solutions spécifiquement adaptées aux besoins complexes des grandes entreprises. Son approche unique en matière de personnalisation en fait un choix exemplaire pour la surveillance d'infrastructures informatiques sur mesure.
Pourquoi j'ai choisi Coralogix :
Au cours de mon exploration des logiciels de surveillance d'entreprise, Coralogix s'est nettement démarqué. Ce qui a retenu mon attention et m'a conduit à l'inclure dans cette liste, c'est sa capacité innée à adapter et façonner ses services en fonction des exigences propres à chaque entreprise.
Ses solutions personnalisées et sa faculté à dépasser les offres génériques expliquent pourquoi j'ai déterminé qu'il est « idéal pour des solutions sur-mesure d'entreprise ».
Fonctionnalités et intégrations remarquables :
L'une des fonctionnalités remarquables de Coralogix est son puissant niveau d'automatisation qui facilite le flux de travail. Grâce à sa surveillance avancée des serveurs et ses seuils dynamiques, il offre une expérience conviviale même dans des environnements d'entreprise complexes. Pour ce qui est des intégrations, Coralogix collabore efficacement avec des plateformes comme Solarwinds et Slack pour les notifications, et propose des plugins pour se connecter à divers équipements réseau, assurant ainsi une surveillance fluide.
Pros and Cons
Pros:
- Automatisation puissante pour des processus rationalisés
- Solutions personnalisées pour des besoins variés d'entreprise
- Nombreux plugins pour divers équipements réseau
Cons:
- Peut s'avérer trop sophistiqué pour les très petites entreprises
- Le prix peut être un frein pour les startups
- Courbe d'apprentissage pour comprendre toutes les fonctionnalités
Datadog sert de logiciel de surveillance d'entreprise complet, axé sur le suivi et l'analyse en temps réel de l'infrastructure cloud. Il est spécialement conçu pour les entreprises cherchant à obtenir une compréhension approfondie de leurs opérations cloud.
Pourquoi j'ai choisi Datadog :
Pour déterminer l'outil le plus adapté à la surveillance cloud, la réputation et l'ensemble de fonctionnalités robustes de Datadog étaient des indicateurs clairs de sa supériorité. J'ai choisi Datadog en raison de son orientation dédiée vers les environnements cloud et de ses capacités d'analyse impressionnantes. Sa spécialisation en tant qu'outil de surveillance cloud justifie pleinement le titre de « meilleur pour la surveillance de l'infrastructure cloud ».
Fonctionnalités et intégrations remarquables :
Datadog se distingue grâce à des fonctionnalités telles que la surveillance sans agent, des outils APM avancés et des indicateurs détaillés de planification de la capacité. Ces outils aident à rationaliser l'utilisation du processeur, à garantir la disponibilité, et à gérer efficacement l'infrastructure.
En matière d'intégrations, Datadog offre une connectivité avec des plateformes comme Linux, Windows et iOS, tout en prenant en charge des modèles et des configurations SSH pour une gestion approfondie de l'infrastructure.
Pros and Cons
Pros:
- Analyses approfondies de l'infrastructure cloud pour une prise de décision éclairée
- Large éventail d'intégrations, prenant en charge des environnements informatiques variés
- Outils efficaces de planification de la capacité pour une allocation optimale des ressources
Cons:
- Peut sembler complexe pour les nouveaux utilisateurs en raison de l'étendue des fonctionnalités
- Le modèle de tarification peut ne pas convenir aux entreprises avec un budget serré
- Peut être surdimensionné pour les petites entreprises avec peu d'opérations cloud
LogicMonitor, un logiciel de surveillance d'entreprise réputé, offre une surveillance complète des infrastructures informatiques, en mettant principalement l'accent sur les applications SaaS. Ses fonctionnalités sont essentielles pour garantir des performances exceptionnelles des plateformes SaaS, ce qui en fait un favori du secteur.
Pourquoi j'ai choisi LogicMonitor :
Lorsqu'il s'agissait de déterminer les bons outils, LogicMonitor a rapidement attiré mon attention grâce à sa spécialisation dans la surveillance axée sur le SaaS. Son approche distincte de la performance du SaaS et la comparaison avec d'autres outils ont confirmé mon jugement quant à sa supériorité dans ce domaine de niche. C'est pourquoi j'estime qu'il est véritablement le « meilleur pour la performance basée sur le SaaS ».
Fonctionnalités remarquables et intégrations :
LogicMonitor est doté d'outils APM intuitifs et de capacités de surveillance de la virtualisation, garantissant que les plateformes SaaS fonctionnent à leur niveau optimal. Son système d'alertes avancé aide à identifier et à résoudre rapidement les problèmes potentiels, évitant ainsi les temps d'arrêt non désirés.
En ce qui concerne les intégrations, LogicMonitor se connecte à de nombreux outils DevOps et propose une gamme de modules complémentaires, renforçant ainsi son utilité dans divers environnements informatiques.
Pros and Cons
Pros:
- La surveillance spécialisée du SaaS offre des informations ciblées
- Large gamme d'intégrations prenant en charge divers environnements informatiques
- Le système d'alerte avancé assure une résolution rapide des problèmes
Cons:
- L'interface peut présenter une courbe d'apprentissage pour certains utilisateurs
- L'absence de tarification transparente peut représenter un obstacle pour les nouveaux utilisateurs
- Certaines fonctionnalités peuvent être disproportionnées pour les petites entreprises
Splunk Enterprise se distingue comme un logiciel de surveillance d'entreprise essentiel, principalement axé sur l'analyse de grandes quantités de données générées par les machines. Cet outil est conçu pour les entreprises souhaitant exploiter la puissance des analyses de données afin de prendre de meilleures décisions.
Pourquoi j'ai choisi Splunk Enterprise :
La sélection de Splunk Enterprise repose sur sa capacité inégalée à transformer les données en informations exploitables, un atout incontournable à l'ère actuelle centrée sur les données. En le comparant à d'autres outils, l'expertise analytique de Splunk s'est clairement démarquée. Son efficacité à favoriser la prise de décisions fondées sur les données justifie son titre de « meilleur pour les décisions pilotées par les données ».
Fonctionnalités et intégrations remarquables :
Splunk Enterprise dispose d'outils APM robustes et d'une imposante suite de modules complémentaires, assurant des analyses approfondies et une surveillance complète de l'infrastructure. Ses fonctionnalités sont conçues pour prévenir les interruptions et garantir la fluidité des opérations. Côté intégrations, Splunk interagit avec plusieurs outils DevOps et prend en charge les configurations WMI pour une surveillance améliorée.
Pros and Cons
Pros:
- Excellentes fonctionnalités d'analytique des données pour des analyses approfondies
- Modules complémentaires variés pour une expérience de surveillance personnalisée
- Prend en charge un large éventail d'intégrations, ce qui renforce sa polyvalence
Cons:
- La grande diversité des fonctionnalités peut intimider les nouveaux venus
- L'absence de tarification transparente peut décourager des utilisateurs potentiels
- Certains utilisateurs peuvent trouver l'interface moins intuitive que celle de concurrents
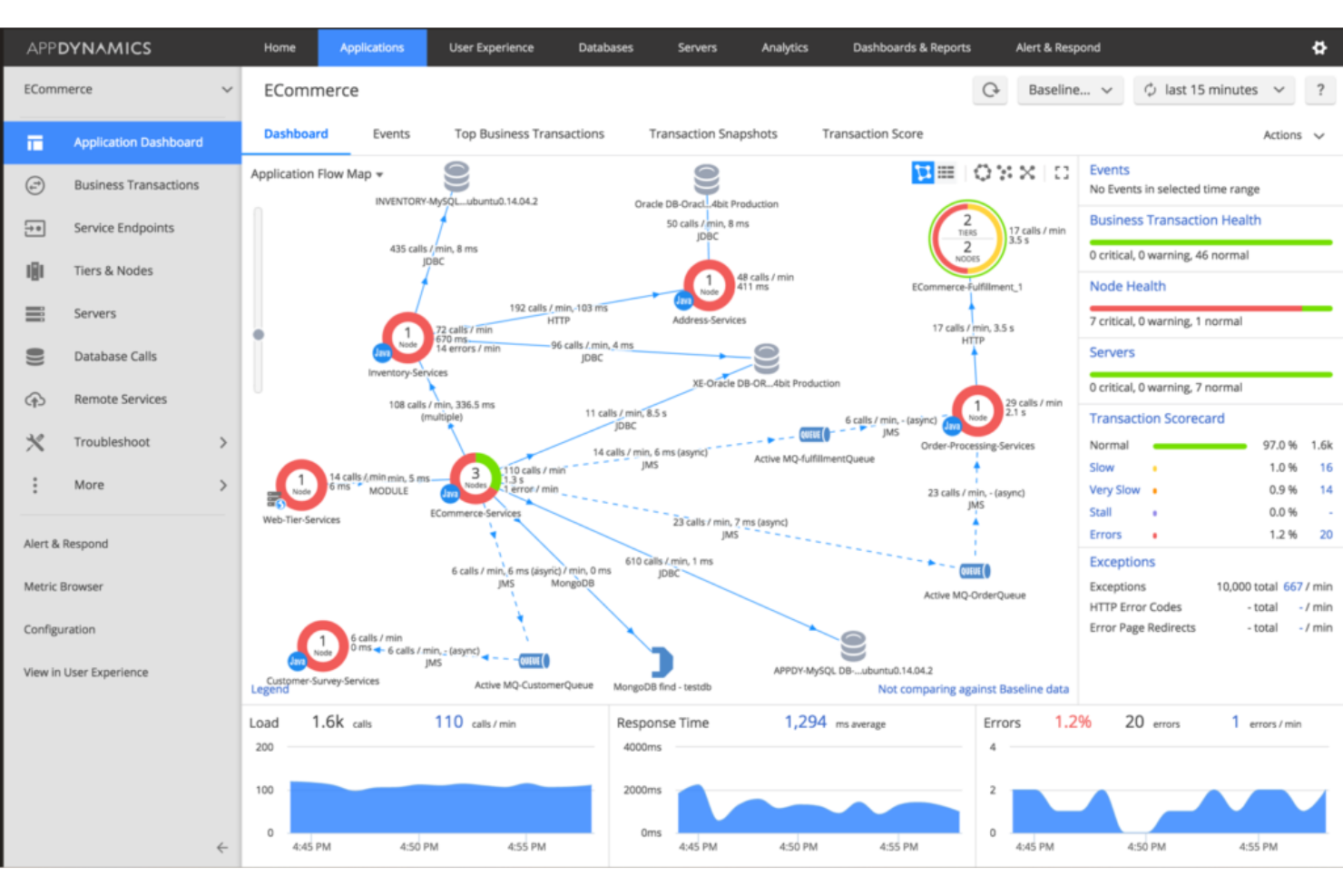
AppDynamics offre une perspective holistique sur l'infrastructure informatique, en mettant l'accent sur l'intersection entre la technologie et l'entreprise. Conçu pour ceux qui privilégient les analyses de performance métier, cet outil comble méticuleusement le fossé entre les métriques techniques et leurs implications concrètes sur les processus d'affaires.
Pourquoi j'ai choisi AppDynamics :
Parmi la multitude de logiciels de surveillance d'entreprise que j'ai examinés, AppDynamics s'est démarqué par son approche unique visant à lier les perspectives métier et technologique. J'ai opté pour cette plateforme non seulement pour ses capacités complètes de surveillance de l'infrastructure, mais surtout pour sa faculté à contextualiser les données techniques en termes d'impact sur l'activité.
Cela en faisait un choix évident pour déterminer le meilleur outil afin d'obtenir des analyses approfondies sur les performances métier.
Fonctionnalités et intégrations remarquables :
AppDynamics se distingue par sa surveillance des performances applicatives, la collecte de données en temps réel et les fonctionnalités d'analyse des causes profondes. Ces fonctionnalités, associées à ses puissantes intégrations d'API, offrent une vision plus globale des processus d'affaires.
Concernant les intégrations, AppDynamics fonctionne avec des plateformes clés telles qu'AWS, Azure et Microsoft, garantissant ainsi aux utilisateurs une observabilité étendue de leurs écosystèmes informatiques.
Pros and Cons
Pros:
- Surveillance applicative complète
- Intégration robuste avec les principaux fournisseurs de cloud
- Outils efficaces d'analyse des causes profondes
Cons:
- Courbe d'apprentissage plus raide pour les nouveaux utilisateurs
- Frais de base plus élevés que certains concurrents
- Support limité pour les outils open source
Autres logiciels de surveillance d’entreprise
Voici quelques autres solutions de surveillance d’entreprise qui n’ont pas été retenues dans ma sélection principale, mais qui méritent tout de même d’être consultées :
- Netreo
Idéal pour des analyses de rapports complètes
- IBM Instana
Meilleur pour la gestion des performances applicatives
- Grafana Enterprise
Idéal pour les capacités de visualisation
- SolarWinds Observability SaaS
Idéal pour l'intégration de l'AIOps avec l'apprentissage automatique
- BMC TrueSight Operations Management
Meilleur pour les opérations IT intégrées
- Site24x7
Idéal pour une surveillance holistique des entreprises
Critères de sélection des logiciels de surveillance d’entreprise
Pour sélectionner les meilleurs logiciels de surveillance d’entreprise inclus dans cette liste, j’ai pris en compte les besoins et difficultés courants des acheteurs comme la capacité de montée en charge et les possibilités d’intégration. J’ai également utilisé le cadre d’évaluation suivant pour garantir une analyse structurée et équitable :
Fonctionnalités principales (25 % de la note globale)
Pour être retenue dans cette liste, chaque solution devait répondre aux usages suivants :
- Surveillance des performances réseau
- Suivi du temps de disponibilité des serveurs
- Alerte sur les défaillances système
- Analyse des performances applicatives
- Supervision de la sécurité
Fonctionnalités distinctives supplémentaires (25 % de la note globale)
Pour faire la différence entre les concurrents, j’ai également recherché des atouts spécifiques, comme :
- Capacités d’analyses prédictives
- Tableaux de bord personnalisables
- Détection d’anomalies basée sur l’IA
- Prise en charge multi-cloud
- Outils de reporting automatisés
Facilité d’utilisation (10 % de la note globale)
Pour évaluer l’ergonomie de chaque système, j’ai pris en compte les éléments suivants :
- Interface intuitive
- Navigation claire
- Courbe d’apprentissage minimale
- Éléments de design réactifs
- Options de personnalisation
Intégration des nouveaux utilisateurs (10% du score total)
Pour évaluer l’expérience d’intégration des nouveaux utilisateurs pour chaque plateforme, j’ai pris en compte les éléments suivants :
- Disponibilité de vidéos de formation
- Visites interactives du produit
- Accès aux modèles prédéfinis
- Chatbots d’accompagnement
- Webinaires pour les nouveaux utilisateurs
Support client (10% du score total)
Pour évaluer les services d’assistance client de chaque éditeur de logiciel, j’ai pris en compte les critères suivants :
- Disponibilité du support 24/7
- Options de support multicanal
- Efficacité des délais de réponse
- Accès à une base de connaissances
- Assistance personnalisée
Rapport qualité/prix (10% du score total)
Pour évaluer le rapport qualité/prix de chaque plateforme, j’ai pris en considération les éléments suivants :
- Tarification compétitive
- Fonctionnalités proposées par rapport au coût
- Évolutivité des offres tarifaires
- Réductions pour utilisation à long terme
- Structure tarifaire transparente
Avis clients (10% du score total)
Pour appréhender le niveau global de satisfaction client, j’ai tenu compte des éléments suivants lors de la lecture des avis :
- Cohérence des retours positifs
- Problèmes fréquemment rapportés
- Notes de satisfaction des utilisateurs
- Fréquence des mises à jour
- Adéquation aux besoins clients
Comment choisir un logiciel de supervision d’entreprise ?
Il est facile de se perdre dans des listes interminables de fonctionnalités et des structures tarifaires complexes. Pour vous aider à rester concentré lors de votre processus de sélection de logiciel, voici une liste de points essentiels à garder à l’esprit :
| Facteur | À prendre en compte |
|---|---|
| Évolutivité | Le logiciel peut-il accompagner la croissance de votre organisation ? Considérez le nombre d’appareils et d’utilisateurs pris en charge. Privilégiez les solutions capables de supporter la montée en charge sans perte de performance. |
| Intégrations | Fonctionne-t-il avec vos outils existants ? Vérifiez la compatibilité avec vos systèmes et plateformes actuels. Des intégrations manquantes peuvent générer des inefficacités. |
| Personnalisation | Pouvez-vous adapter le logiciel à vos processus de travail ? Optez pour des options permettant la création d’alertes, tableaux de bord et rapports personnalisés. |
| Simplicité d’utilisation | Le logiciel est-il intuitif pour votre équipe ? Évaluez la courbe d’apprentissage et le besoin ou non de formations poussées. Une interface complexe peut freiner l’adoption. |
| Mise en œuvre et onboarding | Combien de temps pour démarrer ? Prenez en compte le temps et les ressources nécessaires pour l’installation et la formation. Cherchez des prestataires offrant un accompagnement solide pendant cette phase. |
| Coût | Le logiciel correspond-il à votre budget ? Comparez les modèles tarifaires et les coûts cachés comme les modules additionnels ou les frais de support. Assurez-vous que la valeur obtenue soit en adéquation avec vos contraintes financières. |
| Sécurité | Comment vos données sont-elles protégées ? Analysez les méthodes de chiffrement, les contrôles d’accès, et la conformité aux normes sectorielles. Les failles de sécurité peuvent avoir de lourdes conséquences. |
| Disponibilité du support | Quand pouvez-vous solliciter de l'aide ? Prenez en considération la disponibilité du support client et les canaux proposés. Assurez-vous de bénéficier d'une assistance réactive en cas de problème. |
Qu’est-ce qu’un logiciel de supervision d’entreprise ?
Un logiciel de supervision d’entreprise est un outil qui suit les performances et l’état de santé des systèmes informatiques à travers toute une organisation. Les professionnels IT, administrateurs réseau et ingénieurs systèmes utilisent généralement ces solutions pour garantir la fluidité et l’efficacité des systèmes. Les fonctions de surveillance, d’alerte et de reporting permettent d’identifier les problèmes, de maintenir la disponibilité et d’optimiser l’utilisation des ressources. Globalement, ces outils offrent une tranquillité d’esprit en assurant la fiabilité et l’efficacité des systèmes.
Fonctionnalités
Lors du choix d’un logiciel de supervision du matériel informatique pour votre entreprise, portez une attention particulière aux fonctionnalités clés suivantes :
- Surveillance et alertes : Suivez en continu la performance du système et recevez des alertes en cas d'activité inhabituelle ou de problèmes potentiels, ce qui aide à maintenir la disponibilité.
- Rapports et analyses : Générez des rapports détaillés et des analyses pour comprendre l’état de santé du système et les tendances de performance, facilitant ainsi la prise de décisions éclairées.
- Capacités d’intégration : Connectez-vous aux outils et plateformes existants pour garantir une opération homogène entre différents systèmes et améliorer l’efficacité des flux de travail.
- Tableaux de bord personnalisables : Personnalisez les tableaux de bord pour afficher les informations les plus pertinentes pour votre équipe, améliorant ainsi l’utilisabilité et la concentration.
- Analyses prédictives : Utilisez les données et tendances pour anticiper les problèmes potentiels avant qu’ils ne surviennent, minimisant ainsi les interruptions.
- Surveillance de la sécurité : Surveillez et protégez-vous contre les accès non autorisés et les menaces, assurant la protection des données et la conformité.
- Scalabilité : Adaptez-vous à la croissance de votre organisation en prenant en charge davantage d’appareils et d’utilisateurs sans compromettre la performance.
- Simplicité d’utilisation : Proposez une interface intuitive qui simplifie la navigation et nécessite peu de formation, favorisant ainsi une adoption rapide.
- Rapports automatisés : Planifiez la génération et la distribution automatiques de rapports réguliers, ce qui permet de gagner du temps et des efforts.
- Prise en charge multi-cloud : Gérez et surveillez les ressources sur différents environnements cloud, offrant ainsi flexibilité et contrôle.
Bénéfices
La mise en œuvre d’un logiciel de supervision d’entreprise apporte plusieurs avantages à votre équipe et à votre société. Voici quelques exemples auxquels vous pouvez vous attendre :
- Amélioration du temps de disponibilité : Grâce aux alertes et à la surveillance des performances du système, vous pouvez réagir rapidement aux problèmes et maintenir le bon fonctionnement des systèmes.
- Prise de décision informée : Les rapports et analyses fournissent des informations sur la santé du système, vous aidant à prendre des décisions basées sur les données.
- Sécurité renforcée : La surveillance continue de la sécurité aide à se prémunir contre les accès non autorisés et les menaces, garantissant ainsi conformité et protection des données.
- Réduction des coûts : L’analyse prédictive et les rapports automatisés aident à détecter les inefficacités, permettant ainsi d’optimiser les ressources et réduire les coûts.
- Informations personnalisables : Les tableaux de bord et rapports adaptés permettent à votre équipe de se concentrer sur les données les plus pertinentes, augmentant la productivité.
- Scalabilité : À mesure que votre organisation grandit, des solutions évolutives permettent de gérer davantage d’appareils et d’utilisateurs sans nuire aux performances.
- Facilité d’adoption : Une interface intuitive réduit la courbe d’apprentissage, facilitant ainsi l’adoption et l’utilisation de la solution par votre équipe.
Coûts & Tarification
Choisir un logiciel de supervision d’entreprise nécessite de comprendre les différents modèles et plans tarifaires proposés. Les coûts varient selon les fonctionnalités, la taille de l’équipe, les modules complémentaires, etc. Le tableau ci-dessous résume les plans courants, leurs prix moyens et les fonctionnalités typiques incluses dans les solutions logicielles de supervision d’entreprise :
Tableau comparatif des offres de logiciels de supervision d’entreprise
| Type de plan | Prix moyen | Fonctionnalités courantes |
|---|---|---|
| Offre gratuite | $0 | Surveillance de base, alertes limitées et support communautaire. |
| Offre personnelle | $5-$25/utilisateur/mois | Surveillance et alertes, rapports basiques et support par e-mail. |
| Offre business | $30-$75/utilisateur/mois | Surveillance avancée, analyses détaillées, intégrations et support téléphonique. |
| Offre entreprise | $100+/utilisateur/mois | Tableaux de bord personnalisés, analyses prédictives, support prioritaire et fonctionnalités de sécurité. |
FAQ sur les logiciels de surveillance d'entreprise
Voici des réponses à des questions courantes sur les logiciels de surveillance d’entreprise :
Comment évaluer la scalabilité et les performances des outils de surveillance d'entreprise ?
Commencez par tester le logiciel avec votre infrastructure actuelle et projetez vos besoins futurs. Recherchez des outils de surveillance capables de gérer facilement des volumes de données croissants et offrant une architecture à haute disponibilité. Vérifiez la présence d’analyses en temps réel, d’options de déploiement distribué et de critères clairs d’augmentation de l’échelle. Demandez aux fournisseurs des références d’entreprises de taille ou de complexité similaire à la vôtre.
Quels sont les défis d'intégration courants avec les logiciels de surveillance d'entreprise ?
Les intégrations peuvent être complexes lorsqu’il s’agit de systèmes existants, de divers fournisseurs cloud ou d’applications personnalisées. Vous pouvez rencontrer des problèmes de silos de données, d’absence d’API ou de protocoles incompatibles. Pour éviter les difficultés, choisissez une plateforme de surveillance avec des capacités d’intégration flexibles, des API robustes et des connecteurs éprouvés pour votre infrastructure principale.
Comment garantir la sécurité des données et la conformité avec les plateformes de surveillance d'entreprise ?
Assurez-vous de vérifier les certifications de sécurité et les fonctionnalités de conformité de la plateforme avant son déploiement. Recherchez la prise en charge du chiffrement, des contrôles d’accès utilisateur et des pistes d’audit. Confirmez que le fournisseur suit les normes du secteur telles que SOC 2 ou ISO 27001 et vérifiez s’il répond aux besoins de conformité de votre région, comme le RGPD ou l’HIPAA.
Quelle est la meilleure approche pour migrer à partir de systèmes de surveillance existants ?
Commencez par cartographier toutes les exigences critiques de surveillance et identifiez les lacunes de votre installation actuelle. Faites fonctionner les nouveaux systèmes et les systèmes existants en parallèle pendant la transition afin d’assurer la cohérence et la continuité des données. Prévoyez une migration par étapes, des tests approfondis et assurez une formation pour votre équipe d’exploitation afin de minimiser les perturbations.
Comment les outils de surveillance d'entreprise peuvent-ils améliorer la gestion des incidents et réduire les interruptions de service ?
Les solutions de surveillance d’entreprise fournissent des alertes en temps réel, une analyse automatique des causes premières et des tableaux de bord unifiés. Cela permet à votre équipe de détecter rapidement les problèmes et d’agir avant qu’ils ne prennent de l’ampleur. La configuration d’alertes personnalisées, de processus d’escalade et l’intégration de la surveillance avec des outils de gestion des incidents peuvent encore raccourcir les temps de résolution.
Et après :
Si vous êtes en train de rechercher un logiciel de surveillance d'entreprise, contactez un conseiller SoftwareSelect pour des recommandations gratuites.
Vous remplissez un formulaire et avez un court entretien pour préciser vos besoins. Vous recevrez ensuite une liste restreinte de logiciels à examiner. Ils vous accompagneront tout au long du processus d'achat, y compris lors des négociations de prix.
