Kurzliste der besten Observability-Plattformen
Hier ist meine Kurzliste der besten Observability-Plattformen:
Die beste Observability-Plattform hilft Teams, Probleme frühzeitig zu erkennen, Ausfallzeiten zu reduzieren, Systemverhalten nachzuvollziehen und die Performance von Anwendungen in der Produktion zu verstehen. Mit diesen Tools erhalten Entwicklungs- und Betriebsteams Einblick in Metriken, Logs und Traces, sodass Probleme diagnostiziert werden können, bevor Anwender betroffen sind.
Teams greifen oft zu Observability-Plattformen, wenn manuelles Monitoring nicht mehr ausreicht, Fehlkonfigurationen zu Ausfällen führen oder die steigende Komplexität von Systemen eine Ursachenanalyse erschwert. Probleme wie fragmentierte Daten, langsame Reaktionszeiten bei Vorfällen und eingeschränkte Übersicht über mehrere Services verlangsamen Releases und erschweren die Zusammenarbeit zwischen Teams.
Mit über 20 Jahren Branchenerfahrung als Chief Technology Officer habe ich Dutzende von Observability-Plattformen in echten Umgebungen getestet und bewertet, insbesondere in Bezug auf Datenabdeckung, Integrationen und Benutzerfreundlichkeit. Dieser Leitfaden stellt die besten Observability-Plattformen vor, die für mehr Transparenz sorgen, eine schnellere Störungssuche ermöglichen und Teams dabei helfen, stabile Systeme zu gewährleisten. Jede Bewertung enthält Informationen zu Funktionen, Vor- und Nachteilen sowie den besten Einsatzbereichen, damit Sie das passende Tool für sich finden können.
Warum Sie unseren Software-Bewertungen vertrauen können
Seit 2023 testen und bewerten wir SaaS-Entwicklungssoftware. Als Technik-Experten wissen wir, wie wichtig und schwierig die richtige Entscheidung bei der Software-Auswahl ist. Wir investieren viel in gründliche Recherchen, damit unsere Leser besser informierte Software-Kaufentscheidungen treffen können.
Wir haben mehr als 2.000 Tools für verschiedene SaaS-Entwicklungsanwendungen getestet und über 1.000 umfassende Software-Reviews geschrieben. Erfahren Sie wie wir transparent bleiben und informieren Sie sich über unsere Software-Bewertungsmethodik.
Zusammenfassung der besten Observability-Plattformen
Diese Vergleichstabelle gibt einen Überblick über die Preisdaten meiner Observability-Plattform-Empfehlungen und hilft Ihnen, die beste Lösung für Ihr Budget und Ihre geschäftlichen Anforderungen zu finden.
| Tool | Best For | Trial Info | Price | ||
|---|---|---|---|---|---|
| 1 | Am besten für Fehler- und Performance-Monitoring | Kostenloser Plan + kostenlose Demo verfügbar | Ab $26/Monat (jährlich abgerechnet) | Website | |
| 2 | Am besten geeignet für AIOps-Fähigkeiten | Kostenlose Demo + 15-tägige kostenlose Testversion verfügbar | Ab $7/Host/Monat (jährliche Abrechnung) | Website | |
| 3 | Am besten geeignet für Cloud-Überwachung | 14-tägige kostenlose Testversion + kostenloser Tarif verfügbar | Ab $15/Host/Monat (jährliche Abrechnung) | Website | |
| 4 | Am besten für Echtzeit-Metriken | Kostenloser Tarif + kostenlose Testversion verfügbar | Ab $19/Monat + Nutzung | Website | |
| 5 | Am besten für die Anwendungsleistung | Kostenlose Testversion verfügbar | Preis auf Anfrage | Website | |
| 6 | Am besten geeignet für vollständige Stack-Transparenz | Kostenlose Testversion + kostenlose Demo verfügbar | Preis auf Anfrage | Website | |
| 7 | Am besten geeignet für Zeitreihendaten | Kostenloser Plan auf Dauer verfügbar | Kostenlose Nutzung | Website | |
| 8 | Am besten für Suchfunktionen | 7-tägige kostenlose Testversion + kostenloser Plan verfügbar | Ab $99/Monat | Website | |
| 9 | Am besten für verteiltes Tracing | Kostenlose Demo verfügbar | Preise auf Anfrage | Website | |
| 10 | Am besten geeignet für ereignisgesteuerte Einblicke | Kostenloser Plan + Demo verfügbar | Ab $130/Monat | Website |
-
Site24x7
Visit WebsiteThis is an aggregated rating for this tool including ratings from Crozdesk users and ratings from other sites.4.7 -
GitHub Actions
Visit WebsiteThis is an aggregated rating for this tool including ratings from Crozdesk users and ratings from other sites.4.8 -
Docker
Visit WebsiteThis is an aggregated rating for this tool including ratings from Crozdesk users and ratings from other sites.4.6
Bewertung der besten Observability-Plattformen
Nachfolgend finden Sie meine ausführlichen Zusammenfassungen der besten Observability-Plattformen, die es auf meine Shortlist geschafft haben. Meine Reviews bieten einen detaillierten Einblick in die wichtigsten Funktionen, Vor- und Nachteile, Integrationen und idealen Anwendungsfälle jedes Tools, damit Sie die passende Lösung finden.
Sentry bietet eine unkomplizierte Lösung für Entwickler, die die Anwendungsleistung durch seine Observability-Plattform verbessern möchten. Es richtet sich an Web-, Mobil- und Spieleentwickler und stellt wichtige Tools zur Verfügung, um Anwendungsprobleme zu erkennen und zu beheben. Durch die Konzentration auf Fehler- und Performance-Monitoring deckt Sentry den kritischen Bedarf an Echtzeit-Einblicken in die Anwendungsstabilität und das Benutzererlebnis ab und ist damit eine attraktive Wahl für Teams, die die Zuverlässigkeit und Zufriedenheit der Anwender steigern möchten.
Warum ich Sentry ausgewählt habe
Ich habe Sentry aufgrund seiner leistungsstarken Fehlerüberwachungs- und Performance-Tracking-Funktionen ausgewählt, die für jede Observability-Plattform unerlässlich sind. Das Fehler-Monitoring von Sentry hilft Ihrem Team, Probleme mithilfe detaillierter Stacktraces und kontextueller Daten schnell zu identifizieren und zu beheben. Außerdem ermöglicht das Performance-Monitoring, Leistungsmetriken der Anwendung zu verfolgen und Geschwindigkeit sowie Reaktionszeit zu optimieren. Diese Funktionen passen perfekt zu den Anforderungen von Teams, die hohe Anwendungszuverlässigkeit und Leistung aufrechterhalten möchten.
Sentry Hauptfunktionen
Zusätzlich zu Fehler- und Performance-Monitoring bietet Sentry:
- Session Replay: Zeichnet Benutzersitzungen auf, um den Kontext von Fehlern und Performance-Problemen besser zu verstehen.
- Mobile Crash Reporting: Hilft Ihnen, Abstürze in mobilen Anwendungen mit detaillierten Berichten zu verfolgen und zu beheben.
- Tracing: Ermöglicht es, die Performance verteilter Systeme nachzuverfolgen und Engpässe in Ihrer Anwendung zu identifizieren.
- Code Coverage: Liefert Einblicke, welche Teile Ihres Codes ausgeführt werden, und hilft Ihnen, die Testabdeckung zu verbessern.
Sentry-Integrationen
Zu den Integrationen gehören GitHub, Slack, Jira, Bitbucket, GitLab, Trello, Microsoft Teams, Twilio, PagerDuty und Datadog.
Pros and Cons
Pros:
- Verteiltes Tracing liefert Performance-Insights auf Transaktionsebene
- Fortschrittliche Fehlergruppierung hilft, Probleme zur schnellen Behebung zu priorisieren
- Bietet Echtzeit-Fehlerverfolgung für Web-, Mobil- und Backend-Anwendungen
Cons:
- Im Basistarif nur begrenzte Benachrichtigungen und Einblicke in Anwendungen
- Nicht alle Integrationen sind nativ verfügbar, für manche werden Drittanbieter-APIs benötigt
New Product Updates from Sentry
Sentry Adds AI Dashboard Generation in Beta
Sentry introduces AI Dashboard Generation in beta, enabling users to create dashboards using prompts through an agent. This makes dashboard setup faster and easier without manual configuration. For more information, visit Sentry’s official site.
Dynatrace ist eine All-in-One-Observability-Plattform, die für IT-Betriebsteams und DevOps entwickelt wurde und Einblicke in Anwendungen, Infrastruktur und Benutzererfahrung bietet. Sie unterstützt Unternehmen bei der Überwachung und Optimierung ihrer digitalen Ökosysteme mithilfe KI-gesteuerter Analysen.
Warum ich Dynatrace ausgewählt habe: Dynatrace nutzt AIOps-Funktionen, um die Problemerkennung und -behebung zu automatisieren. Die Plattform bietet eine automatische Erkennung und Abbildung Ihres gesamten Anwendungs-Stacks, sodass Sie einen klaren Überblick über Abhängigkeiten erhalten.
Die KI-Engine Davis hilft Ihnen, Ursachen von Problemen zu identifizieren und diese nach Geschäftseinfluss zu priorisieren. Das Real-User-Monitoring der Plattform liefert Einblicke in Interaktionen und Erfahrungen der Benutzer.
Herausragende Funktionen & Integrationen:
Funktionen umfassen eine automatische Erkennung, die Ihren Anwendungs-Stack ohne manuelle Konfiguration abbildet. Die KI-Engine Davis bietet Ursachenanalysen, sodass Sie Probleme schnell beheben können. Das Real-User-Monitoring liefert detaillierte Einblicke in Benutzerinteraktionen und Leistungskennzahlen.
Integrationen umfassen AWS, Azure, Google Cloud Platform, Kubernetes, Docker, ServiceNow, Jira, Slack, Ansible und VMware.
Pros and Cons
Pros:
- Detaillierte Ursachenanalyse
- Real-User-Monitoring
- Automatische Abhängigkeitszuordnung
Cons:
- Begrenzte Anpassungsoptionen
- Hoher Ressourcenverbrauch
Datadog ist eine Überwachungs- und Sicherheitsplattform für Cloud-Anwendungen im großen Maßstab und richtet sich in erster Linie an IT- und DevOps-Teams. Sie übernimmt zentrale Aufgaben wie die Überwachung von Infrastruktur, Anwendungen und Logs, um umfassende Einblicke in Ihre Cloud-Umgebung zu bieten.
Warum ich Datadog ausgewählt habe: Die Plattform glänzt bei der Cloud-Überwachung und ist daher ideal für Teams, die cloudbasierte Anwendungen nutzen. Datadog bietet interaktive Dashboards in Echtzeit, mit denen Sie Leistungskennzahlen Ihrer Systeme visualisieren können.
Die Machine-Learning-Algorithmen von Datadog erkennen Anomalien und benachrichtigen Sie über potenzielle Probleme, bevor sie eskalieren. Die Plattform bietet zudem eine Ende-zu-Ende-Transparenz bei der Anwendungsperformance, sodass Sie für einen reibungslosen Betrieb Ihrer Cloud-Dienste sorgen können.
Herausragende Funktionen & Integrationen:
Funktionen umfassen Echtzeit-Dashboards, mit denen Sie Daten aus verschiedenen Quellen visualisieren können. Die Anomalieerkennung der Plattform nutzt maschinelles Lernen, um ungewöhnliche Muster in Ihren Metriken zu identifizieren. Außerdem bietet sie eine Ende-zu-Ende-Verfolgung, mit der Sie Anfragen durch Ihr System verfolgen und Engpässe erkennen können.
Integrationen sind unter anderem AWS, Azure, Google Cloud, Kubernetes, Docker, Slack, PagerDuty, Jenkins, GitHub und Elasticsearch.
Pros and Cons
Pros:
- Detaillierte Anwendungsverfolgung
- Anomalieerkennung
- Echtzeit-Datenanalytik
Cons:
- Erfordert Anpassung
- Hohe Einstiegshürde
Grafana ist eine Visualisierungs- und Analyseplattform zur Überwachung und zum Verständnis von Metriken aus verschiedenen Datenquellen. Sie ist besonders bei DevOps-Teams, IT-Betrieb und Datenanalysten beliebt, die Echtzeit-Einblicke in ihre Infrastruktur und Anwendungen benötigen.
Warum ich Grafana ausgewählt habe: Grafana ist darauf spezialisiert, Echtzeit-Metriken bereitzustellen, und eignet sich daher ideal für Teams, die auf aktuelle Daten angewiesen sind. Mit individuell anpassbaren Dashboards können Daten aus mehreren Quellen an einem Ort visualisiert werden.
Die Alarmierungsfunktion sorgt dafür, dass Sie über kritische Zustände informiert werden, indem Benachrichtigungen über verschiedene Kanäle versendet werden. Die Open-Source-Natur von Grafana ermöglicht es, das Tool an spezifische Bedürfnisse anzupassen und bietet eine Flexibilität, die viele andere Plattformen nicht bieten.
Herausragende Funktionen & Integrationen:
Funktionen sind unter anderem individuell anpassbare Dashboards, mit denen Visualisierungen erstellt werden können, die genau auf Ihre Anforderungen zugeschnitten sind. Das Alarmierungssystem sorgt dafür, dass Sie bei Problemen sofort benachrichtigt werden. Die Plattform unterstützt eine Vielzahl von Plugins, mit denen sich die Funktionalität für unterschiedliche Anwendungsfälle erweitern lässt.
Integrationen umfassen Prometheus, InfluxDB, Elasticsearch, Graphite, AWS CloudWatch, MySQL, PostgreSQL, OpenTSDB und Azure Monitor.
Pros and Cons
Pros:
- Starke Community-Unterstützung
- Große Auswahl an Plugins
- Individuell anpassbare Dashboards
Cons:
- Komplexer Einrichtungsprozess
- Begrenzter eingebauter Datenspeicher
AppDynamics ist eine Lösung für das Application Performance Management, die speziell für IT-Operations- und DevOps-Teams entwickelt wurde. Sie hilft dabei, die Anwendungsleistung und das Nutzererlebnis zu überwachen, um sicherzustellen, dass Ihre Anwendungen reibungslos und effizient laufen.
Warum ich AppDynamics ausgewählt habe: Die Lösung ist auf Anwendungsleistung spezialisiert und bietet tiefe Einblicke in die Funktionsweise Ihrer Anwendungen. AppDynamics ermöglicht ein End-to-End-Transaktions-Tracking, mit dem Sie Leistungsengpässe genau identifizieren können.
Das dynamische Baseline-Management hilft Ihnen, normales Leistungsniveau zu verstehen und Abweichungen zu erkennen. Das Echtzeit-Monitoring der Plattform sorgt dafür, dass Sie schnell auf alle Probleme reagieren können, die das Nutzererlebnis beeinträchtigen.
Hervorstechende Funktionen & Integrationen:
Funktionen umfassen End-to-End-Transaktions-Tracking, das Ihnen hilft, Leistungsprobleme zu identifizieren und zu beheben. Dynamisches Baseline-Management bietet Einblicke in das typische Anwendungsverhalten und erleichtert das Erkennen von Auffälligkeiten. Echtzeit-Monitoring verschafft Ihnen die Möglichkeit, direkt auf Leistungsprobleme zu reagieren und ein reibungsloses Nutzererlebnis zu gewährleisten.
Integrationen umfassen AWS, Azure, Google Cloud, Kubernetes, Docker, ServiceNow, Jira, Slack, PagerDuty und Splunk.
Pros and Cons
Pros:
- Echtzeit-Leistungsüberwachung
- Dynamische Baseline-Funktionen
- Detailliertes Transaktions-Tracking
Cons:
- Begrenzte sofort nutzbare Warnmeldungen
- Hohe technische Kenntnisse erforderlich
New Relic ist eine umfassende Observability-Plattform für die Überwachung der Anwendungsleistung. Sie ist speziell auf Entwickler- und IT-Operationsteams zugeschnitten, die vollständige Transparenz über ihre Anwendungen und ihre Infrastruktur benötigen.
Warum ich New Relic gewählt habe: Es bietet vollständige Transparenz über den gesamten Stack, was entscheidend für die Überwachung jeder Ebene Ihres Technologie-Stacks ist. Das verteilte Tracing von New Relic hilft Ihnen, den Ablauf von Anfragen über verschiedene Dienste hinweg nachzuvollziehen.
Die Echtzeitanalysen liefern Einblicke in die Anwendungsleistung und das Nutzererlebnis. Das Benachrichtigungssystem der Plattform sorgt dafür, dass Sie bei auftretenden Problemen sofort informiert werden.
Herausragende Funktionen & Integrationen:
Funktionen umfassen verteiltes Tracing, das es Ihnen ermöglicht, Anfragen innerhalb Ihrer Dienste zu verfolgen. Die Echtzeitanalysen der Plattform bieten Einblicke in die Anwendungsleistung und das Nutzererlebnis. New Relic bietet außerdem ein Benachrichtigungssystem, das Sie über auftretende Probleme informiert.
Integrationen umfassen AWS, Azure, Google Cloud, Kubernetes, Slack, PagerDuty, Jenkins, GitHub, Docker, Elasticsearch und ServiceNow.
Pros and Cons
Pros:
- Umfassendes Benachrichtigungssystem
- Echtzeitanalysen
- Überwachung des gesamten Stacks möglich
Cons:
- Hohe Kosten für Datenaufnahme
- Erfordert technisches Fachwissen
Prometheus ist ein Open-Source-Toolkit für Monitoring und Alarmierung zur Aufzeichnung von Echtzeitmetriken in einer Zeitreihendatenbank. Es wird von Entwicklern und IT-Teams weit verbreitet genutzt, die Leistungsmetriken über einen längeren Zeitraum verfolgen und analysieren müssen.
Warum ich Prometheus gewählt habe: Es ist besonders stark in der Handhabung von Zeitreihendaten, was für das Leistungsmonitoring unerlässlich ist. Prometheus bietet eine leistungsfähige Abfragesprache namens PromQL, mit der Sie Daten einfach extrahieren und verarbeiten können.
Sein multidimensionales Datenmodell bietet Flexibilität beim Speichern und Abrufen von Metriken. Die Alarmierungsfunktion der Plattform hilft Ihnen, Benachrichtigungen basierend auf bestimmten Bedingungen einzurichten, sodass Ihr Team immer informiert bleibt.
Hervorstechende Funktionen & Integrationen:
Funktionen umfassen eine flexible Abfragesprache, mit der Sie mühelos tief in Ihre Daten eintauchen können. Das multidimensionale Datenmodell unterstützt verschiedene Metriken und macht das System anpassungsfähig für unterschiedliche Anforderungen. Die Alarmierungsfunktion ermöglicht es Ihnen, Leistungsprobleme durch individuell anpassbare Alarme rechtzeitig zu erkennen.
Integrationen umfassen Kubernetes, Grafana, Consul, Etcd, OpenStack, Docker, Mesos, Amazon EC2, Google Cloud Monitoring und Azure Monitor.
Pros and Cons
Pros:
- Effiziente Datenspeicherung
- Skalierbare Architektur
- Individuell anpassbare Alarmierungsregeln
Cons:
- Begrenzte integrierte Dashboard-Funktionen
- Technisches Fachwissen erforderlich
Elastic Observability ist eine Plattform, die Einblick in Ihre Anwendungen und Infrastruktur bietet und sich vor allem an IT- und DevOps-Teams richtet. Sie ermöglicht es den Nutzern, Protokolle, Metriken und Traces zu überwachen und bietet wertvolle Einblicke in die Systemleistung und -gesundheit.
Warum ich mich für Elastic Observability entschieden habe: Die Plattform glänzt mit ihren Suchfunktionen und bietet leistungsstarke Werkzeuge zur Abfrage und Analyse von Daten. Sie nutzt Elasticsearch, so dass Sie schnell durch Protokolle und Metriken navigieren können, um relevante Informationen zu finden.
Die Kibana-Oberfläche bietet intuitive Dashboards zur Visualisierung von Daten und zur Überwachung der Leistung im Zeitverlauf. Die verteilte Architektur von Elastic sorgt für Skalierbarkeit und macht die Plattform geeignet für große Bereitstellungen.
Herausragende Funktionen & Integrationen:
Funktionen umfassen leistungsfähige Abfragewerkzeuge, mit denen Sie Daten effizient analysieren können. Die Kibana-Oberfläche bietet intuitive Dashboards zur Visualisierung von Leistungskennzahlen. Die verteilte Architektur von Elastic unterstützt Skalierbarkeit und stellt sicher, dass die Plattform große Datenmengen verarbeiten kann.
Integrationen umfassen AWS, Microsoft Azure, Google Cloud, Kubernetes, Docker, Jira, Slack, PagerDuty, ServiceNow und Ansible.
Pros and Cons
Pros:
- Intuitive Datenvisualisierung
- Skalierbare verteilte Architektur
- Starke Suchfunktionen
Cons:
- Begrenzte integrierte Benachrichtigungen
- Hoher Ressourcenverbrauch
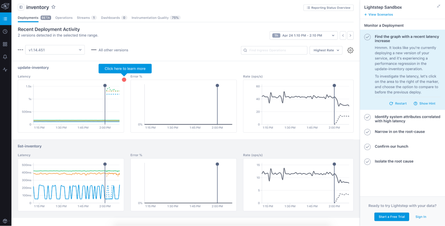
Lightstep ist eine Observability-Plattform, die für das Monitoring komplexer, auf Microservices basierender Systeme entwickelt wurde und hauptsächlich von DevOps- und Softwareentwicklungsteams eingesetzt wird. Sie liefert tiefgehende Einblicke in die Anwendungsleistung und hilft dabei, Probleme in verteilten Systemen zu identifizieren.
Warum ich mich für Lightstep entschieden habe: Die Plattform ist auf verteiltes Tracing spezialisiert, das unerlässlich ist, um zu verstehen, wie Anfragen durch komplexe Systeme fließen. Lightstep bietet eine einzigartige Sicht auf die Systemleistung, indem es Traces und Metriken automatisch analysiert.
Es stellt detaillierte Service-Maps zur Verfügung, die Abhängigkeiten und Leistungsengpässe aufzeigen. Die Echtzeit-Einblicke der Plattform erlauben es Ihrem Team, Probleme schnell zu erkennen und zu beheben, wodurch die Gesamtsystemzuverlässigkeit verbessert wird.
Hervorstechende Funktionen & Integrationen:
Funktionen beinhalten automatische Trace-Analysen, die Ihnen einen schnellen Überblick über die Systemleistung verschaffen. Detaillierte Service-Maps zeigen Abhängigkeiten und heben Leistungsengpässe hervor. Echtzeit-Einblicke ermöglichen es Ihrem Team, Probleme schnell zu identifizieren und zu beheben, was die Zuverlässigkeit sicherstellt.
Integrationen umfassen AWS, Google Cloud, Microsoft Azure, Kubernetes, Docker, PagerDuty, Slack, Datadog, Prometheus und Grafana.
Pros and Cons
Pros:
- Servicemap für Abhängigkeiten
- Unterstützt komplexe Microservices
- Echtzeit-Einblicke
Cons:
- Einarbeitungsaufwand für neue Nutzer
- Begrenzte Anpassungsmöglichkeiten
Honeycomb ist ein Observability-Tool für Entwickler und DevOps-Teams, das sich darauf konzentriert, komplexe Systeme durch ereignisgesteuerte Einblicke zu verstehen. Es ermöglicht Teams, Ereignisse zu analysieren und zu untersuchen, um Probleme zu beheben und die Performance zu optimieren.
Warum ich Honeycomb ausgewählt habe: Honeycomb bietet herausragende, ereignisgesteuerte Einblicke, mit denen Sie die Feinheiten Ihrer Systeme verstehen können. Der abfrageorientierte Ansatz von Honeycomb erlaubt es, gezielte Fragen zu Ihren Daten zu stellen und liefert detaillierte Einblicke.
Die Analyse mit hoher Kardinalität ermöglicht es, Daten ohne Einschränkungen zu erforschen und verborgene Muster zu entdecken. Die schnellen Reaktionszeiten der Plattform sorgen dafür, dass Ihr Team Probleme zügig diagnostizieren und beheben kann.
Herausragende Funktionen & Integrationen:
Funktionen umfassen einen abfragegesteuerten Ansatz, mit dem Sie gezielte Fragen zu Ihren Daten stellen können. Die Analyse mit hoher Kardinalität hilft Ihnen, Daten ohne Einschränkungen zu erforschen und verborgene Muster zu erkennen. Schnelle Reaktionszeiten gewährleisten, dass Ihr Team Probleme schnell diagnostizieren und lösen kann.
Integrationen umfassen AWS, Kubernetes, Terraform, Slack, PagerDuty, Datadog, Jenkins, CircleCI, GitHub und GitLab.
Pros and Cons
Pros:
- Schnelle Reaktionszeiten
- Analyse hochkardinaler Daten
- Detaillierte, ereignisgesteuerte Einblicke
Cons:
- Weniger eingebaute Alarme
- Einarbeitungszeit für neue Nutzer
Weitere Observability-Plattformen
Hier sind einige weitere Alternativen zu Observability-Plattformen, die es nicht auf meine Kurzliste geschafft haben, aber dennoch einen Blick wert sind:
- Splunk Observability Cloud
Am besten für Protokollanalyse
- Instana
Am besten für automatisierte Ursachenanalyse
- Uptrace
Am besten für Open-Source-Nutzer
Auswahlkriterien für Observability-Plattformen
Bei der Auswahl der besten Observability-Plattformen in dieser Liste habe ich gängige Anforderungen und Herausforderungen betrachtet, wie etwa Skalierbarkeit und Analyse von Echtzeitdaten. Zusätzlich habe ich das folgende Bewertungsmodell genutzt, um meine Einschätzungen nachvollziehbar und fair zu gestalten:
Kernfunktionen (25 % der Gesamtbewertung)
Um in die Liste aufgenommen zu werden, musste jede Lösung diese typischen Anwendungsfälle abdecken:
- Überwachung der Systemleistung
- Analyse von Logs und Metriken
- Echtzeit-Benachrichtigungen bereitstellen
- Verfolgung verteilter Traces
- Unterstützung mehrerer Datenquellen
Weitere herausragende Funktionen (25 % der Gesamtbewertung)
Zur weiteren Eingrenzung des Wettbewerbs habe ich außerdem nach besonderen Merkmalen gesucht, wie zum Beispiel:
- Anomalieerkennung
- Anpassbare Dashboards
- Prädiktive Analytik
- Erweiterte Sicherheitsfunktionen
- KI-gesteuerte Einblicke
Benutzerfreundlichkeit (10 % der Gesamtbewertung)
Um ein Gefühl für die Benutzerfreundlichkeit jedes Systems zu bekommen, habe ich Folgendes berücksichtigt:
- Intuitive Oberfläche
- Einfache Navigation
- Minimale Einarbeitungszeit
- Responsives Design
- Anpassbares Nutzererlebnis
Onboarding (10 % der Gesamtbewertung)
Um die Einführungsphase jeder Plattform zu bewerten, habe ich Folgendes berücksichtigt:
- Verfügbarkeit von Schulungsvideos
- Interaktive Produkttouren
- Zugriff auf Vorlagen
- Unterstützende Chatbots
- Informationsreiche Webinare
Kundensupport (10 % der Gesamtbewertung)
Um den Kundensupport der einzelnen Softwareanbieter zu beurteilen, habe ich Folgendes berücksichtigt:
- 24/7 Verfügbarkeit
- Mehrkanal-Support
- Schnelle Reaktionszeiten
- Kompetentes Personal
- Umfassendes Hilfezentrum
Preis-Leistungs-Verhältnis (10 % der Gesamtbewertung)
Um das Preis-Leistungs-Verhältnis jeder Plattform zu bewerten, habe ich Folgendes berücksichtigt:
- Wettbewerbsfähige Preisgestaltung
- Transparente Preisstruktur
- Flexible Abonnementoptionen
- Funktionen, die im Basispreis enthalten sind
- Rabatte bei Jahresplänen
Kundenbewertungen (10 % der Gesamtbewertung)
Um einen Gesamteindruck der Kundenzufriedenheit zu gewinnen, habe ich beim Lesen von Kundenbewertungen Folgendes beachtet:
- Allgemeine Zufriedenheitsbewertungen
- Feedback zur Performance
- Anmerkungen zur Benutzerfreundlichkeit
- Erfahrungen mit dem Kundensupport
- Feedback zum Preis-Leistungs-Verhältnis
Wie wählt man eine Observability-Plattform?
Es ist leicht, sich in langen Feature-Listen und komplexen Preisstrukturen zu verlieren. Damit Sie bei der Auswahl Ihrer Software den Überblick behalten, finden Sie hier eine Checkliste wichtiger Faktoren:
| Faktor | Was zu beachten ist |
| Skalierbarkeit | Kann die Plattform mit Ihren Anforderungen wachsen? Achten Sie darauf, ob sie größere Datenmengen und eine höhere Nutzerzahl ohne Performance-Probleme unterstützt. Suchen Sie nach einer skalierbaren Architektur. |
| Integrationen | Kann sie mit Ihren bestehenden Tools verbunden werden? Stellen Sie die Kompatibilität mit Ihrem Technologiestack sicher, etwa Cloud-Dienste, Datenbanken und andere Überwachungstools. |
| Anpassbarkeit | Können Sie die Plattform an Ihre Arbeitsabläufe anpassen? Berücksichtigen Sie die Möglichkeiten zur Anpassung von Dashboards, Benachrichtigungen und Metriken an Ihre spezifischen Anforderungen. |
| Benutzerfreundlichkeit | Ist die Plattform benutzerfreundlich? Bewerten Sie die Einarbeitungszeit und ob Ihr Team das System effizient ohne umfassende Schulung nutzen kann. |
| Einführung und Onboarding | Wie schnell können Sie starten? Achten Sie auf eine klare Dokumentation, Onboarding-Unterstützung und verfügbare Tutorials, um den Einstieg zu erleichtern. |
| Kosten | Passen die Preise zu Ihrem Budget? Analysieren Sie die Gesamtkosten, einschließlich Abogebühren, versteckter Zusatzkosten und eventueller Rabatte bei langfristigen Verträgen. |
| Sicherheitsmaßnahmen | Werden Ihre Daten geschützt? Prüfen Sie Verschlüsselung, Einhaltung von Datenschutzbestimmungen und Sicherheitszertifizierungen, um den Schutz Ihrer Daten sicherzustellen. |
| Support-Verfügbarkeit | Welche Supportoptionen gibt es? Sorgen Sie für zeitnahen Support über verschiedene Kanäle wie Chat, E-Mail oder Telefon – gerade in kritischen Situationen. |
Was ist eine Observability-Plattform?
Eine Observability-Plattform gibt Einblicke in die Leistung und den Zustand von Systemen und Anwendungen. IT-Fachkräfte, Entwickler und DevOps-Teams nutzen diese Tools in der Regel zur Überwachung, Fehlerbehebung und Optimierung ihrer Infrastruktur. Viele Teams setzen auch AIOps-Plattformen ein, um ihre Beobachtungsmöglichkeiten mithilfe künstlicher Intelligenz zu erweitern.
Überwachungs-, Alarmierungs- und Datenvisualisierungsfunktionen helfen dabei, die Systemleistung zu überwachen und Probleme zu erkennen. Insgesamt erhöhen diese Tools die Zuverlässigkeit des Systems und verbessern die Nutzererfahrung, indem sie verwertbare Einblicke liefern. Führende Daten-Observability-Plattformen bieten dabei die umfassendsten Funktionen.
Funktionen einer Observability-Plattform
Achten Sie bei der Auswahl einer Observability-Plattform auf folgende zentrale Funktionen:
- Überwachung: Bietet eine Echtzeit-Überwachung der Systemleistung, um Probleme direkt beim Auftreten zu erkennen.
- Alarmierung: Sendet Benachrichtigungen bei Anomalien oder Überschreitungen von Schwellwerten, um eine rechtzeitige Reaktion auf potenzielle Probleme zu ermöglichen.
- Datenvisualisierung: Stellt Dashboards bereit, die Metriken und Einblicke anzeigen und damit das Verständnis für den Systemzustand erleichtern.
- Verteiltes Tracing: Verfolgt Anfragen über verschiedene Dienste hinweg und hilft, Leistungsengpässe in komplexen Systemen zu identifizieren.
- Anpassbare Dashboards: Ermöglichen Nutzern, Visualisierungen und Metriken individuell an ihre Anforderungen und Arbeitsabläufe anzupassen.
- Anomalieerkennung: Erkennt mithilfe von Algorithmen ungewöhnliche Muster in Daten und gibt frühzeitige Warnungen vor potenziellen Problemen.
- Integrationsunterstützung: Stellt die Kompatibilität mit bestehenden Tools und Systemen sicher und ermöglicht einen reibungslosen Datenfluss.
- Skalierbarkeit: Unterstützt wachsende Datenmengen und Nutzerzahlen, ohne dass die Leistung abnimmt, und bietet Raum für zukünftiges Wachstum.
- Sicherheitsvorkehrungen: Schützt sensible Daten durch Verschlüsselung und die Einhaltung von Datenschutzvorschriften.
Vorteile einer Observability-Plattform
Die Einführung einer Observability-Plattform bringt zahlreiche Vorteile für Ihr Team und Ihr Unternehmen. Hier sind einige der wichtigsten:
- Verbesserte Systemzuverlässigkeit: Echtzeitüberwachung und Alarmierungen helfen, Probleme früh zu erkennen, Ausfallzeiten zu minimieren und die Systemstabilität zu erhalten.
- Schnelleres Troubleshooting: Verteiltes Tracing und Datenvisualisierung ermöglichen eine schnelle Identifikation und Behebung von Leistungsengpässen.
- Verbesserte Entscheidungsfindung: Der Zugriff auf detaillierte Einblicke und Metriken unterstützt fundierte Entscheidungen zu Systemverbesserungen und Ressourcenzuteilung.
- Erhöhte Effizienz: Automatisierte Anomalieerkennung und Benachrichtigungen entlasten Ihr Team, sodass es sich auf strategische Aufgaben statt auf manuelle Überwachung konzentrieren kann.
- Skalierbarkeitsunterstützung: Die Fähigkeit, steigende Datenmengen und Nutzerzahlen zu bewältigen, stellt sicher, dass Ihre Systeme mit den Anforderungen Ihres Unternehmens wachsen können.
- Bessere Nutzererfahrung: Proaktives Monitoring und schnelle Problemlösung sorgen für ein reibungsloseres Erlebnis Ihrer Endnutzer.
Kosten und Preise einer Observability-Plattform
Die Auswahl einer Observability-Plattform erfordert ein Verständnis der verschiedenen verfügbaren Preismodelle und Tarife. Die Kosten variieren je nach Funktionen, Teamgröße, Zusatzoptionen und mehr. Die folgende Tabelle fasst gängige Tarife, deren Durchschnittspreise und typische enthaltene Funktionen von Observability-Plattformen zusammen:
Vergleichstabelle für Observability-Plattform-Tarife
| Tariftyp | Durchschnittlicher Preis | Übliche Funktionen |
| Kostenloser Tarif | $0 | Grundlegende Überwachung, eingeschränkte Alarme und Community-Support. |
| Persönlicher Tarif | $5-$25 /user /month | Erweiterte Überwachung, anpassbare Dashboards und E-Mail-Support. |
| Business-Tarif | $30-$75 /user /month | Umfassende Datenanalyse, Integrationen, priorisierter Support und erweiterte Alarmfunktionen. |
| Enterprise-Tarif | $100-$200 /user /month | Unbegrenzte Datenspeicherung, individuelle SLAs, dedizierter Support und Compliance-Tools. |
Häufig gestellte Fragen zu Observability-Plattformen
Hier finden Sie Antworten auf häufig gestellte Fragen zu Observability-Plattformen:
Was machen Observability-Plattformen?
Observability-Plattformen helfen Ihrem Team, die Sichtbarkeit in verteilten und komplexen Umgebungen wie Multi-Cloud- und Hybrid-Setups aufrechtzuerhalten. Sie ermöglichen es Ihnen, Probleme schneller zu finden und zu beheben, wodurch die Gesamtleistung des Unternehmens verbessert wird. Mit diesen Tools können Sie sich darauf konzentrieren, andere Aspekte Ihres Betriebs zu optimieren.
Was sind die drei Hauptkomponenten der Observability?
Die drei Hauptkomponenten sind Logs (Protokolle), Metriken und Traces (Ablaufverfolgungen). Protokolle bieten detaillierte Aufzeichnungen von Ereignissen, Metriken liefern numerische Daten zur Leistungsüberwachung und Ablaufverfolgungen zeigen die Wege von Anfragen durch die Systeme. Zusammen bieten sie Ihnen einen umfassenden Überblick über den Zustand und die Leistung Ihres Systems.
Was ist der Unterschied zwischen einer Observability-Plattform und SIEM?
Eine Observability-Plattform konzentriert sich darauf, Einblicke in das Systemverhalten durch Telemetriedaten zu gewinnen. SIEM-Systeme nutzen ebenfalls Telemetrie, zielen jedoch in erster Linie darauf ab, einen ganzheitlichen Überblick über die Sicherheitslage eines Unternehmens zu bieten. Überlegen Sie, was Sie mehr benötigen – Systemeinblicke oder Sicherheitsüberwachung.
Wie verbessern Observability-Plattformen die Systemzuverlässigkeit?
Sie erhöhen die Systemzuverlässigkeit durch Echtzeitüberwachung und Alarmierungsfunktionen. So kann Ihr Team Probleme angehen, bevor sie sich verschärfen. Mit detaillierten Einblicken können Sie außerdem fundierte Entscheidungen treffen, um das Design und die Leistung des Systems zu verbessern.
Warum ist Skalierbarkeit bei einer Observability-Plattform wichtig?
Skalierbarkeit ist entscheidend, da das Datenvolumen und die Nutzerbasis wahrscheinlich wachsen werden. Eine skalierbare Observability-Plattform kann mit diesem Wachstum umgehen, ohne dass die Leistung abnimmt, sodass Ihr Monitoring auch bei veränderten Anforderungen wirkungsvoll bleibt. Prüfen Sie die Architektur der Plattform hinsichtlich ihrer Skalierbarkeit.
Wie wähle ich die richtige Observability-Plattform für mein Team aus?
Berücksichtigen Sie Faktoren wie Skalierbarkeit, Integrationen, Benutzerfreundlichkeit und Kosten. Prüfen Sie, ob die Plattform Ihre aktuellen und zukünftigen Anforderungen unterstützt. Sehen Sie sich Kundenrezensionen an und testen Sie die Plattform über eine Demo oder ein Probeabo, um herauszufinden, ob sie zu Ihren Abläufen und technischen Anforderungen passt.
Wie geht es weiter?
Steigern Sie das Wachstum Ihres SaaS und Ihre Führungsqualitäten. Abonnieren Sie unseren Newsletter und erhalten Sie aktuelle Einblicke von CTOs und angehenden Tech-Führungskräften. Wir helfen Ihnen dabei, intelligenter zu skalieren und stärker zu führen – mit Leitfäden, Ressourcen und Strategien von Top-Expert:innen!
