10 Meilleure sélection de logiciels DMARC
Here's my pick of the 10 best software from the 13 tools reviewed.
Dans le paysage numérique actuel, protéger votre organisation contre les menaces par e-mail est essentiel. Vous êtes peut-être confronté à des attaques de phishing ou à des e-mails non autorisés qui ternissent la réputation de votre marque. C’est là qu’interviennent les logiciels DMARC, véritables alliés pour sécuriser votre domaine de messagerie.
Après plusieurs années passées à tester et analyser des logiciels, je comprends bien les défis que vous rencontrez. Selon mon expérience, choisir la bonne solution DMARC peut réellement renforcer la sécurité de vos e-mails.
Dans cet article, je vous présente des avis impartiaux et rigoureusement documentés sur les meilleurs logiciels DMARC du marché. Vous découvrirez les spécificités de chaque outil et comment ils répondent à vos besoins précis. Plongeons ensemble dans les options qui aideront votre équipe à rester protégée.
Why Trust Our Software Reviews
We’ve been testing and reviewing software since 2023. As tech leaders ourselves, we know how critical and difficult it is to make the right decision when selecting software.
We invest in deep research to help our audience make better software purchasing decisions. We’ve tested more than 2,000 tools for different tech use cases and written over 1,000 comprehensive software reviews. Learn how we stay transparent & our software review methodology.
Résumé des meilleurs logiciels DMARC
Ce tableau comparatif résume les détails de tarification de mes meilleures sélections de logiciels DMARC afin de vous aider à trouver la solution la plus adaptée à votre budget et vos besoins professionnels.
| Tool | Best For | Trial Info | Price | ||
|---|---|---|---|---|---|
| 1 | Idéal pour les rapports DMARC détaillés | Essai gratuit de 15 jours + démo gratuite | À partir de 8$/utilisateur/mois (facturé annuellement) | Website | |
| 2 | Idéal pour l’application des politiques DMARC | Not available | À partir de 14$/utilisateur/mois (facturé annuellement) | Website | |
| 3 | Idéal pour l'analytique DMARC avec surveillance DNS | Plan gratuit disponible | À partir de $4.35/utilisateurs illimités/mois | Website | |
| 4 | Idéal pour la diversité des outils et du support | Not available | À partir de 10 $/utilisateur/mois (facturation annuelle) | Website | |
| 5 | Idéal pour l'automatisation et la réponse aux incidents | Not available | À partir de $11/utilisateur/mois (facturé annuellement) | Website | |
| 6 | Idéal pour la protection des grandes entreprises | Démo gratuite disponible | À partir de $20/utilisateur/mois (minimum 50 licences) | Website | |
| 7 | Idéal pour l’interprétation des rapports DMARC | Not available | À partir de $10/utilisateur/mois (facturation annuelle) | Website | |
| 8 | Idéal pour authentifier la légitimité des emails | Offre gratuite disponible | À partir de $15/utilisateur/mois (facturé annuellement) | Website | |
| 9 | Idéal pour des analyses détaillées via le tableau de bord | Not available | À partir de $5/utilisateur/mois (facturé annuellement) | Website | |
| 10 | Idéal pour les modèles de menace avancés et l'analyse approfondie | Not available | À partir de 18 $/utilisateur/mois (minimum 10 utilisateurs) | Website |
-
Site24x7
Visit WebsiteThis is an aggregated rating for this tool including ratings from Crozdesk users and ratings from other sites.4.7 -
GitHub Actions
Visit WebsiteThis is an aggregated rating for this tool including ratings from Crozdesk users and ratings from other sites.4.8 -
Docker
Visit WebsiteThis is an aggregated rating for this tool including ratings from Crozdesk users and ratings from other sites.4.6
Avis sur les meilleurs logiciels DMARC
Vous trouverez ci-dessous mes synthèses détaillées des meilleurs logiciels DMARC de ma liste restreinte. Mes tests offrent un aperçu approfondi des principales fonctionnalités, des avantages et inconvénients, des intégrations et des cas d’utilisation idéaux pour vous aider à identifier la solution qui vous convient le mieux.rn
PowerDMARC est une plateforme complète d’authentification et de sécurité des e-mails conçue pour protéger les organisations contre l’usurpation d’identité, l’hameçonnage (phishing) et la fraude. Elle est adaptée aux entreprises et organisations de toutes tailles.
Pourquoi j’ai choisi PowerDMARC : J’apprécie ses rapports DMARC détaillés, qui offrent une visibilité sur les sources malveillantes ciblant un domaine. Cela est rendu possible grâce à un moteur de Threat Intelligence (TI) qui aide les organisations à identifier et à atténuer les menaces en temps réel. De plus, PowerDMARC propose des rapports médico-légaux avec chiffrement pour garantir que les informations sensibles restent protégées tout en fournissant des indications sur les échecs d’authentification des e-mails.
Fonctionnalités et intégrations remarquables :
Les fonctionnalités incluent un Sender Policy Framework (SPF) hébergé, DomainKeys Identified Mail (DKIM), des indicateurs de marque pour l’identification des messages (BIMI), la sécurité de transport stricte des agents de transfert de courrier (MTA-STS) et des services de surveillance 24/7 pour une gestion proactive de la sécurité des e-mails.
Pros and Cons
Pros:
- Prend en charge divers protocoles de sécurité des e-mails
- Utilise l’IA et le threat intelligence pour renforcer la sécurité
- Contrôles solides d’authentification des e-mails
Cons:
- La configuration et la gestion optimales de l’outil peuvent nécessiter une expertise technique
- Dépendance à la technologie propriétaire qui peut limiter la flexibilité et les options de personnalisation
Red Sift OnDMARC est une plateforme de sécurité des e-mails basée sur le cloud, axée sur l’aide aux organisations pour la mise en œuvre des protocoles d’authentification DMARC, SPF et DKIM. Elle est conçue pour prévenir l’usurpation d’identité, l’hameçonnage (phishing) et la compromission de la messagerie d’entreprise (BEC) en simplifiant la configuration des politiques et en surveillant de manière proactive la santé de votre domaine.
Pourquoi j’ai choisi OnDMARC : J’ai choisi Red Sift OnDMARC car il facilite une application plus rapide de DMARC, ce qui peut être utile si vous cherchez à réduire l’exposition à l’usurpation d’identité. J’ai trouvé l’outil DNS Guardian utile pour identifier des problèmes tels que les sous-domaines dormants ou les configurations CNAME qui pourraient autrement passer inaperçues. J’ai aussi noté la fonctionnalité SPF dynamique, qui aide à gérer les enregistrements SPF plus efficacement—particulièrement utile si vous gérez une configuration e-mail complexe.
Fonctionnalités et intégrations phares :
OnDMARC inclut l’aplatissement dynamique des SPF, la découverte automatisée des sous-domaines, l’analyse de domaine basée sur l’IA et la prise en charge hébergée de BIMI avec certificats Verified Mark. Les intégrations incluent Microsoft Azure Active Directory, SAML SSO, Okta, Zoominfo et l’API propre à OnDMARC.
Pros and Cons
Pros:
- Analyse DMARC robuste basée sur le cloud
- Adapté à toutes les tailles d’entreprise
- Renseignement sur les menaces en temps réel et surveillance active
Cons:
- Nécessite une bonne compréhension des plateformes cloud
- Peut ne pas convenir aux entreprises sans infrastructure cloud
- Prix d’entrée plus élevé
DmarcDkim.com est une plateforme spécialisée dans la sécurité des e-mails qui vous aide à mettre en œuvre et à surveiller les enregistrements DMARC, DKIM et SPF afin de protéger votre domaine contre l'usurpation d'identité et le phishing. Elle est conçue pour les entreprises recherchant des outils pratiques pour renforcer l'authentification des e-mails et rester en conformité avec les normes de sécurité.
Pourquoi j'ai choisi DmarcDkim.com : J'ai choisi DmarcDkim.com parce qu'il fournit des informations exploitables pour améliorer votre posture d'authentification des e-mails. Ses rapports clairs vous permettent de repérer les sources de messagerie mal configurées et offrent des étapes précises pour les corriger—ce que toutes les plateformes DMARC ne font pas aussi bien. J'apprécie également la façon dont il vous guide tout au long du processus d'installation avec des ressources détaillées pour gérer les enregistrements DMARC, DKIM et SPF. Si vous êtes soucieux à la fois de protection et de clarté, c'est un excellent choix.
Fonctionnalités et intégrations remarquables de DmarcDkim.com :
Les fonctionnalités incluent des tableaux de bord de surveillance DMARC pour visualiser les résultats d'authentification, des outils de vérification de domaine pour identifier les vulnérabilités et des utilitaires SPF/DKIM pour ajuster finement vos enregistrements DNS. Ces outils simplifient le processus de mise en conformité et aident à maintenir une forte sécurité de domaine.
Les intégrations comprennent ActiveCampaign, MailerLite, GetResponse, Brevo, MailChimp, Mailjet, MailerSend, Omnisend, Sender.net, Zoho, HubSpot, FunnelMaker, Salesforce, Google Workspace, Buttondown.
Pros and Cons
Pros:
- Guidage clair étape par étape
- Améliore la délivrabilité des e-mails
- Accent fort sur la sécurité des e-mails
Cons:
- Portée d'intégration limitée
- Nécessite la gestion des DNS
EasyDMARC propose une suite d’outils DMARC complétée par une gamme d’options d’assistance, permettant aux utilisateurs de protéger efficacement leurs domaines contre l’hameçonnage et l’usurpation d’identité. Destinée à des profils ayant différents niveaux d’expertise, la diversité de ses outils et de ses dispositifs d’accompagnement mérite d’être soulignée.
Pourquoi j’ai choisi EasyDMARC : Dans mon processus de sélection d’outils DMARC, la combinaison variée d’outils et de méthodes de support d’EasyDMARC a particulièrement retenu mon attention. Sa volonté affirmée de doter les utilisateurs de multiples solutions tout en s’assurant qu’ils bénéficient d’un accompagnement distingue la solution. Pour celles et ceux qui privilégient la diversité tant au niveau des outils que du support, EasyDMARC est sans conteste un excellent choix.
Fonctionnalités et intégrations remarquables :
EasyDMARC offre des fonctionnalités telles qu’une veille avancée sur les menaces, des analyses reposant sur l’intelligence artificielle et un suivi mondial des risques. Ses capacités d’intégration permettent une collaboration fluide avec les principaux services de messagerie et plateformes d’entreprise, favorisant son intégration dans des écosystèmes métiers variés.
Pros and Cons
Pros:
- Ensemble d’outils DMARC très complet
- Analyses épaulées par l’intelligence artificielle
- Multiples canaux de support, incluant chat et email
Cons:
- Solution potentiellement complexe pour les débutants avec DMARC
- L’interface utilisateur peut demander une phase d’adaptation
- Les fonctionnalités premium peuvent vite devenir coûteuses
GoDMARC s'impose comme une solution robuste dans le domaine du DMARC, mettant l'accent sur l'automatisation et des réponses rapides aux incidents. Pour les entreprises nécessitant une approche proactive face aux défis DMARC, GoDMARC offre un mécanisme de défense actif.
Pourquoi j'ai choisi GoDMARC : En examinant différentes solutions DMARC, les puissantes fonctionnalités d'automatisation de GoDMARC et son efficacité en gestion des incidents ont retenu mon attention. Ces caractéristiques distinguent GoDMARC de nombreux concurrents sur le marché. Pour toute entreprise cherchant une limitation active des menaces et valorisant l'automatisation, GoDMARC apparaît comme l'option la plus adaptée.
Caractéristiques remarquables & intégrations :
GoDMARC se démarque par son blocage automatisé des menaces et son moteur de réponse aux incidents qui fournit des alertes en temps réel. En termes d'intégration, il offre une compatibilité avec la majorité des systèmes de messagerie d'entreprise et même avec certaines plateformes avancées de détection de menaces.
Pros and Cons
Pros:
- Blocage automatisé des menaces efficace
- Réponse aux incidents en temps réel
- Tableau de bord analytique détaillé
Cons:
- Courbe d'apprentissage légèrement plus abrupte
- Peut être plus adapté aux entreprises de taille moyenne à grande
- Peut être considéré comme une option plus onéreuse pour certains
Proofpoint se distingue comme une plateforme complète de protection des e-mails, conçue pour répondre aux complexités des opérations à l’échelle des grandes entreprises. Au-delà du simple DMARC, elle est façonnée pour gérer et atténuer une multitude de menaces liées aux e-mails, correspondant parfaitement aux besoins des grandes sociétés.
Pourquoi j'ai choisi Proofpoint Email Protection : En comparant les solutions DMARC pour une protection de niveau entreprise, l’étendue et la profondeur de la sécurité email de Proofpoint se sont démarquées. Ce n’est pas seulement un outil DMARC, mais un véritable bouclier protecteur pour les infrastructures de messagerie électronique. Selon moi, pour les entreprises de grande envergure, c’est l’outil le mieux adapté.
Fonctionnalités phares & intégrations :
La protection multicouche de Proofpoint garantit que les menaces sont atténuées à plusieurs niveaux. Son analyse dynamique de la réputation renforce ses mécanismes de défense en évaluant la réputation de l'expéditeur. Proofpoint s’intègre avec les outils d’entreprise populaires, des serveurs de messagerie aux systèmes CRM.
Pros and Cons
Pros:
- Protection multicouche contre des menaces variées
- Analyse dynamique de la réputation des expéditeurs
- Conçu pour les grandes entreprises
Cons:
- Peut être surdimensionnée pour les petites et moyennes entreprises
- Tarification élevée
- La complexité exige une équipe dédiée à l’optimisation
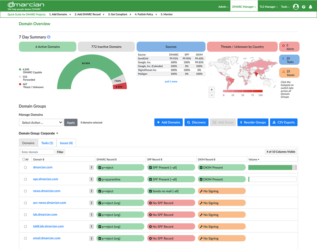
Dmarcian, comme son nom l'indique, se concentre exclusivement sur DMARC, offrant des solutions solides qui aident les utilisateurs à interpréter et exploiter efficacement les rapports DMARC. Grâce à son interface conviviale et sa capacité d’interprétation, il comble le fossé entre la complexité des données DMARC et des recommandations exploitables.
Pourquoi j'ai choisi dmarcian : Après avoir passé en revue une multitude d'outils DMARC, dmarcian s'est imposé comme la référence pour l’interprétation des rapports DMARC. La profondeur et la clarté avec lesquelles dmarcian transforme les données DMARC en actions concrètes sont remarquables. Pour les organisations ou individus ayant des difficultés à interpréter ces rapports, cet outil se distingue nettement.
Fonctionnalités et intégrations remarquables :
Dmarcian propose une fonctionnalité de frise chronologique donnant du contexte aux données historiques DMARC, ainsi qu’une vue d’ensemble du domaine qui simplifie les enregistrements DMARC complexes. Sa capacité à s’intégrer avec les principales plateformes de messagerie permet aux utilisateurs d’éviter de jongler entre plusieurs outils.
Pros and Cons
Pros:
- Interprétation intuitive des rapports DMARC
- Contexte sur les données DMARC historiques
- Vue d’ensemble de domaine simplifiée
Cons:
- Tarification potentiellement élevée pour les petites organisations
- Principalement centré sur DMARC, des outils complémentaires peuvent être nécessaires
- Une courbe d’apprentissage peut exister pour les novices complets de DMARC
Valimail se spécialise dans la fourniture d'une plateforme robuste conçue principalement pour authentifier la légitimité des emails. En veillant à ce que seuls les courriels valides atteignent la boîte de réception, elle joue un rôle clé dans la protection contre les attaques d'usurpation d'identité et de phishing.
Pourquoi j'ai choisi Valimail : Après une comparaison approfondie de divers outils DMARC, j'ai constaté que Valimail se distinguait par son accent particulier sur la légitimité des emails. Sa conception spécifique visant à vérifier l'authenticité de chaque courriel en fait une référence sur un marché saturé. Face à la multiplication des menaces d'attaques par email, je pense que Valimail est inégalé pour les organisations mettant l'accent sur l'authenticité des messages.
Fonctionnalités clés & intégrations :
La plateforme Valimail propose une surveillance en temps réel, ainsi qu'une configuration SPF et DKIM automatisée. Elle offre également des intégrations poussées avec les principaux fournisseurs de services de messagerie et plateformes de sécurité, assurant ainsi une protection élargie pour les utilisateurs.
Pros and Cons
Pros:
- Accent mis sur l'authenticité des emails
- La configuration automatisée réduit l'intervention manuelle
- Surveillance des menaces en temps réel
Cons:
- Courbe d'apprentissage potentiellement plus raide pour les débutants
- Ce n'est pas l'option la moins chère
- Certaines fonctionnalités avancées sont réservées aux formules supérieures
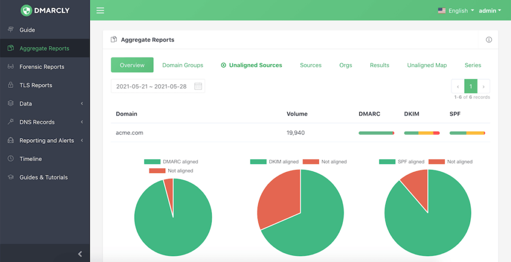
DMARCLY s'impose comme un pilier dans le domaine de la sécurité des e-mails, dédié à fournir des solutions DMARC conçues pour protéger les domaines contre l'usurpation d'identité et le phishing. Fidèle à son engagement, l'atout principal de l'outil réside dans son tableau de bord, offrant une vision détaillée du trafic d'e-mails et des menaces – justifiant ainsi son statut de meilleur choix pour des analyses complètes via le tableau de bord.
Pourquoi j'ai choisi DMARCLY : Parmi la multitude d'outils DMARC que j'ai examinés, DMARCLY a constamment retenu mon attention. Ce n'est pas seulement son large éventail de fonctionnalités qui m'a convaincu, mais également la qualité et la profondeur des analyses proposées par son tableau de bord. À la suite de mes comparaisons et évaluations, l'exhaustivité du tableau de bord de DMARCLY est inégalée, en faisant un choix optimal pour ceux qui recherchent des analyses pointues.
Fonctionnalités principales & intégrations :
DMARCLY se distingue par sa carte des menaces en temps réel, facilitant l'identification rapide des sources d'e-mails potentiellement malveillantes. De plus, l'outil propose des rapports agrégés et médico-légaux, permettant une analyse macro à micro des situations de sécurité des e-mails. Côté intégration, DMARCLY se montre polyvalent et s'adapte aux principaux fournisseurs de services de messagerie et aux outils de sécurité, assurant ainsi la continuité des opérations et des workflows.
Pros and Cons
Pros:
- Analyses complètes via le tableau de bord
- Cartographie des menaces en temps réel
- Rapports agrégés et médico-légaux détaillés
Cons:
- Facturation limitée aux cycles annuels
- Peut sembler complexe pour les utilisateurs non techniques
- Dépend fortement des fonctionnalités DMARC, nécessitant souvent des outils de sécurité complémentaires
Idéal pour les modèles de menace avancés et l'analyse approfondie
Agari DMARC Protection excelle dans le déploiement de modèles de menace avancés pour décrypter la complexité des menaces par e-mail, offrant aux utilisateurs une analyse claire et approfondie. Grâce à un accent mis sur la modélisation avancée, Agari fournit des informations détaillées sur les menaces potentielles.
Pourquoi j'ai choisi Agari DMARC Protection : Lors de ma sélection d'outils DMARC, l'engagement d'Agari envers la modélisation avancée des menaces et l'analytique a retenu mon attention. J'ai estimé que sa profondeur dans l'analyse des menaces et sa volonté d'anticiper l'évolution des cyberattaques le distinguent. Pour les entreprises qui privilégient une analyse poussée et sophistiquée plutôt que des rapports DMARC basiques, Agari DMARC Protection est mon choix numéro un.
Fonctionnalités et intégrations remarquables :
La force d'Agari DMARC Protection réside dans sa réponse adaptative aux menaces, son analyse basée sur l'identité et son intelligence mondiale des menaces. Côté intégration, Agari complète la plupart des grandes plates-formes de messagerie et des écosystèmes de sécurité d'entreprise, garantissant une posture de sécurité unifiée.
Pros and Cons
Pros:
- Modélisation avancée pour des analyses approfondies
- Réponse adaptative face aux menaces émergentes
- Renseignement mondial et complet sur les menaces
Cons:
- Peut être surdimensionné pour les petites entreprises
- Tarif plus élevé que certaines alternatives
- Le nombre minimum d'utilisateurs requis peut limiter les petites équipes
Autres logiciels DMARC
Voici quelques autres options logicielles DMARC qui n’ont pas été retenues dans ma sélection principale, mais qui méritent tout de même votre attention :rn
- Sendmarc
Idéal pour une configuration et une supervision conviviales
- DMARC Report
Idéal pour des analyses et des insights exploitables
- ProDMARC
Idéal pour une cyberveille avancée
Critères de sélection des logiciels DMARC
Pour choisir les meilleurs logiciels DMARC à inclure dans cette liste, j’ai pris en compte les besoins courants des acheteurs et leurs difficultés, comme la précision de l’authentification des e-mails ou la facilité d’intégration aux systèmes existants. J’ai également utilisé le cadre suivant pour structurer et objectiver mon évaluation :
Fonctionnalités de base (25 % de la note finale)
Pour figurer dans cette sélection, chaque solution devait répondre à ces usages fréquents :
- Authentifier les expéditeurs d’e-mails
- Surveiller le trafic de messagerie
- Générer des rapports DMARC
- Détecter l’utilisation non autorisée des domaines
- Protéger contre les attaques de phishing
Fonctionnalités remarquables supplémentaires (25 % de la note finale)
Pour affiner la sélection, j’ai également recherché des fonctionnalités distinctives telles que :
- Alerte en temps réel
- Tableau de bord d’analyse avancé
- Détection des menaces basée sur l’IA
- Prise en charge multilingue
- Rapports personnalisables
Facilité d’utilisation (10 % de la note finale)
Pour évaluer l’ergonomie de chaque système, j’ai étudié les aspects suivants :
- Conception d'une interface intuitive
- Navigation simple
- Documentation claire
- Performance réactive
- Paramètres utilisateur personnalisables
Intégration des nouveaux utilisateurs (10 % du score total)
Pour évaluer l’expérience d’intégration sur chaque plateforme, j’ai pris en compte les éléments suivants :
- Disponibilité de vidéos de formation
- Visites guidées interactives du produit
- Accès à des webinaires
- Guides d’installation étape par étape
- Assistance par chatbot
Service client (10 % du score total)
Pour analyser les services d’assistance de chaque fournisseur de logiciel, j’ai pris en compte les critères suivants :
- Disponibilité d’un support 24/7
- Accès à un chat en direct
- Base de connaissances complète
- Gestionnaire de compte dédié
- Temps de réponse rapides
Rapport qualité/prix (10 % du score total)
Pour évaluer la valeur des plateformes au regard de leur coût, j’ai pris en compte les éléments suivants :
- Tarification compétitive
- Structure tarifaire transparente
- Options d’abonnement flexibles
- Réductions pour les abonnements annuels
- Disponibilité d’une version d’essai gratuite
Avis clients (10 % du score total)
Pour évaluer la satisfaction générale des clients, j’ai pris en considération les aspects suivants lors de la lecture des avis utilisateurs :
- Retours positifs sur les fonctionnalités
- Satisfaction vis-à-vis du support client
- Facilité de mise en œuvre
- Fiabilité des performances
- Perception du rapport qualité/prix
Comment choisir un logiciel DMARC
Il est facile de se perdre dans de longues listes de fonctionnalités et des structures tarifaires complexes. Pour vous aider à rester concentré durant votre processus de sélection de logiciel, voici une liste de critères à garder en tête :
| Facteur | À prendre en compte |
|---|---|
| Scalabilité | Le logiciel peut-il évoluer avec votre entreprise ? Considérez les volumes d’emails futurs et vérifiez s’il peut répondre à une augmentation de la demande sans coûts additionnels ou baisse de performances. |
| Intégrations | S’intègre-t-il à vos outils existants ? Vérifiez la compatibilité avec vos fournisseurs de messagerie et vos autres systèmes de sécurité pour éviter du travail supplémentaire ou des interruptions dans vos flux de travail. |
| Personnalisation | Pouvez-vous adapter le logiciel à vos besoins ? Cherchez des options de personnalisation des rapports et alertes pour que la solution réponde à vos exigences et processus spécifiques. |
| Facilité d’utilisation | L’interface est-elle conviviale ? Vérifiez que votre équipe peut naviguer facilement dans le logiciel sans formation approfondie, pour minimiser le temps dédié à l’apprentissage de nouveaux outils. |
| Mise en œuvre et intégration | Combien de temps avant d’être opérationnel ? Évaluez le processus d’installation et la disponibilité de ressources d’accompagnement comme des guides ou tutoriels afin de démarrer en douceur. |
| Coût | Comment la tarification s’accorde-t-elle à votre budget ? Comparez les modèles de prix et surveillez les éventuels frais cachés pour garantir que la solution reste abordable et offre un bon retour sur investissement. |
| Garanties de sécurité | Quelles mesures protègent vos données ? Vérifiez la présence de protocoles de sécurité solides pour empêcher l’accès non autorisé et protéger les informations sensibles contre les failles. |
| Exigences de conformité | Le logiciel respecte-t-il les normes du secteur ? Assurez-vous qu’il est conforme aux réglementations en vigueur pour éviter tout problème légal et garantir l’application des bonnes pratiques. |
Qu’est-ce qu’un logiciel DMARC ?
Un logiciel DMARC est un outil permettant aux organisations de protéger leurs domaines de messagerie contre les utilisations non autorisées, telles que le hameçonnage et l’usurpation d’adresse email. Les professionnels IT, les analystes de sécurité et les administrateurs de messagerie utilisent généralement ces outils pour garantir l’intégrité et la sécurité des emails. Les fonctionnalités de surveillance, de rapport et d’application des politiques aident à identifier les menaces, améliorer la délivrabilité des emails et préserver la réputation du domaine. Dans l’ensemble, ces outils de test de messagerie offrent une protection essentielle aux entreprises contre les attaques par email.
Fonctionnalités
Lors du choix d’un logiciel DMARC, soyez attentif aux fonctionnalités clés suivantes :
- Authentification des e-mails : Vérifie la légitimité des expéditeurs d’e-mails pour prévenir l’usurpation d’adresse et les attaques de phishing.
- Rapports : Fournit des rapports détaillés sur le trafic des e-mails et l’application des politiques pour aider à identifier l’utilisation non autorisée.
- Application des politiques : Applique automatiquement les politiques DMARC afin de contrôler la gestion des e-mails lorsqu’ils échouent à l’authentification.
- Alerte en temps réel : Notifie immédiatement les utilisateurs des activités suspectes ou des violations de politiques pour permettre une réaction rapide.
- Capacités d’intégration : S’intègre parfaitement aux systèmes de messagerie et de sécurité existants afin de renforcer la protection globale.
- Tableaux de bord personnalisables : Permet aux utilisateurs d’adapter les vues et les rapports pour cibler les données les plus pertinentes selon leurs besoins.
- Détection des menaces : Identifie et met en évidence les menaces potentielles grâce à l’IA ou au machine learning pour une protection proactive.
- Interface conviviale : Garantit une navigation fluide et réduit la courbe d’apprentissage pour les équipes de sécurité et IT.
- Scalabilité : S’adapte à la croissance du volume des e-mails et à l’évolution des besoins en sécurité sans sacrifier les performances.
- Soutien à la conformité : Aide à répondre aux réglementations et normes du secteur afin d’éviter des complications juridiques.
Avantages
L’implémentation d’un logiciel DMARC offre plusieurs avantages pour votre équipe et votre entreprise. Voici quelques bénéfices dont vous pourrez profiter :
- Renforcement de la sécurité des e-mails : Protège votre domaine contre le phishing et l’usurpation d’adresse en vérifiant l’authenticité des expéditeurs.
- Amélioration de la réputation de la marque : Maintient la confiance de vos clients en garantissant que seuls les e-mails légitimes proviennent de votre domaine.
- Informations exploitables : Propose des rapports et des analyses détaillés qui aident à détecter l’utilisation non autorisée et à optimiser les stratégies d’e-mail.
- Efficacité des coûts : Réduit les pertes financières potentielles dues aux attaques de phishing en prévenant la fraude par e-mail.
- Conformité réglementaire : Favorise le respect des normes et réglementations du secteur, minimisant ainsi les risques juridiques.
- Meilleure délivrabilité des e-mails : Garantit que davantage de vos e-mails légitimes atteignent les boîtes de réception en évitant d’être signalés comme spam.
- Réponse proactive aux menaces : Permet d’identifier et de réagir rapidement aux menaces grâce aux alertes en temps réel et à l’application des politiques.
Coûts & Tarification
Choisir un logiciel DMARC nécessite de comprendre les différents modèles et plans tarifaires disponibles. Les coûts varient en fonction des fonctionnalités, de la taille de l’équipe, des options supplémentaires, et plus encore. Le tableau ci-dessous résume les offres courantes, leurs prix moyens ainsi que les fonctionnalités typiques incluses dans les solutions DMARC :
Tableau comparatif des plans pour les logiciels DMARC
| Type de plan | Prix moyen | Fonctionnalités courantes |
| Plan gratuit | $0 | Rapports de base, authentification des e-mails et support limité. |
| Plan personnel | $10-$30/user/month | Rapports améliorés, application des politiques et options d’intégration de base. |
| Plan professionnel | $50-$100/user/month | Analyses avancées, alertes en temps réel et prise en charge multi-utilisateurs. |
| Plan entreprise | $150-$300/user/month | Tableaux de bord personnalisables, détection des menaces pilotée par l’IA et gestion de compte dédiée. |
FAQ sur les logiciels DMARC
Voici des réponses aux questions courantes sur les logiciels DMARC :rn
Combien de temps faut-il pour que DMARC fonctionne ?
Les enregistrements DMARC prennent généralement quelques heures pour se propager à travers les serveurs DNS. Cependant, la mise à jour complète de votre enregistrement DMARC dans le DNS peut prendre jusqu’à 72 heures. Dans la plupart des cas, vous constaterez les changements sous 24 heures. Assurez-vous que votre configuration est correcte pour éviter les retards.rn
Quelles sont les limitations de DMARC ?
Une limitation majeure est qu’un seul enregistrement DMARC peut exister par domaine. Cela peut sembler restrictif, mais cela garantit qu’une politique unique et claire s’applique à la gestion des e-mails. Vous devrez gérer avec soin vos enregistrements SPF et DKIM pour optimiser l’efficacité de DMARC.rn
Comment configurer DMARC correctement ?
Pour configurer DMARC, rendez-vous chez votre hébergeur DNS et créez un enregistrement TXT dans le DNS. Saisissez la valeur d’hôte et les valeurs DMARC spécifiques requises. Enregistrez l’enregistrement et validez-le pour vous assurer qu’il est correctement mis en place. Cette configuration contribue à authentifier vos e-mails.rn
Peut-on avoir plusieurs enregistrements DMARC ?
Non, il ne peut y avoir qu’un seul enregistrement DMARC par domaine. Cet unique enregistrement fixe la politique de gestion de l’authentification des e-mails pour votre domaine. Veillez à ce que votre politique DMARC soit complète afin de couvrir tous les scénarios nécessaires.rn
Comment les rapports DMARC contribuent-ils à améliorer la sécurité des e-mails ?
Les rapports DMARC fournissent des informations sur le traitement des e-mails et permettent d’identifier les utilisations non autorisées de votre domaine. En analysant ces rapports, vous pouvez ajuster vos politiques pour mieux vous prémunir contre l’hameçonnage et la falsification. Cette analyse continue renforce la sécurité de vos e-mails.rn
Et ensuite :
Si vous êtes en train de rechercher un logiciel DMARC, contactez gratuitement un conseiller SoftwareSelect pour recevoir des recommandations personnalisées.
Vous remplissez un formulaire et échangez rapidement avec eux afin de préciser vos besoins. Vous recevrez ensuite une présélection de logiciels à examiner. Ils vous accompagneront même tout au long du processus d'achat, y compris pour la négociation des prix.
