10 Beste Cloud-Service-Management-Software: Die Shortlist
Hier ist meine Shortlist der besten Cloud-Service-Management-Software:
Fühlen Sie sich von der Verwaltung von Cloud-Diensten überfordert? Damit sind Sie nicht alleine. Viele IT-Expert:innen stehen vor Herausforderungen wie Ressourcenallokation, Kostenmanagement und der Gewährleistung von Sicherheit über verschiedene Plattformen hinweg. Cloud-Service-Management-Software kann dabei helfen, diese Schwierigkeiten zu lindern, indem sie Werkzeuge bietet, um Abläufe zu vereinfachen und die Effizienz zu steigern – besonders in der schnelllebigen Landschaft des Cloud Computings von heute.
Aus meiner Erfahrung beim Testen und Bewerten von Software habe ich die Top-Lösungen identifiziert, die unterschiedliche Anforderungen abdecken. Ich führe Sie durch die besten Empfehlungen und biete Ihnen eine unvoreingenommene, fundierte Beurteilung. Sie erhalten Einblicke in die Funktionen jedes Tools und deren Nutzen für Ihr Team – insbesondere, wenn Ihre IT-Abläufe zunehmend komplex werden.
Ob Sie Ihre aktuelle Umgebung optimieren oder neue Optionen prüfen möchten – diese Liste gibt Ihnen die Informationen, die Sie benötigen, um eine fundierte Entscheidung zu treffen.
Why Trust Our Software Reviews
We’ve been testing and reviewing software since 2023. As tech leaders ourselves, we know how critical and difficult it is to make the right decision when selecting software.
We invest in deep research to help our audience make better software purchasing decisions. We’ve tested more than 2,000 tools for different tech use cases and written over 1,000 comprehensive software reviews. Learn how we stay transparent & our software review methodology.
Zusammenfassung: Beste Cloud-Service-Management-Software
Diese Vergleichstabelle fasst die Preisinformationen meiner besten Cloud-Service-Management-Software-Auswahl zusammen, damit Sie das passende Tool für Ihr Budget und Ihre Geschäftsanforderungen finden können.
| Tool | Best For | Trial Info | Price | ||
|---|---|---|---|---|---|
| 1 | Am besten geeignet für Management und Automatisierung hybrider Clouds | Kostenlose Demo verfügbar | Preis auf Anfrage | Website | |
| 2 | Am besten geeignet für branchenspezifische Cloud-Lösungen und globale Reichweite | Kostenlose Demo verfügbar | Preis auf Anfrage | Website | |
| 3 | Am besten für Echtzeit-Cloud-Überwachung und Sicherheitsanalysen | 14-tägige kostenlose Testversion + kostenloser Plan verfügbar | Ab $15/Host/Monat | Website | |
| 4 | Am besten geeignet für Container-Orchestrierung in hybriden Clouds | Kostenlose Testversion verfügbar | Preise auf Anfrage | Website | |
| 5 | Am besten für Kostenoptimierung und Cloud-Betrieb geeignet | 14-tägige kostenlose Testversion | Preise auf Anfrage verfügbar | Website | |
| 6 | Am besten geeignet für tiefgreifendes Cloud-Ressourcenmanagement und Automatisierung | Kostenlose Testphase verfügbar | Preisauskunft direkt bei AWS | Website | |
| 7 | Am besten für Unternehmen zur Orchestrierung über hybride Clouds hinweg | Kostenlose Beratung verfügbar | Preis auf Anfrage | Website | |
| 8 | Am besten geeignet für Automatisierung in hybriden und Multi-Cloud-Bereitstellungen | 30-tägige kostenlose Testversion | Preis auf Anfrage | Website | |
| 9 | Am besten geeignet für das unternehmensweite Cloud-Management auf Kubernetes-Basis | Kostenloser Tarif verfügbar | Ab $0,10/Nutzer/Monat (abhängig von den genutzten Rechenressourcen) | Website | |
| 10 | Am besten geeignet für die Kontrolle der Open-Source-Cloud-Infrastruktur | Kostenlose Nutzung | Kostenlos für immer | Website |
-
Site24x7
Visit WebsiteThis is an aggregated rating for this tool including ratings from Crozdesk users and ratings from other sites.4.7 -
GitHub Actions
Visit WebsiteThis is an aggregated rating for this tool including ratings from Crozdesk users and ratings from other sites.4.8 -
Docker
Visit WebsiteThis is an aggregated rating for this tool including ratings from Crozdesk users and ratings from other sites.4.6
Bewertungen: Beste Cloud-Service-Management-Software
Im Folgenden finden Sie meine ausführlichen Zusammenfassungen der besten Cloud-Service-Management-Software, die es auf meine Shortlist geschafft haben. Die Bewertungen bieten einen detaillierten Blick auf die wichtigsten Funktionen, Vor- u0026 Nachteile, Integrationen und die optimalen Einsatzbereiche jedes Tools, damit Sie die beste Lösung für sich finden.
Nutanix
Am besten geeignet für Management und Automatisierung hybrider Clouds
Nutanix ist eine Plattform, die für Unternehmen entwickelt wurde, die hybride Cloud-Umgebungen einfach verwalten möchten. Sie ist auf Organisationen zugeschnitten, die eine effiziente Verwaltung von Cloud-Ressourcen und Automatisierung über mehrere Plattformen hinweg benötigen.
Warum ich Nutanix ausgewählt habe: Nutanix bietet starke Fähigkeiten für das Management von hybriden Clouds, sodass Ihr Team die Ressourcenverteilung optimieren kann. Sie bietet Automatisierungsfunktionen, die dazu beitragen, manuelle Aufgaben zu reduzieren und die Effizienz zu steigern. Die Plattform unterstützt die Migration zwischen Cloud-Umgebungen und sorgt so für Flexibilität. Durch ihren Fokus auf das Management und die Automatisierung hybrider Clouds ist sie ein wertvolles Werkzeug für Unternehmen, die ihre Abläufe optimieren möchten.
Herausragende Funktionen & Integrationen:
Funktionen umfassen automatisierte Ressourcenzuteilung, die die Cloud-Nutzung optimiert. Die Plattform stellt Werkzeuge für Cloud-Migrationen bereit, um den Betrieb flexibel zu halten. Außerdem ermöglicht sie ein umfassendes Monitoring zur Überwachung der Cloud-Performance und Ressourcenauslastung.
Integrationen umfassen AWS, Microsoft Azure, Google Cloud, Oracle, Docker und Citrix.
Pros and Cons
Pros:
- Effiziente Ressourcenzuteilung
- Cloud-Migration
- Automatisierung reduziert manuelle Aufgaben
Cons:
- Upgrades erfordern sorgfältige Koordination
- Anpassungsoptionen bleiben begrenzt
Oracle
Am besten geeignet für branchenspezifische Cloud-Lösungen und globale Reichweite
Oracle bietet branchenspezifische Cloud-Lösungen mit globaler Reichweite und spezialisierten Services. Die Lösungen sind darauf ausgelegt, Unternehmen individuelle Cloud-Services bereitzustellen, die gezielt auf die Anforderungen ihrer Branche zugeschnitten sind.
Warum ich Oracle gewählt habe: Oracle liefert branchenspezifische Cloud-Lösungen mit weltweiter Präsenz. Es bietet maßgeschneiderte Cloud-Dienste, die spezifische Herausforderungen von Branchen adressieren, sodass IT-Teams über die notwendigen Werkzeuge für den Erfolg verfügen. Die Plattform unterstützt umfangreiche Datenmanagement- und Analysefähigkeiten. Ihre globale Infrastruktur gewährleistet eine zuverlässige und konsistente Bereitstellung von Services in verschiedenen Regionen.
Hervorstechende Funktionen & Integrationen:
Funktionen umfassen Datenmanagement, das es Ihrem Team ermöglicht, große Datenmengen effizient zu verwalten. Die Plattform bietet fortgeschrittene Analysewerkzeuge, um fundierte Entscheidungen treffen zu können. Oracle bietet zudem branchenspezifische Cloud-Anwendungen, die eine breite Palette von Entwicklungen unterstützen.
Integrationen umfassen SAP, Salesforce, Microsoft Azure, AWS, Google Cloud, VMware, Docker, Kubernetes, IBM Cloud und Red Hat OpenShift.
Pros and Cons
Pros:
- Branchenspezifische Anwendungen
- Umfassendes Datenmanagement
- Zuverlässige Servicebereitstellung
Cons:
- Begrenzte Anpassungsoptionen
- Komplexe Benutzererfahrung
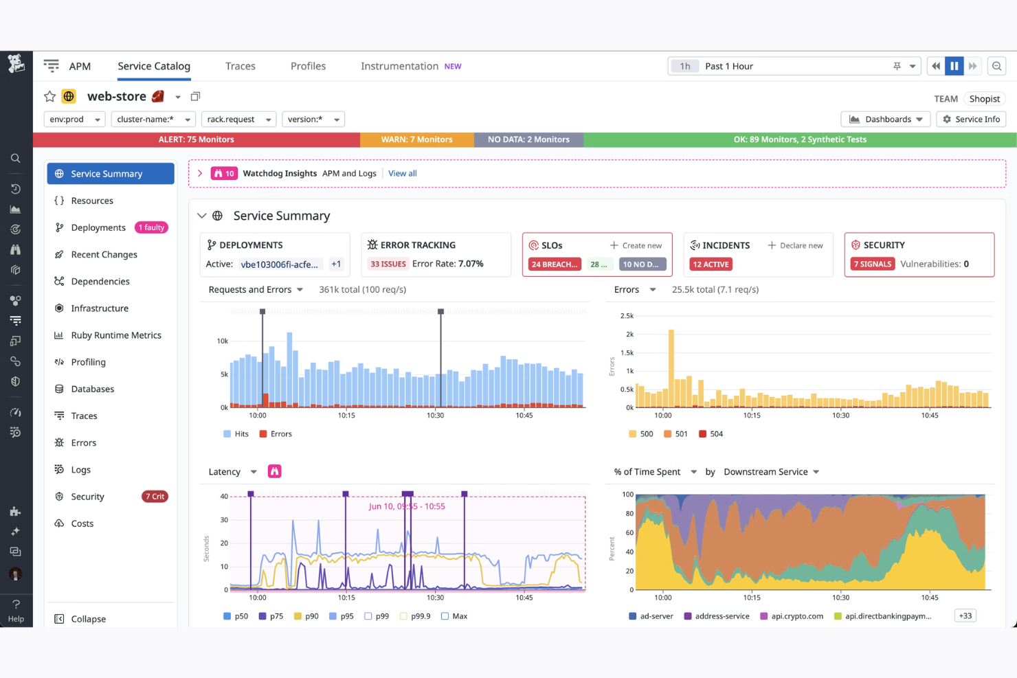
Datadog
Am besten für Echtzeit-Cloud-Überwachung und Sicherheitsanalysen
Datadog ist ein Cloud-Überwachungsdienst für Unternehmen, die Echtzeit-Einblicke und Sicherheitsanalysen benötigen. Er wurde entwickelt, um Teams bei der Überwachung der Cloud-Infrastruktur zu unterstützen und Leistung sowie Sicherheit zu gewährleisten.
Warum ich mich für Datadog entschieden habe: Datadog bietet Echtzeitüberwachung und detaillierte Analysen für Ihre Cloud-Umgebung. Es bietet anpassbare Dashboards, mit denen Ihr Team Daten effektiv visualisieren kann. Die Plattform umfasst Sicherheitsanalysen, um Bedrohungen schnell zu erkennen und darauf zu reagieren. Der Fokus auf Echtzeit-Einblicke und Sicherheit macht es unverzichtbar für die Aufrechterhaltung der Cloud-Leistung.
Herausragende Funktionen & Integrationen:
Funktionen umfassen anpassbare Dashboards, die einen klaren Überblick über Ihre Cloud-Infrastruktur bieten. Die Plattform bietet Anomalieerkennung, um Unregelmäßigkeiten in Echtzeit zu identifizieren. Sie stellt auch Funktionen für das Logmanagement zur Verfügung, damit Sie Probleme effizient analysieren und beheben können.
Integrationen umfassen AWS, Microsoft 365, Google Cloud Platform, Kubernetes, Docker, Slack, PagerDuty, GitHub, Jira und Databricks.
Pros and Cons
Pros:
- Echtzeitüberwachungsfunktionen
- Schnelle Bedrohungserkennung
- Detaillierte Sicherheitsanalysen
Cons:
- Fortgeschrittene Abfragen erfordern Fachwissen
- Einrichtung von Tracing kann komplex sein
Am besten geeignet für Container-Orchestrierung in hybriden Clouds
Red Hat OpenShift ist eine Plattform zur Orchestrierung von Containern, die für das Management von Anwendungen in hybriden Cloud-Umgebungen entwickelt wurde. Sie richtet sich an Unternehmen, die containerisierte Anwendungen effizient bereitstellen, verwalten und skalieren möchten.
Warum ich Red Hat OpenShift ausgewählt habe: Red Hat OpenShift überzeugt durch konsistente Container-Orchestrierung in hybriden Cloud-Setups. Die Lösung bietet Funktionen, die Skalierbarkeit und Flexibilität Ihrer Anwendungen verbessern. Die Plattform unterstützt automatisierte Bereitstellungen und Skalierung, was die betriebliche Effizienz steigert. Der Fokus auf hybride Cloud-Umgebungen macht sie zur bevorzugten Wahl für Unternehmen, die zuverlässiges Container-Management suchen.
Hervorstechende Funktionen & Integrationen:
Funktionen umfassen automatisches Skalieren, das sich an die Auslastung anpasst und so für optimale Leistung sorgt. Die Plattform stellt eine entwicklerfreundliche Benutzeroberfläche für die Erstellung und Bereitstellung von Anwendungen bereit. Darüber hinaus bietet sie starke Sicherheitsfunktionen zum Schutz Ihrer Cloud-Infrastruktur.
Integrationen sind unter anderem AWS, Microsoft Azure und IBM Cloud.
Pros and Cons
Pros:
- Konsistente Container-Orchestrierung
- Entwicklerfreundliche Benutzeroberfläche
- Starke Sicherheitsfunktionen
Cons:
- Komplexe Lizenzstruktur
- Einarbeitungsaufwand für kleine Teams
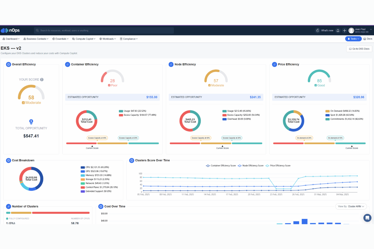
nOps ist eine Cloud-Management-Plattform, die für Unternehmen entwickelt wurde, die Wert auf Kostenoptimierung und effiziente Abläufe legen. Sie richtet sich an Organisationen, die ihre Cloud-Ausgaben verwalten wollen und gleichzeitig reibungslose betriebliche Workflows sicherstellen möchten.
Warum ich nOps ausgewählt habe: nOps hilft Ihrem Team, Cloud-Kosten effektiv zu optimieren. Es bietet Funktionen wie Kostenanalyse und Ressourcenmanagement, um Ausgaben zu kontrollieren. Die Plattform stellt automatisierte Workflows zur Verfügung, um die betriebliche Effizienz zu steigern. Der Schwerpunkt auf Kostenoptimierung und effizienten Abläufen macht sie ideal für Unternehmen, die das Beste aus ihren Cloud-Investitionen herausholen möchten.
Hervorstechende Funktionen & Integrationen:
Funktionen umfassen detaillierte Kostenanalysetools, die dabei helfen, Einsparmöglichkeiten zu erkennen. Die Plattform bietet automatisierte Workflows, um die Effizienz beim Management von Cloud-Ressourcen zu verbessern. Außerdem stellt sie Überwachung der Compliance bereit, um sicherzustellen, dass Ihre Abläufe Branchennormen erfüllen.
Integrationen umfassen AWS, Microsoft Azure, Google Cloud, Kubernetes, Docker und Meta.
Pros and Cons
Pros:
- Effektive Kostenanalysetools
- Automatisierte betriebliche Workflows
- Funktionen zur Einhaltung von Compliance
Cons:
- Warnmeldungen nehmen im großen Maßstab überhand
- Fortgeschrittene Aufgaben erfordern Fachwissen
Am besten geeignet für tiefgreifendes Cloud-Ressourcenmanagement und Automatisierung
AWS bietet eine umfassende Cloud-Plattform, die auf Unternehmen zugeschnitten ist, die ein umfassendes Ressourcenmanagement und Automatisierungsfunktionen suchen. Sie ist ideal für Organisationen, die ihre Cloud-Operationen über verschiedene Dienste hinweg effizient verwalten und automatisieren möchten.
Warum ich AWS ausgewählt habe: AWS bietet umfangreiche Funktionen für das Ressourcenmanagement, mit denen Ihr Team Prozesse effektiv automatisieren kann. Es stellt Werkzeuge zur Verfügung, um große Cloud-Infrastrukturen mühelos zu verwalten. Die Plattform umfasst Automatisierungsfunktionen, die den manuellen Arbeitsaufwand verringern und die Effizienz steigern. Dank der umfangreichen Dienstleistungsangebote ist AWS eine Top-Wahl für Unternehmen, die fortschrittliche Cloud-Management-Lösungen benötigen.
Herausragende Funktionen & Integrationen:
Funktionen umfassen eine skalierbare Infrastruktur, die eine effiziente Verwaltung von Ressourcen ermöglicht. Die Plattform bietet Automatisierungstools, um betriebliche Aufgaben zu steuern und manuelle Eingriffe zu reduzieren. AWS stellt außerdem detaillierte Überwachungs- und Analysefunktionen bereit, mit denen Sie die Performance überwachen und die Ressourcennutzung optimieren können.
Integrationen sind über APIs verfügbar.
Pros and Cons
Pros:
- Umfangreiche Automatisierungsfunktionen
- Detaillierte Überwachungstools
- Breites Dienstleistungsangebot
Cons:
- Komplexe Preisstruktur
- Hohes Risiko der Anbieterbindung
IBM bietet eine Cloud-Service-Management-Lösung, die speziell für große Unternehmen entwickelt wurde. Sie ist ideal für Organisationen, die hybride Cloud-Umgebungen effektiv verwalten möchten, mit Schwerpunkt auf Orchestrierung und Integration.
Warum ich IBM gewählt habe: IBM kann komplexe hybride Cloud-Umgebungen orchestrieren und ist daher eine erstklassige Wahl für Unternehmen. Es bietet Tools für automatisiertes Workload-Management und Ressourcenzuweisung. Die Plattform unterstützt die Integration über verschiedene Cloud-Anbieter hinweg, sodass Ihr Team unterschiedliche Umgebungen zentral verwalten kann. Die Fähigkeit, sowohl öffentliche als auch private Clouds zu orchestrieren, hebt IBM von vielen Mitbewerbern ab.
Herausragende Funktionen & Integrationen:
Funktionen umfassen umfangreiche Workload-Automatisierung, gute Sicherheitsprotokolle und intuitive Dashboards zur Überwachung. IBM bietet außerdem prädiktive Analysen, mit denen Sie potenzielle Probleme frühzeitig erkennen und beheben können, bevor sie eskalieren. Die Plattform ist darauf ausgelegt, groß angelegte und komplexe Umgebungen effizient zu verwalten.
Integrationen umfassen AWS, Salesforce, Box, Snowflake und Meta.
Pros and Cons
Pros:
- Umfassende Orchestrierungsfunktionen
- Starke Sicherheitsfunktionen
- Skalierbar für große Unternehmen
Cons:
- Begrenzte Anpassungsmöglichkeiten
- Hohe Kosten für kleine Unternehmen
VMware
Am besten geeignet für Automatisierung in hybriden und Multi-Cloud-Bereitstellungen
VMware ist eine Cloud-Management-Lösung, die speziell für Unternehmen entwickelt wurde, die hybride und Multi-Cloud-Umgebungen verwalten. Sie ist für Organisationen konzipiert, die ihre Cloud-Operationen plattformübergreifend automatisieren und optimieren möchten.
Warum ich VMware ausgewählt habe: VMware kann bei der Automatisierung von Cloud-Prozessen helfen, was es zu einer erstklassigen Wahl für hybride und Multi-Cloud-Umgebungen macht. Es bietet Funktionen, die die Verwaltung von Workloads vereinfachen und die operative Effizienz steigern. Die Plattform ermöglicht es Ihrem Team, Bereitstellung und Skalierung über mehrere Clouds hinweg zu automatisieren. Der Fokus auf Automatisierung hilft dabei, manuelle Aufgaben zu reduzieren und die Produktivität zu steigern.
Herausragende Funktionen & Integrationen:
Funktionen umfassen fortschrittliche Tools für das Workload-Management, die die Ressourcennutzung optimieren. Die Plattform bietet Automatisierung für Bereitstellung und Skalierung, wodurch manuelle Aufwände reduziert werden. Außerdem ermöglicht sie detaillierte Analysen und Überwachung, um die Cloud-Performance und Ressourcenauslastung im Blick zu behalten.
Integrationen umfassen AWS, IBM, Oracle Cloud, Kubernetes und ServiceNow.
Pros and Cons
Pros:
- Starke Automatisierungsfunktionen
- Unterstützt hybride Cloud-Umgebungen
- Reduziert manuellen Aufwand
Cons:
- Hohe Kosten für Lizenzen und Verlängerungen
- Hohe Komplexität für kleinere Teams oder einfache Setups
Am besten geeignet für das unternehmensweite Cloud-Management auf Kubernetes-Basis
Google Kubernetes Engine (GKE) ist eine Cloud-Management-Lösung, die speziell für Unternehmen entwickelt wurde, die Kubernetes für ihre Cloud-Operationen nutzen. Sie ermöglicht ein effizientes Management und eine Orchestrierung containerisierter Anwendungen in groß angelegten Cloud-Umgebungen.
Warum ich Google Kubernetes Engine (GKE) ausgewählt habe: Die Google Kubernetes Engine (GKE) bietet spezialisierte Tools zur Verwaltung von Kubernetes-basierten Workloads, was sie ideal für containerisierte Anwendungen macht. Sie stellt automatisierte Bereitstellungs- und Skalierungsfunktionen zur Verfügung, die das Workload-Management vereinfachen.
Die Plattform erhöht Sicherheit und Compliance und stellt sicher, dass die Abläufe Ihres Teams branchenspezifischen Standards entsprechen. Durch die enge Integration mit Kubernetes ermöglicht sie eine nahtlose Orchestrierung und Verwaltung von Cloud-Ressourcen.
Herausragende Funktionen & Integrationen:
Funktionen umfassen automatisches Skalieren, wobei die Ressourcen entsprechend der Nachfrage angepasst werden und somit eine optimale Performance gewährleistet wird. Die Plattform bietet umfassendes Monitoring und Logging zur Überwachung der Anwendungsleistung und -gesundheit. Sie stellt außerdem starke Sicherheitsfunktionen zum Schutz Ihrer Cloud-Infrastruktur bereit.
Integrationen umfassen das Google Cloud-Ökosystem.
Pros and Cons
Pros:
- Effizientes Kubernetes-Management
- Automatisierte Skalierungsfunktionen
- Unterstützt großflächige Umgebungen
Cons:
- Erfordert fundierte Kubernetes-Kenntnisse
- Feinabstimmung der Ressourcen erfordert sorgfältige Planung
OpenStack ist eine Open-Source-Cloud-Plattform, die für Unternehmen entwickelt wurde, die ihre Cloud-Infrastruktur verwalten und kontrollieren müssen. Sie eignet sich ideal für Organisationen, die anpassbare Lösungen für den Aufbau und die Verwaltung privater und öffentlicher Clouds suchen.
Warum ich OpenStack ausgewählt habe: OpenStack bietet unvergleichliche Flexibilität und Kontrolle über Ihre Cloud-Infrastruktur. Es verfügt über eine modulare Architektur, mit der Ihr Team Lösungen individuell gestalten und skalieren kann, um spezifische Anforderungen zu erfüllen. Die Plattform unterstützt eine Vielzahl von Compute-, Speicher- und Netzwerkoptionen. Durch den Open-Source-Charakter wird kontinuierliche Innovation und Anpassungsfähigkeit in Cloud-Umgebungen ermöglicht.
Herausragende Funktionen & Integrationen:
Funktionen beinhalten eine modulare Architektur, mit der Sie Clouds nach Ihren Anforderungen aufbauen und verwalten können. OpenStack unterstützt umfassende Compute-, Speicher- und Netzwerkoptionen und erhöht so die Flexibilität. Der Open-Source-Charakter der Plattform fördert kontinuierliche Innovation und Zusammenarbeit innerhalb der Community.
Integrationen sind über APIs möglich.
Pros and Cons
Pros:
- Hohe Anpassungsfähigkeit
- Modulare Architektur
- Starke Community-Unterstützung
Cons:
- Die Ersteinrichtung ist kompliziert und zeitaufwendig
- Dokumentation und Support variieren je nach Komponente
Weitere Cloud-Service-Management-Software
Hier sind einige zusätzliche Cloud-Service-Management-Software-Optionen, die es nicht auf meine Shortlist geschafft haben, aber dennoch einen Blick wert sind:
- Morpheus Data
Am besten geeignet für einheitliche Orchestrierung in Multi-Cloud-Umgebungen
- BMC
Am besten geeignet für sichere, kosteneffiziente Multi-Cloud-Optimierung
- Holori
Am besten für einheitliche Transparenz und Kostenoptimierung
- Northflank
Am besten geeignet für Integration und Management mehrerer Cloud-Plattformen
Auswahlkriterien für Cloud-Service-Management-Software
Bei der Auswahl der besten Cloud-Service-Management-Software für diese Liste habe ich übliche Anforderungen und Schmerzpunkte der Käufer:innen wie Kostenoptimierung und Integrationsfähigkeit berücksichtigt. Außerdem habe ich das folgende Bewertungsschema verwendet, um meine Analyse strukturiert und objektiv zu halten:
Kernfunktionen (25% der Gesamtbewertung)
Um in diese Liste aufgenommen zu werden, musste jede Lösung die folgenden, typischen Anwendungsfälle erfüllen:
- Cloud-Ressourcen verwalten
- Cloud-Operationen automatisieren
- Leistung und Nutzung überwachen
- Sicherheitskonformität gewährleisten
- Multi-Cloud-Umgebungen unterstützen
Weitere hervorstechende Funktionen (25% der Gesamtbewertung)
Zur weiteren Eingrenzung habe ich auch auf besondere Merkmale geachtet, wie etwa:
- Erweiterte Analysen
- KI-gestützte Einblicke
- Anpassbare Dashboards
- Integriertes Kostenmanagement
- Automatische Skalierung
Benutzerfreundlichkeit (10% der Gesamtbewertung)
Um ein Gefühl für die Benutzerfreundlichkeit jedes Systems zu bekommen, habe ich Folgendes berücksichtigt:
- Intuitive Benutzeroberfläche
- Einfache Navigation
- Minimale Einarbeitungszeit
- Klare Dokumentation
- Responsives Design
Onboarding (10 % der Gesamtbewertung)
Um die Onboarding-Erfahrung jeder Plattform zu beurteilen, habe ich folgende Punkte berücksichtigt:
- Verfügbarkeit von Schulungsvideos
- Interaktive Produkttouren
- Zugriff auf Vorlagen
- Chatbot-Unterstützung
- Geplante Webinare
Kundensupport (10 % der Gesamtbewertung)
Um die Kundensupport-Leistungen jedes Softwareanbieters einzuschätzen, habe ich folgende Kriterien herangezogen:
- Rund-um-die-Uhr-Erreichbarkeit
- Mehrere Kontaktmöglichkeiten
- Reaktionszeit
- Kompetentes Personal
- Community-Foren
Preis-Leistungs-Verhältnis (10 % der Gesamtbewertung)
Um das Preis-Leistungs-Verhältnis jeder Plattform zu bewerten, habe ich folgende Aspekte betrachtet:
- Konkurrenzfähige Preisgestaltung
- Funktionsumfang im Verhältnis zu den Kosten
- Flexible Preismodelle
- Rabatte für Langzeitnutzung
- Return on Investment
Kundenbewertungen (10 % der Gesamtbewertung)
Um ein Bild von der allgemeinen Kundenzufriedenheit zu bekommen, habe ich bei der Durchsicht von Bewertungen auf Folgendes geachtet:
- Allgemeine Zufriedenheitsbewertung
- Häufig genannte Vorteile
- Häufig genannte Nachteile
- Feedback zum Kundenservice
- Feedback zur Benutzerfreundlichkeit
Wie wählt man Cloud-Service-Management-Software aus?
Es ist leicht, sich in langen Feature-Listen und komplexen Preisstrukturen zu verlieren. Damit Sie bei Ihrer individuellen Software-Auswahl den Überblick behalten, hier eine Checkliste mit Faktoren, die Sie im Auge behalten sollten:
| Faktor | Worauf achten? |
|---|---|
| Skalierbarkeit | Wächst die Software mit Ihrem Unternehmen? Prüfen Sie, ob sie erhöhte Arbeitslasten und Nutzerzahlen problemlos bewältigen kann. Suchen Sie nach Beispielen für Skalierbarkeit bei ähnlich großen Unternehmen. |
| Integrationen | Funktioniert sie gut mit Ihren bestehenden Tools? Überprüfen Sie die Kompatibilität mit Ihren vorhandenen Systemen, um zusätzliche Kosten oder Störungen zu vermeiden. |
| Anpassbarkeit | Können Sie das System individuell anpassen? Bewerten Sie, wie einfach Sie Einstellungen an Ihre Arbeitsabläufe und Präferenzen angleichen können. |
| Benutzerfreundlichkeit | Ist sie für Ihr Team einfach zu bedienen? Testen Sie die Oberfläche und Navigation. Eine steile Lernkurve kann die Einführung verzögern und die Produktivität senken. |
| Implementierung und Onboarding | Wie reibungslos verläuft die Umstellung? Berücksichtigen Sie den Zeit- und Ressourcenaufwand für die Einrichtung. Achten Sie auf verfügbare Support- und Schulungsmaterialien zur Unterstützung des Prozesses. |
| Kosten | Sind die Preise transparent und im Budget? Vergleichen Sie die Gesamtkosten inklusive versteckter Gebühren, damit sie zu Ihrem Finanzplan passen. |
| Sicherheitsvorkehrungen | Gibt es starke Sicherheitsmaßnahmen? Prüfen Sie, ob Branchenstandards eingehalten werden und schätzen Sie das Risiko von Datenverletzungen ein. |
| Support-Verfügbarkeit | Gibt es Unterstützung, wenn sie benötigt wird? Prüfen Sie, ob der Support rund um die Uhr und über verschiedene Kanäle verfügbar ist, um schnelle Lösungen zu ermöglichen. |
Was ist Cloud-Service-Management-Software?
Cloud-Service-Management-Software ist ein Tool, das Unternehmen dabei unterstützt, ihre Cloud-Ressourcen und -Betriebe im wachsenden Cloud-Ökosystem zu verwalten und zu optimieren. IT-Profis, Cloud-Administratoren und DevOps-Teams nutzen diese Lösungen in der Regel, um Effizienz zu erhöhen und Kosten zu senken, insbesondere in IaaS-Umgebungen. Überwachungs-, Automatisierungs- und Integrationsfunktionen helfen bei der Ressourcenzuteilung, Leistungsüberwachung und ermöglichen mithilfe von maschinellem Lernen sogar fortgeschrittene Einblicke. Insgesamt ermöglichen diese Tools Unternehmen, Cloud-Umgebungen effektiv und effizient zu steuern.
Funktionen
Achten Sie bei der Auswahl von Cloud-Service-Management-Software auf folgende Schlüsselfunktionen:
- Ressourcenmanagement: Ermöglicht eine effiziente Zuweisung und Verwaltung von Cloud-Ressourcen, um die Nutzung zu optimieren und Kosten zu senken.
- Automatisierung: Bietet Werkzeuge zur Automatisierung routinemäßiger Aufgaben, reduziert manuellen Aufwand und verbessert die operative Effizienz.
- Überwachung und Analytik: Liefert Echtzeiteinblicke in die Performance und Nutzung der Cloud, damit Sie datenbasierte Entscheidungen treffen können.
- Integrationsfähigkeit: Gewährleistet die Kompatibilität mit bestehenden Tools und Systemen, was reibungslose Arbeitsabläufe und einen einfachen Datenaustausch ermöglicht.
- Sicherheitsmaßnahmen: Implementiert starke Sicherheitsmaßnahmen, um Daten zu schützen und die Einhaltung von Branchenstandards sicherzustellen.
- Anpassbarkeit: Ermöglicht es Ihnen, die Software an Ihre spezifischen Arbeitsabläufe und Geschäftsanforderungen anzupassen.
- Skalierbarkeit: Erlaubt der Software, mit Ihrem Unternehmen zu wachsen und steigende Arbeitslasten sowie Benutzeranforderungen effektiv zu bewältigen.
- Kostenoptimierung: Ermittelt und eliminiert unnötige Ausgaben, damit Sie Cloud-Budgets effektiver verwalten können.
- Onboarding-Support: Bietet Schulungsmaterialien und Ressourcen, um Ihrem Team den reibungslosen Einstieg und die schnelle Nutzung zu erleichtern.
Vorteile
Die Einführung von Cloud-Service-Management-Software bietet zahlreiche Vorteile für Ihr Team und Ihr Unternehmen. Im Folgenden finden Sie einige der wichtigsten Nutzen:
- Verbesserte Effizienz: Automatisierungsfunktionen reduzieren manuelle Aufgaben, sodass sich Ihr Team auf strategischere Initiativen konzentrieren kann, insbesondere bei der Arbeit in Cloud-basierten Umgebungen.
- Kosteneinsparungen: Tools zur Kostenoptimierung helfen dabei, unnötige Ausgaben zu identifizieren und zu eliminieren und unterstützen damit effektivere FinOps Praktiken.
- Erhöhte Sicherheit: Starke Sicherheitsmaßnahmen schützen sensible Daten in Ihren Cloud- und Rechenzentrumsressourcen und sorgen für die Einhaltung von Branchenstandards.
- Bessere Entscheidungsfindung: Monitoring und Analytik in Echtzeit liefern Einblicke in Performance und Nutzung, besonders in Kombination mit KI-gestützten Analysewerkzeugen.
- Skalierbarkeit: Die Möglichkeit, Ressourcen zu skalieren, stellt sicher, dass Ihre Cloud-Infrastruktur mit dem Unternehmenswachstum Schritt halten und Anforderungen wie Lastverteilung bewältigen kann.
- Individuelle Anpassung: Die Anpassbarkeit ermöglicht es Ihnen, die Software auf Ihre spezifischen Arbeitsabläufe und Präferenzen zuzuschneiden.
- Nahtlose Integration: Die Integrationsfähigkeit sorgt für die Kompatibilität mit vorhandenen Tools und ermöglicht effiziente Arbeitsprozesse sowie die gemeinsame Nutzung von Daten.
Kosten & Preise
Die Auswahl einer Cloud-Service-Management-Software setzt ein Verständnis der verschiedenen verfügbaren Preismodelle und -pläne voraus. Die Kosten variieren je nach Funktionsumfang, Teamgröße, Zusatzfunktionen und mehr. Die folgende Tabelle gibt einen Überblick über typische Angebote, deren durchschnittliche Preise sowie häufig enthaltene Funktionen von Cloud-Service-Management-Lösungen:
Tarifvergleichstabelle für Cloud-Service-Management-Software
| Tariftyp | Durchschnittlicher Preis | Typische Funktionen |
|---|---|---|
| Free Plan | $0 | Begrenztes Ressourcenmanagement, grundlegende Überwachung und Community-Support. |
| Personal Plan | $5-$25/user/month | Erweitertes Ressourcenmanagement, Automatisierungswerkzeuge, Kostenverfolgung und E-Mail-Support. |
| Business Plan | $30-$75/user/month | Vollständiges Ressourcenmanagement, erweiterte Analytik, Sicherheitsfunktionen und Prioritätssupport. |
| Enterprise Plan | $100+/user/month | Individuelles Ressourcenmanagement, dedizierter Account Manager, Compliance-Tools und 24/7-Premium-Support. |
Cloud-Service-Management-Software – Häufig gestellte Fragen
Hier finden Sie Antworten auf häufig gestellte Fragen zu Cloud-Service-Management-Software:
Was ist der Unterschied zwischen Cloud-Service-Management und Cloud-Service-Bereitstellung?
Das Cloud-Service-Management konzentriert sich auf laufende Aufgaben wie Überwachung, Ressourcen-Zuweisung und Kostenoptimierung über den gesamten Lebenszyklus des Dienstes. Im Gegensatz dazu bezieht sich die Cloud-Service-Bereitstellung auf die Einrichtung und den Start von Cloud-Diensten. Das Management stellt sicher, dass Ihre Cloud nach der Bereitstellung reibungslos läuft und Aufgaben wie Skalierung und Sicherheit übernommen werden.
Kann Cloud-Service-Management-Software bei der Einhaltung von Compliance helfen?
Ja, viele Cloud-Service-Management-Tools bieten Funktionen, die Sie bei der Einhaltung von Compliance-Standards in Cloud- und On-Premises-Umgebungen unterstützen. Sie bieten Überwachung, Berichterstattung und Sicherheitsmaßnahmen, die mit Branchenvorschriften übereinstimmen. Prüfen Sie, ob die Software die Compliance-Anforderungen Ihrer spezifischen Branche unterstützt, wie z. B. DSGVO oder HIPAA.
Woran erkenne ich, dass ich eine Cloud-Service-Management-Software benötige?
Wenn Sie mehrere Cloud-Dienste verwalten und es schwerfällt, Ressourcen, Kosten und Leistungskennzahlen im Blick zu behalten, benötigen Sie wahrscheinlich eine Cloud-Service-Management-Software. Sie beschleunigt Abläufe, liefert Einblicke und automatisiert Aufgaben. Bewerten Sie die Komplexität Ihrer Cloud und Ihren Verwaltungsbedarf, um eine Entscheidung zu treffen.
Ist es schwierig, zwischen Cloud-Service-Management-Softwares zu wechseln?
Ein Wechsel kann herausfordernd sein, besonders wenn Ihr Team stark auf bestehende Tools oder eigene virtuelle Maschinen angewiesen ist. Suchen Sie nach Software mit Migrationsunterstützung und Funktionen zum Datenimport, um den Umstieg zu erleichtern. Planen Sie den Wechsel sorgfältig, damit Ihre Cloud-Operationen und Teamabläufe möglichst wenig beeinträchtigt werden.
Wie unterstützt Cloud-Service-Management-Software Multi-Cloud-Umgebungen?
Diese Tools helfen Ihrem Team, Ressourcen über verschiedene Anbieter und hybride Umgebungen hinweg an einem Ort zu verwalten. Sie können ein zentrales Dashboard nutzen, um die Nutzung zu überwachen, die Leistung zu prüfen und Kosten in allen Clouds zu verfolgen. Das sorgt für Konsistenz, auch wenn Sie Cloud-native Workloads auf mehreren Plattformen betreiben.
Welche Fähigkeiten braucht mein Team, um Cloud-Service-Management-Software effektiv zu nutzen?
Die meisten Tools sind für grundlegende Überwachung leicht zu bedienen, aber für fortgeschrittene Funktionen braucht es Cloud-Kenntnisse. Ihr Team sollte Begriffe wie Ressourcen-Tagging, Skalierung und automatisierte Fehlerbehebung verstehen, um den vollen Nutzen zu erzielen. Mit diesen Fähigkeiten können Sie die Software effizient einsetzen und das Nutzererlebnis insgesamt verbessern.
Wie geht es weiter?
Wenn Sie gerade Cloud-Service-Management-Software recherchieren, verbinden Sie sich mit einem SoftwareSelect-Berater für kostenlose Empfehlungen.
Sie füllen ein Formular aus und führen ein kurzes Gespräch, in dem auf Ihre individuellen Anforderungen eingegangen wird. Anschließend erhalten Sie eine Liste passender Softwarelösungen zur Überprüfung. Zusätzlich werden Sie während des gesamten Kaufprozesses unterstützt – inklusive Preisverhandlungen.
