10 Die besten Cloud-Infrastruktur-Monitoring-Tools im Überblick
Here's my pick of the 10 best software from the 15 tools reviewed.
Daran zu arbeiten, dass die Cloud-Infrastruktur reibungslos läuft, bedeutet nicht nur, Ausfallzeiten zu vermeiden – es geht darum, Leistungsprobleme zu erkennen, bevor sie Benutzer beeinträchtigen, Skalierbarkeit ohne Verschwendung sicherzustellen und Transparenz in komplexen Umgebungen zu behalten. Wenn Sie jemals mit unerklärlichen Verlangsamungen, unerwarteten Ausfällen oder mangelnden Echtzeiteinblicken gekämpft haben, wissen Sie, wie schwierig es ist, Problemen ohne die richtigen Monitoring-Tools zuvorzukommen.
Cloud-Infrastruktur-Monitoring-Tools bieten eine zentrale Möglichkeit, die Performance von Anwendungen, Netzwerkaktivitäten und Ressourcenauslastung in Cloud-Umgebungen zu überwachen. Im Laufe der Jahre habe ich eine Vielzahl dieser Tools getestet und bewertet, wie gut sie Probleme erkennen, Reaktionszeiten verkürzen und sich in bestehende Workflows integrieren lassen. In diesem Guide stelle ich Ihnen die besten verfügbaren Optionen vor, damit Sie eine Lösung finden, die zu Ihren Anforderungen im Cloud-Monitoring passt.
Table of Contents
- Beste Software-Kurzliste
- Warum du uns vertrauen kannst
- Spezifikationen vergleichen
- Bewertungen
- Weitere Tools zur Überwachung von Cloud-Infrastrukturen
- Ähnliche Software-Bewertungen
- Auswahlkriterien
- So triffst du die Auswahl
- Trends bei Tools zur Überwachung von Cloud-Infrastrukturen
- Was sind Tools zur Überwachung von Cloud-Infrastrukturen
- Funktionen
- Vorteile
- Kosten und Preise
- FAQs
Why Trust Our Software Reviews
We’ve been testing and reviewing software since 2023. As tech leaders ourselves, we know how critical and difficult it is to make the right decision when selecting software.
We invest in deep research to help our audience make better software purchasing decisions. We’ve tested more than 2,000 tools for different tech use cases and written over 1,000 comprehensive software reviews. Learn how we stay transparent & our software review methodology.
Zusammenfassung der besten Cloud-Infrastruktur-Monitoring-Tools
| Tool | Best For | Trial Info | Price | ||
|---|---|---|---|---|---|
| 1 | Am besten geeignet für synthetische Transaktionstests | Nein | Preis auf Anfrage | Website | |
| 2 | Am besten für Application Performance Monitoring | Nein | $945 jährlich für bis zu 25 Server oder Anwendungen | Website | |
| 3 | Geeignet für vereinheitlichte Anwendungs- und Infrastrukturdaten | 30-tägige kostenlose Testversion | $5/GB/Monat | Website | |
| 4 | Am besten für KI-unterstütztes Monitoring | Ja | $21/user/month | Website | |
| 5 | Am besten geeignet zur Überwachung hybrider IT-Infrastrukturen | Nein | Preise auf Anfrage | Website | |
| 6 | Am besten für vollständige Observierbarkeit | Ja | $15/user/month | Website | |
| 7 | Am besten für detaillierte Health-Metriken | Ja | $99/Monat | Website | |
| 8 | Am besten geeignet für den Infrastructure as Code (IaC)-Ansatz | Ja | $20/user/month | Website | |
| 9 | Am besten für die IBM Cloud-Umgebung | Nein | $10 pro Million erfasster Metriken/Monat | Website | |
| 10 | Beste Lösung für Open-Source-Cloud-Monitoring | Not available | Kostenlos, kostenpflichtiger Support ab $1000/Monat | Website |
-
Site24x7
Visit WebsiteThis is an aggregated rating for this tool including ratings from Crozdesk users and ratings from other sites.4.7 -
GitHub Actions
Visit WebsiteThis is an aggregated rating for this tool including ratings from Crozdesk users and ratings from other sites.4.8 -
Docker
Visit WebsiteThis is an aggregated rating for this tool including ratings from Crozdesk users and ratings from other sites.4.6
Bewertungen der besten Cloud-Infrastruktur-Monitoring-Tools
Nachfolgend finden Sie meine ausführlichen Zusammenfassungen der besten Cloud-Infrastruktur-Monitoring-Tools, die es auf meine Shortlist geschafft haben. Meine Bewertungen bieten einen detaillierten Einblick in die wichtigsten Funktionen, Vor- u0026amp; Nachteile, Integrationen und die idealen Anwendungsbereiche jedes Tools, um Ihnen die Auswahl zu erleichtern.
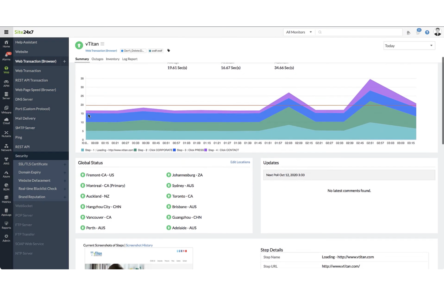
Für Unternehmen, die komplexe Cloud-Infrastrukturen verwalten, bietet Site24x7 eine Überwachungslösung, die synthetische Transaktionstests umfasst, um die Serviceverfügbarkeit und -leistung nachzuverfolgen. Sie richtet sich an IT-Teams und Organisationen, die eine klare Sicht auf ihre Cloud-Umgebungen benötigen und dabei Probleme wie Leistungsverlangsamungen, Ressourcennutzung und Incident Response angehen müssen. Mit Abdeckung der wichtigsten Cloud-Plattformen und einer Vielzahl an Überwachungsfunktionen unterstützt Site24x7 Teams dabei, stabile Betriebsabläufe und eine konsistente Nutzererfahrung aufrechtzuerhalten.
Warum ich Site24x7 ausgewählt habe
Ich habe mich für Site24x7 aufgrund seiner synthetischen Transaktionstests entschieden, die helfen, die Serviceverfügbarkeit zu überwachen, indem sie Benutzer- und Systemabläufe simulieren. Die Plattform unterstützt außerdem die wichtigsten Cloud-Umgebungen und beinhaltet Application Performance Monitoring, um das Verhalten von Anwendungen nachzuverfolgen und Probleme zu erkennen. Ihre Automatisierungsfunktionen unterstützen das Incident Management, sodass Teams schneller reagieren und Ressourcen effizienter verwalten können.
Site24x7 Hauptfunktionen
Neben synthetischen Transaktionstests bietet Site24x7:
- Real User Monitoring (RUM): Dieses Feature liefert Einblicke in die tatsächliche Nutzererfahrung, indem Interaktionen von Benutzern mit Ihren Anwendungen verfolgt und analysiert werden.
- Log-Management: Mit dieser Funktion können Sie Protokolle aus verschiedenen Quellen aggregieren und analysieren, um einen umfassenden Überblick über den Zustand Ihres Systems zu erhalten.
- Netzwerküberwachung: Sie ermöglicht Einblicke in die Netzwerkleistung, unterstützt bei der Fehlerbehebung von Verbindungsproblemen und bei der Optimierung Ihrer Netzwerkinfrastruktur.
Site24x7 Integrationen
Integrationen umfassen Slack, ServiceNow, Moogsoft, Jira, PagerDuty, Freshservice, Microsoft Teams, Amazon EventBridge, Zapier und ManageEngine Analytics Plus.
Pros and Cons
Pros:
- Flexibles Monitoring lässt sich einfach mit mehreren Infrastrukturkomponenten integrieren
- Umfassende Überwachung verschiedener Systeme
- KI-gestütztes Full-Stack-Monitoring unterstützt das Management von Multicloud-Infrastrukturen
Cons:
- Komplexe Konfiguration verlangsamt die initiale Einrichtung und das Verständnis der Plattform
- Alarmierungsfehler verursachen Probleme beim Hinzufügen neuer Überwachungskonfigurationen
New Product Updates from Site24x7
Site24x7 Enhances Network Monitoring With Device and Visibility Updates
Site24x7 introduces proactive hardware health monitoring, expanded device support, centralized network controls, and enhanced SD-WAN visualization to improve network monitoring and management. For more information, visit Site24x7’s official site.
Am besten für Application Performance Monitoring
ManageEngine Applications Manager ist ein leistungsstarkes Tool, das eine umfassende End-to-End-Überwachung für eine breite Palette von Anwendungen, Datenbanken, Servern und Systemen bietet. Besonders herausragend ist es durch seine detaillierten Einblicke in die Anwendungsleistung, was es zur optimalen Lösung für das Application Performance Monitoring macht.
Warum ich ManageEngine Applications Manager ausgewählt habe:
Bei der Aufnahme von ManageEngine Applications Manager in diese Liste berücksichtigte ich seine umfassenden Fähigkeiten zur Überwachung und Verwaltung von Anwendungen in unterschiedlichen Umgebungen. Es hebt sich durch detaillierte Einblicke in die Anwendungsleistung hervor und unterstützt eine schnelle Problemfindung und -lösung.
Daher habe ich es als 'am besten für Application Performance Monitoring' eingestuft, da es in diesem Bereich besonders leistungsfähig ist.
Hervorstechende Funktionen und Integrationen:
Zu den herausragenden Funktionen von ManageEngine Applications Manager gehören die automatische Anwendungserkennung, das tiefgehende Komponenten-Monitoring und intelligente Automatisierung. Diese Funktionen ermöglichen eine robuste Überwachung und automatisierte Problemlösung, sodass die Anwendungsleistung stets optimal bleibt.
In Bezug auf Integrationen kann ManageEngine Applications Manager mit verschiedenen Anwendungen, Servern und Datenbanken wie Oracle, MySQL, Microsoft SQL Server, SAP und vielen anderen integriert werden.
Pros and Cons
Pros:
- Detaillierte Überwachung der Anwendungsleistung
- Breite Kompatibilität mit verschiedenen Anwendungen, Servern und Datenbanken
- Intelligente Automatisierung für Problemlösung
Cons:
- Kann komplex in der Einrichtung und Konfiguration sein
- Hohe Einstiegskosten könnten für kleinere Unternehmen ein Hindernis darstellen
- Benutzeroberfläche möglicherweise nicht so benutzerfreundlich wie einige Alternativen
New Product Updates from ManageEngine Applications Manager
ManageEngine Applications Manager Adds Veeam Monitoring
ManageEngine Applications Manager adds Veeam Enterprise Manager monitoring. This update enables tracking of backup infrastructure, job performance, and storage usage. For more information, visit ManageEngine’s official site.
Geeignet für vereinheitlichte Anwendungs- und Infrastrukturdaten
SolarWinds Observability SaaS ist eine Cloud-Infrastrukturüberwachungsplattform für IT- und DevOps-Teams. Sie bietet Einblick in Cloud-Anwendungen, Infrastruktur, Protokolle, Datenbanken, Netzwerke und Nutzungsdaten. Die Plattform geht auf die Komplexität der Verwaltung vielfältiger IT-Umgebungen ein und stellt Werkzeuge zur Verfügung, um Überwachungsprozesse zu optimieren, die Problemlösung zu verbessern und umsetzbare Einblicke zu liefern – ideal für Teams, die ihre IT-Abläufe optimieren und die Systemleistung steigern möchten.
Warum ich SolarWinds Observability SaaS ausgewählt habe
Ich habe SolarWinds Observability SaaS wegen seiner Fähigkeit gewählt, umfassende Transparenz durch vereinheitlichte Anwendungs- und Infrastrukturdaten bereitzustellen. Diese Funktion ist entscheidend, um das gesamte Spektrum der IT-Umgebungen zu verstehen und umfasst die Unterstützung von Open-Source-Frameworks sowie von Integrationen mit Drittanbietern. Außerdem können die AIOps-Fähigkeiten, verstärkt durch maschinelles Lernen, dazu beitragen, die Alarmmüdigkeit zu reduzieren, indem echte Probleme priorisiert werden – somit ist es ein wertvolles Werkzeug für Teams, die durch ständige Benachrichtigungen überfordert sind.
Wichtige Funktionen von SolarWinds Observability SaaS
Hier sind einige Funktionen, die für Sie nützlich sein könnten:
- Automatisierte Instrumentierung und Abhängigkeitszuordnung: Diese Funktion ermöglicht Ihrem Team die effiziente Überwachung und Zuordnung von Abhängigkeiten ohne manuellen Aufwand.
- Echtzeit-Anomalieerkennung und KI-gestützte Ursachenanalyse: Damit können Sie Probleme schnell identifizieren und beheben, noch bevor sie die Systemleistung beeinträchtigen.
- Schnelle Bereitstellung und benutzerfreundliche Oberfläche: Ihr Team kann mit einer intuitiven Oberfläche, die Einrichtung und Verwaltung vereinfacht, zügig einen Mehrwert realisieren.
- Unterstützung von Open-Source-Frameworks: Dies gewährleistet eine einfache Integration mit bestehenden Werkzeugen und sorgt für Flexibilität im IT-Infrastrukturmanagement.
SolarWinds Observability SaaS Integrationen
Zu den Integrationen gehören AWS, Azure, Google Cloud Platform, Kubernetes, ServiceNow, Slack, Microsoft Teams, Jira, Splunk und PagerDuty.
Pros and Cons
Pros:
- Effektiv für Fehlerbehebung und operative Einblicke
- Umfassende Datenarchivierung mit AWS S3-Unterstützung
- AIOps-Funktionen reduzieren Alarmmüdigkeit
Cons:
- Begrenzte Anpassungsmöglichkeiten für Dashboards und Berichte
- Hohe Lernkurve bei komplexen Konfigurationen
Dynatrace ist eine Software-Intelligenz-Plattform, die Application Performance Management (APM), künstliche Intelligenz für Betriebsabläufe (AIOps), digitales Erlebnismanagement (DEM) und Cloud-Infrastrukturüberwachung bietet. Die KI-gestützten Funktionen des Tools liefern präzise und Echtzeit-Einblicke, was es besonders geeignet für KI-unterstütztes Monitoring macht.
Warum ich Dynatrace ausgewählt habe:
Bei der Zusammenstellung dieser Liste hat mich besonders die starke Komponente künstlicher Intelligenz bei Dynatrace überzeugt. Dieses Tool hebt sich durch robuste, KI-gestützte Betriebsanalysen hervor. Die Fähigkeit, kontinuierlich Leistungsdaten über alle Ebenen und Technologien einer Anwendung zu überwachen und zu analysieren, macht es zur besten Wahl für KI-unterstütztes Monitoring.
Herausragende Funktionen und Integrationen:
Die wichtigste Funktion von Dynatrace ist Davis, der KI-Assistent, der automatisch in Echtzeit potenzielle Probleme erkennt und Lösungen vorschlägt. Auch die automatische und dynamische Baseline-Funktion ist hervorzuheben, da sie dem Tool ermöglicht, normale Verhaltensmuster zu erkennen und schnell Anomalien zu entdecken.
Bei den Integrationen arbeitet Dynatrace mit einer Vielzahl von Technologien zusammen, darunter AWS, Azure, Google Cloud, Oracle und mehr. Es verfügt außerdem über API-Integrationsmöglichkeiten, sodass Nutzer ihr Monitoring und ihre Analysen über das Tool hinaus erweitern können.
Pros and Cons
Pros:
- Umfassende KI-unterstützte Funktionen
- Umfangreiche Cloud- und Technologie-Integrationen
- Dynamische und automatische Baseline-Erstellung
Cons:
- Preisstruktur kann durch verschiedene Module komplex sein
- Für neue Nutzer steilere Lernkurve
- Einige Anpassungsoptionen erfordern fortgeschrittene technische Kenntnisse
Am besten geeignet zur Überwachung hybrider IT-Infrastrukturen
LogicMonitor ist eine SaaS-basierte, automatisierte IT-Performance-Überwachungsplattform, die umfassende Transparenz für komplexe IT-Infrastrukturen bietet. Aufgrund seiner Fähigkeit, sowohl lokale als auch Cloud-Umgebungen zu unterstützen, ist es eine erstklassige Wahl zur Überwachung von hybriden IT-Infrastrukturen.
Warum ich LogicMonitor gewählt habe:
Als es darum ging, ein Tool auszuwählen, das sich in der Überwachung von hybriden IT-Infrastrukturen hervorhebt, fiel meine Wahl auf LogicMonitor. Die Vielseitigkeit bei der Unterstützung einer breiten Palette von Infrastrukturen, einschließlich Cloud, On-Premises und hybriden Systemen, hebt es besonders hervor. Ich habe LogicMonitor als das beste Tool für die Überwachung hybrider IT-Infrastrukturen bestimmt, vor allem aufgrund der automatisierten Geräteerkennung und der Fähigkeit, unterschiedliche Systeme zu verwalten.
Herausragende Funktionen und Integrationen:
Die automatisierte Geräteerkennung von LogicMonitor ist besonders bemerkenswert, da sie den Prozess der Hinzufügung neuer Geräte zum System vereinfacht. Ebenso bietet es anpassbare Dashboards, die den Nutzern die Flexibilität geben, ihre Infrastruktur nach ihren individuellen Anforderungen zu überwachen.
Im Bereich der Integrationen unterstützt LogicMonitor verschiedene Cloud-Plattformen wie AWS, Google Cloud und Azure. Darüber hinaus lässt es sich mit wichtigen Business-Tools wie ServiceNow, Slack und Jira verbinden, was den reibungslosen Ablauf der Geschäftsprozesse fördert.
Pros and Cons
Pros:
- Automatisierte Geräteerkennung für einfache Einrichtung
- Anpassbare Dashboards für individuelles Monitoring
- Unterstützt verschiedene Cloud-Plattformen und Geschäftstools
Cons:
- Preise sind nicht transparent
- Einige Nutzer finden die Benutzeroberfläche weniger intuitiv
- Die Einrichtung individueller Dashboards erfordert möglicherweise technisches Know-how
Datadog ist ein Überwachungsdienst, der vollständige Observierbarkeit über den gesamten Technologiestack eines Unternehmens bietet – von Servern und Datenbanken bis hin zu Anwendungen. Damit passt es perfekt zu Unternehmen, die einen umfassenden Einblick in ihren Technologiestack wünschen, was seinen Platz als 'Am besten für vollständige Observierbarkeit' rechtfertigt.
Warum ich Datadog gewählt habe:
Ich habe mich für Datadog entschieden, weil es einen All-in-One-Ansatz für Überwachung und Observierbarkeit bietet. Dieses Tool ist einzigartig, da es nicht nur Systeme überwacht, sondern auch umfassendes Troubleshooting ermöglicht, indem es Einblicke in Server, Datenbanken und Anwendungen gewährt.
Aus diesem Grund habe ich Datadog als 'Am besten für...' vollständige Observierbarkeit bewertet, da es einen umfassenden Überblick über die IT-Infrastruktur eines Unternehmens bietet.
Herausragende Funktionen und Integrationen:
Zu den herausragenden Funktionen von Datadog gehören Echtzeitüberwachung, Erkennung von Anomalien und Ausreißern sowie volle API-Verfügbarkeit. Darüber hinaus bietet es interaktive Visualisierungen zur Analyse und Erforschung von Daten. Wichtige Integrationen umfassen Cloud-Dienste wie AWS, GCP und Azure sowie viele andere Technologien wie Docker, Elasticsearch und mehr, was es für Unternehmen mit vielfältigem Technologiestack besonders effizient macht.
Pros and Cons
Pros:
- Bietet vollständige Observierbarkeit
- Umfangreiches Integrationsökosystem
- Leistungsstarke Alarmierungs- und Berichtsfunktionen
Cons:
- Kann anfangs kompliziert einzurichten sein
- Erweiterte Funktionen können teuer sein
- Die Benutzeroberfläche könnte für neue Nutzer intuitiver sein
New Relic ist eine cloudbasierte Software-Analyseplattform, die Echtzeit-Dateneinblicke bietet, um Unternehmen dabei zu unterstützen, die Leistung ihrer Softwareanwendungen zu bewerten. Mit seinen detaillierten Health-Metriken eignet sich New Relic besonders für ausführliche Einblicke in den Zustand und die Effizienz dieser Systeme.
Warum ich New Relic ausgewählt habe:
New Relic hat mich durch seine leistungsstarken Analysefähigkeiten überzeugt, weshalb ich es in diese Liste aufgenommen habe. Die Fähigkeit, detaillierte, Echtzeit-Health-Metriken bereitzustellen, hebt es von anderen Tools ab. Meiner Meinung nach ist New Relic das Beste für detaillierte Health-Metriken, da seine umfassenden Datenanalyse- und Visualisierungsmöglichkeiten tiefere Einblicke in die Anwendungsleistung bieten.
Herausragende Funktionen und Integrationen:
Eine der herausragenden Funktionen von New Relic ist das Application Performance Monitoring (APM), das umfassende Einblicke in den Zustand Ihrer Anwendungen bietet. Darüber hinaus verfügt es über ein Real User Monitoring, das Daten darüber liefert, wie Nutzer mit Ihren Anwendungen interagieren.
New Relic lässt sich nahtlos in verschiedene Plattformen wie AWS, Azure, Google Cloud Platform und Kubernetes integrieren. Diese Integrationen ermöglichen einen ganzheitlicheren Blick auf Ihre Infrastruktur und Anwendungen.
Pros and Cons
Pros:
- Detaillierte Health-Metriken für tiefgehende Einblicke
- Große Auswahl an Integrationen mit Cloud-Plattformen
- Umfassende Überwachung der Anwendungsleistung
Cons:
- Hoher Preis für kleine Unternehmen
- Komplexe Benutzeroberfläche, die für Einsteiger schwierig sein kann
- Umfangreiche Funktionen können zu Informationsüberflutung führen
HashiCorp bietet eine Suite von Open-Source-Tools, mit denen Unternehmen Rechenzentrumsinfrastrukturen deklarativ als Code definieren, bereitstellen und verwalten können. Es eignet sich am besten für Unternehmen, die die Methodik Infrastructure as Code (IaC) übernehmen möchten, um die Effizienz zu steigern und Konsistenz im Infrastrukturmanagement zu gewährleisten.
Warum ich HashiCorp ausgewählt habe:
HashiCorp wurde in meine Auswahl aufgenommen, weil es über leistungsstarke IaC-Funktionen verfügt und sich dadurch deutlich im Bereich Infrastrukturmanagement abhebt. Dieser IaC-Ansatz fördert Effizienz, Wiederholbarkeit und Sicherheit bei der Bereitstellung und Verwaltung von Infrastruktur.
Aus diesen Gründen halte ich HashiCorp für 'Am besten geeignet für' Organisationen, die auf den IaC-Ansatz setzen möchten.
Hervorstechende Funktionen und Integrationen:
HashiCorps Tools wie Terraform, Vault und Consul bieten eine breite Palette an Funktionen, die auf Infrastruktur-Bereitstellung, Sicherheit und Service-Netzwerke ausgerichtet sind. Die Möglichkeit von Terraform, Infrastruktur als Code abzubilden, macht es äußerst wertvoll für das Bereitstellen und Verwalten von Infrastrukturen jeglicher Größe.
Wichtige Integrationen umfassen jene mit AWS, GCP und Azure, wodurch die IaC-Fähigkeiten effektiv auf mehrere Cloud-Umgebungen erweitert werden.
Pros and Cons
Pros:
- Hervorragende Infrastructure as Code-Fähigkeiten
- Integriert sich mit großen Cloud-Plattformen
- Bietet eine Vielzahl von Tools für verschiedene Aspekte des Infrastrukturmanagements
Cons:
- Kann komplex in der Einrichtung und Nutzung sein
- Unternehmensversionen können für kleinere Teams teuer sein
- Der Support für kostenlose Nutzer kann eingeschränkt sein
IBM Cloud Monitoring ist ein Überwachungsdienst, der Echtzeit-Einblicke in die Leistungsfähigkeit Ihrer Anwendungen und Infrastruktur bietet, die in der IBM Cloud gehostet werden. Dieses Tool ist speziell darauf ausgelegt, nahtlos mit der IBM Cloud-Umgebung zu funktionieren, was es zur besten Wahl für diejenigen macht, die in diesem Ökosystem investiert sind.
Warum ich mich für IBM Cloud Monitoring entschieden habe:
Die Entscheidung, IBM Cloud Monitoring in die Liste aufzunehmen, war eindeutig, angesichts seiner überlegenen Integration und nativen Kompatibilität mit der IBM Cloud-Umgebung. Es fällt durch seine reibungslose Interoperabilität mit den verschiedenen Diensten der IBM Cloud auf.
Ich habe es als 'am besten für die IBM Cloud-Umgebung' bewertet, da es die Möglichkeit bietet, detaillierte Metriken, Dashboards und Benachrichtigungen speziell für die IBM Cloud bereitzustellen.
Herausragende Funktionen und Integrationen:
Die detaillierten Metriken von IBM Cloud Monitoring liefern eine Fülle von Daten zur Leistung Ihrer Infrastruktur. Besonders bemerkenswert ist die Fähigkeit, Echtzeit-Überwachungsdaten bereitzustellen und eine schnelle Erkennung von Anomalien zu ermöglichen.
Was die Integrationen angeht, lässt es sich reibungslos mit verschiedenen IBM Cloud-Diensten integrieren, darunter IBM Cloud Databases, IBM Kubernetes Service und IBM Cloud Functions, um nur einige zu nennen.
Pros and Cons
Pros:
- Nahtlose Integration mit IBM Cloud-Diensten
- Detaillierte Metriken bieten umfassende Einblicke
- Echtzeit-Überwachung und Anomalieerkennung
Cons:
- Preisgestaltung kann komplex sein und vom Verbrauch abhängen
- Eventuell keine gute Integration mit Nicht-IBM-Diensten
- Benutzeroberfläche erfordert möglicherweise eine gewisse Einarbeitung für neue Nutzer
Zabbix Cloud Monitoring ist ein leistungsstarkes Tool, das eine Echtzeit-Überwachung von Servern, virtuellen Maschinen und Cloud-Diensten bietet. Bekannt für seinen Open-Source-Charakter, zeichnet es sich als die beste Lösung für Organisationen aus, die Wert auf Anpassbarkeit und Kostenersparnis legen.
Warum ich Zabbix Cloud Monitoring gewählt habe:
Ich habe Zabbix wegen seines Open-Source-Charakters gewählt, der vielfältige Anpassungsmöglichkeiten bietet, sowie wegen seines umfassenden Überwachungsumfangs, zu dem Server, virtuelle Maschinen und Cloud-Dienste gehören. Es überzeugt durch seine flexible Natur, die es ermöglicht, das System an spezifische Anforderungen anzupassen.
Deshalb erhält es das Prädikat 'Beste Lösung für' Open-Source-Cloud-Monitoring und richtet sich an alle, die Flexibilität und einen praxisorientierten Ansatz schätzen.
Herausragende Funktionen und Integrationen:
Zabbix glänzt bei der Netzwerkerkennung und bietet automatisierte Erkennung von Netzwerkgeräten und Konfigurationen. Es stellt umfangreiche Datenvisualisierungswerkzeuge bereit, mit denen Sie Überwachungsstatistiken auf einen Blick verstehen können. Als Open-Source-Tool lässt sich Zabbix mit einer Vielzahl anderer Systeme integrieren, darunter MySQL, PostgreSQL und IBM DB2.
Pros and Cons
Pros:
- Open-Source, bietet individuelle Anpassungen
- Breite Auswahl an Integrationen
- Umfassende Überwachungsfunktionen
Cons:
- Hohe Lernkurve für nicht-technische Nutzer
- Konfiguration kann komplex sein
- Kostenpflichtiger Support ist relativ teuer
Weitere Cloud-Infrastruktur-Monitoring-Tools
Nachfolgend finden Sie eine Liste zusätzlicher Cloud-Infrastruktur-Monitoring-Tools, die ich zwar auf die Auswahlliste gesetzt, aber nicht in die Top 10 aufgenommen habe.
- Splunk Infrastructure Monitoring
Am besten für Echtzeit-Transparenz
- ThousandEyes
Am besten geeignet für Transparenz in allen Netzwerkpfaden
- meshIQ
Am besten geeignet für Middleware-Monitoring und -Management
- Checkmk
Am besten geeignet für umfassende IT-Infrastrukturüberwachung
- Dotcom Monitor
Am besten geeignet für agentenbasierte & agentenlose Überwachung
Weitere Software-Reviews
Falls Sie hier noch nicht das Passende gefunden haben, schauen Sie sich diese alternativen Tools an, die wir getestet und bewertet haben.
- Netzwerk-Monitoring-Software
- Server-Monitoring-Software
- SD-Wan-Lösungen
- Infrastruktur-Monitoring-Tools
- Paket-Sniffer
- Application-Monitoring-Tools
Auswahlkriterien für Cloud-Infrastruktur-Monitoring-Tools
Bei der Auswahl der besten Cloud-Infrastruktur-Monitoring-Tools für diese Liste habe ich typische Anforderungen und Probleme der Käufer wie das Monitoring von Multi-Cloud-Umgebungen und die Reduzierung von Ausfallzeiten durch frühzeitige Warnungen einbezogen. Zudem habe ich mich an folgendem Bewertungsrahmen orientiert, um die Bewertung strukturiert und fair zu halten:
Kernfunktionen (25% der Gesamtbewertung)
Um in diese Liste aufgenommen zu werden, musste jede Lösung die folgenden typischen Anwendungsfälle abdecken:
- Überwachung von Systemleistung und Verfügbarkeit
- Ressourcenauslastung und Kapazität verfolgen
- Echtzeit-Warnungen bei Anomalien ausgeben
- Historische Daten und Trendanalysen bereitstellen
- Integration mit wichtigen Cloud-Anbietern wie AWS, Azure und Google Cloud
Zusätzliche herausragende Funktionen (25% der Gesamtbewertung)
Um die Auswahl weiter einzugrenzen, habe ich außerdem nach besonderen Merkmalen gesucht, wie zum Beispiel:
- KI-basierte Anomalieerkennung
- Automatisierte Behebung häufiger Probleme
- Anpassbare Dashboards und Berichte
- Unterstützung für hybride Cloud-Umgebungen
- Analyse und Optimierung des Netzwerkverkehrs
Benutzerfreundlichkeit (10 % der Gesamtbewertung)
Um einen Eindruck von der Benutzerfreundlichkeit jedes Systems zu gewinnen, habe ich Folgendes berücksichtigt:
- Übersichtliche und intuitive Benutzeroberfläche
- Einfache Navigation zwischen Datenpunkten
- Flexible Anpassung von Dashboards und Benachrichtigungen
- Einfache Einrichtung und Konfiguration
- Mobile App oder responsives Design für die Überwachung unterwegs
Onboarding (10 % der Gesamtbewertung)
Um die Onboarding-Erfahrung jeder Plattform zu bewerten, habe ich Folgendes berücksichtigt:
- Verfügbarkeit von Schritt-für-Schritt-Anleitungen
- Zugang zu Trainingsvideos und Dokumentation
- Interaktive Produkttouren oder Assistenten
- Verfügbarkeit von Customer Success Managern
- Live-Chat oder Onboarding-Webinare
Kundensupport (10 % der Gesamtbewertung)
Um die Kundensupport-Dienste jedes Softwareanbieters zu beurteilen, habe ich Folgendes berücksichtigt:
- Rund-um-die-Uhr-Kundensupport
- Verfügbarkeit von Live-Chat und Telefonsupport
- Zugang zu einer Online-Wissensdatenbank oder Community-Forum
- Reaktionszeit bei kritischen Problemen
- Verfügbarkeit von dedizierten Account-Managern
Preis-Leistungs-Verhältnis (10 % der Gesamtbewertung)
Um das Preis-Leistungs-Verhältnis jeder Plattform zu bewerten, habe ich Folgendes berücksichtigt:
- Preistransparenz
- Verfügbarkeit einer kostenlosen Testversion oder Demo
- Gestaffelte Preismodelle je nach Nutzung
- Einbeziehung von Premium-Funktionen in niedrigeren Tarifen
- Rabatte für langfristige Verträge oder jährliche Abrechnung
Kundenbewertungen (10 % der Gesamtbewertung)
Um einen Eindruck der allgemeinen Kundenzufriedenheit zu erhalten, habe ich bei der Auswertung von Kundenbewertungen Folgendes berücksichtigt:
- Allgemeine Zufriedenheitsbewertungen
- Häufig berichtete Probleme und Beschwerden
- Positives Feedback zu bestimmten Funktionen
- Kundenbindungsraten
- Bewertungen aus ähnlichen Branchen oder Anwendungsfällen
So wählen Sie Tools zur Überwachung von Cloud-Infrastrukturen aus
Es ist leicht, sich in langen Funktionslisten und komplexen Preisstrukturen zu verlieren. Damit Sie bei Ihrem individuellen Auswahlprozess für Software den Überblick behalten, finden Sie hier eine Checkliste wichtiger Faktoren, an die Sie denken sollten:
| Faktor | Worauf achten |
|---|---|
| Skalierbarkeit | Stellen Sie sicher, dass das Tool mit wachsenden Infrastruktur-Anforderungen Schritt halten kann. Ihre Überwachungslösung sollte skalieren, wenn Ihre Cloud-Umgebung wächst und neue Instanzen und Dienste hinzukommen, ohne dass Performance-Probleme entstehen. |
| Integrationen | Achten Sie darauf, dass das Tool mit Ihren bestehenden Cloud-Anbietern (AWS, Azure, GCP) und Drittanbieterdiensten (wie Slack, Jira) integrierbar ist. Das vereinfacht die zentrale Überwachung und automatisiert Benachrichtigungen. |
| Anpassbarkeit | Wählen Sie eine Lösung, mit der Sie individuelle Dashboards, Berichte und Benachrichtigungen erstellen können, um auf die spezifischen Anforderungen und Arbeitsabläufe Ihres Teams einzugehen. Flexibilität bei der Datenvisualisierung ist entscheidend. |
| Benutzerfreundlichkeit | Eine nutzerfreundliche Oberfläche verkürzt die Einarbeitungszeit und beschleunigt die Problemlösung. Das Tool sollte für Entwickler ebenso wie für weniger technische Nutzer intuitiv zu bedienen sein. |
| Budget | Überprüfen Sie die Preisstruktur auf versteckte Kosten wie Datenaufbewahrung, Premium-Support oder zusätzliche Integrationen. Vergleichen Sie verschiedene Preismodelle, um Überzahlungen zu vermeiden. |
| Sicherheitsvorkehrungen | Stellen Sie sicher, dass das Tool Verschlüsselung, rollenbasierte Zugriffssteuerung und sichere API-Verbindungen bietet, um sensible Infrastrukturdaten zu schützen. Die Einhaltung von Industriestandards (wie SOC 2) ist ein Plus. |
| Automatisierung | Achten Sie auf Automatisierungsfunktionen wie Anomalieerkennung, automatische Fehlerbehebung und Leistungsoptimierung, um manuellen Aufwand zu reduzieren und die Effizienz zu steigern. |
| Echtzeit-Benachrichtigungen | Stellen Sie sicher, dass das Tool Echtzeit-Benachrichtigungen und Warnungen über mehrere Kanäle (E-Mail, Slack, etc.) bereitstellt, um auf Probleme schnell reagieren zu können. |
Trends bei Tools zur Überwachung von Cloud-Infrastrukturen
In meiner Recherche habe ich unzählige Produkt-Updates, Pressemitteilungen und Release-Logs verschiedener Anbieter von Cloud-Infrastruktur-Monitoring-Tools ausgewertet. Hier sind einige der neuen Trends, die ich im Blick behalte:
- KI-gesteuerte Einblicke: Immer mehr Tools nutzen KI und maschinelles Lernen, um Ausfälle vorherzusagen, Anomalien zu erkennen und Lösungsvorschläge zu machen, bevor Probleme eskalieren. So können Teams proaktiv statt reaktiv handeln.
- Granulare Kostenverfolgung: Monitoring-Tools liefern jetzt tiefere Einblicke in Cloud-Ausgaben, helfen Teams dabei, Verschwendung aufzudecken und Ressourcen effizienter zuzuweisen. Einige Tools bieten sogar automatisierte Einsparungsvorschläge.
- Vereinheitlichte Observability: Anbieter vereinen Infrastruktur-, Anwendungs- und Netzwerküberwachung auf einer einzigen Plattform. So erhalten Teams einen vollständigen Überblick über ihre Umgebung, ohne zwischen verschiedenen Tools wechseln zu müssen.
- Edge-Monitoring: Da immer mehr Workloads an den Edge verlagert werden, erweitern Tools ihre Funktionen, um Edge-Geräte und Microservices zu überwachen. Das hilft Teams dabei, Leistung und Verfügbarkeit in verteilten Umgebungen sicherzustellen.
- Verbesserte Sicherheitsüberwachung: Tools integrieren jetzt Funktionen zur Echtzeit-Bedrohungserkennung und Protokollierung sicherheitsrelevanter Ereignisse. Einige bieten auch Integrationen mit SIEM (Security Information and Event Management) Plattformen für schnellere Incident Response.
Was sind Cloud-Infrastruktur-Monitoring-Tools?
Cloud-Infrastruktur-Monitoring-Tools bieten eine automatisierte Möglichkeit, die Betriebsprozesse innerhalb einer cloudbasierten IT-Infrastruktur zu überwachen. Hauptsächlich werden sie von IT-Fachkräften, Netzwerkingenieuren und Systemadministratoren genutzt und sind unverzichtbar, um den Status, die Performance und die Gesundheit von Servern, Datenbanken, Netzwerken und Applikationsdiensten in der Cloud zu verfolgen.
Sie erfüllen eine kritische Funktion, indem sie Probleme schnell erkennen, potenzielle Ausfälle verhindern und dafür sorgen, dass Geschäftsprozesse reibungslos ablaufen. Diese Monitoring-Tools liefern Einblicke und Analysen, die bei der Optimierung von Ressourcen helfen. Daher spielen sie eine entscheidende Rolle bei strategischen Entscheidungen und der Verbesserung der Gesamtperformance von Systemen.
Funktionen von Cloud-Infrastruktur-Monitoring-Tools
Achten Sie bei der Auswahl von Cloud-Infrastruktur-Monitoring-Tools auf die folgenden wichtigen Funktionen:
- Echtzeitüberwachung: Bietet sofortige Einblicke in die Infrastruktur-Performance und hilft, Probleme frühzeitig zu erkennen und zu beheben.
- Individuelle Dashboards: Ermöglicht die Erstellung personalisierter Ansichten wichtiger Kennzahlen, wodurch Ihr Team genau das im Blick behält, was relevant ist.
- Anomalie-Erkennung: Nutzt maschinelles Lernen und Log-Monitoring-Software, um ungewöhnliche Muster zu identifizieren und potenzielle Probleme zu melden, bevor sie sich auf die Performance auswirken.
- Alarme und Benachrichtigungen: Sendet Warnmeldungen über verschiedene Kanäle (E-Mail, Slack etc.), um Ihr Team in Echtzeit auf Probleme hinzuweisen.
- Log-Aggregation: Sammelt und organisiert Protokolle aus unterschiedlichen Systemen, sodass Sie Probleme schneller beheben und Ursachen leichter finden können.
- Kostenverfolgung: Zeigt Cloud-Ausgaben nach Service, Region oder Projekt aufgeschlüsselt an, sodass Sie Verschwendung erkennen und Kosten optimieren können.
- Rollenbasierte Zugriffskontrolle: Ermöglicht die Definition von Benutzerberechtigungen, damit Teammitglieder nur Zugriff auf die für sie relevanten Daten erhalten.
- Analyse historischer Daten: Speichert Performance-Daten über längere Zeiträume und hilft so, Trends zu erkennen und fundierte Entscheidungen zu treffen.
- Multi-Cloud-Lösungen: Überwacht die Infrastruktur unterschiedlicher Cloud-Anbieter wie AWS, Azure und Google Cloud auf einer einzigen Plattform.
- APIs und Integrationen: Verbindet sich mit anderen Tools und Plattformen, um Arbeitsabläufe zu automatisieren und Daten zu zentralisieren.
Vorteile von Cloud-Infrastruktur-Monitoring-Tools
Die Einführung von Cloud-Infrastruktur-Monitoring-Tools bietet Ihrem Team und Unternehmen zahlreiche Vorteile. Hier sind einige, auf die Sie sich freuen können:
- Verbesserte Betriebszeit: Überwachungstools erkennen Leistungsprobleme frühzeitig, reduzieren Ausfallzeiten und stellen die Verfügbarkeit der Services für Benutzer sicher.
- Schnellere Problemlösung: Echtzeit-Benachrichtigungen und detaillierte Protokolle erleichtern es Ihrem Team, Probleme schnell zu identifizieren und zu beheben.
- Besseres Kostenmanagement: Kostenverfolgung und Funktionen zur Ressourcenoptimierung helfen Überbereitstellung zu vermeiden und Verschwendung zu reduzieren.
- Erhöhte Sicherheit: Integrierte Bedrohungserkennung und Sicherheitsprotokollierung helfen, Schwachstellen schneller zu erkennen und Angriffe rascher zu beantworten.
- Fundiertere Entscheidungen: Historische Daten und Trendanalysen liefern Einblicke in Leistungsmuster und Ressourcenbedarf.
- Vereinfachtes Multi-Cloud-Management: Einheitliche Dashboards und Multi-Cloud-Unterstützung ermöglichen die Überwachung verschiedener Cloud-Umgebungen von einem Ort aus.
- Optimierte Teamzusammenarbeit: Rollenbasierter Zugriff und gemeinsam genutzte Dashboards sorgen dafür, dass jedes Teammitglied die benötigten Daten für Entscheidungen erhält.
Kosten und Preisgestaltung von Cloud-Infrastruktur-Überwachungstools
Die Auswahl von Cloud-Infrastruktur-Überwachungstools erfordert ein Verständnis der verschiedenen Preismodelle und Tarife. Die Kosten variieren je nach Funktionsumfang, Teamgröße, Zusatzoptionen und mehr. Die folgende Tabelle fasst gängige Tarife, deren durchschnittliche Preise und typische enthaltene Funktionen bei Cloud-Infrastruktur-Überwachungstools zusammen:
Tabellarischer Tarifvergleich bei Cloud-Infrastruktur-Überwachungstools
| Tariftyp | Durchschnittlicher Preis | Übliche Funktionen |
|---|---|---|
| Kostenloser Tarif | $0 | Grundlegende Leistungsüberwachungstools, eingeschränkte Benachrichtigungen, Community-Support und Einzel-Cloud-Integration. |
| Persönlicher Tarif | $10–$30/Benutzer/Monat | Leistungsverfolgung, Echtzeit-Benachrichtigungen, grundlegende Protokollanalyse und Einzelbenutzerzugang. |
| Business-Tarif | $40–$100/Benutzer/Monat | Multi-Cloud-Unterstützung, fortschrittliche Anomalieerkennung, benutzerdefinierte Dashboards und teambasierte Berechtigungen. |
| Enterprise-Tarif | $150–$500/Benutzer/Monat | KI-gestützte Erkenntnisse, automatisierte Fehlerbehebung, Sicherheitsüberwachung, dedizierter Account Manager und Compliance-Überwachung. |
Cloud-Infrastruktur-Überwachungstools – Häufig gestellte Fragen
Hier finden Sie Antworten auf häufige Fragen zu Cloud-Infrastruktur-Überwachungstools:
Wie werden Multi-Cloud-Umgebungen von diesen Tools überwacht?
Viele Cloud-Infrastruktur-Überwachungstools unterstützen Multi-Cloud-Umgebungen, sodass Sie Ressourcen bei verschiedenen Cloud-Anbietern wie AWS, Azure und Google Cloud von einer einzigen Plattform aus überwachen können. Dieser einheitliche Ansatz hilft Ihrem Team, den Überblick zu behalten und das Management zu vereinfachen.
Können diese Tools in bestehende DevOps-Workflows integriert werden?
Ja, die meisten Überwachungstools bieten Integrationen mit beliebten u003ca href=u0022https://thectoclub.com/tools/best-devops-monitoring-tools/u0022u003eDevOps-Überwachungstoolsu003c/au003e wie Jenkins, GitHub oder Slack an. Dadurch kann Ihr Team Überwachungsdaten in bestehende Workflows einbinden, die Zusammenarbeit verbessern und Prozesse optimieren.
Wie helfen diese Tools bei der Optimierung von Cloud-Kosten?
Viele Überwachungstools verfügen über Funktionen zur Ressourcenverfolgung und zur Identifizierung ungenutzter Ressourcen. So können Sie mithilfe der Analyse dieser Daten fundierte Entscheidungen zur Optimierung Ihrer Cloud-Ausgaben treffen und Ressourcen effizienter zuweisen.
Welche Sicherheitsfunktionen sind üblicherweise enthalten?
Zu den Sicherheitsfunktionen gehören oft Echtzeit-Bedrohungserkennung, Schwachstellenanalysen und Compliance-Überwachung. Diese Fähigkeiten helfen Ihrem Team, potenzielle Sicherheitsrisiken zeitnah zu erkennen und sofort zu beheben, sodass die Integrität Ihrer Infrastruktur erhalten bleibt.
Wie anpassbar sind Dashboards und Berichte in diesen Tools?
Die meisten Tools bieten anpassbare Dashboards und Berichte, sodass Sie relevante Kennzahlen und Analysen gezielt nach den Bedürfnissen Ihres Teams anzeigen lassen können. Dadurch können Sie sich auf die wichtigsten Daten für Ihren Betrieb konzentrieren.
Unterstützen diese Tools automatisierte Reaktionen auf erkannte Probleme?
Ja, viele Überwachungstools bieten Automatisierungsfunktionen, mit denen vorher festgelegte Aktionen bei bestimmten Warnungen oder Anomalien ausgelöst werden können. Diese Automatisierung hilft Ihrem Team, schneller auf Probleme zu reagieren, Ausfallzeiten zu minimieren und die Systemzuverlässigkeit zu erhöhen.
Wie geht es weiter?
Wenn Sie sich gerade mit der Recherche von Cloud-Infrastruktur-Überwachungstools beschäftigen, verbinden Sie sich kostenlos mit einem SoftwareSelect-Berater für Empfehlungen.
Sie füllen ein Formular aus und führen ein kurzes Gespräch, in dem Ihre speziellen Anforderungen geklärt werden. Anschließend erhalten Sie eine Auswahlliste geeigneter Software. Sie begleiten Sie sogar durch den gesamten Kaufprozess – bis hin zu Preisverhandlungen.
