10 Die besten DevOps-Automatisierungstools im Überblick
Here's my pick of the 10 best software from the 16 tools reviewed.
Die Komplexität von DevOps kann überwältigend sein – fragmentierte Workflows, menschliche Fehler und quälend lange Deployment-Zyklen führen häufig zu Frustration und einer unzureichenden Performance der Teams. Diese Herausforderungen mindern nicht nur die Produktivität, sondern gefährden auch die Zuverlässigkeit Ihrer Software-Lieferpipeline. Wenn Sie hier sind, suchen Sie wahrscheinlich nach einer Möglichkeit, diese Engpässe zu automatisieren und einen reibungslosen, kollaborativen Entwicklungs- und Operations-Prozess zu etablieren.
Mit jahrelanger Erfahrung in genau diesen Bereichen – der Optimierung von Linux-Umgebungen, dem Debugging JavaScript-lastiger Anwendungen und der Integration zahlloser DevOps-Tools – weiß ich, was funktioniert und was nicht. DevOps-Automatisierungstools dienen dazu, von der Code-Integration bis zum Infrastrukturmanagement alles zu vereinfachen und zu beschleunigen, damit Teams schnellere und zuverlässigere Deployments erreichen. Lassen Sie mich meine Expertise dafür einsetzen, Sie durch die Tools zu führen, die wirklich Ergebnisse liefern.
Why Trust Our Software Reviews
We’ve been testing and reviewing software since 2023. As tech leaders ourselves, we know how critical and difficult it is to make the right decision when selecting software.
We invest in deep research to help our audience make better software purchasing decisions. We’ve tested more than 2,000 tools for different tech use cases and written over 1,000 comprehensive software reviews. Learn how we stay transparent & our software review methodology.
Zusammenfassung der besten DevOps-Automatisierungstools
Diese Vergleichstabelle fasst die Preisinformationen meiner ausgewählten DevOps-Automatisierungstools zusammen, damit Sie die beste Lösung für Ihr Budget und Ihre Anforderungen finden.
| Tool | Best For | Trial Info | Price | ||
|---|---|---|---|---|---|
| 1 | Am besten mit KI-gesteuerter Codebehebung | Kostenloser Tarif verfügbar (bis zu 5 Benutzer) | Ab $65/Monat | Website | |
| 2 | Am besten für automatisierte Incident-Response | Kostenlose Demo + 30-tägige kostenlose Testversion verfügbar | Ab $9/Monat (jährlich abgerechnet) | Website | |
| 3 | Am besten geeignet für Einblicke in die Anwendungsperformance | 30-tägige kostenlose Testversion + kostenlose Demo + Gratisplan verfügbar | Ab $199/Jahr | Website | |
| 4 | Am besten für KI-gesteuertes Full-Stack-Monitoring | Nein | Ab $21/Nutzer/Monat (jährliche Abrechnung) | Website | |
| 5 | Am besten für Infrastructure as Code geeignet | Nein | Preise auf Anfrage | Website | |
| 6 | Am besten geeignet für IT-Automatisierungs-Workflows | Nein | Ab $10.000 jährlich (jährliche Abrechnung) | Website | |
| 7 | Am besten für No-Code-Testautomatisierung | 14-tägige kostenlose Testversion | Ab $212/Monat | Website | |
| 8 | Am besten für Echtzeiteinblicke in die Performance | Nein | Ab $14/Nutzer/Monat (jährliche Abrechnung) | Website | |
| 9 | Am besten für erweiterbaren Automatisierungsserver | Nein | Preis auf Anfrage | Website | |
| 10 | Am besten für Konfigurationsmanagement geeignet | Nein | Ab $137/Nutzer/Monat (jährlich abgerechnet) | Website |
-
Site24x7
Visit WebsiteThis is an aggregated rating for this tool including ratings from Crozdesk users and ratings from other sites.4.7 -
GitHub Actions
Visit WebsiteThis is an aggregated rating for this tool including ratings from Crozdesk users and ratings from other sites.4.8 -
Docker
Visit WebsiteThis is an aggregated rating for this tool including ratings from Crozdesk users and ratings from other sites.4.6
Bewertungen der besten DevOps-Automatisierungstools
Nachfolgend finden Sie meine detaillierten Zusammenfassungen der besten DevOps-Automatisierungstools, die es auf meine Shortlist geschafft haben. In meinen Reviews gehe ich auf zentrale Funktionen, Vorteile u0026amp; Nachteile, Integrationen sowie die optimalen Einsatzszenarien ein, damit Sie das passende Tool finden.
SonarQube hebt sich für Entwickler und Technologieführer hervor, die ihre DevOps-Automatisierungsstrategien insbesondere im Bereich Codequalität und -sicherheit verbessern möchten. Mit der Fähigkeit, automatisierte Code-Reviews durchzuführen und sofortiges Feedback zu Schwachstellen zu geben, adressiert SonarQube das wichtige Bedürfnis nach effizienten und sicheren Softwareentwicklungsprozessen und stellt sicher, dass Ihre Codebasis robust und konform mit Industriestandards bleibt.
Warum ich SonarQube gewählt habe
Ich habe SonarQube aufgrund seiner Fähigkeit ausgewählt, fortschrittliche Sicherheitsfunktionen in Ihre DevOps-Pipeline zu integrieren. Das automatisierte Static Application Security Testing (SAST) bietet unmittelbares Feedback zu Schwachstellen direkt in Ihren CI/CD-Prozessen und gewährleistet so die Aufrechterhaltung der Codequalität ohne Engpässe. Darüber hinaus ermöglichen die KI-gestützten Korrekturvorschläge der Plattform Ihrem Team, Probleme zügig zu beheben, wodurch der Zeitaufwand für manuelle Code-Reviews minimiert wird. Diese Funktionen machen SonarQube zu einer strategischen Wahl für jeden, der Entwicklungsvorgänge automatisieren und absichern möchte.
SonarQube Hauptfunktionen
Neben seinen leistungsstarken Sicherheitsprüfungen bietet SonarQube weitere Funktionen, die Ihrem Team zugutekommen können:
- Taint Analysis: Diese Funktion verfolgt den Datenfluss, um Injizierungs-Schwachstellen wie SQL-Injection und XSS zu erkennen und dadurch die Sicherheitslage Ihrer Anwendung zu stärken.
- Secrets Detection: Identifiziert und warnt Sie während der Entwicklung vor geleakten API-Schlüsseln und Passwörtern und reduziert so das Risiko der Offenlegung sensibler Daten.
- Infrastructure as Code (IaC) Scanning: Überprüft automatisch Terraform- und Kubernetes-Konfigurationen auf Fehlkonfigurationen und hilft dabei, Ihre Cloud-Infrastruktur zu schützen.
- Multi-Language Static Analysis Engine: Analysiert Code in über 35 Sprachen und Frameworks, sodass eine Plattform die meisten Dienste und Komponenten Ihrer IT-Landschaft abdecken kann.
SonarQube Integrationen
Integrationen umfassen GitHub, Bitbucket, Azure DevOps, GitLab, Jenkins, Bamboo, CircleCI, Travis CI und TeamCity. Eine API steht für individuelle Integrationen zur Verfügung.
Pros and Cons
Pros:
- Stellt KI-gestützte CodeFix-Vorschläge zur automatischen Problemlösung bereit.
- Unterstützt über 35 Programmiersprachen für umfassende Abdeckung.
- Bietet Echtzeit-Feedback in IDEs und CI/CD-Pipelines.
Cons:
- Scanzeiten können bei sehr großen Codebasen lang ausfallen.
- Kann Fehlalarme erzeugen, die manuell überprüft werden müssen.
New Product Updates from SonarQube
SonarQube Cloud Adds Azure DevOps Analysis and SCIM Automation
SonarQube Cloud introduces Automatic Analysis for Azure DevOps and SCIM User Lifecycle Management (Beta). These updates automate code analysis and user management, reducing manual setup and improving efficiency. For more information, visit SonarQube Cloud’s official site.
Site24x7 ist eine KI-gestützte Observabilitätsplattform, die entwickelt wurde, um Ihre gesamte IT-Umgebung zu überwachen. Sie bietet Werkzeuge zur Überwachung der Performance von Websites, Servern, Netzwerken, Anwendungen und Cloud-Diensten.
Warum ich Site24x7 ausgewählt habe:
Sie können automatische Reaktionen auf bestimmte Vorfälle einrichten, wie zum Beispiel das Neustarten von Servern oder das Ausführen von Skripten, wenn bestimmte Schwellenwerte erreicht werden. Dieser proaktive Ansatz hilft, Ausfallzeiten zu vermeiden, und reduziert den Bedarf an manuellen Eingriffen.
Eine weitere wertvolle Funktion ist das AIOps von Site24x7. Durch die Analyse von Mustern und die Vorhersage potenzieller Probleme ermöglicht AIOps Ihrem Team, Probleme zu beheben, bevor diese die Benutzer betreffen. Diese vorausschauende Analyse unterstützt eine stabilere und zuverlässigere IT-Umgebung.
Besondere Funktionen und Integrationen:
Weitere Funktionen sind echtes Benutzermonitoring zur Erfassung und Analyse von Nutzerinteraktionen, synthetisches Monitoring zur Simulation von Nutzertransaktionen und Anwendungsleistungsüberwachung zur Identifizierung von Engpässen in Ihren Anwendungen. Zu den Integrationen gehören ServiceNow, PagerDuty, Opsgenie, Jira, ManageEngine AlarmsOne, ManageEngine ServiceDesk Plus, Slack, Microsoft Teams, Zoho Cliq, Amazon EventBridge, Zapier und Webhooks.
Pros and Cons
Pros:
- Flexible Anpassungsmöglichkeiten für Dashboards und Berichte
- Zuverlässige Echtzeit-Benachrichtigungen ermöglichen schnelle Problemlösung
- Umfassende Überwachungsmöglichkeiten verschiedener IT-Infrastrukturkomponenten
Cons:
- Begrenzte Integrationsoptionen mit bestimmten Drittanbieter-Tools
- Komplexe Konfiguration kann für neue Benutzer herausfordernd sein
New Product Updates from Site24x7
Site24x7 Enhances Network Monitoring With Device and Visibility Updates
Site24x7 introduces proactive hardware health monitoring, expanded device support, centralized network controls, and enhanced SD-WAN visualization to improve network monitoring and management. For more information, visit Site24x7’s official site.
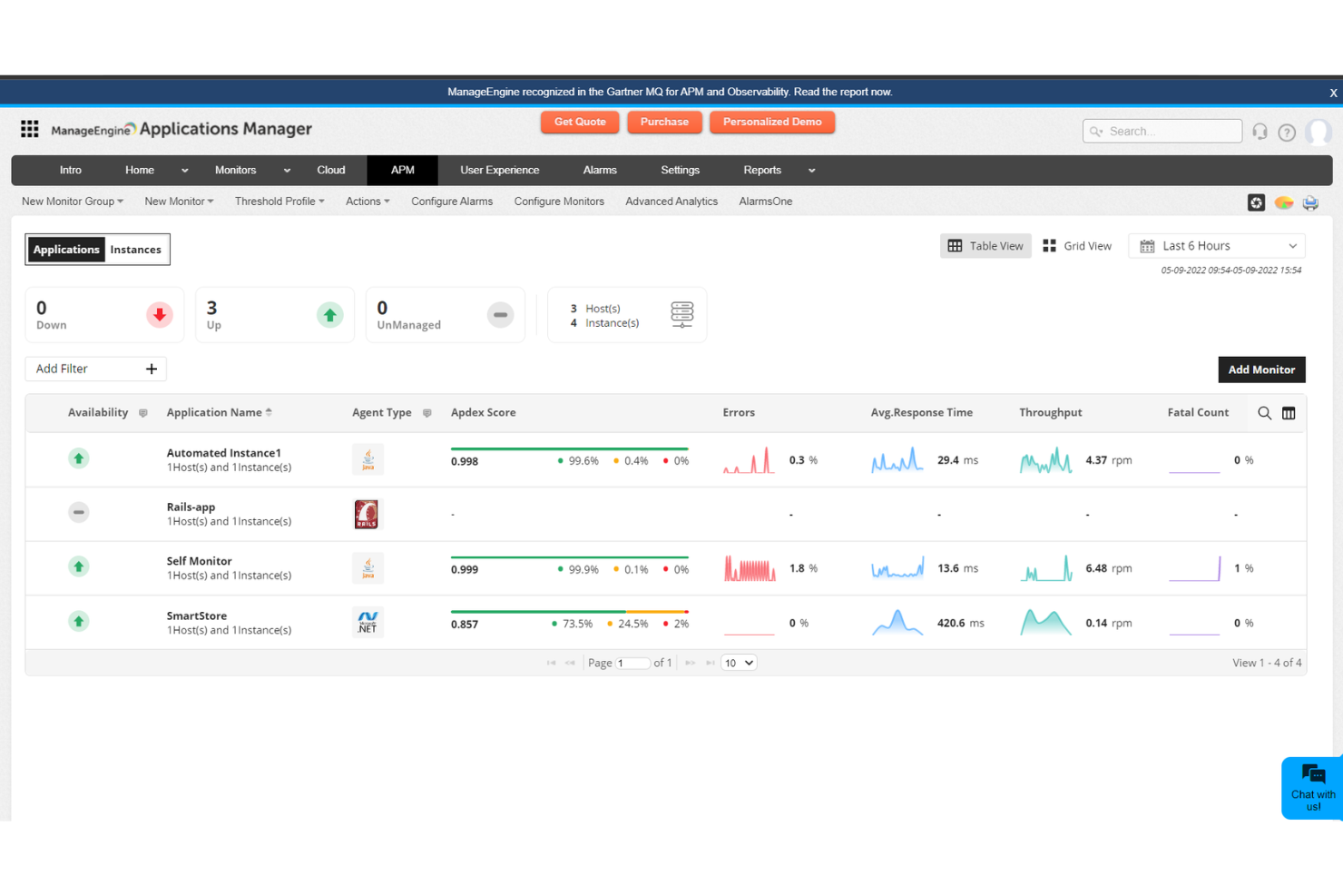
Am besten geeignet für Einblicke in die Anwendungsperformance
ManageEngine Applications Manager hilft Ihnen, Anwendungen, Server, Datenbanken, Container und Cloud-Dienste von einem einzigen Dashboard aus zu überwachen. Es wurde für DevOps- und SRE-Teams entwickelt, die im Blick behalten müssen, wie die Performance die Zuverlässigkeit und Entwicklungszyklen beeinflusst.
Warum ich ManageEngine Applications Manager ausgewählt habe:
Ich habe Applications Manager ausgewählt, weil es Leistungskennzahlen liefert, die über oberflächliche Metriken hinausgehen. Wenn Ihr Team Schwierigkeiten hat, langsame Transaktionen zu diagnostizieren oder Latenzen in einer verteilten Anwendung genau zu lokalisieren, bietet dieses Tool Einblicke auf Code-Ebene und eine vollständige Ende-zu-Ende-Verfolgung. Das macht es besonders geeignet für DevOps-Teams, die das Risiko bei Deployments verringern und den Feedback-Zyklus verkürzen möchten.
Außerdem unterstützt es Multi-Cloud-Monitoring und Abhängigkeitsdarstellung, wodurch Sie visualisieren können, wie Komponenten über AWS, Azure und lokale Umgebungen hinweg interagieren. Falls ein Teil Ihrer Delivery-Pipeline in der Cloud läuft, kann diese Transparenz helfen, Regressionen frühzeitig zu erkennen.
Hervorstechende Funktionen und Integrationen:
Sie erhalten Werkzeuge für synthetische Transaktionstests und Echtzeit-Benutzerüberwachung, damit Sie sowohl das Verhalten vor dem Deployment als auch die tatsächliche Nutzererfahrung nachvollziehen können. Das intelligente Alarmsystem nutzt dynamische Schwellenwerte, um Störgeräusche zu reduzieren, und Sie können benutzerdefinierte Dashboards konfigurieren, um die für Ihr Team wichtigsten Informationen hervorzuheben. Das Containermonitoring umfasst Unterstützung für Docker und Kubernetes, außerdem bietet die Plattform automatische Erkennung und Service-Mapping. Zu den Integrationen gehören ServiceDesk Plus, OpManager, Site24x7, ADManager Plus, Log360, Endpoint Central, CloudSpend und Analytics Plus.
Pros and Cons
Pros:
- Überwacht Anwendungen, Server und Datenbanken auf einer Plattform
- Individuelle Dashboards zur Visualisierung von Leistungskennzahlen
- Integriertes Service-Mapping und KI-gestützte Alarmierung
Cons:
- Ein Systemneustart kann bei größeren Updates erforderlich sein
- Nicht ideal, wenn Sie ausschließlich Cloud-native Observability suchen
New Product Updates from ManageEngine Applications Manager
ManageEngine Applications Manager Adds Veeam Monitoring
ManageEngine Applications Manager adds Veeam Enterprise Manager monitoring. This update enables tracking of backup infrastructure, job performance, and storage usage. For more information, visit ManageEngine’s official site.
Dynatrace ist ein umfassendes Überwachungstool, das alles von Ihren Anwendungen bis hin zur Infrastruktur abdeckt und dabei von künstlicher Intelligenz unterstützt wird. Dieser KI-gesteuerte Ansatz bietet tiefere Einblicke und Vorhersagen, was es zu einer ausgezeichneten Wahl für diejenigen macht, die automatisierte Einblicke in ihrer Monitoring-Lösung priorisieren.
Warum ich Dynatrace gewählt habe:
Bei der Auswahl des richtigen Überwachungstools für eine umfassende Sicht auf IT-Umgebungen fiel Dynatrace immer wieder positiv auf. Seine KI-gesteuerte Herangehensweise unterscheidet es von vielen anderen auf dem Markt. In meiner Bewertung, im Vergleich zu anderen, habe ich festgestellt, dass die Fähigkeit, Probleme eigenständig zu diagnostizieren, es unschätzbar macht.
Aus diesen Gründen kann ich mit Überzeugung sagen, dass es das 'Beste für KI-gesteuertes Full-Stack-Monitoring' ist.
Herausragende Funktionen und Integrationen:
Dynatrace glänzt mit KI-gestützter Analytik, die Probleme in der Infrastruktur oder den Anwendungsebenen mit hoher Genauigkeit erkennen kann. Das Tool bietet Cloud-basiertes Monitoring und deckt alles von Docker-Containern bis hin zu vollständiger Cloud-Infrastruktur auf AWS, Azure und Google Cloud ab.
Sein End-to-End-Monitoring umfasst sowohl Anwendungen als auch deren Abhängigkeiten, sodass nichts übersehen wird.
Pros and Cons
Pros:
- KI-gestützte Analysen bieten automatisierte Einblicke und Diagnosen.
- Umfassendes Full-Stack-Monitoring von Anwendungen bis zur Infrastruktur.
- Robuste Integrationen mit gängigen Cloud-Plattformen und anderen wichtigen Tools.
Cons:
- Die Einarbeitung kann für Neueinsteiger in KI-basiertes Monitoring anspruchsvoller sein.
- Die Kosten können für größere Unternehmen erheblich werden.
- Die große Funktionsvielfalt könnte für kleinere Teams zu umfangreich sein.
Terraform ist ein renommiertes Open-Source-Tool, das es Anwendern ermöglicht, Rechenzentrumsinfrastruktur mit einer domänenspezifischen Sprache zu definieren und bereitzustellen. Als Antwort auf das moderne Bedürfnis nach 'Infrastructure as Code' (IaC) sticht Terraform hervor, indem es DevOps-Teams ermöglicht, Cloud-Infrastrukturen in kodifizierter Form zu verwalten – und unterstreicht damit seine Bedeutung als erste Wahl für IaC.
Warum ich Terraform ausgewählt habe:
Nach einer sorgfältigen Auswahl unter zahlreichen Konfigurationsmanagement-Tools hat mich der einzigartige Ansatz von Terraform überzeugt. Mein Urteil, nachdem ich verglichen und gegenübergestellt habe, fällt zugunsten von Terraform aus – vor allem wegen der besonderen Fähigkeit, Infrastrukturkomponenten als Code zu behandeln, der versioniert und in Repositorien wie Github gespeichert werden kann.
Der Hauptgrund für meine Wahl von Terraform ist seine Leistungsfähigkeit im Bereich IaC: Es bietet eine mächtige Methodik, die menschliche Fehler erheblich reduziert, indem sie die Bereitstellung von Infrastruktur in Code abstrahiert.
Hervorstechende Funktionen und Integrationen:
Die Kernfunktionalität von Terraform basiert auf einer steckbaren Architektur, die Erweiterbarkeit durch Provider ermöglicht, die mit verschiedenen Cloud-Plattformen kommunizieren. Mit Vorlagen können Nutzer Infrastruktureinrichtungen über verschiedene Umgebungen hinweg replizieren.
Bemerkenswert ist, dass Terraform mit den führenden Cloud-Plattformen wie AWS, Google Cloud und Azure integriert ist. Ebenso lässt es sich mit GitHub verbinden, was eine reibungslose Speicherung und Versionskontrolle des Quellcodes ermöglicht.
Pros and Cons
Pros:
- Modulare und erweiterbare Architektur durch sein providerbasiertes Ökosystem
- Integriert sich mit führenden Cloud-Plattformen und erleichtert so die Bereitstellung cloudbasierter Anwendungen
- Verwendet eine domänenspezifische Sprache, die die Bereitstellung von Infrastruktur strukturiert und vorhersehbar macht
Cons:
- Anfangs steile Lernkurve, insbesondere für Neulinge im Bereich IaC
- Das Management des Zustands kann bei komplexen Setups eine Herausforderung sein
- Erfordert sorgfältige Kostenüberwachung, da Änderungen an der Infrastruktur zu unbeabsichtigten Ausgaben bei Cloud-Anbietern führen können.
Ansible ist ein leistungsstarkes Open-Source-Tool, das entwickelt wurde, um Aufgaben wie Konfigurationsmanagement, Anwendungsbereitstellung und Aufgabenautomatisierung über verschiedene Systeme hinweg zu vereinfachen. Dank seiner agentenlosen Architektur und umfassenden Funktionalität ist es ideal geeignet, um komplexe IT-Workflows zu automatisieren und entspricht damit perfekt seiner Auszeichnung als das beste Tool in diesem Bereich.
Warum ich Ansible gewählt habe:
Nach sorgfältigem Auswahl- und Vergleichsprozess verschiedener Tools zur IT-Automatisierung hat sich Ansible stets hervorgetan. Die agentenlose Natur, kombiniert mit seiner domänenspezifischen Sprache für Skripting, bietet einen einzigartigen Vorteil gegenüber vergleichbaren Produkten. Ich habe Ansible wegen seiner Fähigkeit gewählt, sich mit einer Vielzahl von Plattformen und Betriebssystemen zu integrieren, was seine Position als 'Bestes für IT-Automatisierungs-Workflows' rechtfertigt.
Hervorstechende Funktionen und Integrationen:
Ansible bietet ein intuitives Playbook-System, das eine unkomplizierte Skripterstellung ermöglicht und menschliche Fehler minimiert. Es ist zudem hoch skalierbar und eignet sich sowohl für kleine als auch große Entwicklungsteams. Bei den Integrationen funktioniert Ansible hervorragend mit beliebten Cloud-Plattformen wie AWS, Azure und Google Cloud, wodurch die einfache Bereitstellung und Verwaltung von Cloud-Infrastrukturen möglich wird.
Die Kompatibilität mit Docker sorgt dafür, dass die Orchestrierung von Containern unkompliziert ist, während das Modulsystem die Funktionalität zusätzlich erweitert.
Pros and Cons
Pros:
- Die agentenlose Architektur bedeutet, dass keine zusätzliche Software oder Agenten auf verwalteten Knoten installiert werden müssen.
- Umfangreiche Integration mit Cloud-Plattformen und Docker verbessert die Automatisierung von IT-Workflows.
- Playbooks bieten eine gut lesbare und unkomplizierte Skripting-Methode mithilfe von YAML.
Cons:
- Obwohl es eine flache Lernkurve gibt, kann das Beherrschen fortgeschrittener Funktionen eine Herausforderung sein.
- Die Ersteinrichtung kann komplizierter sein als bei einigen cloudbasierten SaaS-Tools.
- Da es sich um Open-Source handelt, kann der Support variieren, es sei denn, man entscheidet sich für die kostenpflichtige Enterprise-Version.
Reflect ist ein No-Code, KI-gesteuertes Testtool, mit dem Sie Ihre Webanwendung testen können, ohne eine einzige Zeile Code schreiben zu müssen. Es wurde speziell entwickelt, um das Erstellen, Verwalten und Ausführen von Tests für Sie und Ihr Team so einfach wie möglich zu gestalten.
Warum ich Reflect ausgewählt habe:
Ein Grund, warum ich Reflect gewählt habe, ist der Einsatz von generativer KI, die Ihre Tests anpasst, während sich Ihre Anwendung weiterentwickelt. Diese Funktion minimiert den Zeitaufwand für die Wartung Ihrer Tests und sorgt dafür, dass Ihre Tests stets relevant bleiben, auch wenn sich Ihre Anwendung verändert.
Mir gefällt auch die Unterstützung für visuelles Testen in Reflect. Mit dieser Funktion können Sie während der Tests Screenshots Ihrer Anwendung aufnehmen, um visuelle Abweichungen festzustellen. So stellen Sie sicher, dass die Benutzeroberfläche Ihrer Anwendung in unterschiedlichen Umgebungen genauso aussieht, wie Sie es beabsichtigen.
Herausragende Funktionen und Integrationen:
Zu den weiteren Funktionen gehört die Möglichkeit, Tests in mehreren Browsern auszuführen, was eine breite Browserkompatibilität bietet, sodass Ihre Anwendung für alle Nutzer zuverlässig funktioniert. Reflect unterstützt außerdem API-Tests, mit denen Sie die Backend-Services Ihrer Anwendung überprüfen können.
Integrationen umfassen Slack, Jira, Linear, Azure DevOps, Bitbucket, CircleCI, GitHub, Jenkins und Codefresh.
Pros and Cons
Pros:
- Umfassende CI/CD-Integration
- KI-basierte Testwartung
- No-Code-Test-Erstellung
Cons:
- Es könnten mehr Anpassungsmöglichkeiten für Testkonfigurationen angeboten werden
- Einschränkungen beim Testen von mobilen Apps
New Relic ist ein Performance-Überwachungstool, das eine umfassende Visualisierung der Anwendungsintegrität, Infrastruktur und Benutzererfahrung bietet. Mit seinen fortschrittlichen Metriken und Grafiken richtet es sich speziell an Unternehmen und Entwickler, die Echtzeiteinblicke in die Systemleistung gewinnen möchten.
Warum ich New Relic gewählt habe:
Auf der Suche nach Performance-Monitoring-Lösungen habe ich mich wiederholt für New Relic entschieden, weil es unvergleichliche Einblicke liefert. Ausschlaggebend für meine Wahl waren die tiefgehende Funktionalität und die intuitive Benutzeroberfläche. Unter seinen Konkurrenten hebt es sich dadurch hervor, dass es umsetzbare Echtzeit-Performancedaten liefert.
Meiner Einschätzung nach ist New Relic damit tatsächlich die beste Wahl, wenn es um 'Echtzeiteinblicke in die Performance' geht.
Herausragende Funktionen und Integrationen:
New Relic glänzt mit Dashboards, die es Teams ermöglichen, alles zu überwachen – von der Anwendungsbereitstellung bis hin zu den komplexen Abhängigkeiten innerhalb ihres Systems. Das Tool lässt sich in andere wichtige Plattformen wie AWS, Azure und Google Cloud integrieren und ist damit ein unschätzbares Asset für DevOps-Teams. Darüber hinaus ermöglichen die API-Angebote Entwicklern, das Tool noch spezifischer an ihre Bedürfnisse anzupassen.
Pros and Cons
Pros:
- Ermöglicht einen umfassenden Überblick über die Anwendungsintegrität und Abhängigkeiten.
- Bietet Integrationen mit wichtigen Cloud-Plattformen und diversen anderen Tools.
- Robuste API für individuelle Integrationen und Datenmanipulation.
Cons:
- Kann aufgrund der Funktionsvielfalt für Einsteiger überwältigend sein.
- Die Kosten können für kleinere Teams oder Start-ups eine Hürde darstellen.
- Erfordert eine gewisse Einarbeitung, um die breite Palette an Tools und Funktionen voll auszuschöpfen.
Jenkins ist ein Open-Source-Tool, das in der DevOps-Welt häufig eingesetzt wird, um Teile des Entwicklungszyklus wie Integration, Tests und Bereitstellung zu automatisieren. Mit seinem umfangreichen Ökosystem und der großen Bandbreite an Plugins erweist sich Jenkins als äußerst erweiterbarer Automatisierungsserver, der sich für viele unterschiedliche Anwendungsfälle eignet.
Warum ich Jenkins ausgewählt habe:
Bei der Untersuchung und dem Vergleich verschiedener Automatisierungsserver habe ich Jenkins als unverzichtbares Werkzeug angesehen. Ich habe mich für Jenkins entschieden, weil es sich durch seine enorme Plugin-Funktionalität und seine Anpassungsfähigkeit an sich wandelnde Anforderungen im Entwicklungsprozess deutlich abhebt.
Sein großes Ökosystem und die Flexibilität, die es insbesondere im Zusammenspiel mit Container-Orchestrierung wie Docker bietet, bestärken mich in der Meinung, dass Jenkins wirklich 'am besten für erweiterbare Automatisierungsserver geeignet ist.'
Herausragende Funktionen und Integrationen:
Jenkins ist bekannt für seine Fähigkeit, den gesamten Entwicklungsprozess von Anfang bis Ende zu unterstützen. Die Funktionalität lässt sich durch eine breite Auswahl an Plugins aus den eigenen Repositorien stark erweitern. Das Tool integriert sich mit bekannten Plattformen wie GitHub, AWS und Azure. Jenkins unterstützt außerdem verschiedene Programmiersprachen wie Java, Python und Ruby und ist dadurch vielseitig für unterschiedliche Projekte einsetzbar.
Pros and Cons
Pros:
- Open Source, ermöglicht Anpassungen und gemeinschaftsgetriebene Verbesserungen.
- Ein breites Spektrum an Plugins, wodurch es sich an viele Entwicklungsszenarien anpassen lässt.
- Bietet Integrationen mit führenden Versionskontrollsystemen und Cloud-Plattformen.
Cons:
- Die anfängliche Einrichtung und Konfiguration kann für Einsteiger eine Herausforderung darstellen.
- Je nach Komplexität können einige Plugins Stabilitätsprobleme verursachen.
- Regelmäßige Updates sind erforderlich, um das System sicher und effizient zu halten.
Chef ist ein leistungsstarkes Konfigurationsmanagement-Tool, das entwickelt wurde, um die Bereitstellung von Infrastruktur zu automatisieren und so sicherzustellen, dass Systemkonfigurationen plattformübergreifend konsistent und reproduzierbar sind. Durch die Verwaltung von Infrastruktur als Code entspricht Chef genau dem Grundgedanken eines effizienten Konfigurationsmanagements und gewährleistet eine hohe Systemstabilität und Einheitlichkeit.
Warum ich Chef ausgewählt habe:
Die Auswahl eines Tools für diese Liste, insbesondere in einem so entscheidenden Bereich wie dem Konfigurationsmanagement, erfordert eine sorgfältige Bewertung. Meiner Einschätzung nach, nachdem ich mehrere Tools verglichen habe, hebt sich Chef durch seine domänenspezifische Sprache und die Flexibilität, die es DevOps-Teams bietet, besonders hervor. Daher bin ich zu dem Schluss gekommen, dass Chef mit seinem umfassenden Ökosystem und seiner agentenlosen Architektur zweifellos das 'Beste für Konfigurationsmanagement' ist.
Hervorstechende Funktionen und Integrationen:
Die herausragende Funktionalität von Chef besteht darin, Infrastruktur als Code zu behandeln, sodass sich wiederkehrende Aufgaben problemlos automatisieren lassen und Konfigurationen stets konsistent bleiben. Zudem bietet es Playbooks und Rezepte, die modulare Konfigurationen ermöglichen, die über verschiedene Systeme hinweg wiederverwendet werden können.
Chef integriert sich mit Cloud-Infrastruktur-Anbietern wie AWS, Azure und Google Cloud und bietet Plugins, die es mit Versionskontrollsystemen wie GitHub verbinden und so die Zusammenarbeit von Entwicklungsteams fördern.
Pros and Cons
Pros:
- Das Infrastructure-as-Code-Prinzip vereinfacht den Entwicklungsprozess.
- Umfangreiche Integration mit Cloud-Plattformen und Versionskontrollsystemen.
- Der Einsatz von Playbooks und Rezepten sorgt für modulare und wiederholbare Konfigurationen.
Cons:
- Für Einsteiger in das Infrastructure-as-Code-Konzept kann die Einarbeitung anspruchsvoller sein.
- Rezepte und Playbooks müssen regelmäßig aktualisiert werden, um neue Konfigurationen zu verwalten.
- Die Integration mit einigen Altsystemen kann eine Herausforderung darstellen.
Weitere DevOps-Automatisierungstools
Hier sind einige zusätzliche DevOps-Automatisierungstools, die es nicht auf meine Shortlist geschafft haben, aber dennoch einen Blick wert sind:
- Copado
Am besten geeignet für DevSecOps in Salesforce
- Drone
Am besten geeignet für container-native Automatisierung
- Travis CI
E Lösung für die Integration von Open-Source-Projekten
- Tekton
Am besten für Kubernetes-basierte CI/CD geeignet
- GoCD
Am besten für Continuous-Delivery-Pipelines
- Kubikk
Am besten geeignet für Kubernetes-DevOps-Praktiken
Auswahlkriterien für DevOps-Automatisierungstools
Bei der Auswahl der besten DevOps-Automatisierungstools für diese Liste habe ich typische Käuferbedürfnisse und Problemfelder wie Integrationsmöglichkeiten und Benutzerfreundlichkeit berücksichtigt. Zusätzlich habe ich das folgende Framework genutzt, um die Bewertung strukturiert und fair zu gestalten:
Kernfunktionalitäten (25% der Gesamtbewertung)
Um in diese Liste aufgenommen zu werden, musste jede Lösung diese häufigen Anwendungsfälle erfüllen:
- Kontinuierliche Integration
- Kontinuierliche Bereitstellung
- Automatisierte Tests
- Versionskontrolle
- Infrastruktur als Code
Zusätzliche herausragende Merkmale (25% der Gesamtbewertung)
Um die Auswahl weiter einzugrenzen, habe ich auch nach besonderen Funktionen gesucht, wie zum Beispiel:
- KI-gestützte Analysen
- Echtzeitüberwachung
- Individuell anpassbare Workflows
- Multi-Cloud-Unterstützung
- Automatisierung der Sicherheits-Compliance
Benutzerfreundlichkeit (10% der Gesamtbewertung)
Um das Nutzungserlebnis jeder Lösung zu bewerten, habe ich Folgendes berücksichtigt:
- Intuitive Benutzeroberfläche
- Einfache Navigation
- Geringe Einarbeitungszeit
- Anpassbare Dashboards
- Responsives Design
Onboarding (10 % der Gesamtbewertung)
Um das Onboarding-Erlebnis jeder Plattform zu bewerten, habe ich Folgendes berücksichtigt:
- Verfügbarkeit von Schulungsvideos
- Interaktive Produkttouren
- Zugängliche Webinare
- Umfangreiche Vorlagen
- Chatbot-Support
Kundensupport (10 % der Gesamtbewertung)
Um die Kundensupport-Services jedes Softwareanbieters zu beurteilen, habe ich Folgendes berücksichtigt:
- 24/7-Erreichbarkeit
- Live-Chat-Support
- Umfassende Wissensdatenbank
- Community-Foren
- Dedizierte Account-Manager
Preis-Leistungs-Verhältnis (10 % der Gesamtbewertung)
Um das Preis-Leistungs-Verhältnis jeder Plattform zu bewerten, habe ich Folgendes berücksichtigt:
- Wettbewerbsfähige Preise
- Flexible Abonnementpläne
- Verfügbarkeit einer kostenlosen Testversion
- Funktionen-zu-Preis-Verhältnis
- Kostentransparenz
Kundenbewertungen (10 % der Gesamtbewertung)
Um einen Eindruck von der allgemeinen Kundenzufriedenheit zu bekommen, habe ich bei der Durchsicht der Kundenbewertungen auf Folgendes geachtet:
- Bewertungen zur Nutzerzufriedenheit
- Feedback zur Zuverlässigkeit
- Kommentare zur Benutzerfreundlichkeit
- Reaktionsgeschwindigkeit des Supports
- Gesamtleistung des Tools
So wählen Sie ein DevOps-Automatisierungstool aus
Es ist leicht, sich in langen Funktionslisten und komplexen Preisstrukturen zu verlieren. Damit Sie bei Ihrem individuellen Software-Auswahlprozess fokussiert bleiben, finden Sie hier eine Checkliste der wichtigsten Faktoren:
| Faktor | Worauf Sie achten sollten |
|---|---|
| Skalierbarkeit | Kann das Tool mit den Anforderungen Ihres Teams wachsen? Prüfen Sie, ob es steigende Arbeitslasten und zusätzliche Nutzer ohne Leistungseinbußen oder große Updates unterstützt. |
| Integrationen | Lässt sich das Tool nahtlos in Ihre bestehende Software integrieren? Achten Sie auf APIs oder integrierte Konnektoren für einen reibungslosen Datenfluss zwischen Ihren Systemen. |
| Anpassbarkeit | Können Sie das Tool an Ihre Arbeitsabläufe anpassen? Suchen Sie nach Möglichkeiten, Dashboards, Berichte und Prozesse individuell nach den Anforderungen Ihres Teams zu gestalten. |
| Benutzerfreundlichkeit | Ist das Tool intuitiv für Ihr Team bedienbar? Berücksichtigen Sie die Lernkurve und ob es ohne umfangreiche Schulungen oder Frustration schnell eingeführt werden kann. |
| Implementierung & Onboarding | Wie schnell können Sie startklar sein? Bewerten Sie Zeit- und Ressourcenaufwand für die Einführung des Tools und das Training, um es effektiv zu nutzen. |
| Kosten | Passen die Kosten zu Ihrem Budget? Vergleichen Sie Abo-Modelle, versteckte Gebühren und die Kosten für Skalierung, wenn Ihr Team wächst. Achten Sie darauf, dass es zu Ihrem Budget passt. |
| Sicherheitsmaßnahmen | Schützt das Tool Ihre Daten? Achten Sie auf Verschlüsselung, Zugriffssteuerungen und Einhaltung von Sicherheitsstandards, um Ihre Informationen zu schützen. |
| Support-Verfügbarkeit | Können Sie Unterstützung erhalten, wenn Sie sie brauchen? Prüfen Sie 24/7-Support, Live-Chat-Optionen und die Verfügbarkeit von Ressourcen wie FAQs oder Community-Foren. |
Was sind DevOps-Automatisierungstools?
DevOps-Automatisierungstools sind Softwarelösungen, die die Prozesse zwischen Softwareentwicklung und IT-Teams automatisieren und integrieren. Sie werden in der Regel von Entwickler:innen, IT-Operatoren und Systemadministratoren genutzt, um Zusammenarbeit und Effizienz zu steigern. Funktionen wie kontinuierliche Integration, automatisierte Tests und Infrastructure-as-Code helfen dabei, Fehler zu reduzieren und Bereitstellungsprozesse zu beschleunigen. Insgesamt steigern diese Tools die Produktivität, indem sie komplexe Arbeitsabläufe vereinfachen.
Funktionen
Beim Auswählen von DevOps-Automatisierungstools sollten Sie auf folgende Schlüsselfunktionen achten:
- Kontinuierliche Integration: Automatisiert die Integration von Codeänderungen, um Fehler frühzeitig zu erkennen und die Softwarequalität zu verbessern.
- Automatisierte DevOps-Testwerkzeuge: Führt Tests automatisch aus, um sicherzustellen, dass Codeänderungen bestehende Funktionen nicht beeinträchtigen und die Qualität erhalten bleibt.
- Infrastructure as Code: Verwaltet und stellt Infrastruktur mittels Code bereit, was eine einfachere Skalierung und Konsistenz ermöglicht.
- Echtzeitüberwachung: Liefert Live-Einblicke in die Systemleistung und -gesundheit und ermöglicht schnelle Reaktionen bei Problemen.
- Versionskontrolle: Verfolgt und verwaltet Änderungen am Code, erleichtert die Zusammenarbeit und reduziert Konflikte im Team.
- Anpassbare Workflows: Ermöglichen es Teams, Prozesse an ihre spezifischen Abläufe anzupassen und so Effizienz und Produktivität zu steigern.
- Multi-Cloud-Unterstützung: Ermöglicht die Bereitstellung auf verschiedenen Cloud-Plattformen, bietet Flexibilität und verhindert Anbieterabhängigkeit.
- Sicherheitskonformität: Gewährleistet die Einhaltung von Sicherheitsstandards und Vorschriften, schützt Daten und erhält das Vertrauen.
- Integrationsfähigkeit: Verbindet sich mit bestehenden Tools und Systemen, um eine einheitliche Umgebung für Entwicklung und Betrieb zu schaffen.
- Benutzerfreundliche Oberfläche: Bietet ein intuitives Design, das die Einarbeitungszeit verkürzt und die Einführung des Tools durch das Team erleichtert.
Vorteile
Die Implementierung von DevOps-Automatisierungswerkzeugen bietet Ihrem Team und Ihrem Unternehmen zahlreiche Vorteile. Hier sind einige, auf die Sie sich freuen können:
- Verbesserte Zusammenarbeit: Durch die Integration von Workflows helfen diese Tools Entwicklern und IT-Teams, enger zusammenzuarbeiten.
- Schnellere Bereitstellung: Automatisierte Abläufe wie Tests und Integration beschleunigen das Ausrollen neuer Funktionen und Updates.
- Weniger Fehler: Kontinuierliche Integration und automatisierte Tests erkennen Probleme frühzeitig und verringern die Wahrscheinlichkeit von Fehlern in der Produktion.
- Skalierbarkeit: Infrastructure as Code und Multi-Cloud-Unterstützung ermöglichen es, dass Ihre Systeme mit den Anforderungen Ihres Unternehmens wachsen.
- Erhöhte Sicherheit: Funktionen zur Sicherheitskonformität stellen sicher, dass Ihre Abläufe Branchenstandards einhalten und Ihre Daten schützen.
- Kosteneffizienz: Durch die Automatisierung wiederholbarer Aufgaben wird Zeit im Team freigesetzt, sodass dieses sich auf strategisch wichtigere Arbeiten konzentrieren kann.
- Flexibilität: Anpassbare Workflows und Integrationsmöglichkeiten erlauben es Ihnen, die Tools auf Ihre spezifischen Prozesse und Systeme zuzuschneiden.
Kosten & Preise
Die Auswahl von DevOps-Automatisierungswerkzeugen erfordert ein Verständnis der verschiedenen verfügbaren Preismodelle und -pläne. Die Kosten variieren je nach Funktionen, Teamgröße, Zusatzoptionen und mehr. Die folgende Tabelle fasst gängige Pläne, deren durchschnittliche Preise sowie typische enthaltene Funktionen von DevOps-Automatisierungslösungen zusammen:
Tabellenvergleich für DevOps-Automatisierungswerkzeuge
| Plan-Typ | Durchschnittlicher Preis | Übliche Funktionen |
|---|---|---|
| Kostenloser Plan | $0 | Grundlegende CI/CD, begrenzte Integrationen, Community-Support und eingeschränkter Speicherplatz. |
| Persönlicher Plan | $5-$25/user/month | Erweiterte CI/CD, KI-Tools für DevOps, E-Mail-Support und moderater Speicherplatz. |
| Business-Plan | $30-$75/user/month | Vollständige CI/CD-Funktionen, umfangreiche Integrationen, priorisierter Support und mehr Speicherplatz. |
| Enterprise-Plan | $100+/user/month | Individuelle CI/CD-Pipelines, unbegrenzte Integrationen, dedizierter Support und umfassende Sicherheitsfunktionen. |
DevOps Automatisierungs-Tools FAQs
Hier finden Sie Antworten auf häufig gestellte Fragen zu DevOps-Automatisierungs-Tools:
Welche Art von Automatisierung meistern DevOps-Tools am besten?
DevOps-Tools eignen sich besonders für wiederkehrende Aufgaben wie Code-Integration, Tests, Bereitstellung und Infrastruktur-Provisionierung. Alles, was nach einem Skript oder einem vorhersehbaren Ablauf funktioniert, kann in der Regel automatisiert werden. Komplexe Fehlersuche oder Architekturentscheidungen benötigen jedoch weiterhin menschliches Eingreifen. Ziel ist es, Zeit freizusetzen und nicht das Denken zu ersetzen.
Wie verwalten Sie Geheimnisse in der DevOps-Automatisierung?
Speichern Sie keine Geheimnisse im Code-Repository oder in der CI-Konfiguration. Die meisten Tools unterstützen Tresore oder Secret-Manager – wie HashiCorp Vault, AWS Secrets Manager oder Umgebungsvariablen, die im Ruhezustand verschlüsselt sind. Stellen Sie sicher, dass nur die passenden Dienste oder Benutzer Zugriff haben. Drehen Sie Geheimnisse regelmäßig und prüfen Sie deren Nutzung.
Was ist der Unterschied zwischen Open-Source- und kommerziellen DevOps-Automatisierungs-Tools?
Open-Source-Tools bieten Flexibilität, benötigen jedoch oft mehr Einrichtung und laufende Betreuung. Kommerzielle Tools bieten meist Support, benutzerfreundliche Oberflächen und integrierte Funktionen. Wenn Ihr Team technisch versiert ist, kann Open Source gut funktionieren. Andernfalls könnte ein kostenpflichtiges Tool Zeit sparen.
Welche Herausforderungen treten häufig bei der Einführung von DevOps-Automatisierungs-Tools auf?
Ihr Team könnte Widerstand von Mitarbeitenden erfahren, die manuelle Arbeitsabläufe gewohnt sind. Auch die Einrichtung der Tools kann mühsam werden, wenn zu Beginn keine klaren Rollen und Prozesse definiert werden. Die Kosten können steigen, wenn Sie mehrere kostenpflichtige Dienste in Ihrem Stack nutzen. Ohne ordentliche Schulung riskieren Sie außerdem, schlechte Prozesse zu automatisieren.
Wie geht es weiter:
Wenn Sie gerade DevOps Automatisierungs-Tools vergleichen, lassen Sie sich kostenlos von einem SoftwareSelect-Berater Empfehlungen geben.
Sie füllen ein Formular aus und führen ein kurzes Gespräch, in dem Ihre Anforderungen besprochen werden. Anschließend erhalten Sie eine Auswahl an passender Software zur Überprüfung. Sie werden sogar während des gesamten Kaufprozesses, einschließlich Preisverhandlungen, unterstützt.
