10 Beste E-Mail-Sicherheitsdienste Übersicht
Here's my pick of the 10 best services providers from the 16 we reviewed.
E-Mail ist einer der häufigsten Angriffspunkte für Cyber-Bedrohungen. Ohne die richtigen Sicherheitsmaßnahmen können Phishing-Versuche, Business Email Compromise (BEC) und Kontoübernahmen unbemerkt durchrutschen. Für ein effektives Risikomanagement reichen einfache Spamfilter nicht aus – ob lokal, als SaaS-Lösung oder in hybriden Umgebungen genutzt: Eine gut konfigurierte E-Mail-Sicherheitslösung ist unerlässlich, um vertrauliche Kommunikation zu schützen.
Im Laufe der Jahre habe ich verschiedene E-Mail-Sicherheitsdienste in unterschiedlichen Unternehmensumgebungen getestet und implementiert – dabei ihre Fähigkeit beurteilt, Bedrohungen abzuwehren, sich nahtlos in bestehende Infrastrukturen einzufügen und für möglichst geringe Störungen zu sorgen. In diesem Ratgeber stelle ich die besten verfügbaren Lösungen vor und hebe die wichtigsten Merkmale hervor, auf die es beim Schutz Ihres E-Mail-Systems besonders ankommt.
Was ist ein E-Mail-Sicherheitsdienst?
Ein E-Mail-Sicherheitsdienst bietet eine Vielzahl an Lösungen, um E-Mail-Kommunikation – das Rückgrat des digitalen Austauschs – vor unterschiedlichen Bedrohungen wie Malware, Phishing und unbefugtem Zugriff zu schützen.
Sowohl Unternehmen als auch Privatpersonen setzen solche Dienste ein, um die Vertraulichkeit und Echtheit ihrer E-Mails zu wahren. Ein zentrales Element ist das E-Mail-Sicherheits-Gateway, das Cyberangriffe abwehrt, unerwünschte Nachrichten filtert und sensible E-Mail-Daten schützt. Ziel ist insbesondere die Abwehr spezifischer Bedrohungen wie Business Email Compromise (BEC) und anderer Angriffsmethoden.
Egal ob großes Unternehmen oder einzelner Nutzer mit erhöhtem Sicherheitsbewusstsein – der Nutzen dieser Tools ist offensichtlich: Sie sichern die Integrität und Vertraulichkeit der digitalen Kommunikation. Im Kern fungiert ein E-Mail-Sicherheitsdienst als Schutzschild, der schädliche Absichten abwehrt.
Beste E-Mail-Sicherheitsdienste Zusammenfassung
| Service | Best For | Trial Info | Price | ||
|---|---|---|---|---|---|
| 1 | Am besten für Nutzer von Google und Microsoft 365 geeignet | Kostenlose Demo verfügbar | Ab $4/Nutzer/Monat (jährliche Abrechnung) | Website | |
| 2 | Am besten für schnelle DMARC-Durchsetzung | Not available | Ab $14/Nutzer/Monat (jährliche Abrechnung) | Website | |
| 3 | Am besten für detaillierte DMARC-Berichte und Echtzeitwarnungen | 15-tägige kostenlose Testphase + kostenlose Demo | Ab $8/Nutzer/Monat (jährlich abgerechnet) | Website | |
| 4 | Am besten geeignet für KI-gestützte Betrugserkennung | Kostenlose Testphase + kostenlose Demo verfügbar | Preise auf Anfrage | Website | |
| 5 | Beste Wahl zur Abwehr von Zero-Day-Bedrohungen | Kostenlose Demo verfügbar | Ab $10/Nutzer/Monat (jährliche Abrechnung) | Website | |
| 6 | Am besten für fortschrittlichen Bedrohungsschutz | Kostenlose Demo verfügbar | Ab $15/Nutzer/Monat (jährliche Abrechnung) | Website | |
| 7 | Am besten für umfassende E-Mail-Archivierung | Not available | Ab $12/Nutzer/Monat (jährlich abgerechnet) | Website | |
| 8 | Am besten für eine Strategie der mehrschichtigen Verteidigung | Not available | Ab $15/Nutzer/Monat (jährliche Abrechnung) | Website | |
| 9 | Beste für virtuelle Patching-Funktion | Not available | Ab $10/Benutzer/Monat (jährliche Abrechnung) | Website | |
| 10 | Am besten geeignet für synchronisierte Sicherheitskommunikation | Not available | Ab $12/Benutzer/Monat (bei jährlicher Abrechnung) | Website |
Beste E-Mail-Sicherheitsdienste Bewertungen
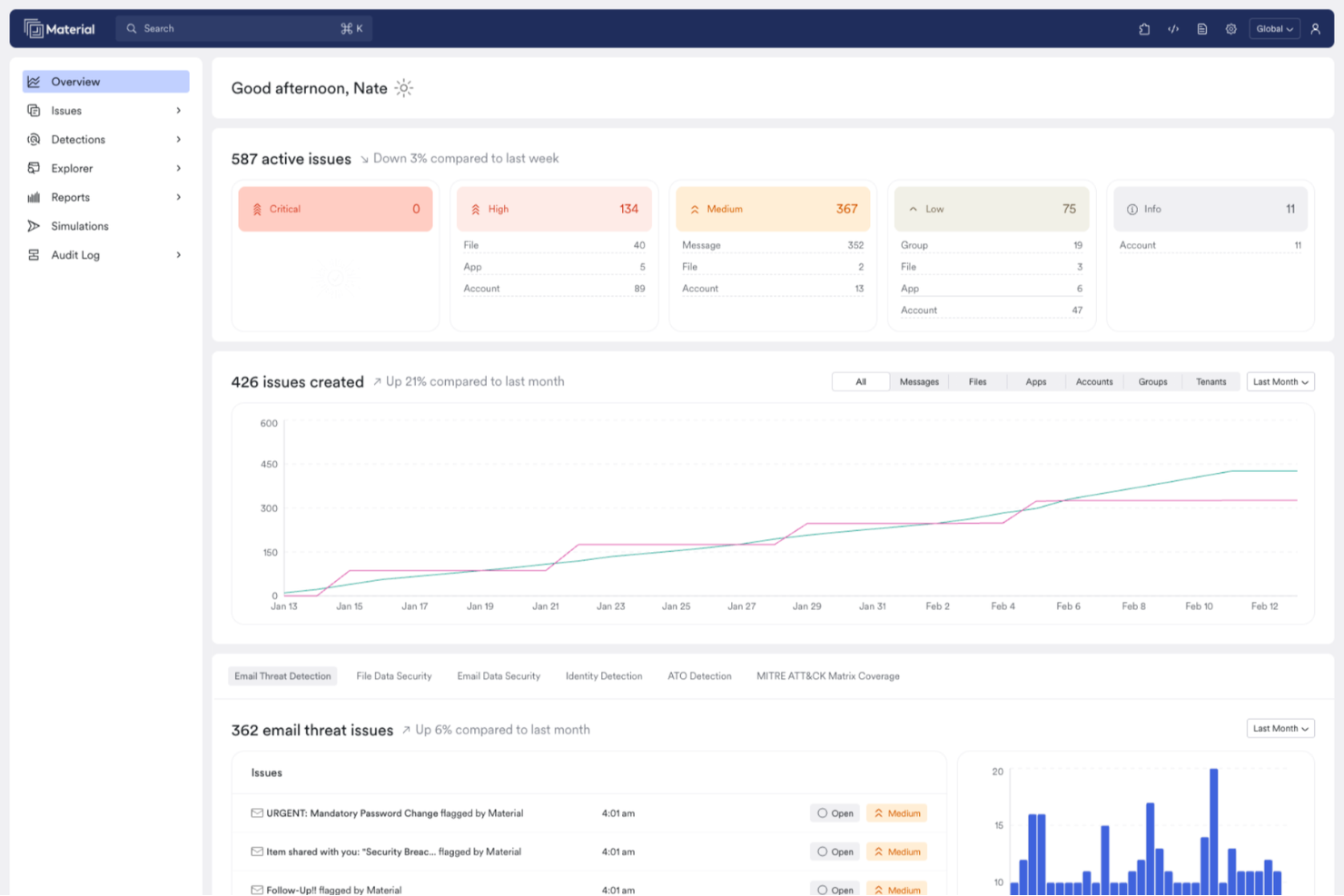
Am besten für Nutzer von Google und Microsoft 365 geeignet
Material Security ist speziell für Organisationen konzipiert, die Google Workspace und Microsoft 365 nutzen, mit dem Schwerpunkt auf der Verbesserung von E-Mail-Sicherheitsdiensten. Es richtet sich an IT-Sicherheitsfachleute und Unternehmen, die sensible Daten vor fortschrittlichen Bedrohungen schützen möchten, die von den nativen Schutzmechanismen umgangen werden. Durch die Fähigkeit, die E-Mail-Sicherheit zu modernisieren und Phishing-Reaktionen zu automatisieren, adressiert diese Plattform den Bedarf an effizientem Sicherheitsmanagement in Cloud-Umgebungen.
Warum ich Material Security ausgewählt habe
Ich habe Material Security wegen seiner einzigartigen Fähigkeit ausgewählt, komplexe E-Mail-basierte Angriffe wie Business E-Mail Compromise und gezieltes Spear Phishing zu erkennen und zu beheben. Der KI-gestützte Agent der Plattform untersucht und löst von Benutzern gemeldete Bedrohungen automatisch, wodurch die Reaktionszeit Ihres Teams verbessert wird.
Zusätzlich ermöglichen die Echtzeit-Such- und Untersuchungstools eine effiziente Verwaltung von Vorfällen. Diese Funktionen machen es zur idealen Wahl für Organisationen, die nach einer robusten E-Mail-Sicherheitslösung suchen.
Wichtige Funktionen von Material Security
Neben den fortschrittlichen Funktionen zur Bedrohungserkennung bietet Material Security weitere Features:
- Phishing-Schutz: Schützt vor Phishing-Angriffen, indem fortschrittliche Algorithmen genutzt werden, um bösartige E-Mails zu erkennen und zu blockieren.
- Schutz vor Account-Übernahmen: Überwacht und verhindert unbefugten Zugriff auf Benutzerkonten, sodass sensible Daten sicher bleiben.
- E-Mail Data Loss Prevention (DLP): Unterstützt Sie dabei, kritische Informationen zu schützen, indem E-Mail-Datenübertragungen überwacht und kontrolliert werden.
- Tools zur Vorfalluntersuchung: Bietet umfassende Werkzeuge zur Analyse und Reaktion auf Sicherheitsvorfälle in Echtzeit.
Material Security Integrationen
Integrationen umfassen Google Workspace und Microsoft 365.
Pros and Cons
Pros:
- Ermöglicht sicheres Teilen von Dateien innerhalb der E-Mail-Kommunikation.
- Unterstützt erweiterten Bedrohungsschutz für E-Mail-Konten.
- Automatisiert Phishing-Reaktionen zur Verbesserung der Reaktionszeiten.
Cons:
- Begrenzte native Integrationen mit anderen Sicherheitstools.
- Abhängigkeit von Cloud-Infrastruktur kann zu Latenzproblemen führen.
Red Sift OnDMARC ist eine cloudbasierte E-Mail-Sicherheitsplattform, die Organisationen dabei unterstützt, Authentifizierungsprotokolle wie DMARC, SPF und DKIM zu implementieren. Sie wurde entwickelt, um Spoofing, Phishing und Business Email Compromise (BEC) zu verhindern, indem sie die Konfiguration von Richtlinien vereinfacht und die Domain-Gesundheit proaktiv überwacht.
Warum ich Red Sift OnDMARC gewählt habe:
Ich habe mich für Red Sift OnDMARC entschieden, weil es die DMARC-Durchsetzung erheblich beschleunigen kann. Diese kurze Umsetzungszeit kann für Unternehmen, die häufig von Spoofing bedroht sind, einen echten Unterschied machen. Außerdem hat mir das DNS Guardian-Tool gefallen, das Fehlkonfigurationen und Schwachstellen wie inaktive Subdomains oder CNAME-Übernahmen aufdeckt – oft übersehene Schwachpunkte in der Domain-Sicherheit. Ein weiteres Highlight ist Dynamic SPF, das SPF-Einträge zusammenfasst, um die übliche Grenze von 10 Lookups zu umgehen. Damit eignet es sich besonders für Unternehmen mit komplexen oder großflächigen E-Mail-Infrastrukturen.
Herausragende Funktionen und Integrationen:
OnDMARC bietet Funktionen wie Radar, das hilft, Fehlausrichtungen in E-Mail-Einträgen zu erkennen und zu beheben, sowie Brand Trust, das nachahmende Domains identifiziert, um Markenimitation vorzubeugen. Außerdem gibt es ein gehostetes MTA-STS-Management zur Durchsetzung von TLS-Verschlüsselung und Unterstützung für BIMI und Verified Mark Certificates (VMC), um die Markenwahrnehmung im Posteingang zu verbessern. Zu den Integrationen gehören Microsoft Azure Active Directory, SAML SSO, Okta, Zoominfo sowie die eigene API von OnDMARC. Die Plattform wird unter anderem von bekannten Namen wie Domino’s, Capgemini und Save the Children verwendet.
Pros and Cons
Pros:
- Aktive Bedrohungsinformationen und Echtzeitüberwachung
- Leistungsstarke, cloudbasierte DMARC-Analyse
- Skalierbar für Unternehmen jeder Größe
Cons:
- Für Unternehmen ohne Cloud-Infrastruktur möglicherweise ungeeignet
- Erfordert fundierte Kenntnisse von Cloud-Plattformen
Am besten für detaillierte DMARC-Berichte und Echtzeitwarnungen
PowerDMARC ist eine umfassende E-Mail-Sicherheitsplattform, die entwickelt wurde, um Organisationen vor E-Mail-Spoofing, Phishing und Betrug zu schützen. Sie bietet eine Vielzahl von Funktionen, darunter DMARC (Domain-basierte Nachrichten-Authentifizierung, Berichterstattung & Durchsetzung) Berichte, Analysen und Überwachung, wodurch Benutzer ihre E-Mail-Authentifizierungsprotokolle effektiv überwachen und verwalten können.
Warum ich PowerDMARC ausgewählt habe:
Ich habe PowerDMARC wegen der detaillierten DMARC-Berichte gewählt, die Echtzeitwarnungen und Einblicke in Spoofing-Angriffe bieten. Dies wird durch eine leistungsstarke Bedrohungs-Intelligenz-Engine unterstützt, die Transparenz über bösartige Quellen verschafft und es Organisationen ermöglicht, proaktive Maßnahmen gegen potenzielle Bedrohungen zu ergreifen. Darüber hinaus bietet PowerDMARC forensische Berichte mit Verschlüsselung, sodass Benutzer auf RUF-Mail-Fehler-Forensik zugreifen können, während die Privatsphäre sensibler Informationen gewährleistet ist.
Hervorstechende Funktionen und Integrationen:
Weitere Funktionen von PowerDMARC umfassen gehosteten Sender Policy Framework (SPF), DomainKeys Identified Mail (DKIM), Markenindikatoren für Nachrichtenidentifizierung (BIMI) und Mail Transfer Agent Strict Transport Security (MTA-STS). Zusätzlich bietet die Plattform einen 24/7-Überwachungsdienst für ein proaktives Management der E-Mail-Sicherheit.
Pros and Cons
Pros:
- Starke Authentifizierungskontrollen für E-Mails
- Nutzt proprietäre KI und Bedrohungsinformationen für erhöhte Sicherheit
- Unterstützt verschiedene E-Mail-Sicherheitsprotokolle
Cons:
- Für optimale Einrichtung und Verwaltung des Tools sind möglicherweise technische Kenntnisse erforderlich
- Abhängigkeit von proprietärer Technologie kann Flexibilität und Anpassungsmöglichkeiten einschränken
Heimdals E-Mail-Sicherheitsdienst ist für Organisationen konzipiert, die ihre E-Mail-Kommunikation vor Bedrohungen wie Phishing, Ransomware und Geschäfts-E-Mail-Kompromittierung schützen möchten. Dieser Service könnte für Branchen wie das Gesundheitswesen, staatliche Einrichtungen und den Bildungsbereich interessant sein, in denen Datenschutz und Compliance von entscheidender Bedeutung sind. Durch den Einsatz fortschrittlicher KI und maschinellen Lernens zur Bedrohungserkennung geht Heimdal auf den Bedarf an sicherer, zuverlässiger E-Mail-Kommunikation ein und gewährleistet sowohl Sicherheit als auch Compliance mit den Standards der Datenverwaltung.
Warum ich Heimdal gewählt habe
Ich habe Heimdal wegen seines einzigartigen Ansatzes zur E-Mail-Sicherheit über fortschrittliche Bedrohungserkennung und KI-basierte Betrugsprävention gewählt. Die Fähigkeit, Anhänge in Echtzeit zu scannen, bietet Ihnen eine Schutzschicht vor Malware und Phishing-Versuchen. Zudem sorgt die Integration mit wichtigen Plattformen wie Microsoft 365 für ein nahtloses Management und die Einhaltung von Datenverwaltungsstandards. Diese Funktionen decken gemeinsam den dringenden Bedarf an robuster E-Mail-Sicherheit in der digitalen Welt von heute ab.
Heimdals Hauptfunktionen
Neben seinen herausragenden Fähigkeiten zur Bedrohungserkennung bietet Heimdal weitere Funktionen, die den E-Mail-Sicherheitsdienst ergänzen:
- KI-gestützte Betrugserkennung: Diese Funktion nutzt mehr als 125 Analysevektoren, um E-Mail-Betrug präzise zu erkennen und zu verhindern.
- Forensische Analyse: Bietet detaillierte Protokollierung und Bedrohungswarnungen nach der Zustellung und sorgt so für erhöhte Transparenz und Sicherheit.
- Nahtlose Plattformintegration: Unterstützt gängige Plattformen wie Microsoft 365 und Google Workspace, was ein effizientes Management und Compliance ermöglicht.
- Automatisierte Reaktionsfunktionen: Steigert die Sicherheit, indem die Reaktion auf erkannte Bedrohungen automatisiert wird und so Zeit und Aufwand für manuelle Eingriffe reduziert werden.
Heimdals Integrationen
Von Heimdal werden derzeit keine nativen Integrationen aufgelistet; die Plattform unterstützt jedoch API-basierte, benutzerdefinierte Integrationen.
Pros and Cons
Pros:
- Automatisiertes Patch-Management über Endpunkte
- Starke Schwachstellen- und Bedrohungserkennung
- Detaillierte Einblicke in Assets und Lizenzen
Cons:
- Keine nativen Integrationen verfügbar
- Oberfläche erfordert Einarbeitungszeit
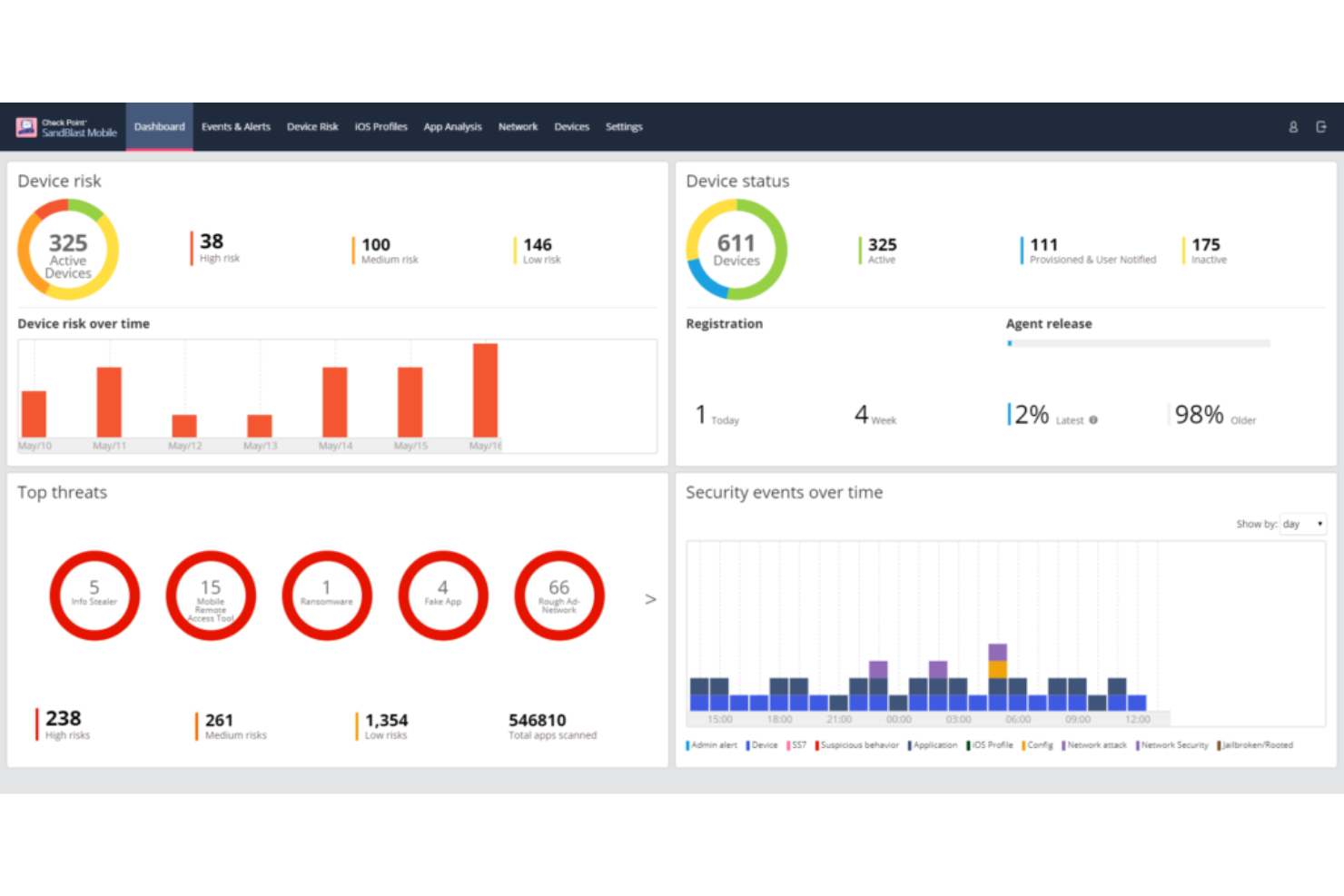
Check Point ist ein renommierter Anbieter von Sicherheitssoftware, der sich auf die Absicherung von Systemen gegen fortschrittliche Cyber-Bedrohungen spezialisiert hat. Besonders stark ist das Unternehmen bei der Abwehr von Zero-Day-Bedrohungen, die oft zu den unvorhersehbarsten und potenziell gefährlichsten Angriffen für Organisationen zählen.
Warum ich Check Point ausgewählt habe:
In meinem Auswahlprozess der leistungsfähigsten E-Mail-Sicherheitstools hat es Check Point wegen seiner herausragenden Zero-Day-Bedrohungsprävention auf die Liste geschafft. Das Unternehmen sticht durch seinen kontinuierlichen, forschungsorientierten Ansatz hervor, der gewährleistet, dass die Software aktuellen Bedrohungen stets einen Schritt voraus ist. Dieses Engagement für proaktive Verteidigung ist der Grund, warum ich Check Point als 'Beste Wahl zur Abwehr von Zero-Day-Bedrohungen' ansehe.
Hervorstechende Funktionen und Integrationen:
Die SandBlast-Technologie von Check Point, die Echtzeit-Erkennung und Reaktionen auf Zero-Day-Bedrohungen ermöglicht, ist eine der wichtigsten Funktionen. Das ThreatCloud-System der Software, ein kollaboratives Netzwerk zur Bekämpfung von Cyberkriminalität, kombiniert mehrere Erkennungs-Engines mit Echtzeit-Updates. Die Integrationen sind umfassend und stellen sicher, dass sich Check Point gut in viele Unternehmensumgebungen einfügt – insbesondere bei der Nutzung von Cloud-Plattformen wie AWS und Azure.
Pros and Cons
Pros:
- Hervorragende Zero-Day-Bedrohungserkennung mit SandBlast-Technologie
- Kollaboratives ThreatCloud-System mit kontinuierlicher Bedrohungsanalyse
- Umfassende Integrationen mit führenden Cloud-Plattformen
Cons:
- Könnte für kleinere Unternehmen mit begrenzten IT-Ressourcen zu komplex sein
- Einige Funktionen sind für Basisnutzer möglicherweise überflüssig
- Gelegentliche Fehlalarme, die manuell überprüft werden müssen
Proofpoint Email Protection ist ein äußerst wirksamer Schutzschild gegen E-Mail-Bedrohungen und gewährleistet, dass Ihre Kommunikation nicht kompromittiert wird. Die Fähigkeit, fortschrittliche Cyberbedrohungen, insbesondere ausgeklügelte Phishing- und Malware-Angriffe, abzuwehren, untermauert seine Position als bevorzugte Wahl für alle, die erstklassigen Schutz gegen die komplexesten E-Mail-basierten Risiken suchen.
Warum ich Proofpoint Email Protection gewählt habe:
Proofpoint Email Protection landete bei meiner Auswahl verschiedener E-Mail-Sicherheitslösungen stets ganz oben. Sein ausgezeichneter Ruf bei der Erkennung und Abwehr fortschrittlicher Bedrohungen verschaffte ihm einen deutlichen Vorsprung gegenüber anderen. Genau deshalb halte ich es für 'Am besten für fortschrittlichen Bedrohungsschutz', denn es bietet Nutzer:innen einen verlässlichen Schutz gegen ausgeklügelte E-Mail-basierte Angriffe.
Hervorstechende Funktionen und Integrationen:
Proofpoint bietet eine feingliedrige Richtliniensteuerung, die es Nutzer:innen ermöglicht, den Schutz passgenau an ihre jeweilige Umgebung anzupassen. Diese Anpassbarkeit, kombiniert mit dynamischer Reputationsanalyse und Echtzeit-Bedrohungsinformationen, macht es zu einer robusten Lösung für Unternehmen jeder Größe. Darüber hinaus lässt es sich mit anderen Unternehmenslösungen integrieren, was es IT-Teams erleichtert, die Sicherheitslage der Organisation zu verwalten und zu überwachen.
Pros and Cons
Pros:
- Feingranulare Richtlinien für gezielten Schutz
- Bedrohungsinformationen in Echtzeit
- Effiziente Erkennung und Neutralisierung fortschrittlicher Bedrohungen
Cons:
- Für Einsteiger etwas höhere Lernkurve
- Die Ersteinrichtung kann Expertenwissen erfordern
- Oberfläche könnte intuitiver sein
Mimecast Email Security ist bekannt für seine leistungsstarken E-Mail-Schutzfunktionen und gewährleistet, dass Nutzer vor einer Vielzahl digitaler Bedrohungen geschützt sind. Ein besonderes Merkmal von Mimecast ist seine umfassende Archivierungsfunktion, die es zu einem unschätzbaren Werkzeug für Organisationen macht, die umfangreiche E-Mail-Archivierungslösungen benötigen.
Warum ich Mimecast Email Security gewählt habe:
Bei der Auswahl der passenden Tools tauche ich oft tief in deren Spezialgebiete ein, und Mimecasts Engagement für Archivierung auf höchstem Niveau hat meine Aufmerksamkeit erregt. Unter den zahlreichen von mir bewerteten Diensten stach Mimecast besonders hervor, weil das Unternehmen größten Wert darauf legt, jede einzelne E-Mail mit höchster Sorgfalt zu bewahren. Dieses unvergleichliche Engagement für die Archivierung ist der Hauptgrund, warum ich überzeugt bin, dass es 'Am besten für umfassende E-Mail-Archivierung' ist.
Herausragende Funktionen und Integrationen:
Mimecast bietet eine mehrschichtige Sicherheit und sorgt dafür, dass jedes E-Mail-System – ob ein- oder ausgehend – überprüft und geschützt wird. Die Archivierungsfunktion beschränkt sich nicht allein auf die Speicherung, sondern bietet auch eine rasche Suchfunktion, sodass jede archivierte E-Mail schnell wiedergefunden werden kann. Zudem integriert sich Mimecast effizient mit einer Vielzahl von Unternehmenssystemen, insbesondere mit Plattformen wie Microsoft Office 365, was das Nutzererlebnis verbessert und für Kontinuität sorgt.
Pros and Cons
Pros:
- Mehrschichtige, detaillierte E-Mail-Sicherheit
- Schnelles Suchen und Wiederfinden in Archiven
- Integration mit wichtigen Plattformen wie Office 365
Cons:
- Benutzeroberfläche könnte benutzerfreundlicher sein
- Migrationsprozess kann für manche komplex sein
- Könnte für kleinere Unternehmen ohne Bedarf an umfangreicher E-Mail-Archivierung überdimensioniert sein
Cisco Email Security bietet robuste Schutzmechanismen gegen E-Mail-Bedrohungen und legt dabei besonderen Wert auf eine tiefgehende Verteidigung. Es geht nicht nur darum, schädliche Inhalte herauszufiltern, sondern auch um die strategischen Verteidigungsebenen, die in das System integriert wurden. So gelingt es, komplexe Bedrohungen durch einen mehrschichtigen Ansatz herausragend abzuwehren.
Warum ich Cisco Email Security ausgewählt habe:
In dem Meer von E-Mail-Sicherheitslösungen hat mich Ciscos Fokus auf einen gut strukturierten, mehrschichtigen Verteidigungsansatz besonders angesprochen. Bei meiner Analyse stellte ich fest, dass das Tool entwickelt wurde, um Bedrohungen auf mehreren Ebenen zu bekämpfen – nicht nur an der Oberfläche. Dieser tiefgehende, mehrschichtige Ansatz macht Cisco Email Security für mich klar zum 'Besten für eine Strategie der mehrschichtigen Verteidigung'.
Herausragende Funktionen und Integrationen:
Cisco überzeugt mit fortschrittlicher Bedrohungsintelligenz, die dafür sorgt, dass neue Gefahren frühzeitig erkannt und blockiert werden. Die Sandboxing-Funktion analysiert verdächtige Dateien gründlich in einer sicheren Umgebung und bietet so eine zusätzliche Sicherheitsschicht. Was die Integration betrifft, arbeitet Cisco harmonisch mit zahlreichen Unternehmenssystemen zusammen, sodass das Tool nahtlos in die IT-Landschaft eines jeden Unternehmens – besonders mit Systemen wie Microsoft Exchange – eingefügt werden kann.
Pros and Cons
Pros:
- Fortschrittliche Bedrohungsintelligenz zum Schutz vor neuen Risiken
- Umfassende Sandboxing-Funktion für verdächtige Dateien
- Starke Integrationsmöglichkeiten, insbesondere mit Unternehmenssystemen
Cons:
- Für eine optimale Einrichtung ist technisches Know-how erforderlich
- Kann für kleinere Unternehmen einschüchternd wirken
- Gelegentliche Fehlalarme möglich
Trend Micro Email Security ist ein fortschrittliches E-Mail-Schutz-Tool, das Unternehmen vor einer Vielzahl von Online-Bedrohungen schützen soll. Das Engagement der Plattform für die Möglichkeit des virtuellen Patchings stellt sicher, dass Schwachstellen bereits behoben werden, bevor ein offizieller Patch verfügbar ist, und bietet Organisationen somit eine zusätzliche Verteidigungsebene.
Warum ich Trend Micro Email Security ausgewählt habe:
Im Auswahlprozess der E-Mail-Sicherheitslösungen fiel Trend Micro Email Security durch seinen einzigartigen Ansatz beim Schwachstellenmanagement besonders auf. Die Funktion des virtuellen Patchings erregte meine Aufmerksamkeit, da sie einen zeitnahen Schutz vor potenziellen Bedrohungen bietet und die Lücke schließt, bis offizielle Patches verfügbar sind. Diese proaktive Herangehensweise an die Sicherung potenzieller Schwachstellen ist der Grund, weshalb ich sie als 'Beste für virtuelle Patching-Funktion' bewertet habe.
Herausragende Funktionen und Integrationen:
Zu den Hauptmerkmalen von Trend Micro Email Security gehört fortschrittliche maschinelle Lerntechnologie, die hilft, ausgeklügelte Bedrohungen zu identifizieren und zu blockieren. Die Plattform bietet außerdem eine Sandbox-Malware-Analyse zur Erkennung von raffinierter Schadsoftware. Was die Integration betrifft, kann sie mit anderen Trend-Micro-Lösungen und weit verbreiteten Unternehmens-Tools verbunden werden, um ein durchgängiges Sicherheitssystem zu gewährleisten.
Pros and Cons
Pros:
- Fortschrittliches maschinelles Lernen für präzise Bedrohungserkennung
- Funktion für Sandbox-Malware-Analyse
- Nahtlose Integrationen mit Enterprise-Tools
Cons:
- Könnte für Nutzer ohne Cybersicherheitskenntnisse komplex sein
- Manche Nutzer wünschen sich eine größere Auswahl an Drittanbieter-Integrationen
- Erfordert regelmäßige Updates für optimale Leistung
Am besten geeignet für synchronisierte Sicherheitskommunikation
Sophos Email Security ist eine leistungsstarke Plattform zum Schutz von E-Mails, die entwickelt wurde, um verschiedene Cyberbedrohungen abzuwehren, die auf die E-Mail-Kommunikation abzielen. Eines ihrer Hauptmerkmale ist das Engagement für synchronisierte Sicherheitskommunikation, die einen ganzheitlichen und vernetzten Sicherheitsansatz über mehrere Bereiche einer Organisation hinweg gewährleistet.
Warum ich Sophos Email Security ausgewählt habe:
Bei der Auswahl der Tools für diese Liste fiel das Merkmal der synchronisierten Sicherheitskommunikation von Sophos Email Security besonders auf. Dieses Merkmal bietet einen deutlichen Vorteil, da es sicherstellt, dass alle Teile der Sicherheitsinfrastruktur einer Organisation effektiv miteinander kommunizieren, wodurch Bedrohungen kohärent erkannt und bekämpft werden können. Diese Fähigkeit veranlasste mich dazu, es als das „Beste für synchronisierte Sicherheitskommunikation“ zu bewerten.
Herausragende Funktionen und Integrationen:
Sophos Email Security verfügt über KI-gestützte E-Mail-Analyse, die eine proaktive Bedrohungserkennung ermöglicht. Es bietet außerdem Schutz vor Identitätsbetrug und reduziert das Risiko von Phishing-Angriffen per E-Mail. Die Plattform lässt sich in das umfassende Sophos-Ökosystem integrieren und ermöglicht so einen zusammenhängenden Datenaustausch und eine abgestimmte Reaktion auf Bedrohungen.
Pros and Cons
Pros:
- KI-gestützte Analyse für effiziente Bedrohungserkennung
- Identitätsbetrugsschutz vor Phishing-Angriffen
- Umfangreiche Integration mit anderen Sophos-Lösungen
Cons:
- Für Erstnutzer könnte eine gewisse Einarbeitung notwendig sein
- Einige Funktionen könnten für kleinere Unternehmen überwältigend sein
- Weniger Integrationen von Drittanbietern als bei Wettbewerbern
Weitere E-Mail-Sicherheitsdienste
- McAfee Email Security
Am besten für zentralisiertes Sicherheitsmanagement
- Avast Email Server Security
Am besten für server-spezifischen Schutz
- ESET Email Security
Am besten für Präzision bei der Malware-Erkennung
- Barracuda
E Lösung für integrierte Cloud-basierte Lösungen
- Forcepoint
Am besten für einen menschenzentrierten Sicherheitsansatz
- Trellix
E Lösung für adaptive Bedrohungsintelligenz
Auswahlkriterien für E-Mail-Sicherheitsdienste
Die Wahl der passenden E-Mail-Sicherheitssoftware ist angesichts der Vielzahl an verfügbaren Lösungen mitunter anspruchsvoll. Im Laufe meiner Karriere habe ich Dutzende Tools getestet und bewertet. Obwohl jedes seine Besonderheiten hat, kristallisierten sich einige Kriterien als entscheidend für die Auswahl heraus. Darauf habe ich geachtet:
Kernfunktionen:
- Filterung eingehender und ausgehender E-Mails: Fähigkeit, sowohl ein- als auch ausgehende Mails zu prüfen, um Bedrohungen zu verhindern und Compliance zu gewährleisten.
- Erweiterter Bedrohungsschutz: Schutz vor ausgeklügelten Angriffen wie Ransomware, Phishing und gezieltem Spear-Phishing.
- Schutz vor Datenverlust (Data Loss Prevention): Sicherstellen, dass sensible Informationen nicht unbeabsichtigt nach außen gelangen. E-Mail-Verschlüsselungssoftware ist oft die beste Möglichkeit, sensible Daten zu schützen.
Wichtige Funktionen:
- Echtzeit-Scan: Sofortige Überprüfung von E-Mails, um Bedrohungen zu erkennen, bevor sie den Empfänger erreichen.
- Intelligentes Lernen: Ein System, das sich an jede Bedrohung anpasst und daraus lernt, um seine Schutzfunktionen kontinuierlich zu verbessern.
- Identitätsschutz: Funktionen, die vor Identitätsdiebstahl schützen, wie Anti-Phishing und Verhinderung von Domain-Betrug. Dies kann durch DNS-Sicherheitsdienste und andere Tools erreicht werden.
- Mehrschichtige Verteidigung: Unterschiedliche Sicherheitsebenen, die sicherstellen, dass Bedrohungen auf jeder Ebene erkannt und neutralisiert werden.
- Automatisierte Vorfallreaktion: Automatisierte Abläufe, die bei Erkennung einer Bedrohung ausgelöst werden, wodurch manuelle Eingriffe minimiert und die Reaktionszeit verkürzt wird.
Benutzerfreundlichkeit:
- Intuitives Dashboard: Ein zentrales Kontrollpanel, das einen klaren Überblick über erkannte Bedrohungen, in Quarantäne verschobene Objekte und den Systemzustand bietet.
- Rollenbasierte Zugriffskontrolle: Organisationen können bestimmten Nutzern oder Gruppen spezifische Berechtigungen zuweisen, sodass nur autorisierte Personen Änderungen an den Sicherheitseinstellungen vornehmen können.
- Geführtes Onboarding: Aufgrund der kritischen Bedeutung der E-Mail-Sicherheit sollte die Software einen geführten Einrichtungsprozess bieten, um sicherzustellen, dass alle Sicherheitsebenen von Anfang an korrekt konfiguriert sind.
- Hilfreicher Support: Zugriff auf ein kompetentes Support-Team, das besonders in Krisensituationen schnell helfen kann. Es ist entscheidend, dass dieses E-Mail-Test-Tool von Fachexperten unterstützt wird, die bei komplexen Sicherheitsvorfällen weiterhelfen können.
- Umfassende Schulungsressourcen: Ob durch Webinare, Dokumentationen oder Videoanleitungen – den Nutzern sollten Ressourcen zur Verfügung stehen, damit sie alle Funktionen sowie Best Practices für das Security Awareness Training verstehen.
Durch die Eingrenzung dieser essenziellen Kriterien fiel es mir leichter, die Vielzahl an Tools zu durchforsten und diejenigen auszuwählen, die den E-Mail-Sicherheitsbedürfnissen einer Organisation wirklich gerecht werden.
Häufig gestellte Fragen zu E-Mail-Sicherheitsdiensten (FAQs)
Was sind die Vorteile von E-Mail-Sicherheitsdiensten?
Die Vorteile der Nutzung von E-Mail-Sicherheitsdiensten sind vielfältig. Dazu gehören:rnu003col class=u0022wp-block-listu0022u003ern tu003cliu003eu003cstrongu003eSchutz vor Malware und Ransomware:u003c/strongu003e u003ca href=u0022https://thectoclub.com/tools/best-dmarc-software/u0022u003eDMARC-Softwareu003c/au003e durchsucht Anhänge und Links in Echtzeit, sodass schädliche Inhalte erkannt und isoliert werden, bevor sie Schaden anrichten können.u003c/liu003ern tu003cliu003eu003cstrongu003eReduzierung von Spam:u003c/strongu003e Diese Tools nutzen fortschrittliche Algorithmen zur Filterung von Spam, halten den Posteingang übersichtlich und sorgen dafür, dass wichtige E-Mails nicht untergehen.u003c/liu003ern tu003cliu003eu003cstrongu003eSchutz vor Phishing und Betrug:u003c/strongu003e Sie erkennen und blockieren Phishing-Versuche und gefälschte E-Mails, die Nutzer dazu verleiten könnten, sensible Informationen preiszugeben.u003c/liu003ern tu003cliu003eu003cstrongu003eVerhinderung von Datenverlust:u003c/strongu003e Viele dieser Dienste erkennen sensible Informationen in E-Mails und können entweder die E-Mail blockieren oder verschlüsseln, damit vertrauliche Daten in der Organisation bleiben.u003c/liu003ern tu003cliu003eu003cstrongu003eEinhaltung gesetzlicher Vorschriften:u003c/strongu003e Für Branchen mit strengen Auflagen zum Datenschutz und zur Kommunikation sorgen E-Mail-Sicherheitsdienste für die Einhaltung von Compliance-Anforderungen und minimieren das Risiko rechtlicher Konsequenzen.u003c/liu003ernu003c/olu003e
Wie viel kosten E-Mail-Sicherheitsdienste in der Regel?
Die Preise für E-Mail-Sicherheitsdienste können stark variieren – je nach Funktionsumfang, der Größe des Unternehmens und dem gewünschten Schutzniveau.
Welche gängigen Preismodelle gibt es für diese Tools?
Es gibt verschiedene Preismodelleu003cstrongu003e,u003c/strongu003e unter anderem:rnu003cul class=u0022wp-block-listu0022u003ern tu003cliu003eu003cstrongu003ePro Nutzer/Monat:u003c/strongu003e Eine feste Gebühr pro Nutzer im Unternehmen, monatlich abgerechnet.u003c/liu003ern tu003cliu003eu003cstrongu003eJahreslizenzen:u003c/strongu003e Eine einmalige Gebühr für die jährliche Nutzung. Für diese Bindung bieten einige Anbieter Rabatte an.u003c/liu003ern tu003cliu003eu003cstrongu003eGestaffelte Preise:u003c/strongu003e Wachsen die Anforderungen des Unternehmens (wie Nutzeranzahl oder verarbeitete E-Mails), erfolgt ein Wechsel in eine höhere Preisstufe mit zusätzlichen Funktionen.u003c/liu003ernu003c/ulu003e
Wie sehen die typischen Preisspannen aus?
In der Regel bewegen sich die Preise zwischen $1 und $50 pro Nutzer und Monat, abhängig von Umfang und Leistung des Dienstes.
Welche Softwareoptionen sind die günstigsten und teuersten?
Die konkreten Preise können variieren und sich im Laufe der Zeit ändern. Historisch betrachtet gehören beispielsweise Tools wie MailGuard und GreatHorn Email Security zu den günstigeren Lösungen, während Enterprise-Lösungen wie Agari Email Security mit einem umfangreichen Funktionsspektrum im höheren Preissegment angesiedelt sind.
Gibt es auch kostenlose Tools?
Ja, einige Tools bieten kostenlose Versionen oder Testphasen an. Diese sind jedoch in der Regel im Funktionsumfang begrenzt und eignen sich besonders für Einzelpersonen oder kleine Unternehmen. Es ist stets empfehlenswert, mit einer kostenlosen Version oder Testphase zu starten, um die Wirksamkeit des Tools vor einem kostenpflichtigen Abschluss zu bewerten.
Weitere E-Mail-Sicherheitssoftware-Bewertungen
Zusammenfassung
In der sich rasant entwickelnden digitalen Welt bleibt der Schutz der E-Mail-Kommunikation für Unternehmen jeder Größe oberste Priorität. E-Mail-Sicherheitsdienste spielen eine entscheidende Rolle bei der Abwehr von Cyberbedrohungen und sorgen dafür, dass sensible Daten eines Unternehmens vertraulich bleiben und nicht missbräuchlich verwendet werden.
Wichtigste Erkenntnisse:
- Kernfunktionen sind entscheidend: Nicht alle E-Mail-Sicherheitsdienste sind gleich. Es ist wichtig, einen Service zu wählen, der einen umfassenden Funktionsumfang bietet, der auf Ihre spezifischen Anforderungen zugeschnitten ist – etwa beim Filtern von schädlichen E-Mails, beim Schutz vor Ransomware oder bei der Erkennung von Phishing-Versuchen.
- Benutzerfreundlichkeit und Support beachten: Eine intuitive Benutzeroberfläche ist nicht nur ein Pluspunkt, sondern eine Notwendigkeit. E-Mail-Sicherheit sollte den Schutz vereinfachen und nicht erschweren. Zudem kann ein reaktionsschneller Kundensupport einen großen Unterschied machen, besonders wenn sich Bedrohungen weiterentwickeln und zeitnahes Eingreifen notwendig ist.
- Unterschiedliche Preismodelle: Auch wenn die Kosten nicht das einzige Entscheidungskriterium sein sollten, kann das Verständnis des Preismodells – etwa pro Nutzer, pro Monat oder als Jahreslizenz – Ihre Wahl beeinflussen. Einige Anbieter verlangen einen Grundpreis und berechnen Zusatzfunktionen extra, andere bieten ein umfassendes Paket zu einem Festpreis an. Stellen Sie sicher, dass Sie genau wissen, wofür Sie bezahlen und dass das Angebot zu den Anforderungen Ihrer Organisation passt.
Was denken Sie?
Obwohl ich mich bemüht habe, eine umfassende Liste der besten E-Mail-Sicherheitsdienste zusammenzustellen, ist die digitale Landschaft groß, und es gibt möglicherweise E-Mail-Verschlüsselungsdienste sowie andere versteckte Schätze, die ich noch nicht entdeckt habe. Falls Sie auf ein E-Mail-Sicherheitstool gestoßen sind, das erwähnt werden sollte, oder besonders gute Erfahrungen mit einem hier nicht aufgeführten Service gemacht haben, teilen Sie bitte Ihre Erkenntnisse mit mir. Ihre Empfehlungen helfen mir und der gesamten Community, fundiertere Entscheidungen zu treffen!
