Netdata Alternativen Kurzliste
Eine überzeugende Alternative zu Netdata bietet Echtzeit-Anwendungsüberwachung, flexible Integrationen und klare Visualisierungen für komplexe Umgebungen. Wenn Sie auf der Suche nach Netdata Alternativen sind, benötigen Sie wahrscheinlich ein skalierbares Überwachungssystem, das moderne Observability-Praktiken unterstützt und mit Ihrer Infrastruktur mitwachsen kann. Viele Teams suchen nach All-in-One-Plattformen, die umfassende Überwachung, fortschrittliche Funktionen und nahtlose Integrationen bieten – und dabei kosteneffizient sowie einfach bereitzustellen sind. Diese Liste vergleicht führende Optionen für 2026, damit Sie Funktionen, Benutzerfreundlichkeit und Monitoring-Fähigkeiten leicht bewerten und eine benutzerfreundliche Lösung wählen können, die zu Ihrer Infrastruktur und zu den betrieblichen Anforderungen Ihres Teams passt.
Was ist Netdata?
Netdata ist ein Open-Source-Tool zur Anwendungsüberwachung, das in Echtzeit Einblicke in Systemleistung, Ressourcennutzung und Anwendungszustand liefert. Es sammelt Metriken von Servern, Containern und Anwendungen und stellt diese in interaktiven Dashboards dar. Netdata wird von IT-Spezialisten und Betriebsteams genutzt, um Anomalien zu erkennen, Probleme zu beheben und eine stabile Infrastruktur aufrechtzuerhalten. Das schlanke Design und die umfangreichen Integrationsmöglichkeiten machen es geeignet für die Überwachung sowohl moderner als auch älterer Systeme.
Zusammenfassung der besten Netdata Alternativen
Diese Vergleichstabelle fasst die Preisinformationen meiner Top-Auswahl an Netdata Alternativen zusammen, damit Sie die beste Lösung für Ihr Budget und Ihre geschäftlichen Anforderungen finden können.
| Tool | Best For | Trial Info | Price | ||
|---|---|---|---|---|---|
| 1 | Am besten geeignet für Frontend- und Backend-Korrelation | 14-tägige kostenlose Testphase + kostenlose Demo verfügbar | Ab $49/Host/Monat (jährliche Abrechnung) | Website | |
| 2 | Am besten geeignet für KI-gestützte Anomalieerkennung | 15-tägige kostenlose Testversion + kostenlose Demo verfügbar | Ab $7/Host/Monat | Website | |
| 3 | Am besten geeignet für Multi-Cloud-Infrastruktursichtbarkeit | 14-tägige kostenlose Testversion + kostenloser Plan verfügbar | Ab $15/Host/Monat | Website | |
| 4 | Am besten mit Echtzeit-Distributed-Tracing | Kostenloser Plan + kostenlose Demo verfügbar | Preise auf Anfrage | Website | |
| 5 | Am besten geeignet für Monitoring von Transaktionen im Unternehmensmaßstab | Kostenlose Testversion verfügbar | Preise auf Anfrage | Website | |
| 6 | Am besten geeignet für die Sammlung von Zeitreihenmetriken | Dauerhaft kostenloser Tarif verfügbar | Kostenlos nutzbar | Website | |
| 7 | Am besten mit Open-Source-Datenintegrationen | 7-tägige kostenlose Testphase + kostenloser Tarif verfügbar | Ab $99/Monat | Website | |
| 8 | Am besten geeignet für die native Überwachung von AWS-Ressourcen | Kostenlose Testversion verfügbar | Preis auf Anfrage | Website | |
| 9 | Am besten geeignet für fortgeschrittene Dashboard-Visualisierungen | Kostenloser Plan verfügbar | Ab $19/Monat | Website | |
| 10 | Am besten geeignet für hybride Umgebungsunterstützung | 30-tägige kostenlose Testversion verfügbar | Ab $7/Knoten/Monat | Website |
Why Trust Our Software Reviews
We’ve been testing and reviewing software since 2023. As tech leaders ourselves, we know how critical and difficult it is to make the right decision when selecting software.
We invest in deep research to help our audience make better software purchasing decisions. We’ve tested more than 2,000 tools for different tech use cases and written over 1,000 comprehensive software reviews. Learn how we stay transparent & our software review methodology.
-
Site24x7
Visit WebsiteThis is an aggregated rating for this tool including ratings from Crozdesk users and ratings from other sites.4.7 -
GitHub Actions
Visit WebsiteThis is an aggregated rating for this tool including ratings from Crozdesk users and ratings from other sites.4.8 -
Docker
Visit WebsiteThis is an aggregated rating for this tool including ratings from Crozdesk users and ratings from other sites.4.6
Bewertungen von Netdata Alternativen
Nachfolgend finden Sie meine detaillierten Zusammenfassungen der besten Netdata Alternativen, die es auf meine Kurzliste geschafft haben. Meine Bewertungen bieten einen genauen Einblick in die Funktionen, Integrationen und wichtigsten Anwendungsfälle jeder Monitoring-Plattform, damit Sie die passende Lösung für Ihre Anforderungen finden.
Wenn Sie Probleme sowohl im Frontend als auch im Backend nachverfolgen müssen, ist Atatus genau für diese Transparenz entwickelt. Dieses Tool richtet sich an IT-Teams und Entwickler, die Probleme im Nutzererlebnis in Echtzeit mit Backend-Leistungsdaten verknüpfen möchten. Im Gegensatz zu Netdata verbindet Atatus Browser-, API- und Serverüberwachung, sodass Sie genau bestimmen können, wo Probleme entstehen und wie sie die Nutzer beeinflussen.
Warum Atatus eine gute Netdata-Alternative ist
Im Gegensatz zu Netdata bietet Atatus Ihnen eine einheitliche Sicht auf die Performance von Frontend und Backend und erleichtert so die Nachverfolgung von Problemen im gesamten Technologie-Stack. Sie können Browserfehler, API-Aufrufe und Servermetriken an einem Ort überwachen – das hilft Teams, Nutzerprobleme schnell auf Backend-Ursachen zurückzuführen. Ich schätze besonders, wie Atatus den vollständigen Transaktionspfad visualisiert, sodass Sie exakt erkennen, wo Engpässe oder Fehler auftreten. Dieses Maß an Verknüpfung ist besonders nützlich für IT-Teams und Entwickler, die komplexe, systemübergreifende Vorfälle lösen müssen.
Atatus Hauptfunktionen
Weitere in Atatus integrierte Funktionen unterstützen Teams bei unterschiedlichen Anforderungen an Überwachung und Fehlerbehebung:
- Real User Monitoring (RUM): Verfolgt tatsächliche Nutzer-Sitzungen und Performance-Daten direkt aus den Browsern.
- Log-Management: Sammelt, durchsucht und analysiert Protokolle aus verschiedenen Quellen in einem einheitlichen Dashboard.
- Individuelle Dashboards: Ermöglicht das Erstellen von personalisierten Ansichten mit Widgets für die wichtigsten Kennzahlen Ihres Teams.
- Alarmierungen und Benachrichtigungen: Sendet Warnmeldungen über Kanäle wie Slack, PagerDuty und E-Mail, sobald Schwellenwerte überschritten werden.
Atatus-Integrationen
Zu den Integrationen gehören Slack, Jira, Asana, PagerDuty, OpsGenie, VictorOps, BigPanda, Flowdock, HipChat, Campfire und mehr.
Pros and Cons
Pros:
- Integriertes Log-Management und -Suche
- Unterstützt Alarmierungen an mehrere Incident-Tools
- Individuelle Dashboards für team-spezifische Kennzahlen
Cons:
- Keine Bereitstellung vor Ort möglich
- Keine Open-Source-Community-Plugins
Wenn Sie eine automatisierte Anomalieerkennung im großen Maßstab benötigen, bietet Dynatrace KI-gestützte Einblicke für das Applikationsmonitoring. Besonders nützlich ist es für IT-Betriebsteams und Unternehmen, die komplexe, dynamische Umgebungen verwalten. Im Gegensatz zu Netdata nutzt Dynatrace seine Davis AI-Engine, um automatisch Ursachen zu erkennen und die Alarmmüdigkeit in großen, verteilten Systemen zu reduzieren. Die Plattform bietet auch ein flexibles Preismodell, das sich je nach Nutzung und Monitoring-Anforderungen skalieren lässt.
Warum Dynatrace eine gute Netdata-Alternative ist
Wenn Sie ein Applikationsmonitoring suchen, das über Basiskennzahlen hinausgeht, überzeugt Dynatrace durch seine KI-gestützte Anomalieerkennung. Die Davis AI-Engine analysiert kontinuierlich Telemetriedaten, um ungewöhnliche Muster zu erkennen und Ursachen aufzudecken – ganz ohne manuelles Eingreifen. Ich schätze, dass Dynatrace Ereignisse automatisch über Infrastruktur, Applikationen und Nutzererfahrung hinweg korreliert, was Teams hilft, schneller auf Vorfälle zu reagieren. Dieses Niveau an automatisierten Einblicken ist besonders wertvoll für Organisationen, die große, dynamische oder Cloud-native Umgebungen verwalten.
Dynatrace: Wichtige Funktionen
Weitere Funktionen von Dynatrace unterstützen Teams bei der Verwaltung komplexer Umgebungen:
- Full-Stack-Monitoring: Überwachen Sie Infrastruktur, Anwendungen und Nutzererfahrung zentral über eine Plattform.
- Smartscape-Topologiekartierung: Visualisieren Sie in Echtzeit Abhängigkeiten und Zusammenhänge zwischen Diensten, Hosts und Prozessen.
- Synthetisches Monitoring: Simulieren Sie Nutzerinteraktionen, um Verfügbarkeit und Performance von Anwendungen zu testen.
- Log-Analyse: Suchen, filtern und analysieren Sie Protokolldaten gemeinsam mit Metriken und Traces.
Dynatrace-Integrationen
Zu den Integrationen zählen AWS, Azure, Google Cloud, Kubernetes, ServiceNow, PagerDuty, Slack, Jenkins, Prometheus, GitHub und viele mehr.
Pros and Cons
Pros:
- KI-gestützte Ursachenanalyse bei Vorfällen
- Echtzeit-Abhängigkeitskartierung über verschiedene Umgebungen hinweg
- Vereinheitlichtes Monitoring für Cloud- und On-Premises-Systeme
Cons:
- Hoher Ressourcenverbrauch auf überwachten Hosts
- Alarmierung kann ohne Feinabstimmung sehr umfangreich sein
Datadog hilft Teams, die Performance der Infrastruktur und Systemmetriken in Echtzeit über Infrastruktur, Anwendungen, Dienste und Netzwerkgeräte wie Router hinweg zu überwachen. Datadog hebt sich von Netdata durch seine tiefgehenden Integrationen, anpassbare Dashboards und die Unterstützung der Überwachung von Konfigurationsänderungen (Konfigurationsmanagement) sowie von verteilten Systemen im großen Maßstab ab.
Warum Datadog eine gute Netdata-Alternative ist
Wenn ich ein Überwachungstool suche, das sich durch Sichtbarkeit bei Multi-Cloud-Infrastrukturen auszeichnet, fällt meine Wahl auf Datadog. Sein einheitliches Dashboard ermöglicht es, Ressourcen über AWS, Azure, Google Cloud und lokale Systeme hinweg an einem Ort zu überwachen. Die Auto-Discovery- und Tagging-Funktionen der Plattform erleichtern das Verfolgen von Assets, wenn Ihre Umgebung wächst oder sich verändert. Für Teams, die hybride oder verteilte Infrastrukturen verwalten, bietet Datadog ein Maß an Sichtbarkeit und Kontrolle, das über das hinausgeht, was Netdata bietet.
Datadog Hauptfunktionen
Weitere Funktionen machen Datadog zu einer flexiblen Wahl für das Applikationsmonitoring:
- Echtzeit-Log-Management: Sammeln, durchsuchen und analysieren Sie Logs aus verschiedenen Quellen, um Probleme und Trends schnell zu identifizieren.
- APM (Application Performance Monitoring): Verfolgen Sie Anfragen über verteilte Systeme hinweg und identifizieren Sie Engpässe im Anwendungscode.
- Synthetisches Monitoring: Simulieren Sie Benutzerinteraktionen und überwachen Sie Anwendungsschnittstellen, um Verfügbarkeit und Leistung sicherzustellen.
- Sicherheitsüberwachung: Erkennen Sie Bedrohungen und Fehlkonfigurationen in Echtzeit, indem Sie Sicherheitssignale mit Infrastruktur- und Anwendungsdaten korrelieren.
Datadog-Integrationen
Zu den Integrationen gehören AWS, Azure, Google Cloud, Kubernetes, Docker, Slack, PagerDuty, GitHub, Jira, ServiceNow und mehr.
Pros and Cons
Pros:
- Bietet anpassbare, Echtzeit-Dashboards
- Beinhaltet integrierte Sicherheitsüberwachungsfunktionen
- Integriert sich mit wichtigen DevOps- und IT-Tools
Cons:
- Aufbewahrung von Logs ist in niedrigeren Tarifen eingeschränkt
- Erfordert die Installation eines Agenten auf jedem überwachten Host
Wenn Sie eine umfassende, echte Echtzeit-Transparenz in verteilten Anwendungen benötigen, ist New Relic genau dafür konzipiert. Es ist eine ausgezeichnete Lösung für IT-Teams und Site-Reliability-Engineers, die Anforderungen über Microservices und Cloud-native Umgebungen hinweg nachverfolgen möchten. Anders als Netdata ist New Relic auf End-to-End Distributed Tracing und detaillierte Transaktionsanalysen für komplexe, moderne Stacks spezialisiert.
Warum New Relic eine gute Netdata-Alternative ist
Für Teams, die Anfragen in Echtzeit über verteilte Systeme hinweg verfolgen müssen, bietet New Relic ein Maß an Nachverfolgbarkeit, das Netdata nicht erreicht. Mit dem Distributed-Tracing-Feature können Sie Transaktionen visualisieren und analysieren, während sie durch Microservices, APIs und serverlose Funktionen laufen. Besonders schätze ich, dass sich die Trace-Daten von New Relic direkt auf Protokolle und Metriken beziehen, was die Ursachenanalyse von Performance-Problemen erleichtert. Dieser Fokus auf echte Echtzeit-Transparenz von Anfang bis Ende ist besonders wertvoll für moderne, Cloud-native Umgebungen.
Wichtige Funktionen von New Relic
Weitere Funktionen von New Relic runden die Überwachungsfähigkeiten ab:
- Infrastrukturüberwachung: Überwachen Sie Zustand und Leistung von Servern, Containern und Cloud-Ressourcen in Echtzeit.
- Synthetisches Monitoring: Automatisierte, simulierte Benutzertests zur Überwachung der Anwendungsverfügbarkeit und Reaktionszeiten von Endpunkten.
- Individuelle Dashboards: Erstellen und teilen Sie Visualisierungen mit verschiedensten Metriken und Datenquellen.
- Benachrichtigungen und Incident Management: Flexible Benachrichtigungsrichtlinien und Integration mit Incident-Response-Tools zur Verwaltung von Problemen, sobald sie auftreten.
New Relic Integrationen
Integrationen umfassen AWS, Azure, Google Cloud, Kubernetes, Docker, Jenkins, PagerDuty, Slack, ServiceNow, Prometheus und viele mehr.
Pros and Cons
Pros:
- Echtzeit-Distributed-Tracing über Microservices hinweg
- Detaillierte Transaktionsanalyse für Cloud-native Anwendungen
- Automatisiertes synthetisches Monitoring für API-Endpunkte
Cons:
- Datenaufbewahrungsgrenzen bei niedrigeren Tarifstufen
- Metriken mit hoher Kardinalität können die Kosten erhöhen
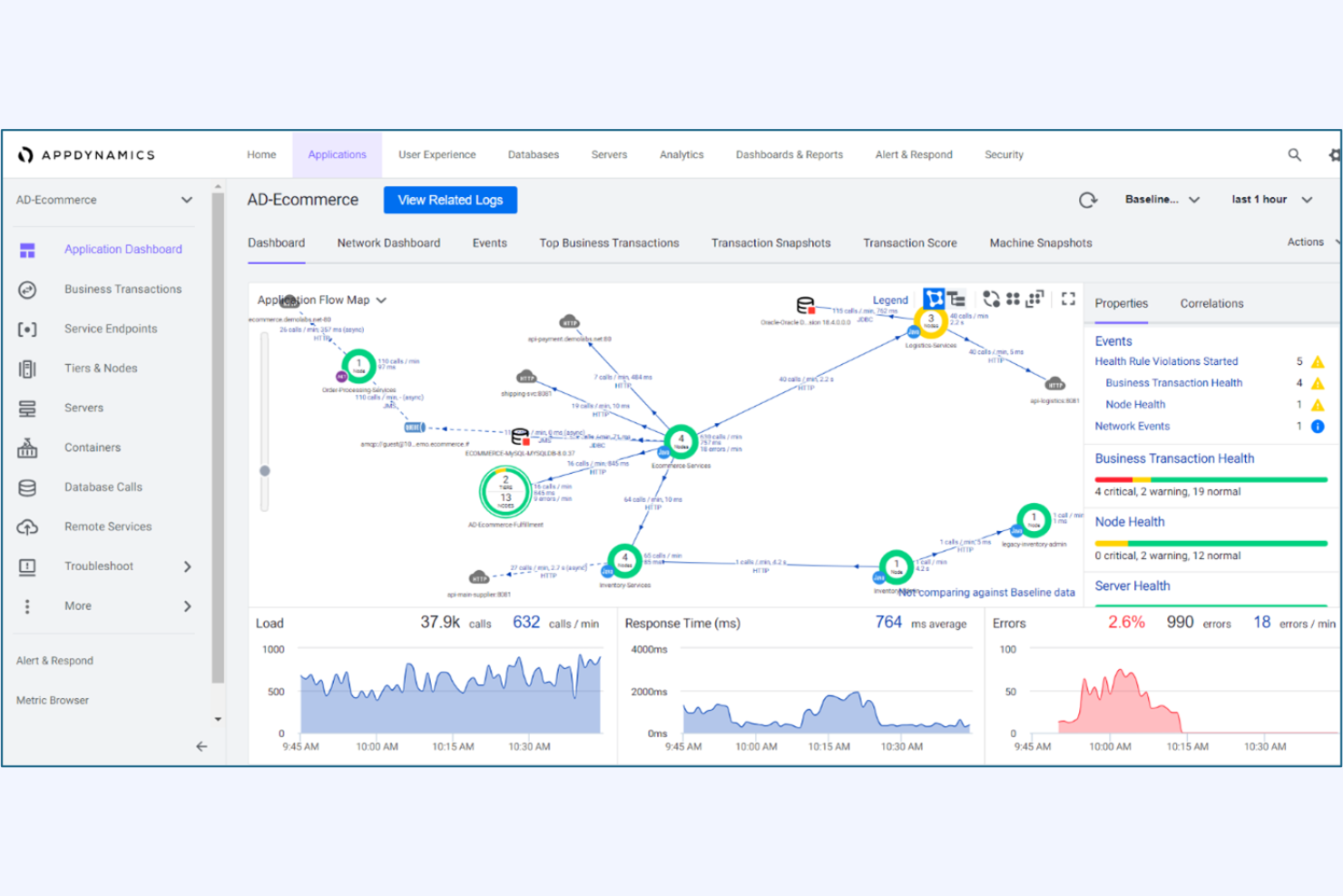
Am besten geeignet für Monitoring von Transaktionen im Unternehmensmaßstab
Für Organisationen, die umfassende Einblicke in geschäftskritische Transaktionen benötigen, bietet AppDynamics Monitoring und Analysen im Unternehmensmaßstab. Es eignet sich besonders für IT-Teams in großen Unternehmen, die komplexe, verteilte Transaktionen über mehrere Dienste hinweg nachverfolgen müssen. Im Gegensatz zu Netdata ermöglicht AppDynamics eine durchgehende Transaktionsverfolgung und eine Analyse der geschäftlichen Auswirkungen, sodass Teams Leistungsengpässe schnell erkennen und beheben können.
Warum AppDynamics eine gute Alternative zu Netdata ist
AppDynamics wurde speziell für das Monitoring komplexer Transaktionen im Unternehmensmaßstab entwickelt, die mehrere Anwendungen und Dienste umfassen. Die Funktion zur Transaktionsverfolgung ermöglicht es, jeden Schritt eines Geschäftsprozesses von der Nutzerinteraktion bis zu den Backend-Systemen nachzuverfolgen – etwas, das Netdata in dieser Tiefe nicht bietet. Ich schätze, wie AppDynamics die Anwendungsleistung mit Geschäftskennzahlen korreliert, sodass IT-Teams Probleme priorisieren können, die Umsatz oder Kundenerfahrung beeinflussen. Das macht AppDynamics zur starken Wahl für Unternehmen, die technisches Monitoring mit Geschäftszielen verbinden möchten.
AppDynamics – Schlüsselmerkmale
Weitere Funktionen von AppDynamics helfen Teams, ihre Umgebungen effizient zu verwalten und zu optimieren:
- Dynamisches Baseline-Alerting: Legt automatisch Leistungsgrundwerte fest und löst Benachrichtigungen aus, wenn Kennzahlen vom normalen Muster abweichen.
- Code-Level-Diagnostik: Liefert detaillierte Einblicke in die Codeausführung, um langsame Methoden und problematische Datenbankabfragen zu erkennen.
- Individuelle Dashboards: Ermöglicht es Nutzern, angepasste Visualisierungen für spezifische Teams, Anwendungen oder Geschäftsbereiche zu erstellen.
- Cloud-natives Monitoring: Unterstützt das Monitoring für Kubernetes, AWS, Azure und andere Cloud-Plattformen.
AppDynamics-Integrationen
Zu den Integrationen zählen Splunk Platform, Splunk Observability Cloud, Splunk IT Service Intelligence, ThousandEyes, SAP-Lösungen, Log Observer Connect und weitere.
Pros and Cons
Pros:
- Korrelation von Vorfällen mit geschäftlichen Auswirkungen
- Code-Level-Diagnostik für Anwendungsprobleme
- Dynamische Basislinien für die Anomalieerkennung
Cons:
- Eingeschränkte Unterstützung für Open-Source-Exporter
- Aufbewahrung benutzerdefinierter Kennzahlen ist vom Tarif abhängig
Prometheus wurde speziell für Teams entwickelt, die Zeitreihenmetriken in großem Maßstab sammeln und abfragen müssen. Besonders beliebt ist es bei IT-Spezialisten und SREs, die eine flexible Open-Source-Lösung für die Überwachung von Infrastruktur und Anwendungen suchen. Im Gegensatz zu Netdata bietet Prometheus eine leistungsstarke Abfragesprache und native Unterstützung für multidimensionale Daten, was es zu einer starken Wahl für Umgebungen mit komplexen Metrikanforderungen macht.
Warum Prometheus eine gute Netdata-Alternative ist
Für Teams, die sich auf die Sammlung und Analyse von Zeitreihenmetriken konzentrieren, bietet Prometheus einen spezialisierten Ansatz, der sich von Netdata abhebt. Ich habe Prometheus ausgewählt, weil es ein Pull-basiertes Modell für das Abrufen von Metriken verwendet, das Ihnen eine fein abgestimmte Kontrolle darüber gibt, welche Daten Sie wann erfassen. Die PromQL-Abfragesprache ermöglicht es Ihnen, Metriken sehr flexibel zu sortieren, zu aggregieren und zu visualisieren. Das macht Prometheus besonders nützlich für IT-Spezialisten, die komplexe, dynamische Umgebungen überwachen und eigene Dashboards oder Alarmierungsregeln erstellen möchten.
Wichtige Funktionen von Prometheus
Weitere Funktionen von Prometheus erleichtern Teams das Verwalten und Erweitern ihres Monitorings:
- Alertmanager-Integration: Leitet Alarme basierend auf benutzerdefinierten Regeln weiter und unterstützt Stummschaltungen sowie Unterdrückungen.
- Service Discovery: Erkennt automatisch Ziele in dynamischen Umgebungen wie Kubernetes oder Cloud-Plattformen.
- Konfiguration der Datenaufbewahrung: Ermöglicht die Kontrolle darüber, wie lange Metriken lokal gespeichert werden.
- Exporter-Ökosystem: Bietet eine große Auswahl an Exportern zum Sammeln von Metriken aus Drittanbietersystemen und -diensten.
Prometheus-Integrationen
Integrationen umfassen Kubernetes, Docker, Grafana, Alertmanager, Etcd, Consul, RabbitMQ, MySQL, Apache, HAProxy und viele mehr.
Pros and Cons
Pros:
- PromQL ermöglicht fortschrittliche Metrikabfragen
- Pull-basiertes Modell unterstützt dynamische Umgebungen
- Großes Exporter-Ökosystem für Drittsysteme
Cons:
- Fehlt Visualisierung in Echtzeit auf Sekundenbasis
- Benötigt externe Tools für Dashboards
Für Teams, die die Anwendungsüberwachung mit Open-Source-Datenquellen vereinheitlichen möchten, bietet Elastic Observability einen flexiblen Ansatz. Dieses Tool eignet sich besonders für IT-Spezialisten und DevOps-Teams, die Daten aus einer Vielzahl von Open-Source- und individuellen Quellen sammeln, analysieren und korrelieren müssen. Im Gegensatz zu Netdata integriert sich Elastic Observability nahtlos in den Elastic Stack, was das Kombinieren von Logs, Metriken und Traces aus unterschiedlichen Umgebungen erleichtert.
Warum Elastic Observability eine gute Netdata-Alternative ist
Wenn Sie Daten aus Open-Source-Tools und eigenen Quellen zusammenführen müssen, überzeugt Elastic Observability durch seine Flexibilität. Ich habe Elastic Observability gewählt, weil es ermöglicht, Logs, Metriken und Traces aus nahezu jeder Quelle mit dem Elastic Stack zu erfassen und zu korrelieren. Sie können Open-Source-Agenten und Integrationen nutzen, um alles von Cloud-nativen Anwendungen bis hin zu Legacy-Systemen zu überwachen. Dieser Ansatz ist besonders vorteilhaft für IT-Teams, die eine einheitliche Observability-Plattform für ihre Infrastruktur schaffen möchten.
Wichtige Funktionen von Elastic Observability
Weitere Funktionen von Elastic Observability helfen Teams, die Anwendungsleistung im großen Maßstab zu verwalten und zu analysieren:
- Verteiltes Tracing: Visualisiert Ende-zu-Ende-Anforderungsabläufe über Microservices und Infrastrukturen hinweg.
- Service Maps: Erstellt automatisch interaktive Karten von Service-Abhängigkeiten und Systemzustand.
- Anomalieerkennung: Nutzt maschinelles Lernen, um ungewöhnliche Muster in der Anwendungsleistung zu identifizieren.
- Individuelle Dashboards: Ermöglicht den Bau und das Teilen von Dashboards, die auf die Monitoring-Anforderungen Ihres Teams zugeschnitten sind.
APM-Integrationen von Elastic Observability
Integrationen umfassen Amazon CloudWatch, Azure Monitor, Google Cloud, Kubernetes, Prometheus, Jaeger, OpenTelemetry, PagerDuty, ServiceNow, Slack und mehr.
Pros and Cons
Pros:
- Unterstützt Open-Source-Agenten und -Datenintegration
- Bietet verteiltes Tracing für Microservices
- Eingebautes maschinelles Lernen zur Anomalieerkennung
Cons:
- Benötigt separate Infrastruktur bei Selbsthosting
- Höherer Ressourcenbedarf als schlanke Agenten
AWS CloudWatch ist speziell für Teams konzipiert, die Workloads auf AWS ausführen und eine umfassende, native Transparenz ihrer Cloud-Ressourcen benötigen. Es ist besonders nützlich für IT-Spezialisten und Cloud-Engineers, die EC2, Lambda, RDS und andere AWS-Dienste überwachen, protokollieren und automatisierte Reaktionen einrichten möchten. Im Gegensatz zu Netdata bietet CloudWatch eine direkte Integration in die AWS-Infrastruktur, was die Überwachung des Ressourcenstatus und der Performance ohne zusätzlichen Konfigurationsaufwand erleichtert.
Warum AWS CloudWatch eine gute Alternative zu Netdata ist
Für Teams, die AWS-Infrastruktur verwalten, bietet CloudWatch eine native Überwachung, die eng mit AWS-Diensten verzahnt ist. Ich habe CloudWatch gewählt, weil es automatisch Metriken und Protokolle von EC2, Lambda, RDS und anderen AWS-Ressourcen ohne Zusatzaufwand sammelt. Das einheitliche Dashboard ermöglicht die Visualisierung des Ressourcenstatus, das Einrichten von Alarmen sowie das Automatisieren von Aktionen auf Basis von Echtzeitdaten. Diese direkte Anbindung an AWS-Dienste macht CloudWatch zu einer starken Alternative zu Netdata in cloudfokussierten Umgebungen.
Wichtige Funktionen von AWS CloudWatch
Weitere Funktionen in AWS CloudWatch helfen Teams dabei, ihre AWS-Umgebungen noch umfassender zu verwalten und auszuwerten:
- Eigene Metriken: Ermöglicht die Veröffentlichung und Überwachung eigener Anwendungs- oder Geschäftsmetriken neben AWS-Ressourcendaten.
- Log Insights: Bietet eine Abfrage-Engine für das Durchsuchen und Analysieren von Protokolldaten in Echtzeit.
- Anomalieerkennung: Nutzt maschinelles Lernen, um ungewöhnliche Muster in Metriken automatisch zu erkennen.
- Dashboard-Freigabe: Ermöglicht das Teilen interaktiver Dashboards mit anderen AWS-Nutzern oder Teams.
AWS CloudWatch-Integrationen
Zu den Integrationen gehören Amazon EC2, Amazon RDS, AWS Lambda, Amazon S3, Amazon ECS, Amazon EKS, Amazon DynamoDB, Amazon SNS, Amazon SQS, Amazon Kinesis und mehr.
Pros and Cons
Pros:
- Native Integration mit allen AWS-Diensten
- Automatische Sammlung von Metriken und Protokollen für AWS-Ressourcen
- Unterstützt Anomalieerkennung mit maschinellem Lernen
Cons:
- Begrenzte Sichtbarkeit für nicht-AWS-Infrastrukturen
- Eigene Metriken können die monatlichen Kosten erhöhen
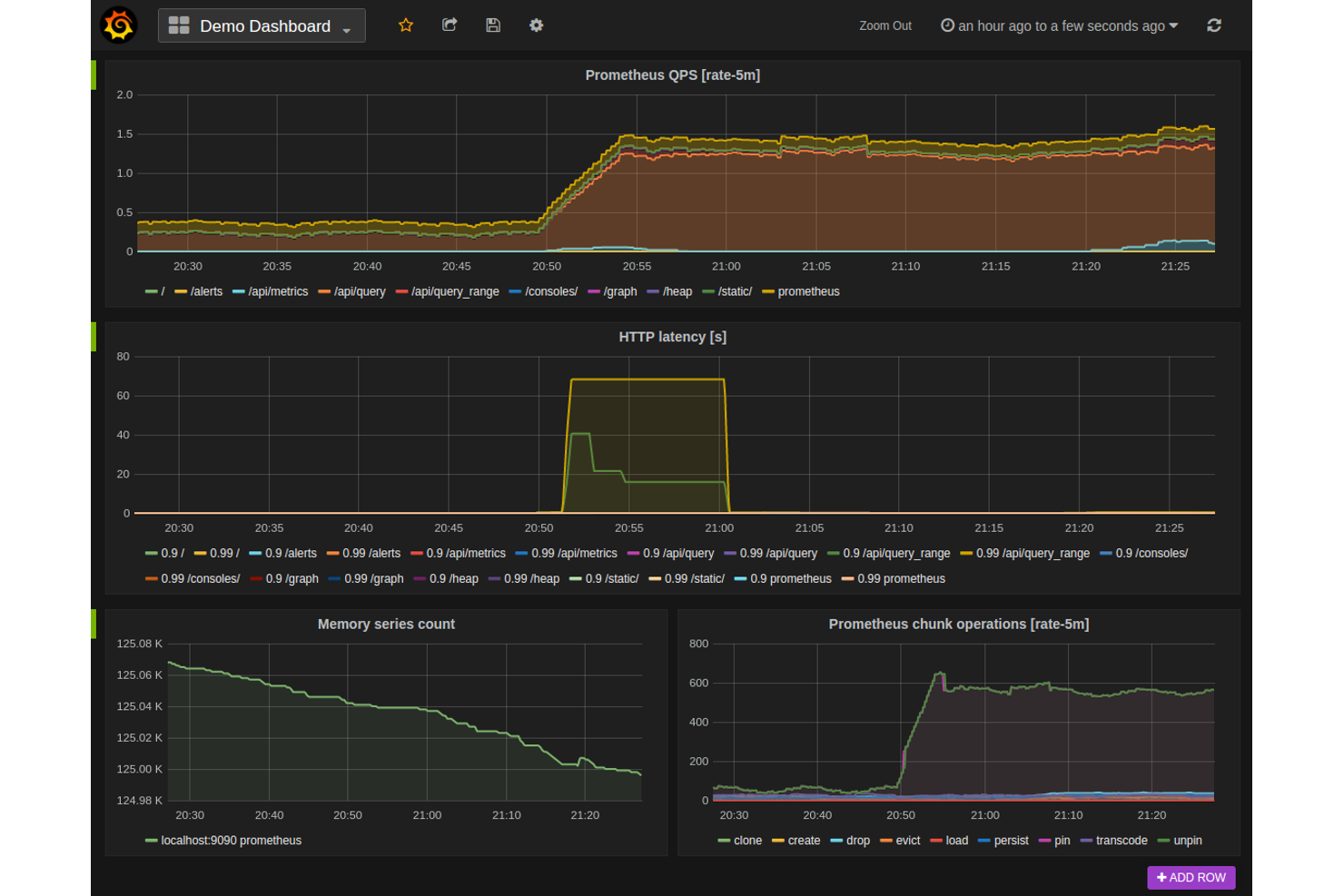
Grafana Cloud ist die ideale Lösung für Teams, die fortgeschrittene, anpassbare Dashboard-Visualisierungen über mehrere Datenquellen hinweg benötigen. Es eignet sich besonders für IT-Spezialisten, DevOps-Ingenieure und Analysten, die Metriken, Protokolle und Traces an einem Ort zusammenführen möchten. Anders als Netdata ermöglicht Grafana Cloud den Aufbau hochgradig individueller Dashboards, die Daten aus einer Vielzahl von Überwachungs- und Observability-Tools beziehen.
Warum Grafana Cloud eine gute Netdata-Alternative ist
Wenn Sie erweiterte Dashboard-Visualisierungen benötigen, die über das Angebot von Netdata hinausgehen, ist Grafana Cloud eine ausgezeichnete Wahl. Ich habe Grafana Cloud gewählt, weil Sie damit höchst anpassbare Dashboards erstellen können, die Daten aus verschiedenen Quellen kombinieren – darunter Metriken, Protokolle und Traces. Der Panel-Editor unterstützt zahlreiche Visualisierungstypen, von Zeitreihendiagrammen bis hin zu Heatmaps und Geomaps. Diese Flexibilität hilft IT-Teams und Ingenieuren, Überwachungsansichten zu erstellen, die exakt zu ihrer individuellen Infrastruktur und ihren Applikationsanforderungen passen.
Wichtigste Funktionen von Grafana Cloud
Weitere Funktionen von Grafana Cloud unterstützen Teams dabei, ihre Monitoring- und Visualisierungsmöglichkeiten zu erweitern:
- Alarm-Engine: Unterstützt Benachrichtigungen über mehrere Kanäle sowie individuelle Alarmierungsregeln.
- Benutzerzugriffssteuerung: Ermöglicht Ihnen die Verwaltung von Berechtigungen und Rollen für verschiedene Teammitglieder.
- Plugin-Marktplatz: Bietet eine große Auswahl an Plugins für Datenquellen und Visualisierungen.
- Snapshot-Sharing: Ermöglicht das Teilen von Dashboard-Zuständen mit anderen zur Zusammenarbeit oder Fehlerbehebung.
Grafana Cloud Integrationen
Zu den Integrationen gehören Prometheus, Loki, Tempo, Mimir, Graphite, InfluxDB, Elasticsearch, MySQL, AWS CloudWatch, Zabbix und viele mehr.
Pros and Cons
Pros:
- Stellt einen umfangreichen Plugin-Marktplatz für Erweiterungen bereit
- Ermöglicht das Teilen von Dashboards über Snapshot-Links
- Integriert sich nativ mit führenden Cloud-Monitoring-Tools
Cons:
- Kein integriertes Monitoring auf Prozess- oder Systemebene
- Begrenzte Aufbewahrung historischer Daten ohne kostenpflichtige Pläne
Am besten geeignet für hybride Umgebungsunterstützung
IT-Teams, die sowohl lokale als auch Cloud-Infrastrukturen verwalten, werden SolarWinds Observability SaaS als Lösung für die Sichtbarkeit in hybriden Umgebungen schätzen. Die Plattform richtet sich an Organisationen, die ein einheitliches Monitoring für Server, Container und Cloud-Dienste benötigen, ohne mehrere Tools parallel einsetzen zu müssen. Im Gegensatz zu Netdata bietet AppOptics eine integrierte Infrastruktur- und Anwendungsüberwachung mit Unterstützung für verteiltes Tracing in gemischten Umgebungen.
Warum SolarWinds Observability SaaS eine gute Netdata-Alternative ist
Für Organisationen, die sowohl Cloud- als auch On-Premises-Systeme betreiben, punktet SolarWinds Observability SaaS mit umfassender Unterstützung hybrider Umgebungen. Das Tool ermöglicht einheitliches Monitoring für Server, Container und Cloud-native Dienste – eine Fähigkeit, die Netdata in gemischten Umgebungen nicht von Haus aus bietet. Mir gefällt, dass AppOptics verteiltes Tracing und Infrastrukturüberwachung in einer Plattform vereint, was es erleichtert, die Performance über den gesamten Stack hinweg im Blick zu behalten. Dieser Ansatz unterstützt IT-Teams dabei, die Übersicht zu behalten und Probleme zu beheben – ganz gleich, wo die Workloads laufen.
SolarWinds Observability SaaS Hauptfunktionen
Weitere Funktionen in AppOptics helfen Teams, mehr aus ihrem Monitoring herauszuholen:
- Unterstützung für benutzerdefinierte Metriken: Erfasst und visualisiert benutzerdefinierte Anwendungs- und Geschäftsmetriken neben der Standard-Telemetrie.
- Bibliothek mit vorgefertigten Integrationen: Bietet eine breite Palette an sofort einsetzbaren Integrationen für gängige Datenbanken, Webserver und Messaging-Systeme.
- Live-Code-Profiling: Stellt Echtzeit-Einblicke auf Code-Ebene zur Verfügung, um Engpässe in der Produktion schnell zu erkennen.
- Alarmierungs- und Benachrichtigungsregeln: Ermöglicht flexible Alarmrichtlinien und das Weiterleiten von Benachrichtigungen an E-Mail, Slack oder andere Kanäle.
SolarWinds Observability SaaS Integrationen
Zu den Integrationen zählen AWS, Azure, Cisco, Slack, Java, MySQL, MongoDB, PostgreSQL, Amazon Aurora, Redis und viele mehr.
Pros and Cons
Pros:
- Ermöglicht Live-Code-Profiling für Anwendungen
- Enthält vorgefertigte Integrationen für wichtige Datenbanken
- Bietet anpassbare Dashboards und Visualisierungen
Cons:
- Keine reine On-Premises-Bereitstellungsoption verfügbar
- Fehlen integrierter Log-Management-Funktionen
Weitere Netdata Alternativen
Hier sind weitere Netdata Alternativen, die es nicht auf meine Kurzliste geschafft haben, aber dennoch einen Blick wert sind:
- Sentry
Am besten für Fehler-Tracking bei Code-Deployments
- ManageEngine Applications Manager
Am besten geeignet für anpassbare Alarmierungs-Workflows
- Riverbed
Am besten geeignet für Netzwerkleistungsanalysen
Auswahlkriterien für Netdata Alternativen
Bei der Auswahl der besten Netdata Alternativen für diese Liste habe ich typische Käuferbedürfnisse und Herausforderungen im Zusammenhang mit Tools zur Anwendungsüberwachung berücksichtigt – wie die Überwachung verteilter Cloud-Umgebungen und das Reduzieren von Alarmmüdigkeit. Außerdem habe ich diesen Bewertungsrahmen genutzt, um meine Bewertung strukturiert und nachvollziehbar zu halten:
Kernfunktionalität (25% der Gesamtbewertung)
Um in diese Liste aufgenommen zu werden, musste jede Lösung diese Anwendungsfälle abdecken:
- Anwendungs- und Infrastrukturzustand überwachen
- Echtzeit-Metriken sammeln und visualisieren
- Alarme generieren und verwalten
- Logdaten speichern und durchsuchen
- Integrationen mit gängigen Plattformen unterstützen
Besondere Zusatzfunktionen (25% der Gesamtbewertung)
Um die Auswahl weiter einzugrenzen, habe ich zudem nach besonderen Funktionen gesucht, etwa:
- Automatisierte Ursachenanalyse
- KI-gestützte Anomalieerkennung
- Verteilte Tracing-Möglichkeiten
- Eigene Metriken und Dashboards erstellen
- Integrierte Abläufe zur Vorfallreaktion
Benutzerfreundlichkeit (10% der Gesamtbewertung)
Um einen Eindruck von der Benutzerfreundlichkeit jeder Lösung zu gewinnen, habe ich Folgendes berücksichtigt:
- Einfache und intuitive Dashboard-Navigation
- Klare Möglichkeiten zur Datenvisualisierung
- Logischer Prozess zur Einrichtung von Alarmen
- Reaktionsfähige und barrierefreie Benutzeroberfläche
- Minimale Einrichtungsschritte für Kernfunktionen
Onboarding (10 % der Gesamtbewertung)
Um die Onboarding-Erfahrung jeder Plattform zu bewerten, habe ich Folgendes berücksichtigt:
- Verfügbarkeit von Schritt-für-Schritt-Anleitungen
- Zugang zu Trainingsvideos und Dokumentationen
- Interaktive Produkttouren oder Rundgänge
- Vorgefertigte Vorlagen für häufige Anwendungsfälle
- Unterstützung bei der Datenmigration von anderen Tools
Kundensupport (10 % der Gesamtbewertung)
Um die Support-Dienste der jeweiligen Softwareanbieter einzuschätzen, habe ich Folgendes berücksichtigt:
- Mehrere Support-Kanäle, einschließlich Chat und E-Mail
- Schnelle Reaktionszeiten bei technischen Problemen
- Zugang zu einer Wissensdatenbank oder einem Helpcenter
- Verfügbarkeit von Community-Foren oder Benutzergruppen
- Option auf eine dedizierte Account-Betreuung
Preis-Leistungs-Verhältnis (10 % der Gesamtbewertung)
Um das Preis-Leistungs-Verhältnis der einzelnen Plattformen zu bewerten, habe ich Folgendes berücksichtigt:
- Transparente und vorhersehbare Preisstruktur
- Flexible Tarife für unterschiedliche Teamgrößen
- Funktionen, die in den Einsteigerplänen enthalten sind
- Kosten für die Skalierung mit zusätzlichen Daten oder Benutzern
- Verfügbarkeit einer kostenlosen Testphase oder eines kostenlosen Plans
Kundenbewertungen (10 % der Gesamtbewertung)
Um einen Eindruck von der allgemeinen Kundenzufriedenheit zu bekommen, habe ich bei der Durchsicht von Kundenrezensionen Folgendes berücksichtigt:
- Konsistenz positiver Rückmeldungen über verschiedene Plattformen hinweg
- Berichte über Zuverlässigkeit und Betriebszeiten
- Feedback zu Support- und Onboarding-Erfahrungen
- Nutzerkommentare zur Nützlichkeit von Funktionen
- Häufigkeit von Updates und Verbesserungen
Warum nach einer Netdata-Alternative suchen?
Obwohl Netdata ein gutes Werkzeug zur Anwendungsüberwachung ist, gibt es eine Reihe von Gründen, warum manche Nutzer nach alternativen Lösungen suchen. Sie könnten nach einer Netdata-Alternative suchen, weil…
- Sie eine tiefere Integration mit AWS oder anderen Cloud-Plattformen benötigen
- Sie integrierte Unterstützung für verteiltes Tracing wünschen
- Sie fortschrittliche Anomalie-Erkennung mittels KI verlangen
- Sie zentrales Monitoring über hybride oder Multi-Cloud-Umgebungen hinweg benötigen
- Sie eine längere Protokollaufbewahrung ohne Zusatzkonfiguration möchten
- Sie Unternehmensfunktionen wie Zugriffskontrolle und Compliance-Anforderungen brauchen
Wenn Sie sich in einem dieser Punkte wiederfinden, sind Sie hier genau richtig. Meine Liste enthält mehrere Alternativen zu Anwendungsüberwachungstools, die besser für Teams geeignet sind, die bei Netdata auf diese Herausforderungen stoßen und nach einer Alternative suchen.
Netdata: Wichtige Funktionen
Hier sind einige der wichtigsten Funktionen von Netdata, damit Sie vergleichen können, was alternative Lösungen bieten:
- Echtzeit-Überwachung von System- und Anwendungsmetriken
- Interaktive Dashboards mit anpassbaren Visualisierungen
- Automatische Erkennung von Hunderten von Metriken und Diensten
- Leichtgewichtiger Agent für minimalen Ressourcenverbrauch
- Gesundheitsüberwachung mit vorkonfigurierten Alarmen
- Streaming und Langzeitspeicherung von Metriken
- Verteilte Datenerfassung von mehreren Knoten
- API-Zugriff für individuelle Integrationen
- Sekundengenaue Auflösung für hochauflösende Daten
- Open-Source-Architektur mit aktiver Community-Unterstützung
